Hallo zusammen,
wie einige wissen gibt es ja diverse Stromanbieter, die den Strompreis flexibel gestalten, also stündlich über den aktuellen Börsenpreis ermitteln.
aWATTar und Tibber beispielsweise.
Da wir nun auch eine Preiserhöhung bekommen haben (zwar "nur" auf 0,34€/kWh aber dennoch ~30% mehr), bin ich am überlegen, ob man nicht wechseln sollte.
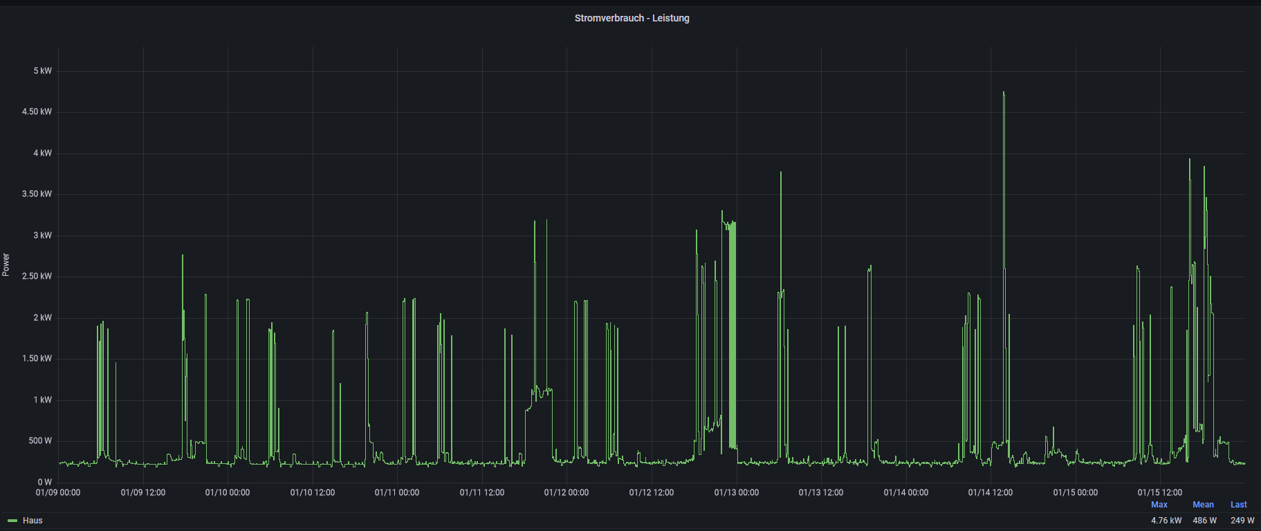
Zu unserer Situation, wir wohnen in einem Haus auf 3 Etagen und haben eine Grundlast von 200-250W, ermittelt am freigeschaltenen smarten Stromzähler, aufgezeichnet dank Mikrocontroller, Tasmota und etwas Smart-Home-Magie. Den Verbrauch kann ich also ganz gut abbilden und auswerten.
in den letzten 2 Wochen habe ich nun den stündlichen Verbrauch in kWh gegen den Preis von aWATTar (also den per API abrufbaren Börsenpreis zzgl. 3% und 15,83Cent Aufschlag) und meinen tatsächlichen Kosten von 34Cent/kWh gerechnet und das Ganze einfach mal mit protokolliert.
Bei unserem Lastprofil (wie gesagt 200-250W 24/7, Geschirrspüler und Waschmaschine laufen oft Nachts, sodass sie frühs gegen 5 oder 6 Uhr fertig sind), komme ich beim flexbilen Tarif auf eine theoretische Ersparnis von ~1€ täglich (abhängig vom tatsächlichen Börsenpreis)
In Summe wäre aWATTar bei uns in den vergangenen 14 Tagen 11€ günstiger gewesen, als es beim aktuellen Anbieter ist.
hat jemand praktische Erfahrungen damit, die er gerne teilen möchte? Gibt es Fallstricke, die man in solch einer groben Planung nicht berücksichtigt? versteckte Kosten, die man so nicht sieht?
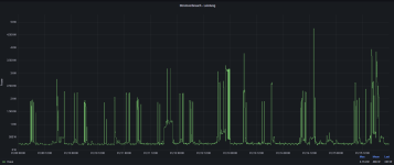
in Diagrammen ausgedrückt sieht es ungefähr so aus:
Leistungsbezug einer Woche

Kostenvergleich 2 Wochen

Hier sieht man ganz gut, dass Nachts der Börsenpreis gering ist, da die grüne Linie niedriger ist. Das hat sich in den letzten Tagen etwas angeglichen, da wir wohl weniger Wind haben (zumindest sieht das auf der aWATTar Seite so aus)
Eine weitere Überlegung die ich in diesem Zusammenhang habe: die 40Cent/kWh Strompreisdeckel greifen auch hier, oder? Heißt: ich kann höchstens mal 6 Cent/kWh mehr zahlen (für ein paar Stunden), habe aber regelmäßig > 6Cent/kWh weniger (bspw Nachts, wo der Börsenpreis oft gegen 0 Cent/kWh läuft)
Oder auch extremer, jemand, der aktuell > 40Cent/kWh zahlen müsste, könnte mit solch einem Tarif nur gewinnen, oder? Nachts günstiger und tagsüber maximal auf 40 Cent gedeckelt, anstatt direkt 24/7 40Cent Deckel zu haben.
Wie gesagt, nutzt jemand von euch sowas bereits? wie sind eure Erfahungen? lohnt sich das wirklich so, wie man das "grob übern Daumen gepeilt" ausrechnet? Oder stecken dahinter noch diverse versteckte Kosten und Fallstricke?
(in meinem Fall wäre die Grundgebühr wohl noch 2€/Monat teurer, dem ja aber aktuell fast 20€/Monat Ersparnis beim Arbeitspreis entgegenstehen...)
Grüße
PS: mir fällt grad noch ein, mein Skript berücksichtigt die 40 Cent Deckelung noch gar nicht. Das muss ich mal noch einbauen. Ab einem Börsenpreis von ~23,5Cent/kWh sollte die dann ja greifen...
wie einige wissen gibt es ja diverse Stromanbieter, die den Strompreis flexibel gestalten, also stündlich über den aktuellen Börsenpreis ermitteln.
aWATTar und Tibber beispielsweise.
Da wir nun auch eine Preiserhöhung bekommen haben (zwar "nur" auf 0,34€/kWh aber dennoch ~30% mehr), bin ich am überlegen, ob man nicht wechseln sollte.
Zu unserer Situation, wir wohnen in einem Haus auf 3 Etagen und haben eine Grundlast von 200-250W, ermittelt am freigeschaltenen smarten Stromzähler, aufgezeichnet dank Mikrocontroller, Tasmota und etwas Smart-Home-Magie. Den Verbrauch kann ich also ganz gut abbilden und auswerten.
in den letzten 2 Wochen habe ich nun den stündlichen Verbrauch in kWh gegen den Preis von aWATTar (also den per API abrufbaren Börsenpreis zzgl. 3% und 15,83Cent Aufschlag) und meinen tatsächlichen Kosten von 34Cent/kWh gerechnet und das Ganze einfach mal mit protokolliert.
Bei unserem Lastprofil (wie gesagt 200-250W 24/7, Geschirrspüler und Waschmaschine laufen oft Nachts, sodass sie frühs gegen 5 oder 6 Uhr fertig sind), komme ich beim flexbilen Tarif auf eine theoretische Ersparnis von ~1€ täglich (abhängig vom tatsächlichen Börsenpreis)
In Summe wäre aWATTar bei uns in den vergangenen 14 Tagen 11€ günstiger gewesen, als es beim aktuellen Anbieter ist.
hat jemand praktische Erfahrungen damit, die er gerne teilen möchte? Gibt es Fallstricke, die man in solch einer groben Planung nicht berücksichtigt? versteckte Kosten, die man so nicht sieht?
in Diagrammen ausgedrückt sieht es ungefähr so aus:
Leistungsbezug einer Woche

Kostenvergleich 2 Wochen

Hier sieht man ganz gut, dass Nachts der Börsenpreis gering ist, da die grüne Linie niedriger ist. Das hat sich in den letzten Tagen etwas angeglichen, da wir wohl weniger Wind haben (zumindest sieht das auf der aWATTar Seite so aus)
Eine weitere Überlegung die ich in diesem Zusammenhang habe: die 40Cent/kWh Strompreisdeckel greifen auch hier, oder? Heißt: ich kann höchstens mal 6 Cent/kWh mehr zahlen (für ein paar Stunden), habe aber regelmäßig > 6Cent/kWh weniger (bspw Nachts, wo der Börsenpreis oft gegen 0 Cent/kWh läuft)
Oder auch extremer, jemand, der aktuell > 40Cent/kWh zahlen müsste, könnte mit solch einem Tarif nur gewinnen, oder? Nachts günstiger und tagsüber maximal auf 40 Cent gedeckelt, anstatt direkt 24/7 40Cent Deckel zu haben.
Wie gesagt, nutzt jemand von euch sowas bereits? wie sind eure Erfahungen? lohnt sich das wirklich so, wie man das "grob übern Daumen gepeilt" ausrechnet? Oder stecken dahinter noch diverse versteckte Kosten und Fallstricke?
(in meinem Fall wäre die Grundgebühr wohl noch 2€/Monat teurer, dem ja aber aktuell fast 20€/Monat Ersparnis beim Arbeitspreis entgegenstehen...)
Grüße
PS: mir fällt grad noch ein, mein Skript berücksichtigt die 40 Cent Deckelung noch gar nicht. Das muss ich mal noch einbauen. Ab einem Börsenpreis von ~23,5Cent/kWh sollte die dann ja greifen...
