@Wolfgang erste Versuche, die neue Metrik einzubinden, laufen

Der Wert ist übrigens auch ganz cool, um zu sehen wie viel Luft man noch hat, wenn man nen FPS Limiter drin hat ^^
Edit 03:13: weitere Fortschritte^^
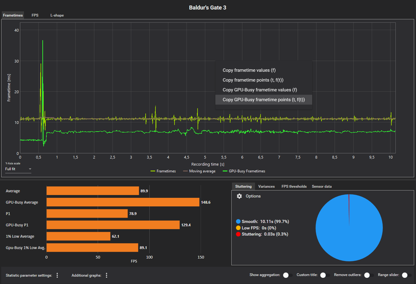
(diese 10,11s Aufnahme kommt übrigens noch von Presentmon direkt, von einer auf 10s gestellten Aufnahme. Komisch, dass ausgerechnet das Tool vom Entwickler selbst so unpräzise ist)
Edit 15:13 (das sind die 3 Metriken auf die wir uns für die GPU-Busy Daten geeinigt haben)
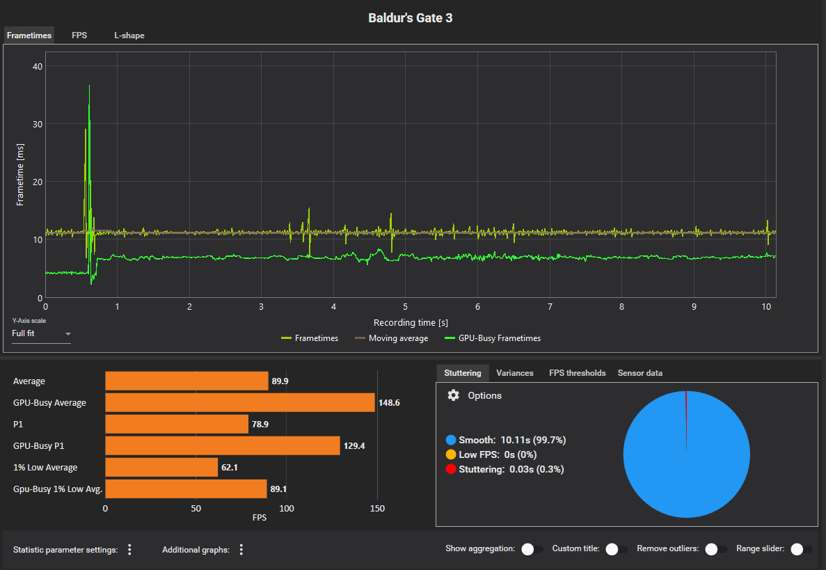
Edit 16:00 Rohdaten Export der GPU-Busy Werte ist jetzt auch möglich und die 3 Metriken sind nun auch auf der Report Page verfügbar.
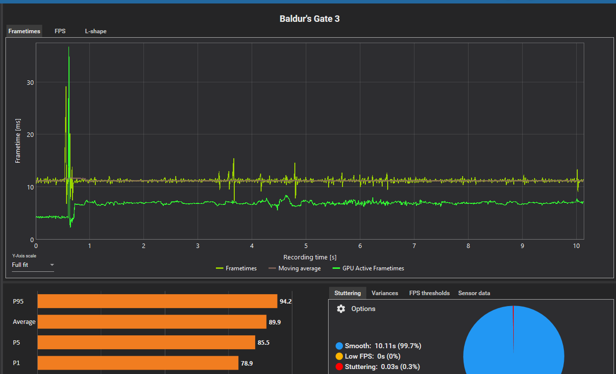
Auf der Comparison kann man auch schon bei den Graphen wechseln zwischen der Anzeige der GPU-Busy und der normalen FPS/Frametimes(zickt manchmal noch ein wenig wenn man dateien dazu packt, die keine GPU-Busy Werte enthalten, aber nichts kritisches)
Nächste Pläne: Eine Real-Time Metrik fürs Overlay, die den prozentualen Vorsprung der GPU-Busy FPS auf die regulären FPS zeigt(vmtl als Mittel über die letzten 10s)