Vermutliche Drosselung durch ASSIA aufgrund vieler FEC-Fehler möglich?

  • Ersteller Ersteller Andy81
  • Erstellt am Erstellt am
A

Andy81

Gast
Hallo an alle,

ich kämpfe ja seit letztem Jahr schon - bisher nur bei Regen - mit vielen FEC-Fehlern. Es heißt ja immer, diese kam man ignorieren, ist wohl scheinbar doch nicht so.

Jetzt haben wir schönes Wetter und trotzdem sind von gestern früh bis heute Früh 2 Uhr in ca. 20 Stunden auf Uploadseite ca. 90000 FEC-Fehler aufgelaufen. Für ASSIA scheinbar doch zu viel, der Upload ging jetzt runter...
Auf Downloadseite waren es keine 100 FEC, CRC Down und Up in den 20 Stunden kein einziger...

vorher:
292030/46720 (SNR Down 9-10 db, Up 9-10 db),

seite heute Früh 2 Uhr:
sind es 292030/42460 (SNR Down 9-10 db, Up 13 db)

Empfangsrichtung
Senderichtung
Leitungskapazität
kbit/s
340332
51485

Aktuelle Datenrate
kbit/s
292030
42460

Min Effektive Datenrate
kbit/s
292036
42453

Morgen kommt jetzt ein Techniker, was auch immer dieser tun wird... wegen der Drosselung (die angeblich lt. Mitarbeiter am Telefon aber nicht stattgefunden hat, das würde er sehen) konnte der Techniker am Telefon nicht viel machen, weil das noch im Rahmen ist, aber ich habe auch immer wieder das Problem, dass der Sync zwar steht, aber ich keine IP-Adresse zugewiesen bekomme. Nach einem nochmaligen Routerneustart bekomme ich dann eine IP. Das konnte ich mit zwei Routern testen... am Gerät kann es dann eigentlich nicht liegen.
 
Zuletzt bearbeitet von einem Moderator:
Das ist kein Assia Profil .. dann hättest ne glatte Zahl.
Kann also sein, dass du dir nen kostenpflichtigen Technikertermin gebastelt hast - weil keine Störung vorliegt.

FEC sind okay - CRC wäre nen Problem.
Aber dazu müsstest das alles auch ins Verhältnis zum übertragenen Datenvolumen bringen.
 
  • Gefällt mir
Reaktionen: arvan
In den 20 Stunden sind nicht so viel Daten übertragen worden, die meiste Zeit war Leerlauf...

Wegen den FEC-Fehlern wäre auch keiner gekommen, sondern weil ich immer wieder keine IP-Adresse erhalte. Das sah der Typ am Telefon als Grund für einen Technikertermin. Evtl. wird der Port gewechselt, mal sehen.
Ein Portwechsel ändert aber normal nichts an der Leitungskapazität oder?
 
FEC-Fehler sind isoliert nicht zu betrachten und haben keinerlei Auswirkung. Es sind alle andere Faktoren wichtig (Spektrum, Retransmissions/CRC-Fehler). Hast du denn Abbrüche oder wieso kommt nun ein Techniker? Die paar Mbit/s im Upoad wirst du kaum merken. Nur keine Einwahl bei Sync? Das ist untypisch, das hat auch nichts mit dem Port zutun, sondern eher am BNG. Wie oft kommt das vor? Was sagt der System-Log des Roueters?
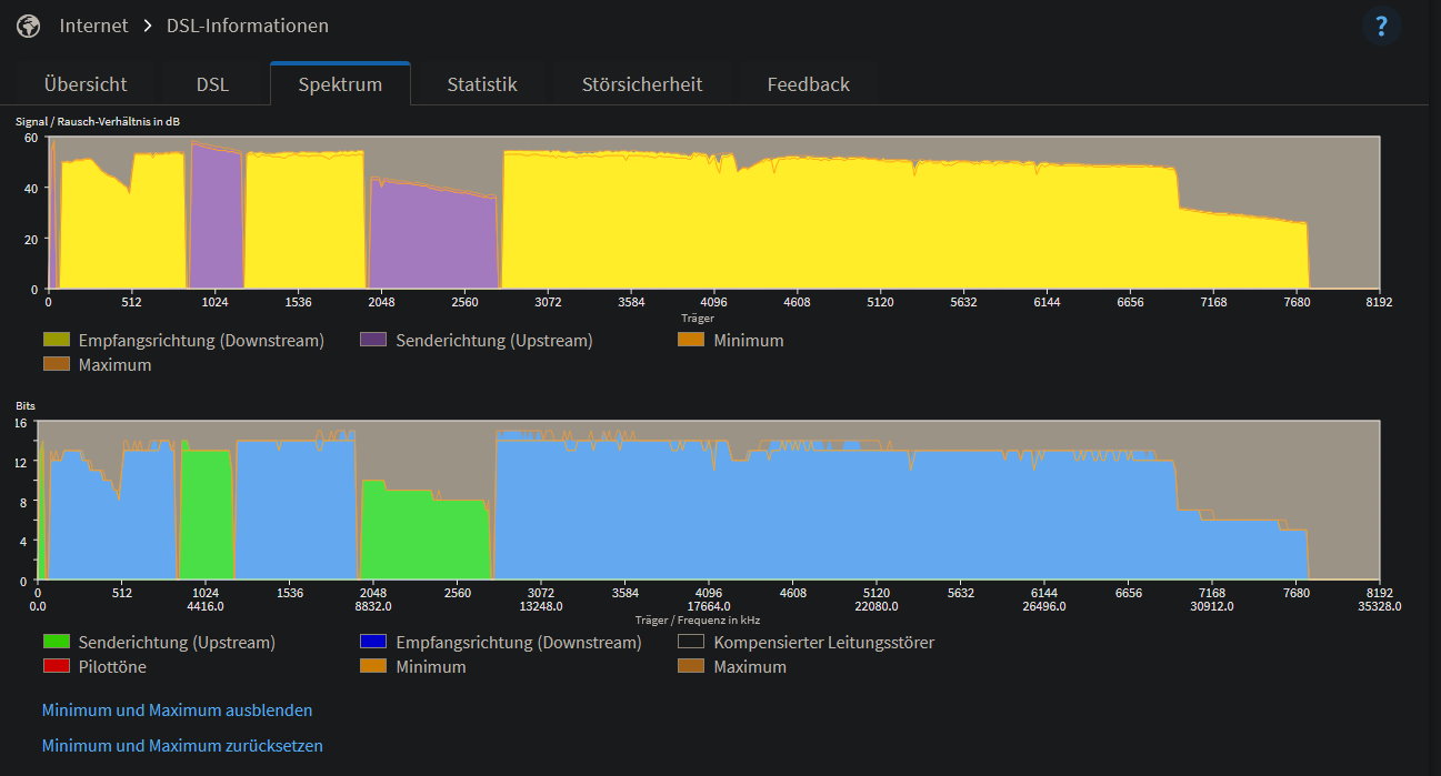
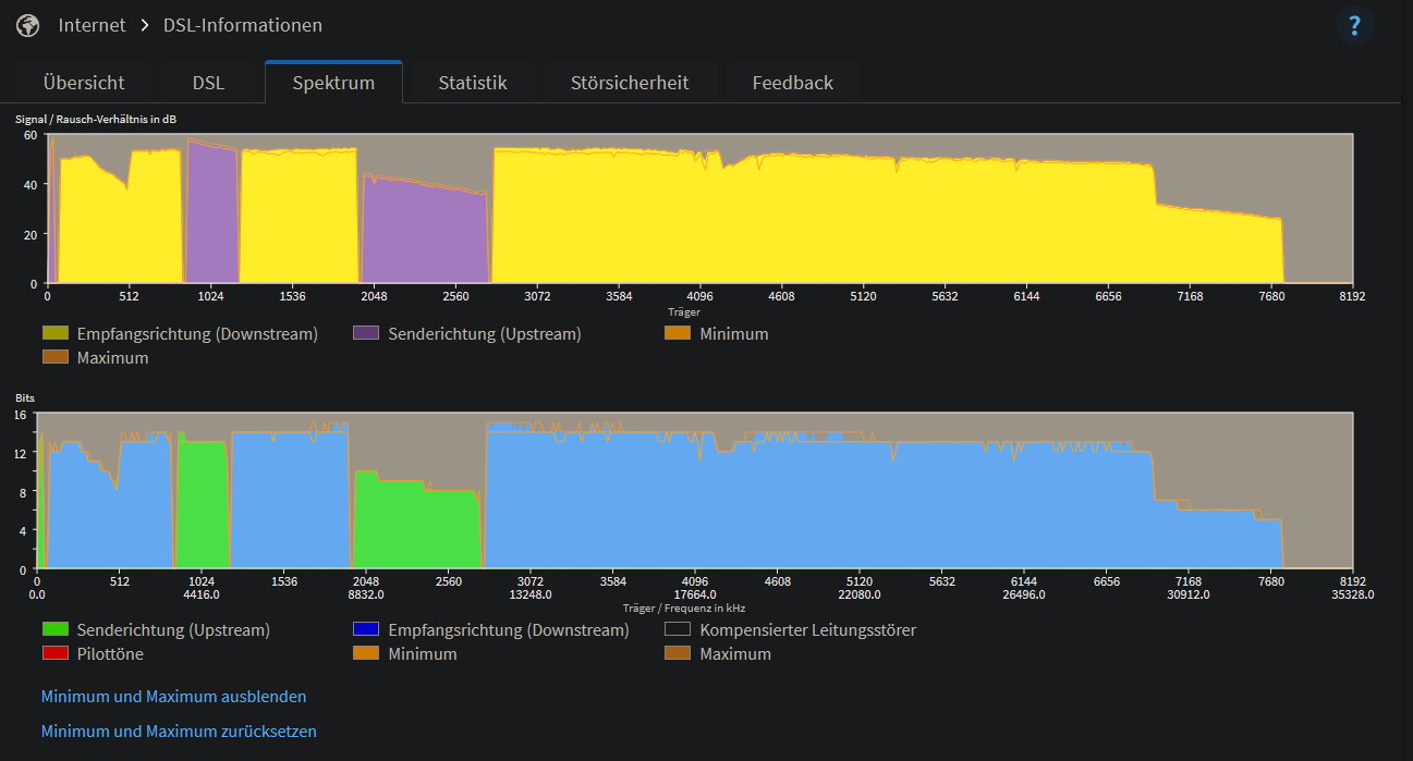
Welcher Router? Wenn FritzBox, doch bitte mal die DSL-Informationen und Statistik screenshoten und hier hochladen.
 
Ich hatte vorher 2 Digitalisierungsboxen dran hängen. Hab mir jetzt heute früh die 7530ax geholt, da die mit dem Broadcom Chip am besten harmoniert. Aber eigentlich wollte ich von AVM weg... ich hatte die 7530ax erst vor einiger Zeit verkauft.

Spectrum usw. sind daher noch recht frisch, weil die Box erst seit ca. 11 Uhr an der Leitung hängt.

Warum ist dann der Uploadsync um 10% runter, wenn ASSIA das nicht ist, was kann der Grund sein? Vor allem ist es nicht individuell, sondern immer das gleiche feste Profil. Verstehe ich nicht. Egal mit welchem Router (Digitalisierungsbox Basic, DB Smart 2 und 7530ax) wird immer fest das niedrigere Profil synchronisiert.
 

Anhänge

  • avm1.jpg
    avm1.jpg
    44,1 KB · Aufrufe: 267
  • avm2.jpg
    avm2.jpg
    34,2 KB · Aufrufe: 260
  • avm3.jpg
    avm3.jpg
    101,3 KB · Aufrufe: 260
Zuletzt bearbeitet von einem Moderator:
Woher kommt der Irrglaube dass DLM/ASSIA nur glatte Zahlen einstellt. Ist bei mir definitiv nicht so: 224990/46719kbit/s
 
  • Gefällt mir
Reaktionen: rezzler
Ich hatte auch schon mal eine Drosselung weil ich zuviel rumprobiert habe, ich hatte jetzt auch im Hinterkopf, dass das keine glatte Zahl war.
Aber da ist ja noch die Aussage des Innendienstes... er sieht keine Droselung. Oder er wollte sie nicht sehen, aber den Eindruck hat er mir jetzt nicht gemacht.
 
Blutomen schrieb:
Kann also sein, dass du dir nen kostenpflichtigen Technikertermin gebastelt hast - weil keine Störung vorliegt.

arvan schrieb:
Hast du denn Abbrüche oder wieso kommt nun ein Techniker? Die paar Mbit/s im Upoad wirst du kaum merken.
Der Upload ist plötzlich 20% unter Soll, oder nicht? Warum ist das keine Störung und warum sollte da kein Techniker rauskommen? Nur weil man es vielleicht nicht merkt?
 
gaym0r schrieb:
Der Upload ist plötzlich 20% unter Soll, oder nicht?
42 MBit/s brutto sind nicht 20% unter dem Soll (40 MBit/s).
 
  • Gefällt mir
Reaktionen: arvan, blastinMot und gaym0r
40 Mbit sind es garnicht mehr (43 Mbit waren es vorher). Komme aktuell "nur" noch auf 38 Mbit und was mich am meisten stört ist, dass ich nicht weiß warum und ob das jetzt eine Drosselung ist oder nicht.
 
Andy81 schrieb:
40 Mbit sind es garnicht mehr (43 Mbit waren es vorher). Komme aktuell "nur" noch auf 38 Mbit
Hab ich den Screenshot dazu übersehen oder ist das noch neu?
Andy81 schrieb:
und was mich am meisten stört ist, dass ich nicht weiß warum und ob das jetzt eine Drosselung ist oder nicht.
Ich würd von einer Drosselung ausgehen. Das „Warum“ kann ich dir aber auch nicht sagen.
 
Der Screenshot hier ein paar Beiträge weiter oben zeigen den gedrosselten Zustand. Was brauchst du noch?
 
Man darf nicht vergessen, dass Assia das Leitungsbündel optimiert, nicht den Einzelanschluss. Das heißt, wenn die Reduktion eines Anschlusses dazu führt, dass die Gesamtübertragung des Bündels steigt oder stabiler wird, dann wird der Einzelanschluss reduziert.
 
  • Gefällt mir
Reaktionen: blastinMot
In unserem Leitungsbündel laufen nur 3 Haushalte. Die Nachbarn mit 250 Mbit, unsere und die 16.000 Leitung unter uns bei den Schwiegereltern. Bei den Leitungswerten weiß ich nicht, ob da irgendwo überhaupt was irgendjemanden stört. Bei Gegenseitigem Stören wäre die Leitung doch nicht so gut.
Andere Frage noch: Was passiert bei einem Portwechsel? Ist dann die Drosselung wieder weg?
 
Andy81 schrieb:
Der Screenshot hier ein paar Beiträge weiter oben zeigen den gedrosselten Zustand. Was brauchst du noch?
Ich hab gedacht, du hast nur noch einen Sync von 38 MBit/s. Vermutlich meintest du aber die 38 MBit/s im Speedtest, die du mit ~42 MBit/s im Sync erreichst, oder?
 
Andy81 schrieb:
In unserem Leitungsbündel laufen nur 3 Haushalte.
Das glaube ich nicht. Das dürften alle sein, die vom DSLAM in eure Richtung gehen, nicht nur die, die in euer Haus gehen.
Aber selbst wenn: es würden sogar 2 dafür reichen.

Andy81 schrieb:
Bei Gegenseitigem Stören wäre die Leitung doch nicht so gut.
Dafür macht man ja Vectoring und Assia: um die gegenseitige Beeinflussung zu minimieren.

Andy81 schrieb:
Bei den Leitungswerten weiß ich nicht, ob da irgendwo überhaupt was irgendjemanden stört.
Doch, Übersprechen tritt zwangsläufig auf. Das kannst ab 2 Leitungen in einem Bündel nicht verhindern.
 
Andere Frage noch: Was passiert bei einem Portwechsel? Ist dann die Drosselung wieder weg?
Frage nur, weil das morgen vermutlich geschehen wird.
 
Zurück
Oben