FreeNAS U4 -> Hohe Systemaktivität

scooter010

Commander Pro
🎂Rätsel-Elite ’16
Registriert
Sep. 2014
Beiträge
2.964
Moin!

Ich habe vorgestern das Update von Freenas U2 nach u4 vollzogen.
Seit dem verbraucht mein System im Idle statt 30 Watt rund 55 Watt. Eine Analyse ergab, dass das System permanent dabei ist, etwas zu arbeiten, jedoch ist die Ausgabe von top relativ unauffällig (außer python 3.6 mit bis zu 1,5%, aber leider weiß ich nicht, welches Script da dran ist).

Netzwerkaktivität ist keine anliegend, jedoch wird auf dem SSD-Pool, wo das System-Dataset drauf liegt, permanent geschrieben.

Ich habe keine Ahnung und wüsste gerne, was das ist, ob das aufhört und was ich dagegen tun kann. permanent 55 Watt kosten einfach mal 65 € pro Jahr mehr, scheinbar für nichts, denn vor dem Update lief das System auch rund...

Edith: Ein Neustart hat nichts bewirkt.

Dashboard
781181

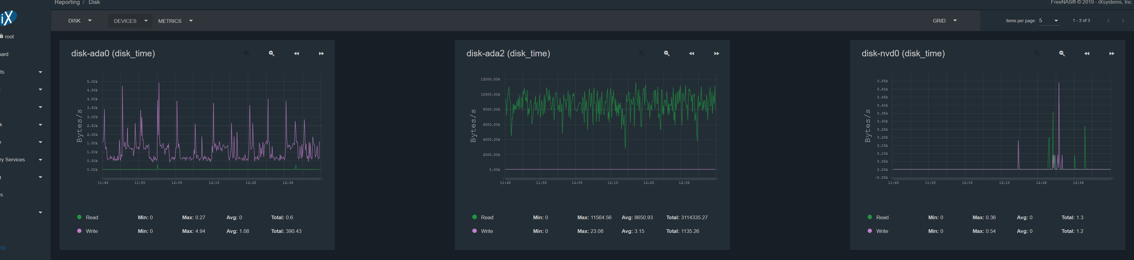
ada0 + 1 (MIrror SSD)
ada2 - 7 (Z2 HDD)
nvd0 + 1 (Mirror NVMe Bootpool)
781177


CPU-Load:
781178


Ausgabe von top:
781180
 
scooter010 schrieb:
außer python 3.6 mit bis zu 1,5%, aber leider weiß ich nicht, welches Script da dran ist
Mit folgenden Befehl kannst du da was rausfinden ps aux | grep python
 
sind die anderen platten denn aktiv? vielleicht läuft gerade ein scrub.
 
  • Gefällt mir
Reaktionen: razzy und tony_mont4n4
Mir sieht das eher aus als wäre das der Leerlaufprozess, ähnlich wie im Windows Taskmanager.

Zu dem die blaue Linie in der Legende als "sleeping" beschrieben wird.
 
Laufen irgendwelche Scrubs auf /boot oder deinen sonstigen Pools? Irgendwelche VMs oder Jails aktiv? Prüfe hier auch das legacy Interface ob noch (alte) Jails aktiv sind. Welche Plugins hast du alles aktiv?
Was sagt die Auslastung unter Reporting > CPU > CPU & CPU Load? Der Processes Graph sagt ja nur aus, dass da fast alle laufenden Prozesse schlafen und somit keine Ressourcen belegen
 
im Spoiler sind noch mehr Screenshots, unter Anderem CPU und CPU Load. Ich habe permanent >25% Auslastung gemäß CPU Usage auf dem Dashboard.

Für den Rest muss ich das NAS mal wieder starten, 60 Watt vebraten am Sonntag ist irgendwie doof. Moment

Die Platten eines Pools verhalten sich "synchron", ich habe in der Grafik die jeweils anderen platten des Pools der Übersichtlichkeit halber weg gelassen.

PlugIns nutze ich keine, ich habe 2 Jails, nur eines davon ist aktiv (syncthing), das Andere ist ClamAV
 
Zuletzt bearbeitet:
Äh ach ja.. zu wenig Kaffee bisher, Spoiler übersehen. 25% Last sieht nach Auslastung eines Kerns aus ;)
Wenn ada2-7 alle so hohen Lesezugriff haben ist doch klar, was das verursacht: Da läuft gerade ein Scrub und ist somit ein normales und zu erwartendes Verhalten.
 
Ja, wird wohl scrub gewesen sein.
Nach einem Neustart hörte es plötzlich auf. Ich habe jetzt mal für alle drei Pools den Scrub angeschmissen und schon bin ich wieder in gleichen Bereichen.
 
Mein Update von U3 auf U4 ist schief gelaufen. Ich landete in einer Reboot Schleife. Eine Neuinstallation auf die U4 Version hat das Problem gelöst. Mein scrub läuft gerade dauert ca. 8.5 Stunden für 20 TByte. Verbauch liegt bei 55 Watt aktuell sonst sind es 25 Watt im Leerlauf. Monatlich verbrare ich aber schon meine 23 KW Stunden. Hab ein OpenVPN, Webserver und ein paar Ogame Bots in Go - Docker laufen.
 
Da solltest du dich vielleicht fragen ob es sinnvoll ist, das NAS 24x7 durchlaufen zu lassen oder ob es nicht sinnvoll wäre, die 24x7 Aufgaben auf einen NUC/Raspi 3/Router/etc auszulagern und so den Stromverbrauch zu minimieren...
 
Jetzt wird hier einfach mein Thread gekapert! 😉
Um herauszufinden, ob Grade ein Scrub läuft
Code:
zpool -v status POOLNAME
 
Alternativ im Webinterface sich die Details oder so zu den Pools anzeigen lassen. Da sieht man wann zuletzt ein Scrub lief bzw ob gerade einer läuft.
 
Mal noch eine andere Frage: ich habe in einem Jail clamav installiert.
Freshclam sagt, dass es das Log nicht nach /var/log/clamav schreiben kann, obwohl ich sogar chmod -R 777 gemacht habe. Clamscan schreibt sein Protokoll problemlos in den gleichen Ordner. Ideen? Es macht keinen Unterschied, ob ich das per cron, iocage exec order per root in der jail-bash starte.
 
Zurück
Oben