Alternate 2

Inkonsistenter ping

DrFisch

Newbie
Registriert
Juni 2024
Beiträge
4
Ich habe einen Normalerweise guten ping von um die 30ms, allerdings geht seit zwei tagen beim spielen mein ping für kurze zeit schlagartig hoch und dann wieder runter. Das macht es unmöglich zu spielen kann mir wer Helfen ?
Ich benutze einen tp link AC750 wifi travel router und dieser ist mit einem Lan Kabel an meinem Pc verbunden, da mein pc kein wlan Modul besitzt und der Router in einer andern Etage ist. je nach Ort des travel Router verändert sich auch Download Geschwindigkeit jedoch bleiben die ping Ausbrüche nicht aus.

1717790828511.png

kann mir bitte jemand helfen ?
 
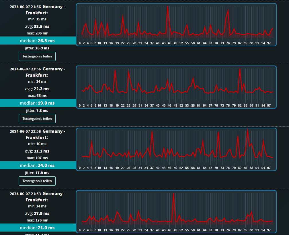
Ist stark von der Gegenstelle abhängig ... und sieht auf den ersten Blick normal aus.
 
das Problem ist aber erst seit 2 tagen da und 170er ping ist doch nicht normal oder? aber danke schonmal für die Antwort
 
Ohne zu wissen, was für ein Anschluss das ist, ob andere Geräte auf das Internet zugreifen, kann man nichts sagen.
 
  • Gefällt mir
Reaktionen: JumpingCat und CyborgBeta
tollertyp schrieb:
und dieser ist mit einem Lan Kabel an meinem Pc verbunden

ah ja ok , ich sah nur auf die Schnelle TP-Link AC750 wo rauf ich an W-LAN gedacht habe.

CyborgBeta schrieb:
Gibt es auch packet loss?

Von den Pings her und dem Jitter bestimmt.

@DrFisch

Welcher Test ist das genau , geht der direkt im Browser oder ist das ne App.?

mfg.
 
  • Gefällt mir
Reaktionen: CyborgBeta
habe die Position von dem tp link verändert und es hat sich wieder eingependelt ich danke für die Hilfe hier und wünsche noch einen schönen Abend

mfg und danke
 
  • Gefällt mir
Reaktionen: JohnStorm, CyborgBeta und tollertyp
Resette mal beide Router
 
Zurück
Oben