Kaufberatung 9070 XT + neues Netzteil? (5900X, 550 Watt)

Zwirbelkatz schrieb:
Ich (!) würde es mit dem alten Netzteil probieren und die ab Werk (!) weit effizientere RX 9070 bevorzugen.
https://geizhals.de/sapphire-pulse-radeon-rx-9070-11349-03-20g-a3430020.html
https://geizhals.de/asus-prime-radeon-rx-9070-oc-a3430253.html

Was allgemein möglich wäre ist, sich ins Thema Powerlimit und Undervolting einzulesen. Das alte Netzteil dennoch zu probieren und sich mit diesem Deal zu beschäftigen
https://www.mydealz.de/deals/amazon...070-xt-gaming-16gb-radeon-grafikkarte-2660006

Im Grenzfall kann es helfen, dem 5900x ein Powerlimit zu verpassen. Oder auch dem Ram, indem man "nur" 3200 anspielt, was sich sogar idle leicht auswirken könnte.
Solche Grenzfälle beim Netzteil sind schwer von außen zu begutachten.
Die XT wollte es schon sein, er will in WQHD in Ultra/Hoch spielen und das mit wenn es geht 144fps.
Warum dann eine schwächere Grafikkate empfohlen wird verstehe ich nicht.
Wenn er die haben möchte muss halt ein neues NT her dann ist es so.
 
Zuletzt bearbeitet:
  • Gefällt mir
Reaktionen: tusen_takk
MariaDocks schrieb:
Man sollte sich vor Augen halten das son Netzteiltod nicht immer nur das Netzteil betrifft. Da wurden schon ganz andere Komponenten mitgerissen.
bei gescheiten geräten wie dem Focus GX ist das äußerst selten. solche geräte können ihre nennleistung auch problemlos über einen längeren zeitraum liefern. und die wird von dem system nicht abgerufen werden.

MariaDocks schrieb:
Wie kommen dann hier so wilde Dinge wie Stecker-Diskussion mit rein?[...]
Zum Thema Stecker: Vielleicht hat der TE ja gar kein Problem mit dem neuen Stecker und findet es sogar gut das ein neues Netzteil diesen Stecker nativ bietet ohne Peitschen-Adapter.
du meinst 12VHPWR? braucht es weder für die 9070XT Pulse noch die 9070XT Hellhound; beide kommen mit zwei 8pin-PCIe aus.

Und da er es gerne leise mag kann er da sogar ein semi-passives Netzteil wählen.
hat er auch jetzt schon.

MariaDocks schrieb:
Ich würde ja dieses hier in den Raum werfen
12V-ripple ist bei dem teil gar nicht mal so gut, da ist das Pure Power 13 M deutlich besser, wenn es be quiet! sein soll.

der TE will die 9070XT eh undervolten, da sehe ich echt keinen grund ein ordentliches und maximal 6 jahre altes 550W-NT auf verdacht zu ersetzen. wenn es nicht reicht geht die kiste unter last halt aus und man kauft sich ein neues. das sollte aber kein Power Zone 2 sein, da gibts einfach bessere geräte für den preis.


Bierliebhaber schrieb:
Ich hatte ein bequiet Straight Power mit 650W, dass ich mir um 2013 rum für meine R9 290X gekauft hatte.
du hast dir 2013 noch ein E6 gekauft? oder war es doch eher ein E9-CM 680W?:p
 
Zuletzt bearbeitet:
  • Gefällt mir
Reaktionen: tusen_takk, Zwirbelkatz, Pisaro und eine weitere Person
Sorry, ich war ein paar Tage unterwegs. Danke für eure Rückmeldungen!

Ich bestelle mir die 9070 XT Pulse inkl. be quiet! Pure Power 13 M 750W ATX 3.1 - die 850W müssen es nicht sein, oder? Zumindest habe ich die nächste Zeit kein noch fetteres Upgrade geplant. 😊 Dies wären nur 11 EUR Unterschied.

Gut, ich könnte es auch mit den 550W und UV ausprobieren, aber wenn ich meinen Rechner eh mal wieder vom Staub befreie etc., kann ich auch direkt neue Kabel ziehen. 🤓
 
Zuletzt bearbeitet:
Ich hätte es mit dem 550W probiert, aber kannste natürlich so machen.
 
  • Gefällt mir
Reaktionen: tusen_takk
@djducky Kurz vor meinem Klick auf „bestellen“ dachte ich mir auch: Okay, etwas UV und mit meinem aktuellen Netzteil ausprobieren. Falls mir der Rechner abschmiert, bestelle ich direkt ein Netzteil nach.
 
  • Gefällt mir
Reaktionen: djducky
Für mich wäre dieses Video hier Anlass genug aktuell keine AMD Karte zu kaufen. Der DIE von AMD Karten ist nicht ganz gerade was zu schlechter Kühlerauflage und somit zu hohen VRAM und Hotspot Temps und somit zu einer verringerten Lebensdauer führt. Das Problem zieht sich durch alle RDNA Generationen durch und wird hier exemplarisch an einer RDNA2 Karte aufgezeigt und erklärt.


Wenn Du dennoch ne 9070XT erwerben willst, würde ich klar Sapphire bevorzugen neben einer Asus Prime oder TUF sowie eine der XFX Karten. Die werden nicht ganz so heiß und können mitunter VRAM und Hotspot under 90 Grad halten Ein 500 Watt Netzteil reicht aber nicht aus. Es sollte schon ein höhenwertiges Netzteil wie ein BeQuiet Pure Power 13 CM mit ca 800-850 Watt sein.

Als Alternative würde ich eine 5070 TI sehen - hier auch in der Asus Prime Version, in der Inno3D 3X Version oder in der Palit Gaming Pro (non S) Version.
 
  • Gefällt mir
Reaktionen: tusen_takk
@Bono35 Danke für deine Rückmeldung. Nun, meine 6700 XT Pulse lief jetzt ein paar Jahre mit UV ohne Probleme. AMD daher, da ich im Dual-Boot mit Linux und Gaming unterwegs bin. Stichwort Treiber unter Linux.

Ich habe mir die 9070 XT Pulse bestellt. Sollte mir nach den ersten Tests und meinem 550W Seasonic ein Crash auffallen, bestelle ich mir im Anschluss ein be quiet! Pure Power 13 M 850W oder NZXT C Series C850.

Nur aus Interesse: Was spricht gegen ein Seasonic Focus GX ATX 3 (2024) GX-850?
 
Zuletzt bearbeitet:
Gegen ein Seasonic Focus spricht überhaupt nichts. Super Netzteil. Kannst Du bedenkenlos kaufen und solltest Du kaufen. Denn Dein 500 Watt NT wird mit Deiner CPU und der 300 Watt plus Lastspitzen an die 400 Watt GPU an der "Kotzgrenze" laufen. Ich muss daher empfehlen das Netzteil direkt zu tauschen. Bedenke, dass Du zudem zwei SEPARATE 8 Pin Kabel brauchst. Daisychaining sollte nicht durchgeführt werden.

Die Pulse wird mit VRAM Temps über 90 Grad agieren out of the Box. Ggf. das mal Monitoren ung ggf. die Lüfterkurve anpassen.
 
  • Gefällt mir
Reaktionen: tusen_takk
@Bono35
Die Sapphire ist in Sachen VRAM jetzt auch nicht gerade kühl.
9070XT-b.png

(Quelle)
In Relation zum Fan Speed sind die XFX-Karten da ziemlich gut.
 
  • Gefällt mir
Reaktionen: Bono35 und tusen_takk
Was @Deathangel008 sagt. Das C850 und das PP13M sind einfach besser und (deutlich!) leiser.
 
  • Gefällt mir
Reaktionen: tusen_takk
Danke @djducky @Deathangel008 @Bono35

Ja, gut. Ich werde dann etwas undervolten, Spiele spielen und den 3D-Mark anwerfen.
Wenn sich der Rechner ausschaltet, habe ich wenigstens einen Mehrwert für das Forum gebracht, falls sich wieder jemand nach einer Netzteil/Graka-Kombination erkundigt. Inkl. „Siehst du, wir wussten es“. 🤓
 
  • Gefällt mir
Reaktionen: wahli und djducky
Du riskierst durchaus Hardware Schäden wenn Du nicht ein passendes Netzteil benutzt. Spare hier nicht am falschen Ende. Die Empfehlungen der Hersteller gehen hier von 700 Watt aus Minimum für die Karte. Ich muss empfehlen das direkt zu tauschen.
 
Hi @djducky @wahli @Zwirbelkatz @Bierliebhaber @Deathangel008 @Bono35

ich habe die 9070 XT Pulse eingebaut, anbei ein paar Werte. Als Stommesser habe ich einen PR10-C EU16A.

Um das Undervolting habe ich nur wenig gekümmert. Leitungsgrenze auf -30, schnelles RAM-Timing, Abweichung MHz auf 0 gelassen, Spannungsoffset mV auf 0 gelassen. VRAM auf 2516 MHz gelassen.
CPU PBO 5900X deaktiviert. Sprich, wenn ich mich an das Spannungsoffset setze, geht noch mehr.
Bisher gab es keinen Crash oder Ausschalten des Systems. Ich werde es weiter beobachten und schauen, wie es mit "aktuelleren" Spielen aussieht.

Vergleichswerte meiner 6700 XT Pulse, die mit UV betrieben wurde und ein paar Zahlen, welche ich beim groben Überfliegen notiert habe.
Wndows 11 25H2 / Adrenalin 25.10.2 / WQHD / FSR etc. aus dafür max Settings / XMP 3600 MHz / kein Curve-Optimizer / Netzteil Seasonic Focus GX Gold 550 Watt


Werte vom 08.11.2025 ohne mV-Offset und Powertarget - Vergleich mit undervolteter 6700 XT
6700 XT Pulse in Watt mit 5900X
9070 XT Pulse in Watt mit 5900X

3D-Mark Steelnomad WQHD
GPU: 120 | 212
CPU: 7 | 13
PC-Gesamt: 230 | 315

Furmark 2.10.2 WQHD
GPU: 164 | 212
CPU: 7 | 6
PC-Gesamt: 286 | 315

Black Myth: Wukong Benchmark
GPU: 106 | 212
CPU: 63 | 22 - 65
PC-Gesamt: 290 | 330 - 390

Biomutant
GPU: 110 | 221
CPU: 30 | 62
PC-Gesamt: 290 | 380

Forspoken Benchmark
GPU: 129 | 213
CPU: 14 | 19
PC-Gesamt: 250 - 340 | 330 - 435

Leider habe ich bei Horizon Zero Dawn keine Zahlen gesammelt, daher der Screenshot. Aber den höchsten Peak hatte ich mit der 9070 XT Pulse bei 425 Watt des Gesamtsystems. Sonst lag bei Forspoken im Benchmark der Peak bei max. 435 Watt des Gesamtsystems.

1762624449459.png
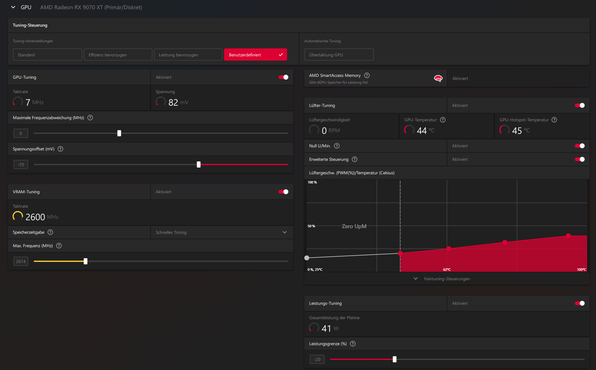
Werte vom 23.11.2025 mit -70mV-Offset u. -20 Powertarget - 243 Watt der 9070 XT - VRAM 2614 MHz
Adrenalin 25.11.1 - Windows 11 25H2 - Lüfterkurven auf Leise - Windows SSD im "langsamen" M.2-Slot.
9070 XT Pulse in Watt mit 5900X

3D-Mark Steelnomad WQHD - 6800 Punkte - 68 FPS
GPU: 241
CPU: 12
PC-Gesamt: 344

Furmark WQHD - 12511 Punkte - 208 FPS
GPU: 243
CPU: 8
PC-Gesamt: 338

Black Myth: Wukong Benchmark WQHD ohne RT auf Ultra - 130 FPS
GPU: 243
CPU: 8
PC-Gesamt: 370 - 415

Horizon Zero Dawn Benchmark WQHD auf Ultra - Schnitt 119 FPS
GPU: 180
CPU: 70 - 80
PC-Gesamt: 360

Immortals Fenyx Rising
GPU: 130
CPU: 85
PC-Gesamt: 350 - 440

Battlefield 1
GPU: 104
CPU: 75
PC-Gesamt: 270

1763998811032.png


3dmark.png

3dmark1.png

furmark.png

wukongnoRT.png

HORIZON1.png
 
Zuletzt bearbeitet:
  • Gefällt mir
Reaktionen: Zwirbelkatz, Nihil Baxxter und Alexander2
tusen_takk schrieb:
Leitungsgrenze auf -30
Also powertarget - irgendwas .. dadurch gibt es genau 0 Instabilitäten. wenn du die Spannung oder den Takt anfässt, dann kann es Instabil werden.

Edit: Da hast du dir schon viel Mühe gegeben mit den Tests und Notieren.
 
  • Gefällt mir
Reaktionen: tusen_takk
Wenn du jetzt noch das Spannungs-Offset einstellst - also auch tatsächlich undervoltest - dann holst du mit dem Verbrauch auch noch mehr FPS raus. :)
 
  • Gefällt mir
Reaktionen: tusen_takk
Meine hellhound 9070XT läuft mit nem 650 Watt Netzteil seit ca 2 Monaten völlig stabil
Die Karte läuft aber von Anfang an undervoltet
-20 Powertarget und -50mV

Stock hab ich bisher nicht getestet.
 
  • Gefällt mir
Reaktionen: tusen_takk
Bono35 schrieb:
Für mich wäre dieses Video hier Anlass genug aktuell keine AMD Karte zu kaufen.
Für mich war dieses Video der Punkt, an welchem sich die Person selbst demontiert.
So unterscheiden sich die Sichtweisen wohl.

tusen_takk schrieb:
Danke für das Feedback in diesem mal wieder reichlich temperamentvollen Thread.
Viel Freude mit der neuen Hardware.

tusen_takk schrieb:
//Update: 13.11.2025
mV Offset läuft mit -70 mV stabil.
Powertarget auf -24 auf max. 230 Watt.
VRAM auf 2600 MHz.
Ich nehme an, die bisherigen Zahlen sind ohne diese Anpassung?
 
  • Gefällt mir
Reaktionen: wahli und tusen_takk
@Zwirbelkatz

Korrekt, die Watt-Zahlen zu den Spielen unten passen nicht mehr zu meinem Update nach Anpassung des mV-Offsets und Powertargets. Wenn ich Zeit habe, teste ich es ein zweites Mal. :)

-80 mV waren zu viel, -70 mV läuft derzeit täglich, auch mit verschiedenen Spielen, stabil.
 
  • Gefällt mir
Reaktionen: wahli und Zwirbelkatz
@Zwirbelkatz Jemand der Platinen repariert und tausende in den Händen hatte, kann das mit Sicherheit besser beurteilen als jeder Andere. Die Kühlerauflage bestimmt natürlich die Kühlung. Es ist absolut technisch nachvollziehbar was der Mann da sagt, wissend, dass Intel das gleiche Problem lange mit konkaven CPU Heatspreadern hatte in der Skylake Ära. Das war in der Tat auch problematisch bei der Wärmeableitung.

Es sind eher die Boardpartner die sich demontieren und eben z.b. im Falle von Power Color mit zu niedrigen Lüfterdrehzahlen arbeiten, wissend ob der hohen Temperaturen. Man kann daher XFX einen anderen Weg zu gehen nicht genug loben aktuell.
 
Sapphire Forum
Zurück
Oben