Konstante Framedrops 144hz Monitor mit RX480

Metrox

Cadet 4th Year
Registriert
Dez. 2015
Beiträge
123
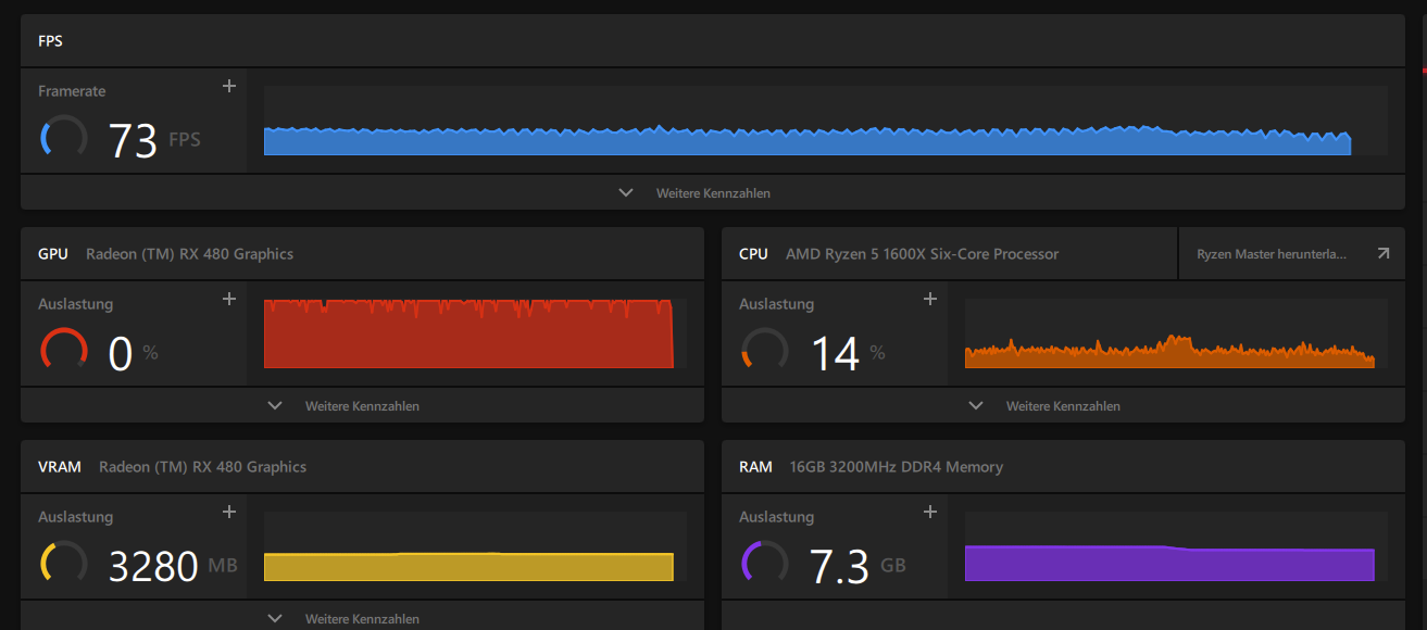
Moin zusammen, ich habe ein Problem mit meinem Gaming PC. Ich habe mir vor kurzem einen 144hz AOC Monitor mit FreeSync Premium gekauft. Angesteckt über ein hochwertiges bis zu 240hz Displayportkabel. Desktop Anwendungen funktionieren auch einwandfrei auf 144hz.
Sobald ich allerdings ein Game starte und dort die 144hz anwende kommt es zu gleichmäßigen FPS Drops im Sekundentakt. Ich habe das ganze mal mit der Radeon Software mitgeschnitten. Dort sieht man das die FPS ständig auf und ab gehen. Man merkt diese Drops total. Zum testen habe ich mal Assetto Corsa genommen. Das läuft eigentlich auch laut Radeon Software konstant auf 90FPS:
1647439381551.png

Es dropt immer im selben Takt. Ich habe FreeSync am Monitor natürlich aktiviert, die 144hz in Windows aktiviert und das V-Sync in den Games ausgestellt. Nichts hilft. Wenn ich im Game dann 144hz belasse und die Framerate auf 60 FPS begrenze ruckelt das Game überhaupt nicht. Sobald ich auf z. B. 75 FPS stelle, geht dasselbe wieder los. 75, 74, 60, 76, 74.... im Sekundentakt drops auf +-60FPS.
Ich habe auch die Grafik mal auf niedrigste Einstellung gestellt, hilft auch nichts. Betroffene Games wären z. B. F1 2021 und Warzone.
Liegt es evtl. daran, dass die Grafikkarte die 100 % Auslastung nicht konstant halten kann? Oder funktioniert das FreeSync Premium nicht korrekt?
AMD RX480 8GB
AMD Ryzen 5 1600x
MSI B350 Pro Carbon Mainboard
GSKILL Ripjaws 3200mhz
MS-Tech 750 Watt Netzteil
Treiber sind auf dem neusten Stand und die Temperatur der GPU ist auch in Games unter 65°.
 
ich mag die rx480 ja auch, aber sie ist nunmal 6 jahre alt - mehr wird sie einfach nicht mehr schaffen. siehe z.b. den benchmark von f1 2021 hier auf cb:
1647440273428.png


die rx580 ist leicht schneller als eine rx480 und kommt auf die von dir beobachteten werte.
 
  • Gefällt mir
Reaktionen: Mr.Zweig
Freesync,G-Sync what so ever hat nichts mit den tatsächlichen FPS zu tun. Du begrenzt die FPS durch das Spiel? Das funktioniert nicht immer so tadellos wie du ja selbst festgestellt hast, eine Möglichkeit wäre die FPS über Zusatzsoftware wie z.b. dem MSI Afterburner (eigentlich der RivaTuner StatisticsServer) oder soweit ich weis auch über die Radeon Software zu begrenzen. Manche raten auch an z.B. bei 144Hz auf 143Hz zu begrenzen. Und wenn der PC die FPS nicht halten kann halt niedriger Ansetzen z.B. die FPS schwanken zwischen 70-90 dann eher 65 FPS einstellen
 
Freesync beseitigt keine Performanceruckler, sondern v.a. Screentearing.

Wenn du die FPS begrenzt, lässt du halt den Rechner quasi gedrosselt operieren. Heisst, CPU und GPU müssen nur so viel arbeiten bis 60fps erreicht sind, da bleibt ein Puffer.

Letztendlich kann deine RX480 einfach keine 144fps darstellen und fertig. Wenn du dann dazu auch noch Freesync aktivierst und "erzwingst", dann gleicht sich die Wiederholrate deines Monitors den Drops der GPU an, was die Ruckler gefühlt noch verstärkt.
 
Dass die FPS situationsbedingt schwanken ist erstmal nichts ungewöhnliches. Evtl. fällt dir das erst nun mit dem neuen Monitor auf, da die Spiele vorher mit einem 60 Hz Monitor via VSync auf 60 Fps gedeckelt waren und du nun die Grenze nach oben verschoben hast. Von 144 Fps lastbedingt auf 55 Fps zu fallen fühlt sich natürlich anders an als von 60 auf 55.

Hast du diese FPS-Einbrüche auch, wenn du in einem Spiel stillstehst und nichts passiert?
 
was ich bei amd karten empfehlen kann um diese ruckler klein zu halten ist die Taktrate nach unten hin zu begrenzen hab festgestellt, dass es bei mir immer wieder zu rucklern kam bei meiner graka, auch schon bei der davor. und als ich die minimum Hz zahl im treiber auf 95 % der maximal taktrate erhöt habe ist das ruckeln viel weniger aufgetreten
 
Ich behaupte mal ganz einfach das deine CPU nicht hinterher kommt.
Ich habe ein Fury X, was von der Leistung deiner Karte entspricht, und hatte die im gebrauch mit einem Intel Xeon x5650, AMD R7 1700x und jetzt den R5 5600x. Zu jeder CPU hatte ich gleichmäßigere Frametime mit Verbindung zu 120Hz Monitor. Du wirst mit einer anderen CPU kaum höhere FPS bekommen, aber deine Frametime wird sich deutlich verbessern.

Überlege dir mal ein Update auf den R5 3600 und wenn es die Nächsten Wochen ein passenden BIOS gibt auf eine R5 5600. AMD hat ja jetzt die 300 Chipsätze für die neusten CPU´s freigeben mit passender AGESA, sind nur die Mainboard Hersteller gefragt.
 
  • Gefällt mir
Reaktionen: PeacemakerAT
Läuft der RAM überhaupt @ XMP Speed?
Ansonsten hilft die eher langsame CPU auch etwas mit bei den Drops, aber selbst mit schneller CPU wirst du Drops haben, die Grafikkarte liefert ja keine konstante Framerate.
 
PeacemakerAT schrieb:
Ansonsten hilft die eher langsame CPU auch etwas mit bei den Drops, aber selbst mit schneller CPU wirst du Drops haben, die Grafikkarte liefert ja keine konstante Framerate.

Ein Freund von mir hat auch eine RX480 8gb. Erst hatte er ein Intel i5 2500 und spiele hatten auch Einbrüche gehabt ohne ende, spielbar war das kaum. Er wollte unbedingt eine andere GPU. Konnte in aber überzeugen, weil ich seine Karte in meinem System laufen lies beim gleichen Spiel. Nur eben ein 1700x gegen den i5 2500.
Dann haben wir ein System mit einen R5 3600 aufgebaut und seit dem ist er mehr als glücklich.

Ich selber hatte schon ein extremes Verbesserung vom Wechsel von 1700x zu 5600x, Zauberwort minFPS.
 
  • Gefällt mir
Reaktionen: PeacemakerAT
Ja eine schnelle CPU ist nicht verkehrt, das lassen viele oft außer Acht. Hatte ich damals selbst bei meiner ehemaligen GTX 1070 gemerkt, als ich vom 4790K zum 10900K wechselte. Die Frametimes bzw min FPS waren viel besser = ein anderes Spielgefühl. Aber natürlich bleibt ne alte GPU halt ne alte GPU 😉
 
AMD Ryzen 9 9950X3D2
Zurück
Oben