Youtube Designänderung

maikrosoft

Commander
Registriert
Mai 2007
Beiträge
2.469
Bastelt YT mal wieder am Design und macht nen A/B Test ohne zu fragen?
Aktuell siehts echt bescheiden aus...
Unbenannt.jpg
 
  • Gefällt mir
Reaktionen: havenol
Sieht mir eher nach nicht richtig geladen aus.
 
  • Gefällt mir
Reaktionen: havenol und e_Lap
Ist hier auf 2 verschiedenen PCs so auch mit unterschiedlichen Browsern.
 
  • Gefällt mir
Reaktionen: Retrocloud und havenol
maikrosoft schrieb:
Aktuell siehts echt bescheiden aus...
Was gefällt Dir denn konkret nicht?

maikrosoft schrieb:
Ist hier auf 2 verschiedenen PCs so auch mit unterschiedlichen Browsern.
Muss ja nix heißen. Wenn die Browser ähnlich konfiguriert sind oder z.B. irgendwie zentral via PiHole irgendwas weggefiltert wird, dann wirkt sich das ja überall aus.
Check doch einfach mal die Webkonsole oder den Network unter den Development-Tools (Strg-Shift-I).
 
  • Gefällt mir
Reaktionen: havenol
Alles normal hier.
1708454910781.png


Hast du evtl. diesen Effekt wie "Ambilight" an?! Da war mal was bei YT.
 
  • Gefällt mir
Reaktionen: havenol
Was mir daran nicht gefällt? Der sinnlose freie Platz unterhalb und rechts vom Video, das war bisher nicht so, aber vlt werden das auch neue Werbeflächen bei YT, wer weiß

Dieses Beleuchtung wie im Kino hab ich deaktiviert, ändert aber auch nix, leider
 
  • Gefällt mir
Reaktionen: havenol
Ambient Modus. Suche mal danach.

edit: ok, hast du schon. Na, dann kann es auch tatsächlich wieder ein Test sein
 
  • Gefällt mir
Reaktionen: havenol
Ist aus.

@andy_m4 : Mit den Dev-Tools und dem was die ausgeben kann ich nix anfangen, bin kein Informatiker

Edit: grad mal Chrome installiert und direkt zu YT ohne Anmeldung, das Video ist zwar wieder mittig, dafür Links und rechts der ungenutzte Platz

Unbenannt.jpg
 
Zuletzt bearbeitet:
  • Gefällt mir
Reaktionen: havenol
maikrosoft schrieb:
Mit den Dev-Tools und dem was die ausgeben kann ich nix anfangen,
Naja. Man könnte ja die Ausgaben hier posten.
Außerdem gehts im ersten Schritt nur darum, ob da irgendwie überhaupt was auftaucht. Wenns Fehler sind, dann sind die "rot" markiert. Wenn da also irgendwie rote Einträge sind, liegt potentiell ein Problem vor.
Und "rot" zu erkennen kriegt man ggf. auch als Nicht-Informatiker hin. :-)
 
  • Gefällt mir
Reaktionen: havenol
Standardansicht im Firefox und Edge sieht hier auch verpeilt aus. Großer Rahmen zu kleines Bild. Werden die sicher auch merken bei Google.
 
  • Gefällt mir
Reaktionen: havenol
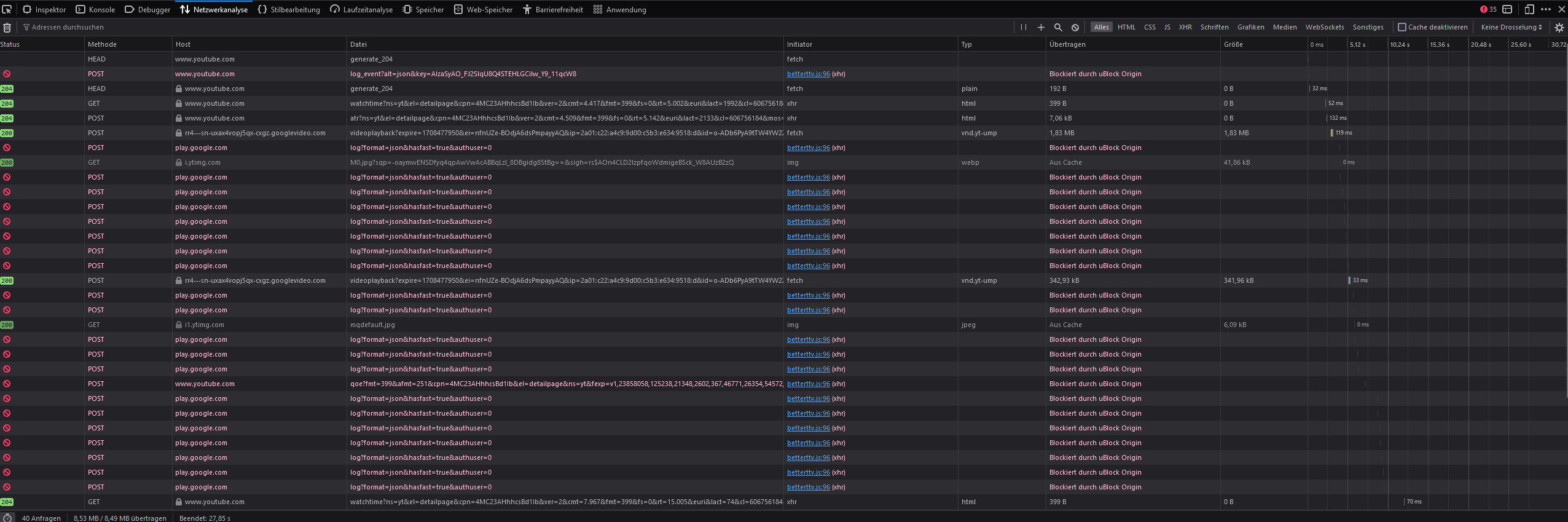
@andy_m4 Rot bekomm ich hin xD

1.jpg


2.jpg



Ohne Webeblocker ist da nix mehr rot, ändert aber am Erscheinungbild nix
3.jpg
 
  • Gefällt mir
Reaktionen: havenol
Schaut bei mir auch so aus, kam irgendwann heute Nachmittag:
1708457765738.png


Browser ist Vivaldi, bei Opera genauso. Bei Edge und Brave ist die Darstellung normal.
 
  • Gefällt mir
Reaktionen: maikrosoft und havenol
Ist bei mir seit heute auch so. Zum Teil hab ich auch gesehen dass die Kommentarsektion plötzlich über die komplette breite ging. Google bastelt wohl mal wieder weil es sonst nichts zu tun gibt. Vielleicht mal ne Möglichkeit seine abonnierten Kanäle in Gruppen zu verwalten? Nö, lasst mal lieber wieder was am Design verschlimmbessern.
 
Bei mir sieht das nun auch so beschissen aus wie beim TE.
(Firefox 123.0)
 
Auf meiner Startseite sind seit heute immer wieder Schwarze Felder zwischen den vorgeschlagenen Videos. Als würden manche Videos einfach ausgeblendet werden.
Komisch ist auch das mein AdBlocker Ultimate die Werbung in den Videos nicht mehr blockt. Verwende Firefox unter Linux...
 
Hab ich auch schon zwei Mal gehabt in Firefox.
 
  • Gefällt mir
Reaktionen: havenol
bei mir hat es heute erst angefangen: das video fenster ist deutlich größer als das video selbst (nur firefox)
P.S.
uBlock Origin 1.56.0 hat damit etwas zu tun :-/
 
Zuletzt bearbeitet:
So, bei mir ist es seit gestern abend wieder normal. Habe ein YT Video geöffnet und zack ging es wieder.
 
Zurück
Oben