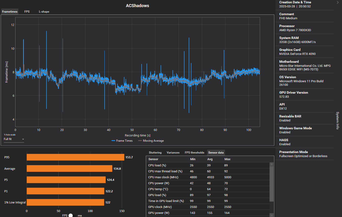
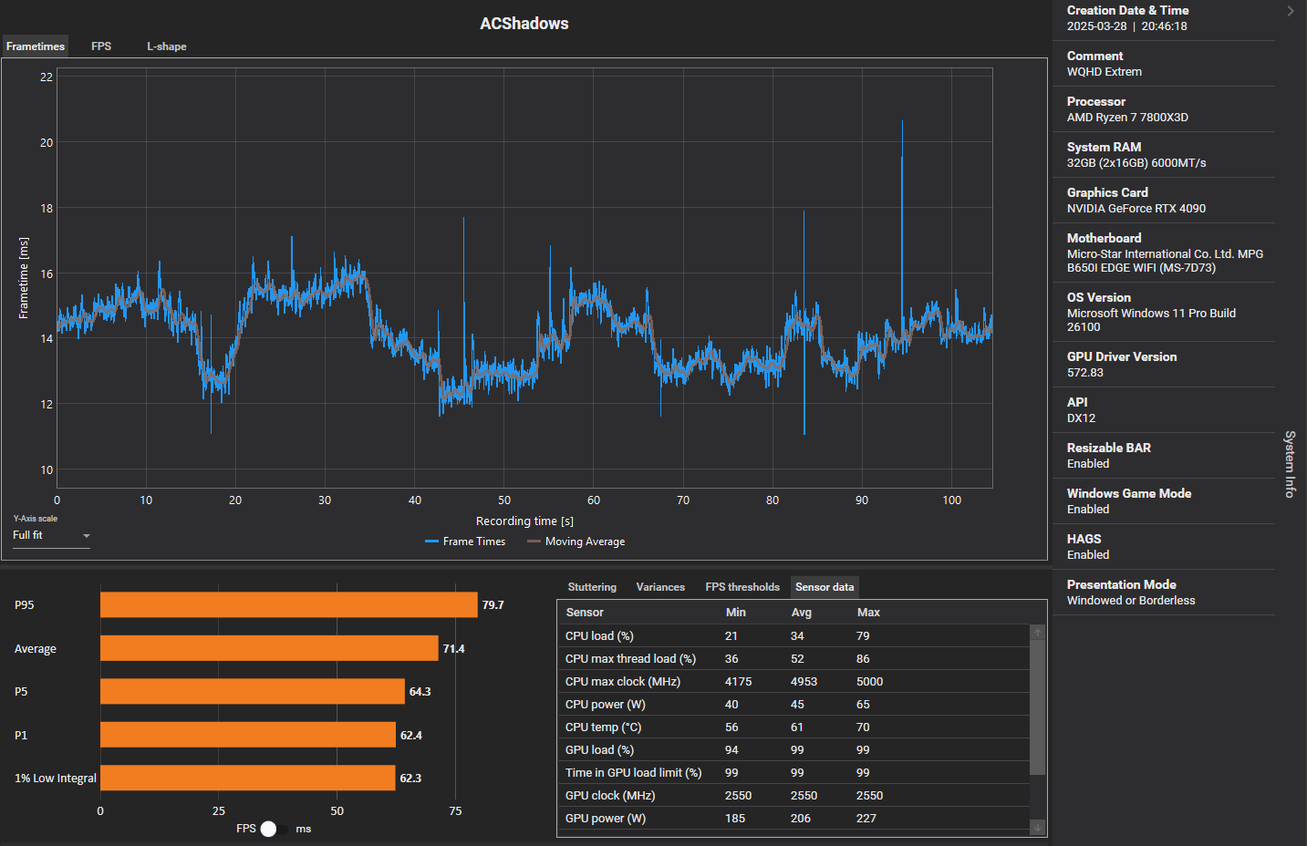
Ich habe jetzt noch einmal eine Runde eingetragen, damit sollten alle Einreichungen in den Diagrammen sein. Vielen Dank allen Teilnehmern!
fryya schrieb:
@Vitche Bei meinem Post hat sich leider ein Fehler eingeschlichen. Das ist ein 4k Ergebnis, hab leider falsch eingetragen, sorry.
Habe ich korrigiert. Das ist leider immer etwas Aufwand für uns und nicht automatisiert möglich. Passt also bitte beim Eingeben wirklich auf! Hier bei Shadows jetzt geht es, weil generell nicht sooo viel los ist, aber bei den vorherigen beiden Community-Benchmarks zu Dune und Monster Hunter wäre es quasi unmöglich gewesen, händisch Ergebnisse zu korrigieren, wenn sie einmal drin sind.
DickesPferd schrieb:
@Vitche
Wie ist das eigentlich, wenn man Linux nutzt, kann man da auch mit machen?
Ja. Gebe dann bei deinem System im Formular einfach mit an, dass es Linux ist, wenn du magst auch welches, und ich formatiere das beim Eintragen in die Diagramme so, dass es ersichtlich ist. Das haben wir eigentlich auch häufiger, bei diesem Community-Benchmark aber tatsächlich noch nicht.
GrooderWanderer schrieb:
Als zahlendes Community-Mitglied fühle ich mich von den Titel etwas veräppelt. Die Information nur für Besitzer des Spiels sollte auf jeden Fall daraus hervorgehen.
Ich hatte nach lesen des Titels direkt meinen PC gestartet, auf Steam nachgeguckt, wo die Demo oder der Benchmark sind, und musste feststellen, dass ich das Spiel dazu erst mal kaufen muss. Schade, ich dachte, die cb-aktionen sind nicht abhängig vom kommerziellen Erfolg des Publishers. Bin etwas enttäuscht.
Hm, ich verstehe, wie du an den Punkt kamst, wo du dich geärgert hast und ich überlege vielleicht mal, wie wir das zukünftig noch deutlicher schon in Titel/Aufmacher/Einleitung kommunizieren können.
Aber ich will ehrlicherweise auch anmerken, dass es wirklich nichts neues ist, dass wir auch Community-Benchmarks zu spielen machen, die man kaufen muss. Das hatten wir letztes Jahr zu Stalker 2, Ghost of Tsushima, Manor Lords, davor für Cities Skylines 2, F1, Cyberpunk, Witcher 3 und weiteren Spielen. Das ist eben ein Angebot für diejenigen, die das Spiel ohnehin gekauft haben oder eben vorab an der Leistung interessiert sind. Natürlich verlangen wir von keinem Nutzer, dass er sich das Spiel extra für diesen Community-Benchmark kauft.
Deswegen bin ich tbh auch irritiert, was das überhaupt mit deiner Pro-Mitgliedschaft zu tun hat. Nichtsdestoweniger bin ich und sind wir dir natürlich für deine finanzielle Unterstützung überaus dankbar!
