Sammelthread Big Navi RX 6700XT/6800(XT)/6900XT Overclocking/Undervolting

btw.
Hab mal geschaut, Wo die 6750 mit best OCing landet: ... lt.HoF #1 <15k (14878points)
Sowas wäre natürlich mit der 6800 sparsamer machbar.(x)
(was mir generell auffällt, ... mit wenig W+MHz muss ich die Volt im Treiber behutsamer einstellen, ...
bin da von 796mV auf 802mV im Treiberpaneel hoch, ... sonst untenrum zu instabil!?)


(x) In dem Sinne ist es besser, beim Kauf geduldig auf ein Schnäppchen der nächstgrößeren Graka zu warten
und nicht die kleinere vermeintlich "preiswerte" Graka sinnlos mit extrem viiiel W hochpushen zu wollen.

weils so einfach ist, im Treiberpaneel den PL-Regler zu bedienen, mal schrittweise an den Score angenähert
 

Anhänge

  • TS-15k.jpg
    TS-15k.jpg
    356,3 KB · Aufrufe: 82
  • TS-14906.jpg
    TS-14906.jpg
    264,8 KB · Aufrufe: 83
  • TS-14883.jpg
    TS-14883.jpg
    259,6 KB · Aufrufe: 75
Zuletzt bearbeitet:
  • Gefällt mir
Reaktionen: Evgasüchtiger und Verak Drezzt
GerryB schrieb:
Dann machs halt schrittweise!
25mV sind gigantisch viel Holz in der Curve, ... man geht eher mal von MPT 925mV auf 918 ... 912mV, ... dann
klappts auch besser mit mehr maxTakt in GT2, ohne das man am Satelliten crashed.
(bei sowenig Takt reicht auch 200W im MPT, ... zum Spielen kannste ja immer noch PL+15 zuschalten)


btw.
Hohe Scores/avg.Watt gibts eeh nur im PL, ... die GPU durch Takt oder Volt ausbremsen nimmt den Boost weg.
sieht man ganz deutlich, wenn ich mal auf PL= -8% gehe, dann geht Takt+Volt schön hoch und runter, um das letzte Fps rauszuholen, ... wie in realen Games, wo man zusätzlich statt PL auch noch Fps-Limit nutzt.
(die log-files brauchst Du nicht extra posten, meist sagt einfaches Bild von HWinfo zusammen mit dem Taktverlauf schon Einiges über den TS-Run)
ich habe zb 925mv und ein Offset von 25mv im MPT hinterlegt. Im Treiber dann die 25mv auf 900mv gestellt. Dachte wäre gerade gut dann immer 25mv zu gehen. Hatte ja die grobe Einstellungen ja immer von der Kalli übernommen und dann selbst optimiert. Also könnte ich auch 5mv Schritte gehen, auch wenn im MPT ein Offset von 25mv steht?! Was soll ich dann im Treiber dann genau einstellen? Blick da noch nicht ganz durch :confused_alt:
 
Evgasüchtiger schrieb:
wenn im MPT ein Offset von 25mv steht
Wo steht im MPT ein Offset?
Nicht das Du denkst, wenn Du von 925mV auf 900mV max GFX runter gehst, das so ein Quark irgendeine Bedeutung hätte!?
Das ist nur dummes Kappen obenrum, macht u.U. den Boost kaputt.

zeig mal bitte ein Schnappschuss, was Du damit meinst, evtl. ULV ?
ULV.png

ULV hat nur ne Bedeutung für Desktopbetrieb und Video gucken etc.
Der Offset dort besagt NIX für 3d-Gaming.
Du kannst bei ULV auch ohne Probleme 725mV eintragen.


btw.
versuche doch einfach mit einem mue mehr Volt 2268MHz einzustellen, wenn Du unbedingt
teilweise bis >eff. 2200MHz boosten möchtest
z.Bsp.
Screenshot 2024-05-12 235335.png



Probieren geht über Studieren.
Wer sagt denn, das im Treiberpaneel nicht vllt. doch mal ein mue weniger Volt gehen? (3mV...6mV?)
DerKalli kann natürlich nur ne "safe" Vorgabe machen die bei 95% der Chips passt, aber man kann ja zu den
5% gehören, wo ein mue mehr geht.
Das wäre schon nice to have, MPT 918mV zu Treiberpaneel 890mV bzw. mit MPT 912mV wäre es dann 884mV im Treiberpaneel, um mal "28mV" Offset zu testen.

Für den 1. Änderungsversuch mal nur 220W im MPT und im Treiberpaneel dann
Screenshot 2024-05-12 235335 (1).png

nur wenn -10% nicht stabil ist, dann auf -5% hochgehen, ... 0% oder +7% vllt. in Games mit heavy RT
220 -10% = 200W und 220 +7% =235W, ... mehr brauchts für den Takt nicht

Damit Jeder Deine Fortschritte/Sidesteps sehen kann wärs sinnvoll, einmal den TS mit dem bisherigen Setting zu zeigen incl. HWinfo-Bild
und einmal jeweils nach jeder Änderung, ... damits gibts von Dritten evtl. auch noch Tipps, ...
wenn man mal was sieht.
Das AMD-Overlay erstmal aus fürs Benchen im TS.(interessiert nur in Games als Schnappschuss)



btw.
könnte ich auch 5mV Schritte gehen
NEIN, im MPT gibt es nur 6,25mV Schritte
deswegen 925-6,25=918,75 --> Eingabe 918mV bei maxGFX im MPT


 
Zuletzt bearbeitet:
  • Gefällt mir
Reaktionen: Evgasüchtiger
ahh ok ...Danke...werde ich morgen mal testen. Habe vorhin eben noch ein Stündchen RDR2 gespielt....erste 10min erstmal noch an den Grafiksettings gefummelt ( war noch auf max wegen letztens Benchmarkversuche)
 

Anhänge

  • Screenshot 2024-05-14 000252.png
    Screenshot 2024-05-14 000252.png
    312,5 KB · Aufrufe: 79
  • rdr2.CSV
    rdr2.CSV
    2,4 MB · Aufrufe: 219
  • Screenshot 2024-05-14 001128.png
    Screenshot 2024-05-14 001128.png
    290,8 KB · Aufrufe: 76
Screenshot 2024-05-14 000252.png


ULV = UltraLowVoltage Modus auf dem Desktop = quasi 2D-Betrieb !!!

bitte
Nicht einfach beliebig im MPT rumdoktern, sondern fragen, wenn ein Tab/Bereich unklar ist.
 
Zuletzt bearbeitet:
Oh sehe gerade das ich im Treiber nicht auf 900mv gestellt habe.... mache immer 25mv weniger im Treiber als wie im MPT
 
  • Gefällt mir
Reaktionen: GerryB
Bei mir :

ULV vs TDV.png


auf dem Desktop fällts auf 0mV und sobald ich die Maus bewege geht ULV an mit 718mV
(das ULV-Offset hat evtl. nur ne größere Bedeutung wenn man tatsächlich den TDV-Tweak benutzt, der ist
jedoch default=OFF)
 
Zuletzt bearbeitet:
GerryB schrieb:
bitte
Nicht einfach beliebig im MPT rumdoktern, sondern fragen, wenn ein Tab/Bereich unklar ist
Mache ich auch nicht....war noch so wie von der Kalli ei gestellt....möchte meine Karte noch lange behalten 😉

Wenn ich im MPT nun 950mv eingestellt habe und im Treiber dann 900mv...das dann mein Offset von 50mv?! Richtig?
 
Ja,
aber warum gleich solche übertriiiiiieben große Veränderungen ?
probier erstmal MPT 950mV und Treiber 925-->922mV-->918mV

kleine Schritte und länger austesten
Selbst, wenn was im TS beim benchen funzt, muss es nicht in jedem Game stabil sein!
In Games nehme ich meist 3mV mehr im Treiber als im TS.
 
  • Gefällt mir
Reaktionen: Evgasüchtiger
Wollte ich doch auch gar nicht 😉 war nur ein Beispiel 👍 ich teste morgen abend eben deine Werte. Danke dir
Ergänzung ()

GerryB schrieb:
probier erstmal MPT 950mV und Treiber 925-->922mV-->918mV
925mv MPT und 900mv Treiber bei 2300mhz ist stabil....
Ergänzung ()

GerryB schrieb:
AMD-Overlay erstmal aus fürs Benchen im TS
Kostet es Leistung? Oder warum?
 
Zuletzt bearbeitet:
  • Gefällt mir
Reaktionen: GerryB
Ich versuche später dann erst 918mV MPT und 890mv Treiber
 
1715679325444.png


In manchen Games ist Overlay=ON ein mue anders als Overlay=OFF, habe da das Gefühl, das die GPU
leichter runtertakten kann.(in Hitman3 wars glaube so)
Ob ReLive als Log im Hintergrund auch mitläuft, who knows, im Zweifelsfall off.(nur für Schnappschüsse ON)
edit: das Mitloggen vom Adrenalin passiert anscheinend trotzdem, siehe Anhang3
So ein Bildchen vom Advisor würde für Games auch schon easy ne gute Info sein.

Ansonsten stört mich nur der Wust an unnützen Informationen von Deinem Overlay.
wichtig ist beim Spielen nur Fps und die GPU-Auslastung damit man evtl. Bottlenecks/CPU-Limit sieht
Watt "höre" ich ja, wenn der Lüfter zu sehr hochdreht


btw.
Habe mal geschaut wieviel eff.Volt mein Setting bei eff.2200MHz braucht.
Im PR gibts ne Stelle, wo der Boost auch mit wenig Watt so hoch geht.

DAS kann bei der 6950 natürlich ganz anders sein.

Addendum:
Bei mir beginnt das WE schon heute am Moni, ... meine Fresse, das Camping sieht schon Fotomäßig aus.
 

Anhänge

  • PR@2263MHz.jpg
    PR@2263MHz.jpg
    399,7 KB · Aufrufe: 72
  • Metrics =OFF.JPG
    Metrics =OFF.JPG
    43 KB · Aufrufe: 72
  • PR-Logging im Hintergrund.JPG
    PR-Logging im Hintergrund.JPG
    85,3 KB · Aufrufe: 73
  • Relaxing Simulator Demo_2024.05.14-16.06.jpg
    Relaxing Simulator Demo_2024.05.14-16.06.jpg
    1,2 MB · Aufrufe: 59
Zuletzt bearbeitet:
  • Gefällt mir
Reaktionen: Evgasüchtiger
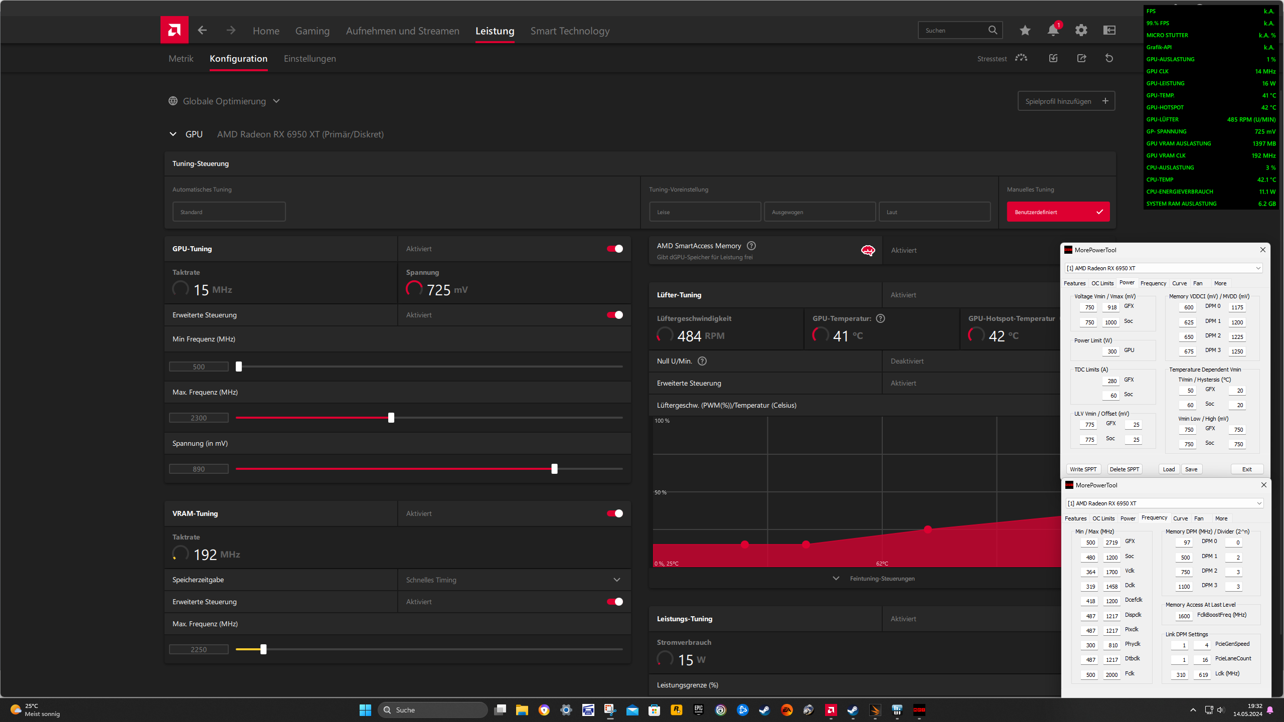
Hmmm...im ersten TS Test schon fehlgeschlagen.
 

Anhänge

  • Screenshot 2024-05-14 193258.png
    Screenshot 2024-05-14 193258.png
    363,4 KB · Aufrufe: 68
  • Screenshot 2024-05-14 193337.png
    Screenshot 2024-05-14 193337.png
    314,8 KB · Aufrufe: 72
  • test918.CSV
    test918.CSV
    232,5 KB · Aufrufe: 77
MPT 918mV mit Treiber 891 ... 894mV auch ?
wenn ja,
dann mit dem maxTakt etwas runter
2268MHz müssten ja für die angepeilten 2200MHz reichen
oder
Andersrum etwas mehr Volt im MPT
MPT 931mV mit Treiber 906mV, wenn stabil 905mV...904...903mV bei maxtakt 2300 (x)
901mV wäre u.U. schon zu weit runter

(x) kontrollier mal bitte spassenhalber, ob 2300MHz MPT 925mV Treiber 900mV
tatsächlich noch stabil läuft !!!
oder ob Das mal ausversehen ne Ausnahme für 1 Tag und 1 Run war?
 
Zuletzt bearbeitet:
Nun verstehe ich gar nichts mehr. Habe nun gerade die saven 925mpt und 900 Treiber im ts laufen lassen und auch Absturz. Dann TS nochmal gestartet und ein paar mal durch laufen lassen ....Ohne Probleme.....mmmh was war das? Lief ja in allen games safe...Nun wieder alles gut. Ich versuche nun mal das andere Setting nochmal...vielleicht nicht richtig geladen beim ersten mal...weil jetzt läufts....lasse nun noch mal das save Setting im ts durchlaufen mit Log
Ergänzung ()

GerryB schrieb:
MPT 918mV mit Treiber 891 ... 894mV auch ?
wenn ja,
dann mit dem maxTakt etwas runter
2268MHz müssten ja für die angepeilten 2200MHz reichen
oder
Andersrum etwas mehr Volt im MPT
MPT 931mV mit Treiber 906mV, wenn stabil 905mV...904...903mV bei maxtakt 2300 (x)
901mV wäre u.U. schon zu weit runter

(x) kontrollier mal bitte spassenhalber, ob 2300MHz MPT 925mV Treiber 900mV
tatsächlich noch stabil läuft !!!
oder ob Das mal ausversehen ne Ausnahme für 1 Tag und 1 Run war?
Lief in allen Benchmarks und in Avatar, gta5 , RDR2 hogwarts usw über Stunden stabil
Ergänzung ()

so nun läuft wieder alles.... Hier mal das stabile Setting mit Log.
21000P im TS wäre klasse
Ergänzung ()

890treiber stürzt er immer mittig im TS2 ab. Nun erstmal direkt 894 genommen...läuft gerade
Ergänzung ()

894Treiber lief nur paar Sekunden länger im TS2...dann fehlgeschlagen
 

Anhänge

  • save 920mpt.CSV
    save 920mpt.CSV
    259 KB · Aufrufe: 77
  • Screenshot 2024-05-14 205015.png
    Screenshot 2024-05-14 205015.png
    290,7 KB · Aufrufe: 72
  • Screenshot 2024-05-14 205129.png
    Screenshot 2024-05-14 205129.png
    318,6 KB · Aufrufe: 82
  • Screenshot 2024-05-14 205158.png
    Screenshot 2024-05-14 205158.png
    785,2 KB · Aufrufe: 68
Zuletzt bearbeitet:
Wenn ein Setting erst nach nem Crash und Neustart durchläuft, dann isses u.U. doch nicht richtig stabil!?

der maxTakt ist zu hoch, ... runter auf 2268 und dann langsam hoch hangeln
2273...2278

bei mir im TSE
brauch ich mit maxTakt 2300 schon MPT 931mV
sind dann eff. 901mV bei eff.2240MHz

Könnte mir vorstellen, das die eff.Volt bei der 6950 niedriger sind als bei meiner 6800 und dann
natürlich nicht reichen, ... 884mV lt. Deinem HWinfo ist schon arg knapp!
(im logfile sogar nur ca. 881mV im GT2)
GT2.JPG


Schnellschuss siehe Anhang, ... evtl. geht noch ein mue mehr maxTakt
 

Anhänge

  • TSE2300-931.jpg
    TSE2300-931.jpg
    446,6 KB · Aufrufe: 64
Zuletzt bearbeitet:
  • Gefällt mir
Reaktionen: Evgasüchtiger
so wieder auf 925mpt gegangen...läuft wieder...

https://www.3dmark.com/3dm/111558207?
Ergänzung ()

Habe mir jetzt vorgenommen das ich nun min 2100p im TS haben möchte und dieses als 24/7 setting nehme.. denke stelle 950MPT ein und schaue wie hoch ich den Takt bekomme?!
 
Das Ergebnis@link ist "verborgen", nicht öffentlich einsehbar.

btw.
Wenn 240W in GT2 reichen, dann solltest Du ernsthaft mal über MPT 220W nachdenken!
statt nach Highscores zu gieren, die eeh nicht 24/7 tauglich sind
und
evtl. den Vramtakt mal ein mue ausloten
DPM3 1166 = automatisch Vram 2332, ... aber vorher den SOC-Takt und fclk auf safe stellen!
6950.JPG

k.A. welche Volts Du dafür brauchst
Wenn der Vram aussteigt gibts nen heftigen Blackscreen, der nen PC-neustart braucht.
 
Zuletzt bearbeitet:

Anhänge

  • Screenshot 2024-05-14 223054.png
    Screenshot 2024-05-14 223054.png
    954,8 KB · Aufrufe: 64
  • Screenshot 2024-05-14 223155.png
    Screenshot 2024-05-14 223155.png
    372,5 KB · Aufrufe: 74
  • Screenshot 2024-05-14 223843.png
    Screenshot 2024-05-14 223843.png
    768,1 KB · Aufrufe: 71
Zuletzt bearbeitet:
  • Gefällt mir
Reaktionen: GerryB
Schau mal in Post#6458:

ein mue weniger bei SOC+fclk aber deutlich mehr Vramtakt per DPM3 probieren

Unbenannt.JPG

die Volts beim Vram sicherheitshalber ein mue anheben, damits mit
Vramtakt 2250-->2332 klappt
 
Zuletzt bearbeitet:
Sapphire Forum
Zurück
Oben