Sammelthread Big Navi RX 6700XT/6800(XT)/6900XT Overclocking/Undervolting

ne 3x versucht. Ist nur TS der sich dann beendet und auf rot springt( Fehlermeldung nicht drauf geachtet)

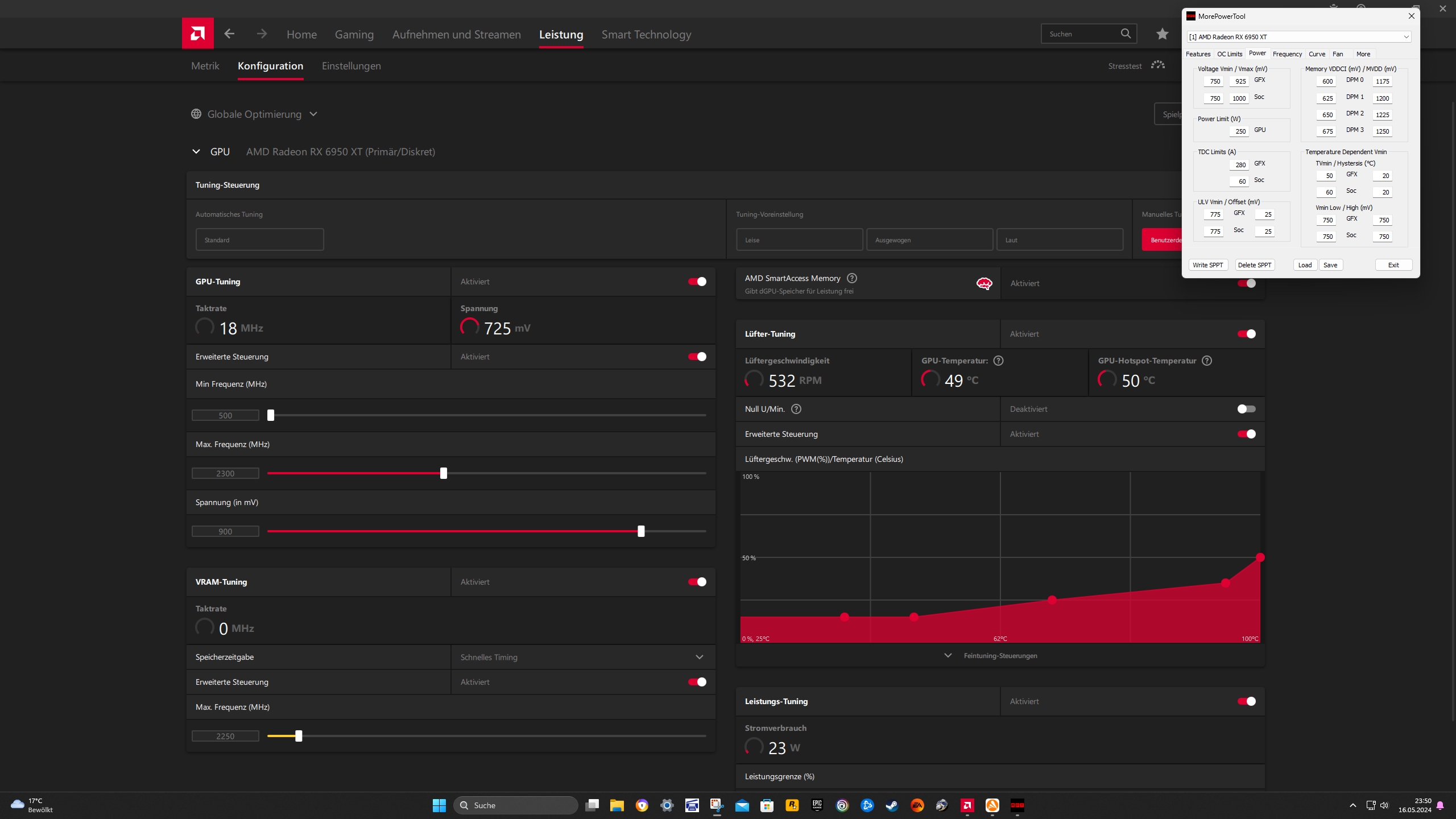
Ich habe mal gegengetestet mit meinen alten Settings nur im MPT DPM0 bis 3 um 25mv erhöht und im Treiber den RAM auf 2330mhz gestellt. Lief so durch. Nur fehlen immer noch Punkte , als ohne VRAM OC


Was ist der Vorteil wenn man deine Methode benutzt , als die mit im Treiber den VRAM zu Ocen?
 

Anhänge

  • Screenshot 2024-05-15 190230.png
    Screenshot 2024-05-15 190230.png
    336,1 KB · Aufrufe: 80
  • Screenshot 2024-05-15 190130.png
    Screenshot 2024-05-15 190130.png
    782,1 KB · Aufrufe: 73
den Vram über DPM3 zu OCen war eher dafür gedacht, damit man den Vram evtl. 6mV niedriger einstellen kann

Wenn Dein Setting so durchläuft ist es sogar besser !!!
erstaunlich guter SOC, ... die 1200MHz bei 1000mV und fclk 2000 schafft nicht Jeder

mehr Points gibts nur mit mehr Volt
Wieviel Watt liegen maximal an?
Diesen Wert könnte man mal im MPT einstellen und nicht die Fantasie-300W.
Und dann MPT 956mV Treiber 931mV einstellen, ... sollte dann ein Boostsetting sein,
was teilweise kurz am Anfang von GT2 im Powerlimit hängt.
 
Zuletzt bearbeitet:
  • Gefällt mir
Reaktionen: Evgasüchtiger
Ich hatte mit gpu 2350mhz und vram 2250mhz im Treiber dann im TS 21200 Punkte. Nun mit GPU 2350mhz und vram 2330mhz im Treiber und Spannung im MPT erhöht nun 21080 Punkte....
 
Wenn sich Dein Vram mit 2250MHz wohler fühlt, dann bleib dabei und setzt die Volt beim Vram wieder runter.
evtl. dadurch kühler/fehlerfreier.
 
hier mit eingestellten 2300mhz vram
Ergänzung ()

und das selbe ohne FT 1....macht ca 100 Punkte aus. War beides mit 2300mhz Vram takt Im Treiber
 

Anhänge

  • Screenshot 2024-05-15 195111.png
    Screenshot 2024-05-15 195111.png
    374,9 KB · Aufrufe: 66
  • Screenshot 2024-05-15 203343.png
    Screenshot 2024-05-15 203343.png
    844,5 KB · Aufrufe: 63
Zuletzt bearbeitet:
  • Gefällt mir
Reaktionen: GerryB
so bin erstmal auf meinen alten settings zurück die stabil waren. Teste noch ein bisl RDR2 weil dieses Game oft Mucken macht. Wenn es gut läuft , dann gehe ich noch auf 1275mv DPM3 und teste dann wie hoch ich denn Vram damit stabil bekomme. Die glatten 21000P im TS wäre mit dieser Spannung Klasse.

hier noch ein paar MPT Einstellungen.... Eventuell haste ja noch Tipps ein Mue mehr Leistung oder Spannung zu bekommen.

Wie stelle ich Chill richtig ein? Habe noch nie FPS Limits benutzt . Mit 70 sollten es schon sein
 

Anhänge

  • Screenshot 2024-05-15 210344.png
    Screenshot 2024-05-15 210344.png
    432,2 KB · Aufrufe: 73
  • Screenshot 2024-05-15 210502.png
    Screenshot 2024-05-15 210502.png
    960,5 KB · Aufrufe: 73
min Chill = max Chill = 70fps
Unbenannt.JPG


Du brauchst ein Boost-Setting, sprich 270W mit meeeehr Volt.
Dein flat Takt ist einfach unproduktiv !!!

Screenshot 2024-05-15 190230.png


Wenn das Setting mit Vram 2300MHz so gut war, dann bei Vram+SOC+fclk so bleiben!
nur
am GPU-Takt drehen, ... das geht i.d.R. auch ohne sinnlos viel Watt.
 
Zuletzt bearbeitet:
  • Gefällt mir
Reaktionen: Evgasüchtiger
GerryB schrieb:
sounds like, fclk 1983@1018mV as next try, or 1975@1012mV, or 1956@1006mV
Is there a way to quickly check Fclk stability, or do I just have to run TimeSpy each time I try a new configuration and wait to see if a black screen appears or not?

GerryB schrieb:
the other way, fclk > soc x2, means fclk1975@1012mV with soc 983MHz
may be, the lower soc clock helps also to reduce the soc volt, ...1012-->1006mV?
I'm probably only going to try this configuration since it seems most efficient to me. I didn't realize 1900Fclk at 975mv was even stable; I just wanted to know if I could somehow squeeze 1920Fclk at the same voltage.
 
cra3khead schrieb:
I'm probably only going to try this configuration since it seems most efficient to me. I didn't realize 1900Fclk at 975mv was even stable; I just wanted to know if I could somehow squeeze 1920Fclk at the same voltage.
this would be nice, please show a TS-Score(x) before and after
before SOC 1000MHz + fclk 1900
after SOC 983MHz + fclk 1920

if the SOC-Volts depends way more then that, at the SOC clock, ... may be, then:
is fclk 1933 also possible with SOC clock 875MHz (2x 875= 1950 is enough up to fclk 1941MHz)

(x) or PR would be also fine
 
Zuletzt bearbeitet:
  • Gefällt mir
Reaktionen: cra3khead
GerryB schrieb:
min Chill = max Chill = 70fps
Anhang anzeigen 1483749

Du brauchst ein Boost-Setting, sprich 270W mit meeeehr Volt.
Dein flat Takt ist einfach unproduktiv !!!

Anhang anzeigen 1483753

Wenn das Setting mit Vram 2300MHz so gut war, dann bei Vram+SOC+fclk so bleiben!
nur
am GPU-Takt drehen, ... das geht i.d.R. auch ohne sinnlos viel Watt.
Danke dir. Teste ich morgen eben aus.
Ergänzung ()

so habe mal mit mein 925mv MPT Setting 2,5 Stunden RDR2 gezockt....Ohne Probleme. Nur eindeutig zu warm heute im Büro oben :freak:
 

Anhänge

  • Screenshot 2024-05-15 232318.png
    Screenshot 2024-05-15 232318.png
    344,4 KB · Aufrufe: 65
  • Screenshot 2024-05-15 233343.png
    Screenshot 2024-05-15 233343.png
    292,6 KB · Aufrufe: 61
  • Screenshot (307).png
    Screenshot (307).png
    6,3 MB · Aufrufe: 74
  • Screenshot (306).png
    Screenshot (306).png
    7,3 MB · Aufrufe: 66
  • Screenshot (305).png
    Screenshot (305).png
    7,1 MB · Aufrufe: 70
  • Screenshot (304).png
    Screenshot (304).png
    7,6 MB · Aufrufe: 68
  • Screenshot (303).png
    Screenshot (303).png
    7 MB · Aufrufe: 71
  • 925MPT.CSV
    925MPT.CSV
    7,1 MB · Aufrufe: 71
GerryB schrieb:
this would be nice, please show a TS-Score(x) before and after
before SOC 1000MHz + fclk 1900
after SOC 983MHz + fclk 1920
983/1920 crashed 35 seconds into GT2. I think my card is maxed out then. The only option is to reduce the core voltage and Fmax to have it under a 250-watt power limit, as you suggested. I hoped to keep it at 2500 MHz effective, but the card is too hot now in the summer.
 
  • Gefällt mir
Reaktionen: GerryB
cra3khead schrieb:
983/1920 crashed 35 seconds into GT2. I think my card is maxed out then.
may be, the step was to big
try fclk 1908...1916 with soc 966MHz

Where is 35s in GT2, is this the first satellite?
Then lower the max GFX-Clock per 5MHz
 
Zuletzt bearbeitet:
  • Gefällt mir
Reaktionen: Evgasüchtiger
Bin gerade im Game RDR2 mit Chill 70. Bei normalen Bewegungen und usw immer genau 70fps.... wenn ich nun schnell mit meinem Pferd reite, dann gehen die FPS trotzdem hoch bis auf 100..... Normal?
 
Hier mit Chill 70. Leider ja ab und an bei schnellen Stellen gingen die FPS Trotzdem hoch :confused_alt:
Ergänzung ()

Habt ihr den neuen Treiber schon ausprobiert?
 

Anhänge

  • Screenshot (308).png
    Screenshot (308).png
    6,1 MB · Aufrufe: 73
  • Screenshot (309).png
    Screenshot (309).png
    7,5 MB · Aufrufe: 72
  • Screenshot (310).png
    Screenshot (310).png
    7,1 MB · Aufrufe: 66
  • Screenshot (311).png
    Screenshot (311).png
    7,4 MB · Aufrufe: 69
  • Screenshot (312).png
    Screenshot (312).png
    6,3 MB · Aufrufe: 71
  • Screenshot (313).png
    Screenshot (313).png
    5,5 MB · Aufrufe: 71
  • Screenshot (314).png
    Screenshot (314).png
    5,4 MB · Aufrufe: 72
  • Screenshot 2024-05-16 234921.png
    Screenshot 2024-05-16 234921.png
    289,5 KB · Aufrufe: 73
  • Screenshot 2024-05-16 235059.png
    Screenshot 2024-05-16 235059.png
    297,1 KB · Aufrufe: 68
  • chill.CSV
    chill.CSV
    5,9 MB · Aufrufe: 60
Jeden Treiber auszuprobieren. würde ich nur empfehlen, wenn mans unbedingt für Game XYZ braucht.
 
  • Gefällt mir
Reaktionen: Evgasüchtiger
So mache ich das auch immer. Wäre nur interessant.....
 
GerryB schrieb:
may be, the step was to big
try fclk 1908...1916 with soc 966MHz
I think my soc voltage is strictly Fclk dependent; no matter which configuration beyond 1900 Fclk, it will crash in TimeSpy, but they all pass Superposition.
 
cra3khead schrieb:
I think my soc voltage is strictly Fclk dependent ... beyond 1900 Fclk, it will crash
No worries,
24/7 in Games that`s enough.

with fclk 1895MHz try SOC clock 950MHz (may be, you find 6mV less in this way, = soc 968mV)
I like to set the fclk a little bit <SOC x2.

or
fclk 1875 with soc 941 MHz
 
Zuletzt bearbeitet:
Sapphire Forum
Zurück
Oben