Sammelthread Big Navi RX 6700XT/6800(XT)/6900XT Overclocking/Undervolting

Moin OC Gemeinde

Ich suche derzeit nach Optionen zur Optimierung um noch ein paar Punkte im Time Spy rauß zu holen. Es geht hier explizit NICHT um daily OC sondern um die Punkte/highscore Jagt für die bestenliste.

Zum Setup

Verwendet wird

AMD Rx 6900 XT Referenz , Liquid Metal , Alphacool Acryl Block
Intel i5 13600k @ 5,4 Ghz all core , Kryos next wasserblock
2x 16 Gb DDR 5 5600/cl 36
2x Alphacool 360mm HPE Radiator
1x Mo-ra 420
Ultitube D5 Next

Zielsetzung für mich persönlich wäre das erreichen von +26.000 punkten im Timespy

Nun zu den einzelnen Fragen

1) Welches Optimierung potenzial gibts über windows ? gibts irgenteine "vanilla" windows variante die man einfach von einen stick booten kann oder so? etwas wo möglichst wenig im hintergrund läuft und mit reduzierter grafischer oberfläche?

2) welchen AMD treiber würdet ihr persönlich für das benchen empfehlen?

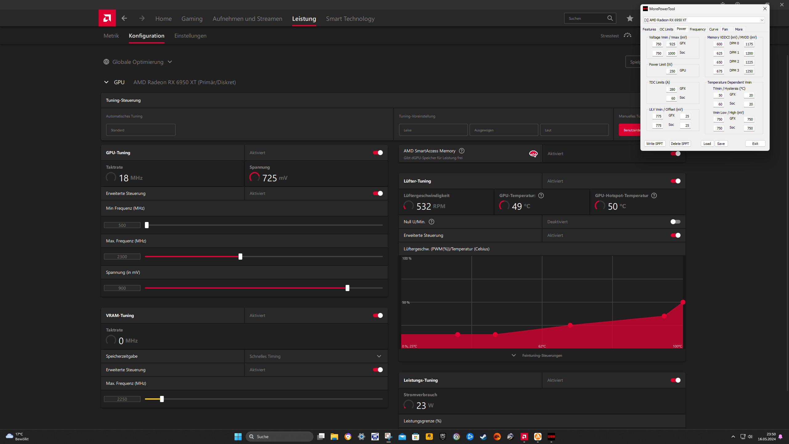
3) das fein tuning vom Vram habe ich noch immer das gefühl das das nicht 100% ideal läuft , welche einstellungen nutzt ihr hier im more power tool , bzw habt ihr da tipps?

4) tipps zu den einstellungen im more power tool

Aktueller stand : 25.156 Punkte
voltage lag hier 1,25 core/ 1,200 soc an
temps sind noch io und sollten noch nicht limitieren

danke
 

Anhänge

  • Screenshot_694.png
    Screenshot_694.png
    1,1 MB · Aufrufe: 93
  • Screenshot_695.png
    Screenshot_695.png
    1,1 MB · Aufrufe: 79
  • Screenshot_696.png
    Screenshot_696.png
    51,2 KB · Aufrufe: 85
  • Screenshot_697.png
    Screenshot_697.png
    88,2 KB · Aufrufe: 83
  • Screenshot_698.png
    Screenshot_698.png
    80,5 KB · Aufrufe: 90
  • Screenshot_699.png
    Screenshot_699.png
    118,9 KB · Aufrufe: 88
gabbercopter schrieb:
Ich glaube, hier sind wenig User in Deinem Liquid-Watt Segment unterwegs.(mit TDV-Tweak)

Warum fragst Du nicht im Luxx-Sammelthread?
https://www.hardwareluxx.de/community/threads/offizieller-amd-rx6700-rx-6700xt-6750xt-x6800-6800xt-6900xt-6950xt-overclocking-und-modding-thread-wakü-lukü-ln2.1282285/page-942#post-30388105
Dort hast Du doch als Kaptnkek schon in die Liste eintragen lassen?
Wenn Du sehen willst, wie die Settings >25k aussehen, brauchst Du ja nur im Listenthread mal 2 andere User anschauen.
https://www.hardwareluxx.de/communi...e-spy-rangliste.1294520/page-50#post-28791950
https://www.hardwareluxx.de/communi...e-spy-rangliste.1294520/page-52#post-28801373
26k-Score dürfte nicht so einfach sein, .. wie man sieht.(x)
(SOC -Volt für 1 Run hoch und mehr fclk+soc-Takt, ... vramtakt muss eeh 2150<50°C sein)


(x) eigentlich sollte man die Watt sogar >700 und PL+15 setzen, damits in GT2 keine Dellen beim Takt gibt
Ist natürlich nur Nachts mit kühlen Temps auf dem Balkon zu schaffen.
 

Anhänge

  • 6900JwH.png
    6900JwH.png
    257,2 KB · Aufrufe: 80
  • 6900haenger.png
    6900haenger.png
    326,5 KB · Aufrufe: 75
Zuletzt bearbeitet:
  • Gefällt mir
Reaktionen: Verak Drezzt
GerryB schrieb:
Ich glaube, hier sind wenig User in Deinem Liquid-Watt Segment unterwegs.
Warum fragst Du nicht im Luxx-Sammelthread?
https://www.hardwareluxx.de/community/threads/offizieller-amd-rx6700-rx-6700xt-6750xt-x6800-6800xt-6900xt-6950xt-overclocking-und-modding-thread-wakü-lukü-ln2.1282285/page-942#post-30388105
Dort hast Du doch als Kaptnkek schon in die Liste eintragen lassen?
Wenn Du sehen willst, wie die Settings >25k aussehen, brauchst Du ja nur im Listenthread mal 2 andere User anschauen.
https://www.hardwareluxx.de/communi...e-spy-rangliste.1294520/page-50#post-28791950
https://www.hardwareluxx.de/communi...e-spy-rangliste.1294520/page-52#post-28801373
26k-Score dürfte nicht so einfach sein, .. wie man sieht.(x)
(SOC -Volt für 1 Run hoch und mehr fclk, ... vramtakt muss eeh 2150<50°C sein)


(x) eigentlich sollte man die Watt sogar >700 setzen, damits in GT2 keine Dellen beim Takt gibt
Ist natürlich nur Nachts mit kühlen Temps auf dem Balkon zu schaffen.
Hier gefragt habe ich einfach Mal so um zu sehen was hier von vielleicht anderen Leuten so Rum kommt XD ich checke die vorgeschlagenen Werte Mal. Mein vram ist Recht zickig ab 2114 aufwärts mache ich negative FPS Werte. Weiss nicht genau ob ich da noch was optimieren kann . Es gibt wohl manuelle wege den RAM takt und voltages an zu passen aber in den Thema bin ich noch so null drin
 
gabbercopter schrieb:
Mein vram ist Recht zickig ab 2114 aufwärts mache ich negative FPS Werte.
Da hilft nur Kühlung.(ist natürlich wg. Deinen seeehr hohen Vram-Volt 900/1400 nicht einfach)
(weniger Volt beim Vram gehen wohl nicht?, .... tausche Temp gegen Volt)

Das ist zwar nicht optimal, aber vllt. hilft DPM3 1075...1071MHz auf weniger Volt beim Vram zu kommen.
--> dann kühler = weniger Fehlerkorrektur
700/1300 reichen normalerweise dicke, dann schrittweise runter 700/1287 ... 693/1275 (x)
Screenshot_699.png


Die Highscores wurden deswegen im Winter auf dem Balkon erzielt.
Das ganze PCB muss mit etwas Vorlauf schon seeehr runtergekühlt sein, damit der Vram<50°C bleibt.
Kannst Du die Pumpe+Lü. hochdrehen?

(x) habs schon lange nicht mehr probiert, ... evtl. sieht man im MrH Memory-test schon, was gut passt
BICUBIC nicht laufen lassen !!!, das zieht extrem viel W+V+A und kann Grakas leicht zerstören.
https://www.hardwareluxx.de/communi...intel-mrh-opencl-benchmark-rangliste.1302003/


Ist bei mir evtl. noch ne ältere Version, aber da kann ich besser vgl. zu dem alten Wert.
Derzeit klappts manchmal im PR mit Vram 2070MHz, das man ganz genau die eff.2058MHz einhält.
--> sieht im MrH so aus, siehe Anhang
 

Anhänge

  • MrH@2070.JPG
    MrH@2070.JPG
    88,1 KB · Aufrufe: 79
  • PRcore101.jpg
    PRcore101.jpg
    462,3 KB · Aufrufe: 77
Zuletzt bearbeitet:
  • Gefällt mir
Reaktionen: gabbercopter
Ich habe gestern abend noch mit meinem Vram rumgefummelt. Auf 1275mv und 10mhz Schritte von 2300mhz bis 2275mhz mit meinem 925mV MPT Profil getestet. Die Punktzahl war meistens genau gleich im TS und manchmal sogar langsamer als mit 1250mv und 2250mhz Vram. Auch die min voltage für den Vram hatte ich zuletzt mit erhöht. Ohne Erfolg. Also muss es auch mit der insgesamt niedrigen Spannung zutun haben. Wenn ich nun einfach den Gpu clock von 2300 auf 2320mhz stelle dann komme ich im Ts von ~20850 Punkte auf ~21000 Punkte und im PR von 10950~ auf ~11050 Punkte. 2330mhz war nicht mehr stabil im TS
 
  • Gefällt mir
Reaktionen: Verak Drezzt und GerryB
Evgasüchtiger schrieb:
Ich habe gestern abend noch... mit meinem 925mV MPT Profil getestet. Die Punktzahl war meistens genau gleich im TS und manchmal sogar langsamer als mit 1250mv und 2250mhz Vram.
Wieviel Watt lagen denn in HWinfo maximal an?
und
Was passiert, wenn Du einfach 10...15...20W weniger einstellst?
Das wäre dann ein Boost-Setting.(=24/7 kühler)
 
  • Gefällt mir
Reaktionen: Evgasüchtiger
Hatte ohne HWINFO gebencht... weniger Vram Spannung meinste?
 
Watt runter

z.Bsp. hast Du im HWinfo dann max 260W (?) verbraucht beim 925mV-Setting
und sollst mal im MPT dann 250...245..240W schrittweise einstellen, um den Sweetspot zu finden (x)

Sowas sollte weniger Points kosten als man denkt.

(x) Sweetspot = Points/Watt = Effizienz
praktisch brauchst Du in Games eeh mit 70fps-Limit nicht soviel W

Bei Deinem Vram, könnte es höchstens sein, das statt 681/1262 noch 675/1256 ... 675/1250 , ...
(668/1250 ... 662/1250 ... 656/1250 ... 650/1250) funzt
() sind schon eher wassergekühlte Volts
 
Zuletzt bearbeitet:
  • Gefällt mir
Reaktionen: Evgasüchtiger
Hatte ich doch schon ein paar mal gepostet .😉 250w

Ich glaube im Peak 240w.....im zweiten TS .
 

Anhänge

  • Screenshot 2024-05-16 235059.png
    Screenshot 2024-05-16 235059.png
    297,1 KB · Aufrufe: 75
dann mal probieren, wie es mit PL= -5% vs PL= -10% im Treiberpaneel läuft
(Unten Rechts der Regler Leistungsgrenze)

brauchste nichtmal im MPT umstellen
 
  • Gefällt mir
Reaktionen: Evgasüchtiger
Ich weiß doch was du meinst mit PL Minus😉
 
GokuSS4 schrieb:
lässt sich da noch was optimieren?
Vram OCen ?
Vllt. schaffste mit den niedrigen Volt auch 2068...2066MHz.

MCT
1090mV --> 1062 ... 1056 ... 1050mV schrittweise testen
normalerweise gehen bei vielen 6800xt ca. 100mV Differenz zw. MPT-Volt und MCT-Volt
MPT =1150mV
MCT =1050mV
 
Ich glaub die SOC Spannung von 975mv ist ja schon sehr wenig oder?
 
Warum?
Jeder Chip ist ein mue anders, seiner u.U. besonders gut.(kann halt 40MHz mehr beim fclk als cra3khead)
(auch wg. der 150W = kühler, evtl. leichter stabil zu bekommen)
 
Zuletzt bearbeitet:
GerryB schrieb:
with fclk 1895MHz try SOC clock 950MHz (may be, you find 6mV less in this way, = soc 968mV)
I like to set the fclk a little bit <SOC x2.
What's the point in lowering the Socclk if I can't get the Soc voltage to be lower? Will it draw less power despite being at the same voltage? Even then, I don't think it would be worth the hassle to see if it's stable if I can't get a higher Fclk out of it.

As for core voltage/Fmax, I know the following four configurations are stable: 1025mv/2500Mhz (2440 effective), 1050mv/2565Mhz (2490), 1075mv/2625Mhz (2560), and 1093mv/2660Mhz (2600) Which of those would be the most optimal voltage to frequency, in your opinion? I know you suggested 975mv at 2460 (2400), but I don't like the idea of having such a low clock speed. It makes me feel like I'm not utilizing the potential of my card.
 
cra3khead schrieb:
What's the point in lowering the Socclk if I can't get the Soc voltage to be lower? Will it draw less power despite being at the same voltage? Even then, I don't think it would be worth the hassle to see if it's stable if I can't get a higher Fclk out of it.
the point is 24/7 use, ... maxed highscore is total uninteristing@air (x)

Why more soc clock as requiered?

This would be a try worth, then 6mV less would be not bad.
with fclk 1895MHz try SOC clock 950MHz (may be, you find 6mV less in this way, = soc 968mV)
I like to set the fclk a little bit <SOC x2.

(x) Whats important = Score@Watt-Limit
thats the only value, thats countable
try to achieve a good 250W result
 
Zuletzt bearbeitet:
@GokuSS4 nur 150W ? da hättest dir auch eine 6800 non XT holen können, wie sehen deine Treiberwerte aus -6% PL, 2000MHz Chip und 2150MHz Speichertakt, bei wieviel Spannung ?
 
No,
die 6800xt ist mit 150W schon gut unterwegs.
(sollte für WQHD@Raster dicke reichen, ... mit RT kann man ja immer noch PL+15 zuschalten)

Da bekommt man ne 6800nonXT nur mit meeehr W hin.
Insofern ist ne preiswert erstandene 6800XT ihr Geld wert.
(durch die weniger W kühler und leiser als ne nonXT)
 
Zuletzt bearbeitet:
  • Gefällt mir
Reaktionen: Verak Drezzt
Is there any point to disabling any of the Deep Sleep features for 24/7 use, such as the DS_GFXClk, DS_Fclk, and DS_Lclk?
 
Sapphire Forum
Zurück
Oben