Dashboard von Systemüberwachung auf Tablet anzeigen

Norbert_Focus

Lieutenant
Registriert
Okt. 2005
Beiträge
534
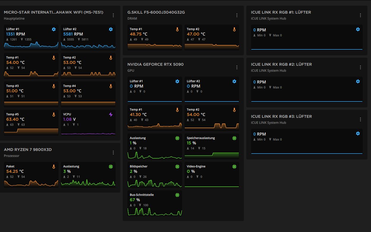
Gibt es eine App mit der ich ein Dashboard, wie das auf dem Bild z.B. von Corsair iCue, auf meinem Tablet in Echtzeit anzeigen lassen kann während ich auf dem Computer wo die Daten erfasst werden spiele?

Wichtig wäre mir dabei dass wie zu sehen ein grafischer Verlauf sichtbar ist.
Ich nutze auch CPUID HW Monitor, aber den kann man ja nur im Hintergrund (verdecktes Fenster) laufen lassen und dann sieht man halt nach der halben Stunde zocken, da war mal 95° am Prozessor, was ja nur ne Spitze gewesen sein wird.



Zwischenablage_08-08-2025_01.jpg
 
Normalerweise muss man nicht die Werte eines PC überprüfen. Warum muss das gemacht werden?
Welches Tablet hast du den überhaupt?
 
  • Gefällt mir
Reaktionen: tollertyp und iSight2TheBlind
Fujiyama schrieb:
Normalerweise muss man nicht die Werte eines PC überprüfen. Warum muss das gemacht werden?
Welches Tablet hast du den überhaupt?
Warum sollte ich nicht meine Temperaturen prüfen, dafür gibt es doch die ganzen Tools.
Ebenso wichtig zum anpassen von Lüfterkurven.

Ich hab ein Galaxy Tab S9 Ultra, also Android.


iSight2TheBlind schrieb:
Man kann Tablets auch mit diversen Apps als zusätzlichen Monitor für einen PC nutzen, dann schiebst du einfach das Auswertungsprogramm deiner Wahl auf diesen „Monitor“.
Muss ich mal schauen sowas zu finden.
 
Warum für sowas nicht einen kleinen Monitor(8"-15") nach Wunsch extra dazu, dürfte bei deiner Hardware finanziell locker drin sein...
 
  • Gefällt mir
Reaktionen: CPUinside, iSight2TheBlind und F4T4L1TYftw
Man kann am Anfang mal ein Lasttest machen und schauen wie die Temperaturen sind, danach ist es doch völlig überflüssig, die Temperatur wird in der Regel nicht Wärmer. Ist doch Blödsinn das Hinterher noch zu kontrollieren. Die Tools werden verwendet um das einmal am Anfang zu machen oder dann wenn der Verdacht besteht es könnte Probleme mit der Temperatur zu geben.
Die Lüfter kann man am Anfang auch im gleichen Atemzug anpassen.
 
  • Gefällt mir
Reaktionen: areiland und tollertyp
Norbert_Focus schrieb:
Warum sollte ich nicht meine Temperaturen prüfen, dafür gibt es doch die ganzen Tools.
Ja, man muss jedes Tool nutzen, das es gibt.

Ein Galaxy Tab S9 Ultra dafür? Das wäre mir zu schade...
Sehe das genauso wie Fujiyama.
 
Wäre ja toll wenn man sich auf die Frage konzentriert und nicht seine Meinung dazu abgibt ob es nötig ist oder nicht.
Ich wills auch nicht dauerhaft nutzen aber die Möglichkeit haben es zu tun.

Das Tab habe ich nicht extra dafür gekauft, das habe ich halt schon länger ;-)
 
  • Gefällt mir
Reaktionen: Piak
Wenn du keinen Widerspruch für Ideen haben willst, solltest du eine KI nehmen. Wirkliche Gründe, warum du es in Echtzeit sehen musst, hast du irgendwie nicht genannt. Ja, wenn du nur den Maximum-Wert anschaust, dann kann es nur eine Spitze gewesen sein. Es soll aber auch möglich sein, Temperaturverläufe zu protokollieren. Was sogar der Echtzeitanzeige auf einem zweiten Monitor überlegen wäre, weil man da ja auch noch draufschauen muss und die Sachen ja verpasst haben könnte...

Ansonsten: Wenn es dir wichtig ist, kauf dir einen kleinen Monitor, wie es vorgeschlagen wurde.
 
Du könntet auch einfach die logfiles auslesen, das kann man sogar grafisch in wegen Schritten umwandeln.

Was hast du für Lösungen bisher gefunden und probiert?
Zweiter kleiner Monitor geht sich nicht?
 
tollertyp schrieb:
Wenn du keinen Widerspruch für Ideen haben willst, solltest du eine KI nehmen. Wirkliche Gründe, warum du es in Echtzeit sehen musst, hast du irgendwie nicht genannt.
KI, ja soweit sind wir schon lol
Warum sollte ich "wirkliche Gründe" nennen müssen?
Einfach Frage beantworten oder still sein, oder sammelt man so 17k Beiträge in 5 Jahren?
Indem man überall ungefragt seinen Senf dazu gibt?



Fujiyama schrieb:
Du könntet auch einfach die logfiles auslesen, das kann man sogar grafisch in wegen Schritten umwandeln.

Was hast du für Lösungen bisher gefunden und probiert?
Zweiter kleiner Monitor geht sich nicht?
Wie gesagt, das iCue Dashboard, siehe Foto, habe ich und CPUID Hardwaremonitor.
Zweiter kleiner Monitor habe ich ja, ein Tab, und ich suchte eine App mit der man ein Dashboard spiegeln kann.
 
Ich hatte das mal mit AIDA64 RemoteSensor umgesetzt. Leider ist meine Extreme Lizenz abgelaufen.

Du kannst auswählen was angezeigt werden soll und via PC-IP:Port auf deinen Tablet anzeigen lassen. Der Standard Browser reicht.
 
bin/bash schrieb:
Ich hatte das mal mit AIDA64 RemoteSensor umgesetzt.
Das Programm liest sich interessant.
Man könnte also vom Tab oder einem anderen PC dann die Werte auslesen.
 
Richtig, die Elemente lassen sich so wie bei Sensorpanel (Beispiele auf Google Bilder) einrichten und dann auf einem externen Gerät via Browser darstellen. Dazu reicht die IP und PORT der Rechner wo RemoteSensor als Server läuft.
 
  • Gefällt mir
Reaktionen: Norbert_Focus
ich stimme auch für nen 2. bildschirm, damit ist mehr anzufangen.

lüfterkurven zwischen idle und synthetischer vollast auf für dich erträgliche werte einstellen und gut ist.
nachdem der reiz des neuen vorbei ist jucken dich die temperaturen etc nur noch alle paar monate...oder wenn es laut wird weil es sommer ist.
 
  • Gefällt mir
Reaktionen: Norbert_Focus
Norbert_Focus schrieb:
Indem man überall ungefragt seinen Senf dazu gibt?
Definiere "ungefragt". Du stellst Fragen in einem öffentlichen Forum...
Vielleicht verwechselst du es mit "die Antwort gefällt mir nicht".

und mit Gründe meine ich "Nachvollziehbarkeit für dein Anliegen". Du schreibst das: "Ich nutze auch CPUID HW Monitor, aber den kann man ja nur im Hintergrund (verdecktes Fenster) laufen lassen und dann sieht man halt nach der halben Stunde zocken, da war mal 95° am Prozessor, was ja nur ne Spitze gewesen sein wird."
Ich verstehe nicht so ganz, inwiefern da ein Monitor hilft, auf den man vielleicht mal schaut wenn man eine halbe Stunde zockt, aber hey, das kann ja in dem Moment auch nur eine Spitze sein, wenn man drauf schaut...

Und dass ein Monitor deutlich besser geeignet sein dürfte dafür, das schrieb ich ja auch im Grunde schon. Aber dann muss man sich aber auch auf alle Multi-Monitor-Konsequenzen einstellen.

Das Übertragen der Sensorwerte klingt charmant, am schönsten wäre es, solche Tools würden einfach einen HTTP-Server haben und die Sachen dann im Netzwerk als Internetseiten bereitstellen können.
 
Zuletzt bearbeitet:
  • Gefällt mir
Reaktionen: Norbert_Focus
tollertyp schrieb:
Definiere "ungefragt". Du stellst Fragen in einem öffentlichen Forum...
Vielleicht verwechselst du es mit "die Antwort gefällt mir nicht".
Eigentlich wollt ich nicht weiter diskutieren.

Die Frage war, "wie kann ich das und das machen" und die Antwort ist "warum willst du das und das machen, es ist nicht nötig"
Thema verfehlt, klar die Antwort gefällt mir nicht da sie keine Antwort auf die Frage ist sondern eine Meinung zur Notwendigkeit, nach der nicht gefragt war, also das ist "ungefragt".

Aber normal im Internet, kenne ich nicht anders aus Facebook und Co.
So sind se halt die Leute, ich vielleicht auch manchmal, aber nicht bei so Pillepalle Themen.



Also bitte ✌️



Nach deinem Edit:
Siehste geht doch :D
Peace :daumen::schluck:
 
Zuletzt bearbeitet:
  • Gefällt mir
Reaktionen: tollertyp
Zurück
Oben