Grafana Netzbezug berechnen

ridde

Ensign
Registriert
Sep. 2022
Beiträge
133
Guten Tag,

ich habe mir mit einer Raspberry und Shellys ein Grafanaboard erstellt. Die Daten werden über MQTT eingesammelt, gehen ins NodeRed, dann in die influxDatenbank und werden dann in Grafana visualisiert.

Jetzt habe ich aber leider nicht die möglichkeit meinen Shelly EM3 direkt im Zählerschrank unterzubringen. Kein Platz, kein Wlanempfang, der Zähler hat auch keine IR schnittstelle um auf andere Auslesemöglichkeiten umzusteigen.

Somit trackt der Shelly EM3 nur den verbrauch in meiner Wohnung. Steckdosen die direkt vom Hausanschlussraum abgehen trackt dieser somit nicht mit. An einer dieser Steckdosen hängt auch mein Balkonkraftwerk. (siehe Bild)


Jetzt habe ich allerdings ein Knoten im Kopf und möchte gerne berechnen, was ich insgesamt am Tag am Strom aus dem netz bezogen habe (in z.B. kWh) soweit es möglich ist. Also das was der Shelly EM3 misst und das was ich vom BKW messen kann. Sachen wie Waschmaschine oder ähnliches ist dann halt nicht mit drinnen.



Das Problem, ich kann nicht einfach mein Tagesverbrauch z.B. 10kw nehmen und einfach 3kw abziehen, weil das BKW 3kw produziert hat.

Es muss ja quasi jede einzelne "Sekunde" betrachtet werden ob ich gerade beziehe oder "verschenke".

Kann mir einer sagen, wie ich das errechne?

Ich hoffe es ist verständlich, was mein Problem ist.

Danke
 

Anhänge

  • 2023-04-30 12_38_36-Window.png
    2023-04-30 12_38_36-Window.png
    33,5 KB · Aufrufe: 220
Ohne auslesen des Zählers ist das nahezu unmöglich.

Du musst sonst alle Verbrauchsdaten zur selben Zeit erfassen, dann
die Erzeugung der Solaranlage zum selben Zeitpunkt dagegenrechnen.

ridde schrieb:
der Zähler hat auch keine IR schnittstelle um auf andere Auslesemöglichkeiten umzusteigen.
Falls das BKW angemeldet ist, solltest du auch einen Zähler mit Schnittstelle eingebaut bekommen, der sich mit entsprechenden
Lesekopf ausstatten lässt.

Wie das mit Grafana berechnet wird, weis ich nicht,da ich die MQTT-Daten direkt abgreife.

AhoyDTU Livepage.png
 
  • Gefällt mir
Reaktionen: ridde
Also ich ermittle jede Minute den aktuellen Verbrauch und schreibe den Wert in die Datenbank. Wenn ich dann wissen möchte wie viel ich bisher verbraucht habe, lese ich alle Werte ein, summiere sie auf und teile alles durch 1000 (damit ich Kilowatt bekomme) und durch 60 (damit ich pro Stunde bekomme). Das Gleiche mache ich mit den Werten für erzeugten Strom.

Dadurch, dass ich die Werte jede Minute erfasse, erhalte ich recht genaue Summen. Ganz kurze Spitzen fallen natürlich durchs Raster, aber die wirken sich halt auch kaum aus.
 
  • Gefällt mir
Reaktionen: ridde
@ragan62

mein BKW ist nicht angemeldet. Da weder die geforderte Einspeisesteckdose habe noch die 600Watt grenze einheilte. Ich muss noch warten, bis 800Watt erlaubt sind.

Und Wlan habe ich am Zähler dann immer noch nicht. Müsste dann auch noch mal ein Powerline oder sowas gekauft werden (kosten nutzen nicht besonders geil)




@DonConto Kannst du mir mal ein Bild deiner Rechnung zeigen?

Ich hatte überlegt, ob es vielleicht bereits möglich ist die beiden "live" werte in NodeRed untereinander zu verrechnen und dann einen wert in die Datenbank zu schreiben mit dem man mehr anfangen kann.
Ich bin nur leider zu dumm dafür.

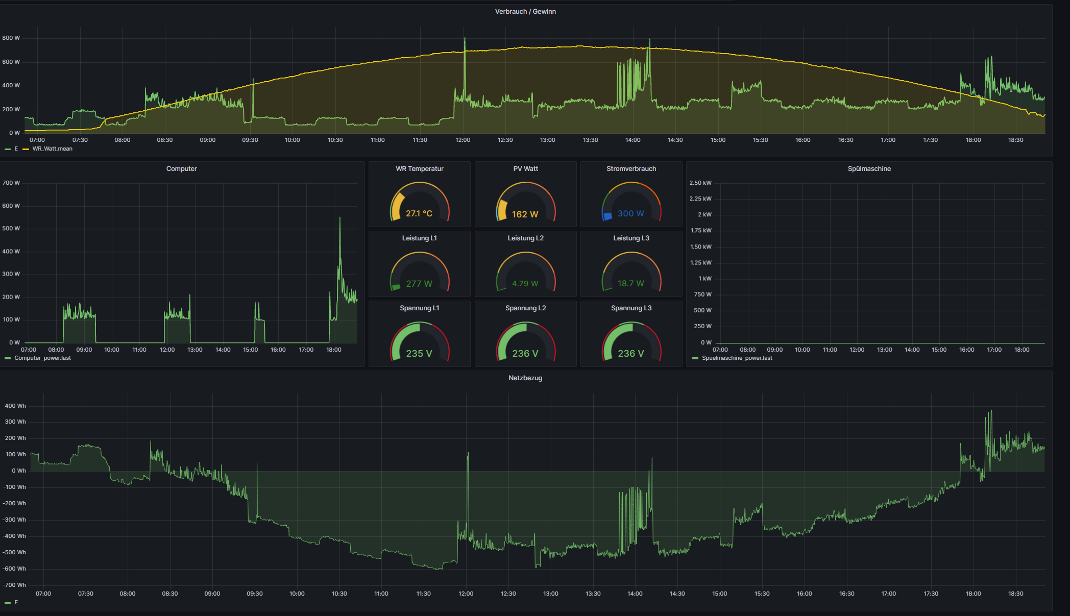
Aktuell siehts bei mir so aus (Anhang).

Ganz unten habe ich bereits die drei Phasen L1+L2+L3 - PV Anlage verrechnet um zu sehen, wann ich was verschenke und wann ich was beziehe. Allerdings weiß ich nicht, wie ich aus den Werten auf einen gesamtverbrauch pro Tag komme bzw. ob das überhaupt geht
 

Anhänge

  • 2023-04-30 18_50_42-Window.png
    2023-04-30 18_50_42-Window.png
    232,6 KB · Aufrufe: 259
@ridde Da gibt es nicht viel zu zeigen. Nehmen wir an du schreibst jede Minute den aktuellen Verbrauch über 24 Stunden in eine Datenbank und du verbrauchst die ganze Zeit konstant 400 Watt. Dann hast du 60 * 24 Einträge mit 400 in der Datenbank. Das sind 576.000. Wenn du das in kWh für den Tag umrechnen willst, teilst du das durch 1000 und 60 und erhälst 9,6kWh.

Meine Bildchen dazu sehen so aus. Ich hab das selbst geschrieben, also kein Grafana.

1683025543151.png

Oder anders mit Tabelle:

1683025650570.png


Edit: Und in der Datenbank halt (die letzten paar Einträge):

1683025847503.png
 
Zuletzt bearbeitet:
  • Gefällt mir
Reaktionen: ridde
Zurück
Oben