Seit Ausbau vor 3 Jahren gestört, ist halt so

C

cabut

Gast
Nachdem das OK-Forum von Verivox gelöscht wurde bin ich nun auch hier gelandet. Dies ist eine Fortsetzung meiner dort beschriebenen Telekom-Probleme.
Eine kurze Zusammenfassung:
Hier gab es schlechtes 11 Mbit ADSL bei einer Leitungslänge von ca 1km, mehr ging nicht wegen unbekannten Problemen. Vor 3 Jahren wurde dann die Stadt auf Supervectoring ausgebaut, hier gab es immerhin 100 Mbit bei nun nur noch 500m Leitungslänge. Seitdem war bei der Telekom entweder 50 oder 100 gebucht. Laut Ausbaukarte bin ich sogar im 250 Bereich
Seit Ausbau kommt die Synchronisation auf etwa 65/30 im Maximum. Also bei gutem Wetter DSL50..
Die Leitung lief NOCH NIE rund! Es gab bereits immer zeitweise Störungen die die Fritzbox mit einer "Min Effektive Datenrate" von bis zu 0,5 Mbit quittiert! SNR Schwankungen innerhalb kürzester Zeit von 12 auf 3. Resyncs gab es natürlich auch.
Dazu kommen noch DLM-Resyncs mit Drosseln im DL von je nach Laune 70, 60 oder gar 40 Mbit. Doch selbst damit "hing" die Leitung öfter
Das Hauptproblem ist also nicht nur dass die Leitung quälend langsam ist, sondern vor allem dass bei so niedriger Synchronisation noch immer Störungen auftreten!!

Dank @Telekom hilft und dem Telefonat mit Nadine kam gestern nun wieder ein Techniker vorbei. Dieses Haus hat keinen HÜP und wir haben die Leitung ins Nachbarhaus durch eine geschirmte ersetzt. Im Strassenverteiler war alles okay, die Inhausverkabelung von 1m auch. ER konnte sonst also nichts weiter machen. Leider hat es nicht geholfen und nachdem er weg war gab es wieder viele Fehler und Resync.
Es müsste halt mal jemand die Strasse aufgraben und die marode Leitung reparieren. Da wir noch Platz im Vorgarten haben, hab ich ihm angeboten dort einen Verteiler aufzustellen.

Er bot mir noch an in den 50er Tarif zu wechseln, was danken (lachend) abgelehnt wurde. Nur 60% eines 100er zu bezahlen ist weit günstiger. Und falls Glasfaser ausgebaut ist oder ich umziehe kommt man so ohne 3-Monats Vertragsstrafe fristlos bei der Telekom raus.

Ich hab eben auch mal wieder eine Störung im Telekom-Kundenportal eröffnet

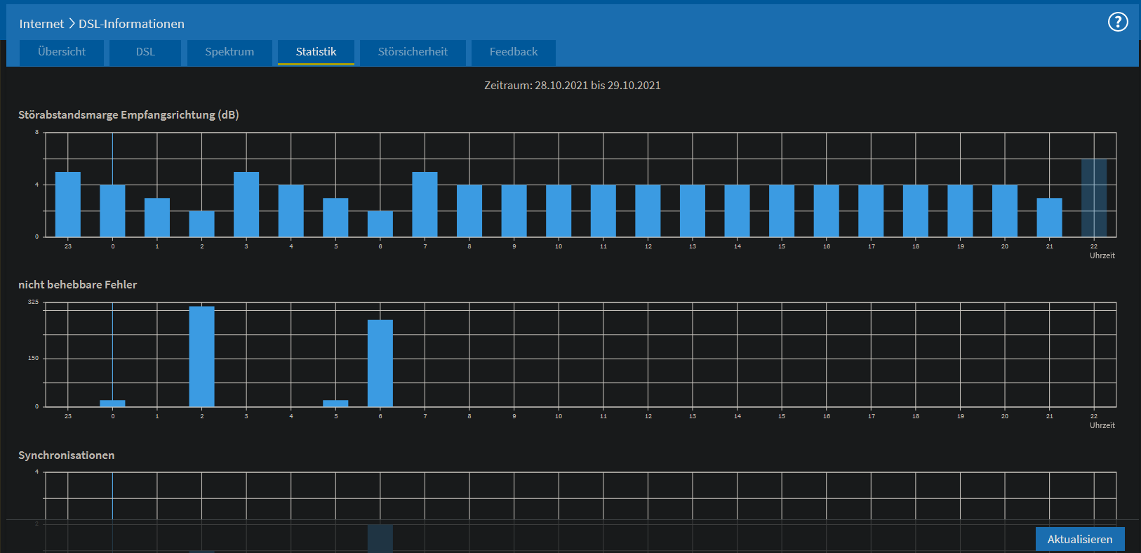
Hier noch aktuelle Impressionen meiner Internetverbindung in Deutschland im Jahr 2022
 

Anhänge

  • 2.png
    2.png
    34,8 KB · Aufrufe: 416
  • 3.png
    3.png
    14,4 KB · Aufrufe: 414
  • 4.png
    4.png
    95 KB · Aufrufe: 414
  • 5.png
    5.png
    43,8 KB · Aufrufe: 416
  • 1.png
    1.png
    30,4 KB · Aufrufe: 444
Zuletzt bearbeitet von einem Moderator:
Hallo cabut,

vielen Dank für deine ausführliche Schilderung.

Wirklich schade, dass der Technikertermin nicht zur Lösung geführt hat, auch wenn durchaus sinnvolle Maßnahmen getroffen wurden.

Wir haben bei dir ja leider zwei Probleme: Die zugeringe Bandbreite und Abbrüche.

Bezüglich der zu geringen Bandbreite hat der Techniker festgestellt, dass die Dämpfung der Leitung generell zu hoch für die gebuchten 100 Mbit/s ist. Auch wenn die Ursache der Abbrüche behoben wird, werden wir deine Bandbreite nicht auf 90% der gebuchten Geschwindigkeit heben können. Somit hast du nach dem neuen Telekommmunikationsgesetzt ein Sonderkündigungsrecht. Natürlich freue ich mich, wenn du das nicht in Erwägung ziehst. Wir haben außerdem noch die Möglichkeit, den Tarif so bestehen zu lassen, ihn aber für den Preis des nächstgünstigeren Tarifes abrechnen zu lassen - eine Minderung des Preises also. Derzeit profitierst du ja noch von einem Sonderpreis, aber wenn der abgelaufen ist, ist die Minderung vielleicht interessant für dich.

Der Techniker hat in Bezug auf deine Abbrüche einen Fremdstörer erwähnt. Hast du mit ihm darüber gesprochen? In diesem Fall wäre auch die Bundesnetzagentur hinzuzuziehen.

Ich biete dir gerne an, noch mal einen weiteren Techniker für eine zweite Meinung kommen zu lassen.
Wie viele Techniker waren bei dir in letzter Zeit eigentlich schon vor Ort? Ich kann leider nur eine gewisse Zeitspannte im System rückwirkend sehen.

Es grüßt herzlich Nadine B.
 
Dass das Kabel zum Nebenhaus erneuert wurde war klasse! Da nebenan eine Firma ist und dort grundsätzlich nie Verantwortliche sind wäre das für mich allein sehr schwierig gewesen. Es sind leider 3 (davon 1 anstehende Kündigung) der insgesammt 4 Doppeladern belegt. Somit ware ein Leitungstausch nicht möglich. Dort kennt auch niemand Details zum Internetanschluss, ausser dass es zu langsam ist.

Als der Techniker hier war waren natürlich keine Störungen! Allerdings hatte er den HÜP, die TAE Dose und ein Patchfeld im Verdacht. Wie sich später herausstellte war aber alles in Ordnung und nur das Anschlusskabel seines Messgerätes defekt :D
Der Techniker wurde auch von einer Nachbarin angesprochen, ob das Internet endlich repariert würde, bei ihnen sei es auch schon seit langem schlecht

Es gibt also keine Problem im Haus und im Verteiler. Somit bleiben nur die 500m vergrabenes Kabel. Einfachste Lösung: Einen zusätzlichen Verteiler aufstellen. Dann klappt das auch mit Supervectoring wie auf der Ausbaukarte ausgewiesen...
Es kann gerne nochmal ein Techniker vorbeikommen. Mir ist auch aufgefallen dass diese in manchen Punken gegensätzliche Meinungen haben. Am besten wie gehabt Nachmittags in nicht-Schulferien. Im Haus wird er aber nichts finden, das Problem muss ausserhalb sein

DSL 100 hatte ich letztes Jahr auch bereits für 1 Woche gebucht. Da die Synchroniosation gleich der von 50 war bin ich aber sofort wieder zurückgewechselt.
Den aktuellen 100er Vertrag würde ich schon gerne noch die verbleibenden 23 Monate behalten. Ausser Telefonkabel gibt es hier nichts. Ich sehe den Vertrag als eine Art Jokerkarte. Mit dem Hebel "zuwenig Bandbreite"/Minderung gibt es immerhin eine Möglichkeit die Störungen vielleicht zu beheben.
Und wenn die Ursache tatsächlich behoben sein sollte, könnte sich dadurch die Dämpfung verbessern und die Geschwindigkeit auch.
Die ersten 6 Monate nach Tarifwechsel bezahl ich aktuell eh nur 20 Euro monatlich :D

Es waren ständig Techniker seit dem Einzug vor etwa 4 Jahren hier. Der letzte war im November, davor war länger Ruhe, ich hab nicht immer die Muse dafür. Der kam auch nur weil das System einen Kurzschluss festgestellt hatte, davon wurde gestern nichts berichtet.
Anfangs mit ADSL von Vodafone (vor Umzug via KabelTV) gab es trotz Annex J nur 0,7 Mbit Upload, vertraglich 2,8! Da bin ich mit Sonderkündigung zu Telekom Hybrid

Vielleicht liegt es auch daran dass vor ein paar jahren gegenüber eine Kopfbahnhof wiederaufgebaut und wiedereröffnet wurde. Es sollen ja schon durch Einsatz sehr schwerer Geräte in der Nähe Kabel in der Erde angerissen sein... Bei Kälte ziehen sich die Kabel etwas zusammen und die Risse werden grösser. Dies würde für den SNR-Abfall und Verbindungsabbrüche vor allem Nachts sprechen oder wenn es sehr feucht ist. Zwischen 0-6h nachts fahren hier übrigens keine Züge, die schlafen dann
 
Telekom hilft schrieb:
Ich biete dir gerne an, noch mal einen weiteren Techniker für eine zweite Meinung kommen zu lassen.
Dann aber gleich den Teamexperten oder Service-Ingenieur, alles andere führt hier zu nichts ausser noch mehr Meinungen.
Meinungen ersetzen aber nicht Messgeräte, Erfahrung und Hartnäckigkeit, die die Experten/Ingenieure mitbringen.

cabut schrieb:
[...] und nur das Anschlusskabel seines Messgerätes defekt :D
Damit ist ja dann einiges an Zeit verloren gegangen, aber passiert leider auch mal.
Was für Messungen wurden denn überhaupt durchgeführt?
Wurde galv. durchgemessen mit Argus + Copperbox oder ELQ?
Hier für ist etwas mehr Kabelsalat und eine Verbindung zur Erde/Potentialausgleich nötig und nicht nur das anschließen des Meßgeräts einzig an der TAE.
Damit ließe sich erstmal besser einschätzen ob die Kabel wirklich "marode" sind.

cabut schrieb:
Es gibt also keine Problem im Haus und im Verteiler.
Das ist trotzdem nicht auszuschließen, gerade falls es sich wirklich um einen externen Störer handelt, der nur zeitweise im betroffenen Frequenzbereich sein Unwesen treibt.

cabut schrieb:
Somit bleiben nur die 500m vergrabenes Kabel. Einfachste Lösung: Einen zusätzlichen Verteiler aufstellen. Dann klappt das auch mit Supervectoring wie auf der Ausbaukarte ausgewiesen...
Das ist nahezu ausgeschlossen, da mindestens 5-stellige Kosten, eher 6-stellig bei einem komplett neuen Standort.

cabut schrieb:
Bei Kälte ziehen sich die Kabel etwas zusammen und die Risse werden grösser. Dies würde für den SNR-Abfall und Verbindungsabbrüche vor allem Nachts sprechen oder wenn es sehr feucht ist.
Nicht auszuschließen, ließe sich durch die oben genannte galv. Messung eingrenzen.
 
blastinMot schrieb:
Meinungen ersetzen aber nicht Messgeräte, Erfahrung und Hartnäckigkeit, die die Experten/Ingenieure mitbringen.
Der allererste Techniker bei ADSL Umstellung von Vodafone zu Telekom (bzw zeitweiser Parallelschaltung) meinte "die Verbindungen hier in der Strasse waren schon immer schlecht, niemand weiss warum". Er war etwas älter und ich hatte den Eindruck dass er die Probleme hier kannte


blastinMot schrieb:
Das ist trotzdem nicht auszuschließen, gerade falls es sich wirklich um einen externen Störer handelt, der nur zeitweise im betroffenen Frequenzbereich sein Unwesen treibt.
Es ist ein EFH, ich kenne alle Geräte und wann diese an sind. Es gibt keine System wann Fehler auftreten. Nebenan ist Nachts und am Wochenend normalerweise niemand

blastinMot schrieb:
Damit ist ja dann einiges an Zeit verloren gegangen, aber passiert leider auch mal.
Was für Messungen wurden denn überhaupt durchgeführt?
Wurde galv. durchgemessen mit Argus + Copperbox oder ELQ?
Hier für ist etwas mehr Kabelsalat und eine Verbindung zur Erde/Potentialausgleich nötig und nicht nur das anschließen des Meßgeräts einzig an der TAE.

Bei einem Verbindungskabel das man den ganzen Tag in der Hand hat ist das okay. Er hatte sogar einen Ersatz in der Tasche

- Gestern der Techniker hatte keine Erde gesucht. Laut ihm sei die Nachbarschaft "okay" und gemessen. Er hatte 1 Messgerät von Fluke verwendet. Das konnte Synchrosinieren, dB-Wert anzeigen und HTTP-Download Optionen hab ich gesehen. Er hat es einfach in die TAE gesteckt. Auf dem Handy hatte er eine Telekom-App zum fernsteuernn des Ports am DSLAM, Strom aus und so.
Er sage eine Neusyncronisationsdauer von 3-5 Minuten ist absolut okay. Er hat das mehrmals gemacht, daher dauerte der Einsatz hier auch so lange :)
- Der Technikerim November hatte sein für Messgerät die Erde gesucht und angeschlossen. Er meinte diese Leitung seit galvanisch okay, ABER auf seinem Tablett hatte er eine Karte der Strasse in der er andere Anschlüsse sah. Alle hatten rote Punkte und er meinte dazu, diese wäre alle unsymatrisch und könnten unsere negativ beeinflussen. Er würde es weitergeben, evtl würde das behoben.
Er sage eine Neusyncronisationsdauer von 3 Minuten braucht viel zu lange und deutet auf Fehler hin.


blastinMot schrieb:
Das ist nahezu ausgeschlossen, da mindestens 5-stellige Kosten, eher 6-stellig bei einem komplett neuen Standort.

Das ist bekannt, Verwandte hatten bis 2018 DSL-Light. Wer es nicht kennt: DL mit 348 kbit/s, also weniger als 0,4 Mbit. UL mit der Bandbreite von 0,06mbit.
Die Telekom muss aber irgend etwas machen, hier läuft aktuell eine Nachfragebündelung von Glasfaser. Mit so einer Leitunsqualität halten die keine Kunden.
 
cabut schrieb:
Es ist ein EFH, ich kenne alle Geräte und wann diese an sind. Es gibt keine System wann Fehler auftreten. Nebenan ist Nachts und am Wochenend normalerweise niemand
Und die zwei Grundstücke sind alle die sich dort befinden?

cabut schrieb:
Bei einem Verbindungskabel das man den ganzen Tag in der Hand hat ist das okay. Er hatte sogar einen Ersatz in der Tasche
Ja, das ist schon sehr löblich einen Ersatz dabei zu haben.
cabut schrieb:
[...] Messgerät von Fluke [...]
Das klingt nach Teamexperte oder Service-Ingenieur, wenn es wirklich ein Fluke Messgerät war.
Die normalen Techniker haben Argus oder Kurth Messgeräte.

cabut schrieb:
Auf dem Handy hatte er eine Telekom-App zum fernsteuernn des Ports am DSLAM, Strom aus und so.
Das hat mittlerweile Jeder und ist wirklich sehr praktisch.

cabut schrieb:
Er sage eine Neusyncronisationsdauer von 3-5 Minuten ist absolut okay. Er hat das mehrmals gemacht, daher dauerte der Einsatz hier auch so lange
3-5 Minuten für 'nen Vectoringanschluss ist noch in Ordnung imho.
Hängt auch davon ab wie stark der DSLAM beschaltet ist. Mehr Beschaltung führt zu längerer Synchronisation.

cabut schrieb:
- Der Technikerim November hatte sein für Messgerät die Erde gesucht und angeschlossen.
Dann wären die von dir vermuteten galv. Probleme normalerweise aufgefallen und deine Störung an den Tiefbau weitergegeben worden, wenn es denn wirklich ein einfaches galvanisches Problem wäre.

cabut schrieb:
Er meinte diese Leitung seit galvanisch okay, ABER auf seinem Tablett hatte er eine Karte der Strasse in der er andere Anschlüsse sah. Alle hatten rote Punkte und er meinte dazu, diese wäre alle unsymatrisch und könnten unsere negativ beeinflussen. Er würde es weitergeben, evtl würde das behoben.
Diese Nachbarschaftsmessung hat mitterweile auch jeder Techniker.
Daraus etwas korrekt abzuleiten und weiterzugeben zur Behebung ist aber nicht so trivial.

cabut schrieb:
Die Telekom muss aber irgend etwas machen, hier läuft aktuell eine Nachfragebündelung von Glasfaser. Mit so einer Leitunsqualität halten die keine Kunden.
Die Telekom würde anstatt eines neuen DSLAMs eher selbst den Glasfaserausbau machen.
Kann sie allerdings nicht überall.

Wie bist du mit dem Techniker denn verblieben?
Störung wurde abgeschlossen oder ein Nachfolgetermin vereinbart?
 
Sollte dort ein EMV Störer sein, muss zuerst geklärt sein, dass ALLE Kabeleigenschaften iO sind und die Leitung somit ausreichend störfest ist. Dann kann nach einem Störer gesucht werden.
 
Der Techniker hat das Kabel zum Nachbarhaus getauscht und gemessen. In dem Moment hat er sonst keine Fehler festgestellt und es war soweit abgeschlossen. Ich hatte dann gestern nochmals eine Störung auf der Telekomseite eröffnet, da nachts wieder ein Resync war - genau so wie auch heute Nacht. Die Störungen können aber zu jeder Tageszeit auftreten.

instabil.png

Bald gibts wieder einen Deckel...

Da mit Nadine von @Telekom hilft mir den Techniker über Onlinekosten vermittelt hat hab ich auch hier Rückmeldung gegeben. Ich glaube dass im System hinterlegt ist dass ich auf einen kleineren Vertrag heruntergehandelt werden soll. Siehe oben und der Techniker versucht das auch
Daher wird der Telekom eine Reparatur wohl zu teuer sein. 45 euro monatlich sind im Jahren 1080 Euro. Das ist schnell aufgefressen wenn ein paar Löchern die in die Strasse gegraben werden

Es war ganz sicher ein Fluke, so eins hatte für Netzweke hatte ich mir mal selbst ausgeliegen und benutzt. Daher konnte ich mir den Namen merken. Die von die aufgezählten kenne ich nicht.

@Still alone: Das Kabel IN den beiden Häusern ist nun neu (durchgehend geschirmt). Daher bleibt nur die Strasse
 

Anhänge

  • dets.png
    dets.png
    59,8 KB · Aufrufe: 341
  • Gefällt mir
Reaktionen: blastinMot
Still alone schrieb:
Sollte dort ein EMV Störer sein, muss zuerst geklärt sein, dass ALLE Kabeleigenschaften iO sind und die Leitung somit ausreichend störfest ist. Dann kann nach einem Störer gesucht werden.
Das gilt für den gesamten Kabelweg, Betreiberseite und Inhouse.. Die Beeinflussungen durch EMV Störer können auch ein paar Hundert Meter weiter im Kabel auftreten..

Welche Uhrzeit denn, wenn du sagst Nachts..? 3-4 Uhr? Das könnten resyncs sein, die im Wartungsfenster durch DLM verursacht werden. Hat sich sich nach den resyncs die Geschwindigkeit (Up und Down) verändert?
 
Ne, das abschmieren der SNR Werte muss nicht unbedingt einen Resync verursachen. Hier zb vom Dezember:
resync.png


Nachts bei sehr schlechtem SNR kein Resync, aber gegen 17h
 
Hallo cabut,

wie ich gesehen habe, hast du eben bereits mit einer Kollegin von der Hotline telefoniert.
Ich nehme ihr das Ticket nun ab und mache eine Vorstandseskalation daraus, damit wir hier endlich zu einem Ergebnis kommen. Es wird folgend ein besonderes Augenmerk auf deinen Fall gelegt und ein Spezialist wird sich bei dir zwecks Terminabsprache melden.

Es grüßt herzlich Nadine B.
 
Zuletzt bearbeitet:
  • Gefällt mir
Reaktionen: blastinMot
cabut schrieb:
Ne, das abschmieren der SNR Werte muss nicht unbedingt einen Resync verursachen.
Das hat ja auch niemand gesagt ;)

Ich meinte, dass dein nächtlicher Resync keine Störung ist, sondern vom System verursacht wurde.. Danach war der SNR ja auch wieder besser..
 
@Telekom hilft: Ich wollte im moment darüber berichten! Ich wurde angerufen und ein Termin mit einem "Service Techniker" zugesagt. Diese würden nicht wie normale vorher einen festen Termin haben, sondern er würde sich melden und einen Termin abmachen. So wie ich deinen Post lesee bleibt es dabei. Wichtig: Bitte dafür die Handynummer beginnend mit 0177 verwenden! Ich hatte die auch per Mail gestern in der Antwort geschickt. Nicht die Tablet-Nummer 0178. Ich hoffe es wird zumindest die Ursache gefunden :daumen:

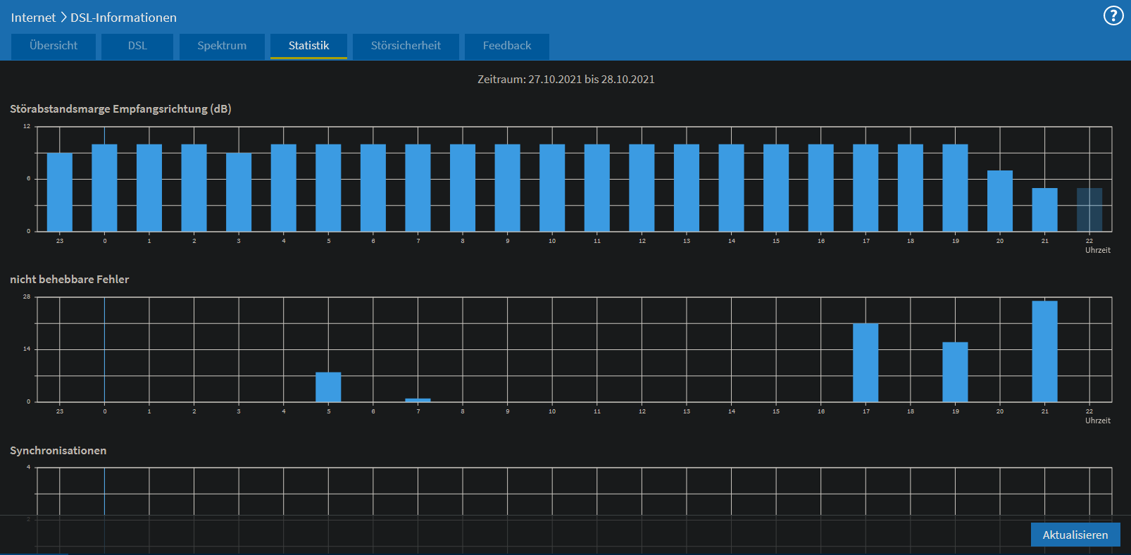
Ich hänge mal ein paar ältere Bilder an damit sich die anderen auch ein Bild davon machen können
 

Anhänge

  • 5473734.png
    5473734.png
    39,1 KB · Aufrufe: 336
  • 5473434754.png
    5473434754.png
    92,3 KB · Aufrufe: 332
  • 547365387.png
    547365387.png
    36,3 KB · Aufrufe: 319
  • 54733685.png
    54733685.png
    39,2 KB · Aufrufe: 332
  • 5475347.png
    5475347.png
    27,6 KB · Aufrufe: 338
  • 5474374.png
    5474374.png
    43,9 KB · Aufrufe: 321
  • 547533.png
    547533.png
    28,4 KB · Aufrufe: 328
  • 545476.png
    545476.png
    31,7 KB · Aufrufe: 320
  • 457373.png
    457373.png
    43,7 KB · Aufrufe: 326
  • 433658.png
    433658.png
    27,2 KB · Aufrufe: 330
  • 65846.png
    65846.png
    105,4 KB · Aufrufe: 357
  • 65845.png
    65845.png
    38,7 KB · Aufrufe: 331
  • 58348.png
    58348.png
    22,7 KB · Aufrufe: 335
  • 546538.png
    546538.png
    34,6 KB · Aufrufe: 335
cabut schrieb:
Diese würden nicht wie normale vorher einen festen Termin haben, sondern er würde sich melden und einen Termin abmachen
Das klingt nach Service-Ingenieur.
Kann zwar dann etwas dauern mit dem Termin, aber dafür bist du in guten Händen.
Drücke die Daumen, dass die Ursache dann ermittelt werden kann.
 
  • Gefällt mir
Reaktionen: AndreasOK und cabut
Hallo cabut,

ich habe in der Eskalation die Handynummer mit der 0177 angegeben.

Es grüßt herzlich Nadine B.
 
  • Gefällt mir
Reaktionen: cabut
Danke, hat funktioniert! Ein kleines Update:
Gestern war nochmal ein Techniker hier und hat auf eine andere Doppelader gewechselt. Es war der gleiche Techniker wie am Montag, sein Messagerät war doch nicht von Fluke... ich war mir eigentlich sicher.
Die neu Leitung scheint besser zu sein:
- 5 Mbit/s mehr Leitsungskapazität im DS
- 10 Mbit/s höhere Synchronisation im DS
- US gleichgeblieben bei 30 Mbit/s
- Zeitweise noch immer hohe Fehlerzähler
- Dadurch "Min Effektive Datendate" auch wieder von 0,8 Mbit/s
- Heute Nacht wieder eine Neusynchronisation, kein DLM

Bemerkenswert finde ich dass es im UPLOAD mit der neuen Leitung wie auch mit der alten KEINE Probleme/Störungen gibt, sondern die ganzen Störungen nur den Download betreffen

Die Neusynchronisation hat ab Erkennen der Synchronisationsverlustes ca 6 Minuten gedauer und erst beim 3. (oder 2.?) Versuch geklappt:
Code:
06.01.22 04:13:54 DSL ist verfügbar (DSL-Synchronisierung besteht mit 75179/29680 kbit/s).
06.01.22 04:11:21 DSL-Synchronisierung beginnt (Training). [2 Meldungen seit 06.01.22 04:08:30]
06.01.22 04:07:50 DSL antwortet nicht (Keine DSL-Synchronisierung).
05.01.22 14:39:31 DSL ist verfügbar (DSL-Synchronisierung besteht mit 75561/29893 kbit/s).

Demnächst kommt ein Telekom-Spezialteam (hab die genaue Bezeichnung vergessen) vorbei um die Ursache ausser Haus zu finden.

Screenshots mit der neuen Leitung:
 

Anhänge

  • 1 Screenshot 2022-01-05 at 18-19-10 FRITZ Box 7490.png
    1 Screenshot 2022-01-05 at 18-19-10 FRITZ Box 7490.png
    20,7 KB · Aufrufe: 343
  • 3 Screenshot 2022-01-06 at 22-19-22 FRITZ Box 7490.png
    3 Screenshot 2022-01-06 at 22-19-22 FRITZ Box 7490.png
    116,9 KB · Aufrufe: 336
  • 3 Screenshot 2022-01-05 at 18-19-29 FRITZ Box 7490.png
    3 Screenshot 2022-01-05 at 18-19-29 FRITZ Box 7490.png
    110,7 KB · Aufrufe: 339
  • 2 Screenshot 2022-01-06 at 22-08-03 FRITZ Box 7490.png
    2 Screenshot 2022-01-06 at 22-08-03 FRITZ Box 7490.png
    46,1 KB · Aufrufe: 329
  • 2 Screenshot 2022-01-06 at 13-11-58 FRITZ Box 7490.png
    2 Screenshot 2022-01-06 at 13-11-58 FRITZ Box 7490.png
    46,7 KB · Aufrufe: 325
  • 1 Screenshot 2022-01-06 at 13-11-21 FRITZ Box 7490.png
    1 Screenshot 2022-01-06 at 13-11-21 FRITZ Box 7490.png
    20,2 KB · Aufrufe: 331
  • 1 Screenshot 2022-01-05 at 14-53-52 FRITZ Box 7490.png
    1 Screenshot 2022-01-05 at 14-53-52 FRITZ Box 7490.png
    20,3 KB · Aufrufe: 334
  • 0 Screenshot 2022-01-06 at 04-11-18 FRITZ Box 7490.png
    0 Screenshot 2022-01-06 at 04-11-18 FRITZ Box 7490.png
    38,2 KB · Aufrufe: 328
cabut schrieb:
Demnächst kommt ein Telekom-Spezialteam (hab die genaue Bezeichnung vergessen) vorbei um die Ursache ausser Haus zu finden.
Hört sich zumindest an als ob die Telekom jetzt dran bleibt. Das ist ja schon mal was.
 
Ja, endlich :) Das witzige ist dass ich sogar jemanden aus dieser Spezialeinheit persönlich kenne. Ich hatte den nie gefragt was er so bei der Telekom treibt. Prima dass @Telekom hilft den Link zum Thread hier an den Techniker weitergegeben hat

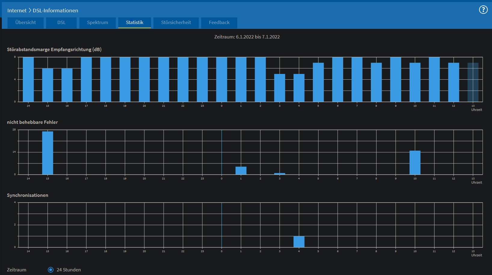
Heute Nacht wieder fallen des SNR von 8 auf 5 dB und 1 Neusynchronsatzion, keine DLM-Deckel:

Code:
3 min
07.01.22 04:13:47 DSL ist verfügbar (DSL-Synchronisierung besteht mit 76901/30223 kbit/s).
07.01.22 04:11:18 DSL-Synchronisierung beginnt (Training).
07.01.22 04:10:54 DSL antwortet nicht (Keine DSL-Synchronisierung).

6 min
06.01.22 04:13:54 DSL ist verfügbar (DSL-Synchronisierung besteht mit 75179/29680 kbit/s).
06.01.22 04:11:21 DSL-Synchronisierung beginnt (Training). [2 Meldungen seit 06.01.22 04:08:30]
06.01.22 04:07:50 DSL antwortet nicht (Keine DSL-Synchronisierung).

Doppeladerwechsel

3 min
05.01.22 02:11:41 DSL ist verfügbar (DSL-Synchronisierung besteht mit 66134/29002 kbit/s).
05.01.22 02:09:07 DSL-Synchronisierung beginnt (Training).
05.01.22 02:08:39 DSL antwortet nicht (Keine DSL-Synchronisierung).

3,5 min
04.01.22 01:56:28 DSL ist verfügbar (DSL-Synchronisierung besteht mit 64970/28024 kbit/s).
04.01.22 01:54:10 DSL-Synchronisierung beginnt (Training).
04.01.22 01:53:51 DSL antwortet nicht (Keine DSL-Synchronisierung).

Eigentlich ging ich immer davon aus dass dies DLM ist und hatte mich sogar vor längerem schon bei der Telekom beschwert dass dies abgechaltet werden solle...
Es scheint aber durch Fehler ausgelöst zu werden. Die Leitung lief im Sommer aber auch mal 2-3 Wochen durch.

Da das ganze trotz DA-Wechsel so geblieben ist können es eigentlich nur diese 2 Möglichkeiten sein:
- Störung ausserhalb des Haus, dann müssten aber noch andere DA betroffen sein. Es wäre schon grosser Zufall wenn nur genau diese 2 DA betroffen sind. Vielleicht kann einer der Jäger des Telekom-Spezialteams mal nachschauen ob Nachbarn auch in diesem Zeitraum neusynchronisieren. Bei 500m Leitungslänge in der Stadt dürften viel in Frage kommen
- Falls dies bei absolut sonst niemandem auftritt müsste die Quelle im Haus liegen.

Ich werdem am Wochenende mal von einer Fritzbox 7490 zu einer 7390 wechseln, die wird wahrscheinlich etwas langsamer sein.

Die Mitarbeiter in dem Haus dessen HÜP wir mitbenutzen sagten dass ihre Verbinden manchmal "hängt" oder die VPN-Verbindung ganz abbricht. Dies klang für mich wie die Problem die ich auch immer bemerke. Allerdings wird von diesen ausschliesslich ein VPN zum Hauptsitz genutzt was auch die Ursache sein könnte.

Ich hab noch zum Bahnhof hier und dem Wartungsgebäude ein paar Sachen gefunden. Es gibt direkt hier wohl eine Trafostation die 10kV auf 750V Betriebsspannung umwandelt und wegen fehlender Schallisolierung anfangs durch lautes Brummen aufgefallen ist. Dass Nachts keine regulären Züge fahren stimmt soweit, es gibt aber nächtliche Sicherheitsprüfungen der bis zu 5 abgestellten Züge. Dazu gehören Beschleunigung und eine stake Bremsung zum Bremsentest sowie abschliessendem Huptest. Ursprünglich wurde das hier täglich mitten in der Stadt vollzogen, nach Beschwerden der Anwohner werden die Züge nun dafür aus der Stadt aufs Feld gefahren. Das Wartungsfenster soll 23:30 - 04:30 sein

Aktuelle Screenshots, leider setzt die Fritzbox das Spektrum sowie die Minimal/Maximalwerte bei Neusynchronisation zurück, dh wie es kurz davor um 4h aussieht ist nicht bekannt
 

Anhänge

  • Screenshot 2022-01-07 135152.png
    Screenshot 2022-01-07 135152.png
    38,3 KB · Aufrufe: 332
  • Screenshot 2022-01-07 135212.png
    Screenshot 2022-01-07 135212.png
    114,3 KB · Aufrufe: 332
  • Screenshot 2022-01-07 135258.png
    Screenshot 2022-01-07 135258.png
    48,2 KB · Aufrufe: 318
Zuletzt bearbeitet von einem Moderator:
Das witzige ist dass ich sogar jemanden aus dieser Spezialeinheit persönlich kenne. Ich hatte den nie gefragt was er so bei der Telekom treibt. Prima dass @Telekom hilft den Link zum Thread hier an den Techniker weitergegeben hat

Zufälle gibt`s - herrlich. Da wird nun wohl eine Einladung zum Kaffee fällig.

Ich bin auf jeden Fall sehr gespannt, was am Ende als Ursache lokalisiert wird.

Schönes Wochenende!

Es grüßt herzlich Nadine B.
 
Zurück
Oben