Beim öffnen und schließen immer mal wieder hänger

Terrier schrieb:
Ich habe oben noch editiert.
Ahh, ok Danke.

Also ich habe noch eine NVMe SSD für Testzwecke + Bericht da.
Ich würde am WE diese mal verbauen und Win 11 frisch installieren und dann schauen, wann das Problem auftritt und erneut berichten.
bzw. wie von dir erwähnt. :)

Danke
Ergänzung ()

Nachtrag:
Ach, das mit dem Parken habe ich deaktiviert, das kann man ausschließen.
 
  • Gefällt mir
Reaktionen: Terrier
Was ich noch frag wollte, welche Treiber sollt ich als erstes installieren?
 
So, habe das jetzt getestet.
Die 1TB 980 von Samsung gegen die Lexar NM790 4TB, M.2 getauscht.

Windows 10 installiert, dann die frisch heruntergeladenen Treiber von der ASRock Seite installiert.
Kein Problem.
Dann habe ich Fusion360, Steam + Spiele installiert.
Hier keine Probleme bei der nutzung.
---
Windows 11 installiert, dann die frisch heruntergeladenen Treiber von der ASRock Seite installiert.
Vor der installation der Treiber hatte ich beim Öffnen der Systemsteuerung einen hänger gehabt.
Dann habe ich Fusion360, Steam + Spiele installiert.
Hier ist beim öffnen des Installers von Fusion360 ein hänger gewesen.
Neustart Windows.
Nach dem vollständigen hochfahren habe ich Fusion360 gestartet, hier beim 1. Start ein hänger.
 
Na ja, welche Treiber da nun unbedingt erforderlich sind und ob die überhaupt für Windows 11 sind, weiß hier auch nicht jeder im Windows Bereich.
Gibt doch bestimmt auch Asrock Forenbereiche, eigene Foren oder den Support.

Ich installiere nur Treiber, selbst wenn im Geräte Manager was nicht erkannt wird und den Grafikkarten Treiber.
Fusion360, Steam usw. kann kein Problem sein? Nicht jeder hier ist ein Gamer!
 
Terrier schrieb:
Fusion360, Steam usw. kann kein Problem sein?
Nein, wie schon geschrieben:
SirLoading schrieb:
Vor der installation der Treiber hatte ich beim Öffnen der Systemsteuerung einen hänger gehabt.
Habe jetzt auf der eigentlichen SSD Win 11 neu installiert, vor und nach Treiber gab es immer wieder hänger.
Systemsteuerung, Explorer und EDGE hatte immer mal wieder hänger.

Bei Win 10 gab es keine Probleme.

Ich vermute da beisst sich etwas mit Win 11 und der Hardware...
Muss ich wohl mit leben, evtl gibt es ja irgendwann ein Update von Windows / Mainboard.

Danke
 
  • Gefällt mir
Reaktionen: Terrier
So, jetzt habe ich es geschafft den Hänger einzufangen...

Video:
YouTube, da bessere Qualität:
Forum, da wenn auf YouTube nicht mehr verfügbar:


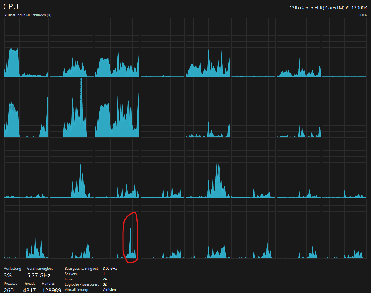
Task-Manager würde ich als unauffällig bezeichnen.
SSDs + Rest keine erkennbare Veränderung.
Auf dem Bild markiert ist der Zeitpunkt des Hängers.

1702195652167.png
 
Hallo zusammen,

kann das möglicherweise an G-Sync liegen?
Hab das seit gestern ausgeschaltet und bis jetzt ist es weg.

Nachtrag:
Ne, tut es nicht.
 
Zuletzt bearbeitet:
Ok, ich weiß jetzt, was das Problem ist.

Es sind tatsächlich die Samsung Monitore, also der G9 und G7...
 
Zurück
Oben