Test CPU-Kühler für Ryzen 5000 im Test: Kühler für 30 bis 200 Euro treffen 5800X und 5950X

Mosed schrieb:
Also wenn ich bei 80 Grad nicht im Powerlimit hänge, müsste der Takt genauso hoch bleiben wie bei 70 Grad (Vorrausgesetzt es wird nicht eim anderes Limit erreicht)?

Darum ging es mir: Dass nicht allein wegen der Temperatur der Takt runtergeht.
Ja, wenn du vorher nicht im Power Limit warst, bringt dir eine niedrigere Temperatur keinen höheren Takt mehr, dafür aber einen nochmal größeren Abstand vom Power Limit.
 
Mosed schrieb:
Noch mal zum Verständnis: der Takt hängt dann aber nicht alleine von der Temperatur ab, sondern auch vom Powerlimit.

Also wenn ich bei 80 Grad nicht im Powerlimit hänge, müsste der Takt genauso hoch bleiben wie bei 70 Grad (Vorrausgesetzt es wird nicht eim anderes Limit erreicht)?

Darum ging es mir: Dass nicht allein wegen der Temperatur der Takt runtergeht.


Naja, spielt es eine Rolle, ob der PC 450 oder 460 Watt beim Spielen braucht? Kommt es mir auf Effizienz an, kaufe ich keinen Ryzen 5000?!

Genau so ist es, es ist eine reine Fantasie-Diskussion beim 5800x. Beim 5950x mit 16 Kernen tritt das Power Limit natürlich schneller ein und daher hat es dort etwas mehr Relevanz. Beim 5800x quasi nicht!
Ergänzung ()

Taxxor schrieb:
Darüber, dass die CPUs in jeder Situation mehr Leisten können bzw effizienter werden, je kühler man sie hält. Von einem 90°C Problem habe ich nie gesprochen.

Und es sind keine 0,1W. Der Schnitt über meine Spiele lag bei ~70°C bei ~78W und bei ~60°C waren es ~70W

In beiden Szenarien wird die CPU dann aber unterschiedlich viel geleistet haben, es gibt keine 8 Watt Unterschied!
 
Was ich beim Verbrauch nicht ganz verstehe bei mir, trotz dessen dass die Package Power beim 5950X gleich ist mit dem 5900X zeigt mir mein Strommessgerät jetzt 10-15W mehr an

Also zeigt da HWInfo wirklich alle Daten an, oder geht da irgendwo trotzdem Leistung hin?
Wobei beim Computerbase test ja im Idle beim 5900X und 5950X kein Unterschied war.

Und je nach Benchmark läuft man ja auch nicht direkt ins Power Limit sondern teils eher ins EDC oder TDC Limit.
 
Ayo34 schrieb:
In beiden Szenarien wird die CPU dann aber unterschiedlich viel geleistet haben, es gibt keine 8 Watt Unterschied!

Nein hat sie nicht und natürlich gibt es diesen Unterschied, ist doch auch genauso hier im Artikel erklärt.
Wenn ich den Takt gleich halte, steigt der Verbrauch, je wärmer die CPU wird.
Genauso wie der Takt also bei höherer Temperatur gedrosselt werden muss wenn man im Power Limit ist, kann der Takt bei niedrigerer Temperatur entsprechend erhöht werden.

Bedeutet ganz allgemein, ob im Power Limit oder nicht: Niedrigere Temperatur = Mehr MHz pro Watt

Im Gaming kann der Takt (und damit die Performance) durch die niedrigere Temperatur aber nicht weiter erhöht werden, da das nur im Power Limit passieren kann, dadurch, dass man eben mehr Mhz pro Watt hat.
Im Gaming ist man aber nicht im Power Limit, also geht der Takt durch diese Maßnahme nicht nach oben. Und wenn die verbesserten MHz/W den Takt nicht erhöhen, sinkt eben der Verbrauch.


Ergänzung ()

VelleX schrieb:
Was ich beim Verbrauch nicht ganz verstehe bei mir, trotz dessen dass die Package Power beim 5950X gleich ist mit dem 5900X zeigt mir mein Strommessgerät jetzt 10-15W mehr an

Also zeigt da HWInfo wirklich alle Daten an, oder geht da irgendwo trotzdem Leistung hin?
Der 5950X läuft in den Renderbenchmarks früher in eines der beiden Stromlimits(weiß gerade nicht aus dem Kopf, in welches), daher ist auch seine Package Power geringer.
Den 5950X wirst du unter Vollast selten auf 142W PPT sehen, der 5900X kommt da schon näher ran und der CB Test zum 5950X zeigt ja auch, dass das 5900X System diese 10-15W mehr verbraucht.
 
Zuletzt bearbeitet:
  • Gefällt mir
Reaktionen: bad_sign
@Taxxor

Bei mir ist halt so dass ich jetzt mit dem 5950X im Idle mehrverbrauch habe. Davor mit dem 5900X war dieser halt niedriger, obwohl die Package Power gleich angezeigt wurde.

Leider speichert das Energiemessgerät die Daten nicht, daher kann ich das nicht mehr genau nachvollziehen.
 
Taxxor schrieb:
Nein hat sie nicht und natürlich gibt es diesen Unterschied, ist doch auch genauso hier im Artikel erklärt.
Wenn ich den Takt gleich halte, steigt der Verbrauch, je wärmer die CPU wird.

Dann zeige mir bitte im Artikel die Stelle wo ein Ryzen 5800x mit 60° und z.B. 4500MHz auf einem Kern 8 Watt mehr benötigt als mit einer besseren Kühlung und 55°. Wird sind in dem realistischen Spiele-Szenario deutlich unter einem Watt Mehrverbrauch laut meinem (sehr einfachen) Test.
 
HOT schrieb:
Der DH15 ist kacke für Ryzen3k/5k, weil er viel zu wenig Anpressdruck mitbringt.

Ryzen3k und 5k werden aufgrund der Wärmestromdichte bei 7nm sehr warm, was aber völlig ok ist, da sie bis 95°C spezifiziert sind. Allerdings ist man gezwungen die Lüfterkurve auf 95° zu normalisieren, ansonsten wirds halt unnötig laut.
Und nein, größere Kühler bekommen den nicht kühler, das Problem ist eben nicht die Wärmeabgabe, da reicht auch ein 30€-Modell.
Völlig richtig.

Ich betreibe einen übertakteten R5 2400 (jaja, 12nm - nicht vergleichbar blablub...) mit dem Kühler eines A6-9500 - wohlgemerkt ein ehemaliger 1-Moduler. Und das lautlos.


Es geht darum, dass bei AM4 140W lautlos abzuführen sind. Und das schafft sogar ein Wraith (Max).
 
Ayo34 schrieb:
Dann zeige mir bitte im Artikel die Stelle wo ein Ryzen 5800x mit 60° und z.B. 4500MHz auf einem Kern 8 Watt mehr benötigt als mit einer besseren Kühlung und 55°. Wird sind in dem realistischen Spiele-Szenario deutlich unter einem Watt Mehrverbrauch laut meinem (sehr einfachen) Test.
Dieser Artikel beschäftigt sich doch gar nicht mit Spielen, ich kann dir nur sagen, was ich damals getestet habe.

Und warum "auf einem Kern", spielst du keine Spiele die mehr als einen Kern belasten?
Da spielen schon mehrere Kerne mit rein, genau wie der Speichercontroller im I/O Die, der ebenfalls weniger verbraucht bei gerinderen Temps.

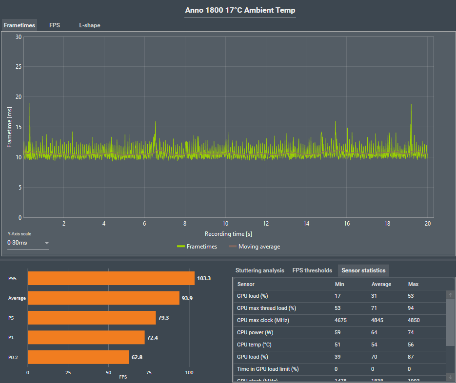
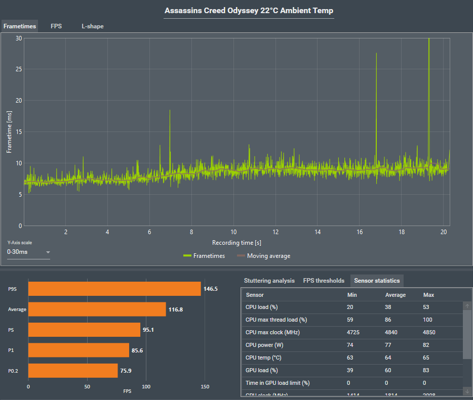
Hier mal zwei Beispiele aus der Testreihe:

Assassins Creed Odyssey:
CPU Temp 64°C >56°C
CPU Power 77W >68W
ac 22.png

ac 17.png


Anno 1800
CPU Temp 63°C > 54°C
CPU Power 72W > 64W
anno 22.png

anno 17.png
 
Zuletzt bearbeitet:
Ayo34 schrieb:
Dann zeige mir bitte im Artikel die Stelle wo ein Ryzen 5800x mit 60° und z.B. 4500MHz auf einem Kern 8 Watt mehr benötigt als mit einer besseren Kühlung und 55°. Wird sind in dem realistischen Spiele-Szenario deutlich unter einem Watt Mehrverbrauch laut meinem (sehr einfachen) Test.
Lass doch einfach mal Cinebench R23 und CPU Stock laufen im 10 Minuten Test und schau dir nach dem ersten Run den Balken an und dann nach 10 Minuten. Der ist um ein paar mm kürzer, einfach weil die CPU wärmer wurde und damit mehr Saft zieht -> MHz sinken leicht.
 
Taxxor schrieb:
Dieser Artikel beschäftigt sich doch gar nicht mit Spielen, ich kann dir nur sagen, was ich damals getestet habe.

Hier mal zwei Beispiele aus der Testreihe:

Assassins Creed Odyssey:
CPU Temp 64°C >56°C
CPU Power 77W >68W

Und wie hast du die 8° weniger geschafft in deinem Fall? Bessere Kühlung? Wenn ich z.B. 10 Watt (ich bezweifele es dauerhaft) einspart durch geringere Temperaturen und für eine Wasserkühlung z.B. 20 Watt mehr verbrauchst als durch Lüftkühlung, hat man am Ende ja trotzdem mehr Stromverbrauch.

bad_sign schrieb:
Lass doch einfach mal Cinebench R23 und CPU Stock laufen im 10 Minuten Test und schau dir nach dem ersten Run den Balken an und dann nach 10 Minuten. Der ist um ein paar mm kürzer, einfach weil die CPU wärmer wurde und damit mehr Saft zieht -> MHz sinken leicht.

Klar, am Anfang erreiche ich dauerhaft auf allen Kernen 4,6GHz mit meinem Ryzen5800x und Dark Rock 4 Luftkühler. Egal wielange ich Cinebench laufen lasse, es geht nie unter 4,54GHz Allcore. Das Ganze ist erstmal verdammt wenig und dann ist das auch noch der Worst-Case in einem Benchmark. Daher meine ich ja auch, dass die Problematik bei dem 5800x nicht wirklich besteht.
 
Da gibts ja zumindest für die 3000er Ryzen Messungen

1619356005980.png



Sprich wenn man die CPU auf 22 Grad halten kann haben wir 4100 Mhz Allcoretakt auf dem 3950X,
mit 20 Grad mehr verlieren wir 40 Mhz Boost, nochmals 13 Grad mehr, verlieren wir nochmals 60Mhz.
Aber das ist auch ein unverhältnissmässiger Aufwand.
Ohne Flüssigstickstoff sind solche Temps nicht zu erreichen.
Und ehrlich die 40 Mhz mehr oder weniger wenn wir dann in realistische Bereiche
von Luft und Wasser kommen sind doch komplett WAYNE...
 
modena.ch schrieb:
Sprich wenn man die CPU auf 22 Grad halten kann haben wir 4100 Mhz Allcoretakt auf dem 3950X,
mit 20 Grad mehr verlieren wir 40 Mhz Boost, nochmals 13 Grad mehr, verlieren wir nochmals 60Mhz.
Aber das ist auch ein unverhältnissmässiger Aufwand.
Ohne Flüssigstickstoff sind solche Temps nicht zu erreichen.
Und ehrlich die 40 Mhz mehr oder weniger wenn wir dann in realistische Bereiche
von Luft und Wasser kommen sind doch komplett WAYNE...

Das meine ich ja, wir sind, wenn es hoch kommt, bei +/- 5°. Dafür braucht man aber schon eine gute Wasserkühlung, die wieder mehr Strom frisst als ein CPU-Luftkühler.

Dazu kommt hier in diesem Fall auch wieder der 16 Kerner als Vergleich, der natürlich viel eher ins Watt-Limit rennt. Beim 5800x hast du das ja fast nie. Entsprechend sind die Auswirkungen noch mal viel geringer.

Dazu kommt dann noch, dass wir häufig mit Benchmarks arbeiten und eben nicht mit "normalen" Spielen wo meistens die GPU begrenzt. Die Auswirkung wird hier also noch mal deutlich geringer. Immens geringer beim 16 Kerner, weil die Spiele eben keine 16 Kerne nutzen.

Nicht falsch verstehen, ich finde das Theoretische interessant, man muss es aber in der Praxis relativieren und dann kann es nur ein Fazit geben, der 5800x hat kein Temperaturproblem oder ist schwierig zu kühlen. Er ist mit einem normalen Lüftkühler ein wahnsinnig schneller und effizienter Prozessor.
 
ChrissKrass schrieb:
Bei mir Max 72 grad mit Auto OC bei 4,8 irgendwas GHz also alles ganz cool 🥶
4,8Ghz ist schon krass mit 72 Grad und das mit nem 5800x. Ich muss mit meinem 3700x beten, dass ich 4,4 Ghz auf gerade mal genau zwei Cores bekomme und das auch nur mit dem richtigen powerplan und Bios settings etc. PBO aus kostet mich 200-300 im CB20 aber dafür halt 75°. Ohne PBO schafft er 68° aber verliert halt Performance. Ich hab schon tausend Einstellungen probiert und nichts verbessert die Situation.
 
Ayo34 schrieb:
Und wie hast du die 8° weniger geschafft in deinem Fall? Bessere Kühlung? Wenn ich z.B. 10 Watt (ich bezweifele es dauerhaft) einspart durch geringere Temperaturen und für eine Wasserkühlung z.B. 20 Watt mehr verbrauchst als durch Lüftkühlung, hat man am Ende ja trotzdem mehr Stromverbrauch.
Siehe Überschrift der Bilder:
Durch eine 5K geringere Umgebungstemperatur, einmal 22°C und einmal 17°C.

Und wenn man jetzt sagt, 17°C Zimmertemperatur ist ja unrealistisch, dann geht das Beispiel auch in die andere Richtung:
Aktuell sind es 21°C in meinem Zimmer, im Sommer sind es eher 27-28°C, hier wird meine CPU also auch nicht nur wärmer werden, sondern auch mehr verbrauchen.

Dann geht es von den 64°C eben hoch auf ~75°C und von den 77W hoch auf ~85W
 
Zuletzt bearbeitet:
  • Gefällt mir
Reaktionen: bad_sign
Irgendwie verstehe ich die Testergebnisse nicht so ganz.
Ich betreibe einen Ryzen R7-5800x @ Stock mit einem NH-D15S und hab heute zum ersten Mal 80°C erreicht, weil die GPU zu viel Wärme produziert hat. Ansonsten lag das Maximum immer so bei 74°C.
Gehäuse ist ein Lian Li LANCOOL II Mesh Performance.

Hab ich einfach Glück oder läuft bei der Temperaturmessung was falsch?
 
Zuletzt bearbeitet:
NH D14 + 5600x + Lian Li PC P80 = spitze = max 65 C in any game (DCS, ANNO,BF5,HLL, etc)

Den NH D14 hab ich seit 2011 !! I7 2600k @ 4.8 GHZ bis letzten Dezember.
Gratis Ryzen Aufsatz von Noctua - 10 Jahre nach dem Kauf - dazu. Was will man mehr ? Wer hat noch so ein Service? Und die Wertschöpfung bleibt gänzlich in der Alpenrepublik =)
 
screwdriver0815 schrieb:
So ist das aber korrekt. Absolute Temperaturen werden in °C angegeben und Temperaturdifferenzen in Kelvin. Wenn dich das verwirrt, musst du wohl nochmal in die Schule gehen.

@CB wenn ihr das macht, kündige ich mein Abo!
Also wirklich, solch arrogante Aussagen wie: "...musst du wohl nochmal in die Schule gehen" kann man sich ja wohl verkneifen.
Und wenn man schon in so einem belehrenden Tonfall klugscheißt, dann bitte richtig.

Zwar werden nach internationalem Standard Temperaturunterschiede als Kelvin bezeichnet, jedoch ist es in Deutschland durchaus korrekt Celsius zu verwenden ( aus dem Kopf: DIN 1301 oder 1345). Und bei einem deutschsprachigen Text auf einer DE-Website ist das ja wohl gegeben.
 
IBISXI schrieb:
Der 3900X ist eine Waffe.

Ich verstehe den Sinn nicht, kannst Du es mir bitte erklären?
Du hast jetzt eine AIO gekauft, die was kann was ein Premium Luftkühler nicht kann?

Eine 77€ AIO stirbt früher und ist lauter, noch ein System wird sie auch nicht sehen.


Für mich sind wichtig:

Kühlleistung
Lautstärke
Haltbarkeit
Future Support


Was ist für Dich wichtig?
Ich verstehe es nicht warum sich Leute ein AIO einbauen.
Warum?
was seiner kann weiß ich nicht.
Was meine kann habe ich selber getestet,

Weil meine arctic liquid freezer II AIO, im Vergleich zu meinem Dark Rock Pro4, meinen 5800x um 4 grad kühler hält während sie 60-120 MHZ höher taktet (also mehr Hitze generiert).
Und die Wärmekapazität viel höher ist, sodass längere höhere boostphasen gehalten werden können. Geschlossenes Gehäuse mit Vollast auf Grafikkarte.

.

„EndeMärz hatte Arctic die Verlängerung der Garantiezeit von den gesetzlich vorgeschriebenen 2 Jahren auf nun 6 Jahre für die CPU-Wasserkühler der Serie Liquid Freezer II bekannt gegeben.“

Dem Produkt schein wohl auch der Hersteller zu vertrauen.




Und meine alte Antec H2O 920, rennt nach 9 Jahren immer noch auf meinem 2600k mit 4,8GHz. Die AIOs sterben meistens durch falsche Montage/Anwendung wenn der wasserverlust nicht zu hoch ist.
 
Zuletzt bearbeitet:
Zurück
Oben