Dell UltraSharp U2721DE - Stromverbrauch

gragry

Ensign
Registriert
Juni 2011
Beiträge
130
Hallo zusammen,
ich habe einen Dell UltraSharp U2721DE Monitor. Weiß jemand wie sich der Stromverbauch zu anderen 27 Zoll Monitoren verhält?
Im Schnitt braucht meiner wohl 33,2Watt und maximal 160,00Watt.
So wie ich das sehe, ist das bei fast allen Monitoren ähnlich. Allerdings verstehe ich nicht, wie man auf 160Watt kommen kann?
 
Wenn man den Monitor an seine Grenzen bringt.
 
Nein, der USB Ladestrom zählt auch dazu. Normaler Stromverbrauch liegt bei 20-22w. Bei mehr Helligkeit geht der Stromverbrauch hoch.
 
Dann kann ich von der Angabe 33,2Watt ausgehen?
Für ein 27 Zoll Monitor ist das ok? Bin im Moment am schauen, wo ich Strom einsparen kann :-)
 
gragry schrieb:
So wie ich das sehe, ist das bei fast allen Monitoren ähnlich. kann?
Komplett weißer bildschirm 100% helligkeit und so viele usb geräte dran wie möglich an der toleranzgrenze für die USB spannung am entsprechenden port!

Kann dir sagen meine drei 4k 32" verbrauchen zusammen so um die 120w im schnitt bei 140cd/m² helligkeit

Sprich grob 40w pro screen.

Je nachdem wie hell ich die habe, kann ich den verbauch auch senken oder erhöhen
 
Wieso reicht dir das EU-Datenblatt zum Stromverbrauch aus der Anleitung nicht? Dafür sind diese Angaben ja da.

https://dl.dell.com/manuals/all-pro...s/dell-u2721de-monitor_user's-guide_de-de.pdf

Willst du es genauer wissen, musst du wohl auch selbst messen. Nur mit dem Vergleich wird es dann wieder schwierig. Aber dann musst du einfach die von der "EU" gemessenen Angaben nutzen.

gragry schrieb:
Bin im Moment am schauen, wo ich Strom einsparen kann :-)
Rechner gar nicht erst einschalten. ;) Ich bin mir sicher, dass sich da eine Neuanschaffung nicht lohnt. Oder wie würdest du das ändern?

Wie hoch ist denn dein Verbraucht? Wieso fängst du beim Monitor an zu schauen?
 
gragry schrieb:
Dann kann ich von der Angabe 33,2Watt ausgehen?
Für ein 27 Zoll Monitor ist das ok? Bin im Moment am schauen, wo ich Strom einsparen kann :-)
Also mal zum Stromsparen, da mach dir weniger sorgen um den monitor, da wäre z.b. idle efficient hardware was da sparst du mehr.


Wenn ich meinen homeserver mal nehme, wo noch mein switch etc. mit an der messung hängt, habe ich einen mtl. verbrauch von ~7,50€ bei ~35w im 24/7 betrieb (stromaufnahme hab ich mal grob gemittelt)

Strom zahl ich 25,01cent/kwh

1707641873949.png



Zum vergleich mein rechenknecht der DEUTLICH seltener an ist, ichwürde sagen im schnitt so 5-12h am tag (je nachdem ob wochenende, oder wie aktuell krankschreibung da ich mich an der arbeit verstümmelt habe sorry falls ich hier grobe tippfehler mache... mir fehlt ein stück finger seit 3 tagen)

1707642024385.png


Vorallem beim letzten reden wir über einen idleverbrauch INKL. monitore und allem was dazugehlrt (lautsprecher, interface etc.) von 220W IDLE (ja der 5950x mit 4090 möchte ganz gut was haben)

Dröselt sich in etwa so auf:
3x 4k@140cd = ~120w
PC idle = ~90w
PC last = ~500-700W je nach anwendungsfall
 
Zuletzt bearbeitet:
  • Gefällt mir
Reaktionen: cartridge_case
Bei dem Rechner bzw. Hardware schaue ich im Moment auch. Da wird es wohl eine ZBOX werden. Die verbauchen ja nicht viel Strom.
 
Mal für eine woche ausgewertet:
1707642278738.png



Geh zunächst mal an wirklich dicke verbraucher, wenn du nur grob 10w sparst amortisiert sich ein gerät evtl erst nach jahrzenten.

Nehmen wir an du sparst an deinem projekt ~1€ im monat hast aber anschaffungskosten von 800€ kannst dir gern selber ausrechnen wie viele jahre du das ding dafür nutzen musst :)

So sehen bei mir ca 2 wochen aus, damit du mal die vorstellung hast
Gamingknecht
1707642538462.png


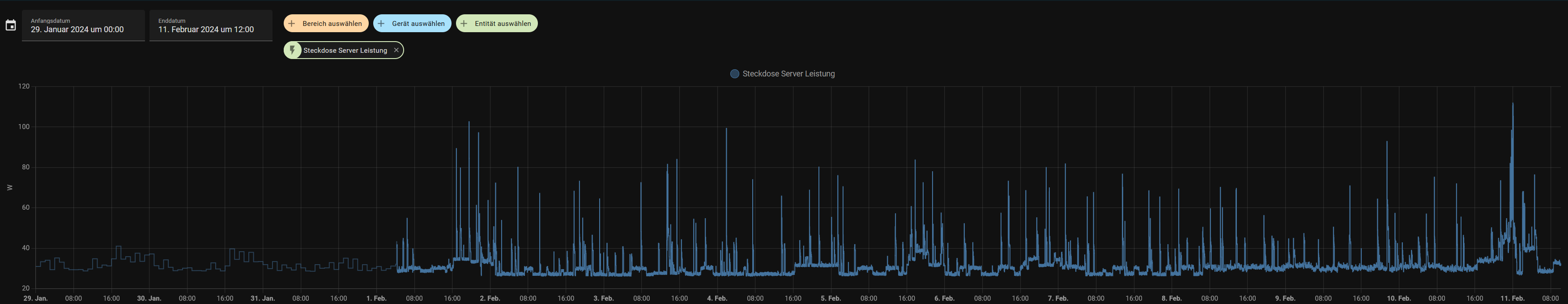
Server:
1707642636408.png
 
CrazyT schrieb:
Mal für eine woche ausgewertet:
Anhang anzeigen 1453159


Geh zunächst mal an wirklich dicke verbraucher, wenn du nur grob 10w sparst amortisiert sich ein gerät evtl erst nach jahrzenten.

Nehmen wir an du sparst an deinem projekt ~1€ im monat hast aber anschaffungskosten von 800€ kannst dir gern selber ausrechnen wie viele jahre du das ding dafür nutzen musst :)

So sehen bei mir ca 2 wochen aus, damit du mal die vorstellung hast
Anhang anzeigen 1453161
Super Idee, so eine Steckdose lege ich mir auch mal zu :-)
 
Ich denke da spielt die Helligkeit (HDR) , und auch die Hz Zahl mit rein. Dann gibt's noch die Frage der Grafikkarte und Ein oder Multimonitor Betrieb. In der Regel sind da GeForce genügsamer, bei höherer Hz Zahl/ Multimonitor Betrieb taktet der Vram der Radeons oftmals nicht herunter. Meine beiden 27er , ein Eizo, dein Dell Ultrasharp, sind laut meiner WLAN Steckdose bei ca 32-35 Watt dabei. Nutze temporär jeweils ein USB 3 Port für Bluetooth Stick bzw. Ein Kabel zum Aufladen meiner MX 3 Master.
 
gragry schrieb:
Bei dem Rechner bzw. Hardware schaue ich im Moment auch. Da wird es wohl eine ZBOX werden. Die verbauchen ja nicht viel Strom.
Stromverbrauch ist nicht alles. Gerade die Mini-PCs und Notebooks sind ab Werk so sehr auf stromersparnis ausgelegt, dass sie sich wie 15 Jahre alte PCs anfühlen. Andererseits ist es schwer ein normales Mainboard zu finden, dass extreme Stromsparmodi zulässt.

zB. braucht eine HDD weniger Strom als eine SSD, aber die SSD erledigt die Aufgabe in einem Bruchteil der Zeit, was sie dann doch sparsamer macht.

PS: schreib dir die Verbrauchswerte auf. Nach einer Woche kennst du sie nicht mehr.
 
Wenn Du Strom sparen willst, dann kaufe Dir einen neuen Kühlschrank. Ein 20 Jahre altes Gerät braucht doppelt so viel, ein 30 Jahre alte Gerät dreimal soviel, wie ein aktuelles Gerät. Das kann je nach Größe des Gerätes schon mal 300 kWh Ersparnis pro Jahr sein. Und falls Du noch keinen Wärmepumpentrockner hast - ähnlich viel. Da sind 20 Watt rauf oder runter beim Monitor Peanuts.
 
  • Gefällt mir
Reaktionen: cutterslade1234
Ich denke die Boxen von Zotac sind schon sehr sparsam und haben auch genügend Leistung. (Wenn man nicht zocken will).
So eine Steckdose zum Messen der Verbraucher ist wirklich eine super Idee.
 
cutterslade1234 schrieb:
Ich denke da spielt die Helligkeit (HDR)
Richtig
cutterslade1234 schrieb:
und auch die Hz Zahl mit rein.
Bei mir zumindest nicht wirklich messbar, also ich konnte da nix feststellen. 144hz oder 60hz machen am MONITOR nicht wirklich was aus...

...ABER wenn du den GPU verbrauch betrachtest, kann das ganz schnell anders aussehen, meine 3090 z.b. konnte 3x 4k mit 60 hz bei 35w machen, habe ich jedoch 1x 144hz und 2x 60hz gemacht, hat die karte nicht mehr mit low-power idle rumgedümpelt und mal eben 100W verbraucht ohne das ich irgendwas getan habe

Die 4090 kommt auch problemlos in low-power idle bei 1x144hz und 2x60hz

cutterslade1234 schrieb:
Dann gibt's noch die Frage der Grafikkarte und Ein oder Multimonitor Betrieb.
Das stimmt, idle mit singlescreen ~10-15w multi mit 3 sind bei mir 22-35W (je nachdem ob n video läuft etc.) Wenn ich jetzt rein nach den HWinfowerten bei der gpu gehe
Ergänzung ()

gragry schrieb:
Ich denke die Boxen von Zotac sind schon sehr sparsam und haben auch genügend Leistung.
Hat mit dem verbrauch deines monitors aber auch mal genau GAR NIX zu tun.

Wie viel watt braucht denn der aktuelle pc? Kannst du ja nicht wissen, da kein messgerät verfügbar.

gragry schrieb:
So eine Steckdose zum Messen der Verbraucher ist wirklich eine super Idee.
Bevor du jetzt irgendeine hardware austauscht, ist das der richtige weg.

Großverbraucher finden und austauschen.
 
gragry schrieb:
Ich denke die Boxen von Zotac sind schon sehr sparsam und haben auch genügend Leistung. (Wenn man nicht zocken will).
So eine Steckdose zum Messen der Verbraucher ist wirklich eine super Idee.

Man kauft aber keine neue Hardware um Strom zu sparen.

14900KS und 4090 Matrix sind schließlich auch sparsam und haben mit die höchste Effizienz ;)
 
Lian Li O11 Vision-M
Zurück
Oben