TeamViewer Motive 4

Lenovo Ideapad 5 Pro *APH8 Linuxthread

Eine Alternative die ohne xxd und sed auskommt und stattdessen printf und dd verwendet wäre folgende:
Bash:
cp /sys/class/drm/card1-eDP-1/edid edid.bin
printf '\xf8\x90' | dd bs=1 seek=254 conv=notrunc of=edid.bin
(ggf. Pfade anpassen)

mscode schrieb:
Ist das ein nicht über Updates zu behebender Fehler seitens Lenovo und man muss das auf Ewigkeiten per Hand korrigieren oder ist fließt das mal in ein Kernel update mit ein?
Lenovo kann das prinzipiell über eine neue Firmware für das Panel korrigieren. Leider sind nicht alle Panels per Software updatebar, teils muss man mit einem Hardwareprogrammierer ran. Ob das hier so ist, keine Ahnung, vielleicht kann man im Lenovo-Forum dazu mehr erfahren. Leider ist das ein IdeaPad und kein ThinkPad, und solange Windows korrekt darauf läuft wird Lenovo eher nicht tätig werden.

Der Linux-Kernel kann auch sogenannte Quirks verwenden für bekannt kaputte EDIDs. Dazu müsste man einen entsprechenden Fehlerbericht an die Distributions- oder Kernel-Maintainer senden oder besser noch einen git pull request. Hat aber soweit mir bekannt noch kein Betroffener getan.
 
  • Gefällt mir
Reaktionen: mscode und michelthemaster
@chithanh Vielen Dank erst einmal über deinen Vorschlag, ich werde es heute Abend mal ausprobieren und dir eine Rückmeldung geben. Ich finde es etwas schade, dass ich auf Windows verwiesen werde, weil ich mich mit dem Terminal bzw. Linux allgemein nicht auskenne...

LG
Micha

PS: Mein Notebook sollte die aktuellste Firmware vor der Linux-Installation gehabt haben, der Fix wurde entsprechend nicht über Lenovo ausgespielt.
 
@michelthemaster Wichtig ist, bei der Problemanalyse möglichst systematisch vorzugehen. An welcher Stelle genau weicht das Ergebnis von den Erwartungen ab, usw.

Das mit dem nicht auskennen ist eigentlich kein Problem. Wenn du einen Befehl der irgendwo im Internet steht ausführst, solltest du aber verstanden haben was er macht. Dazu kannst auch ein eigenes Thema aufmachen, falls du mit der Anleitung nicht weiterkommst und/oder Teile der Befehle, die du nicht verstehst, erklärt bekommen möchtest.
 
@chithanh So, ich habe eben mal die Befehle eingegeben, Ergebnis siehe Anhang. Ist nun jetzt noch etwas weiter von der initialen Anleitung zu befolgen?

Damit das für euch nachvollziehbar ist, fertige ja entsprechende Screenshots an. Ich hatte vorher noch keine Berührungspunkte mit Linux abseits vom Steamdeck. Ich möchte aber gerne Linux eine Chance auf meinem Schulnotebook geben.

LG
Micha
 

Anhänge

  • photo_2024-10-10_19-02-16.jpg
    photo_2024-10-10_19-02-16.jpg
    34,5 KB · Aufrufe: 158
Ok, jetzt hast du eine edid.bin, die die korrigierte EDID enthält. Im nächsten Schritt musst du noch dafür sorgen, dass Linux sie verwendet anstelle der vom Panel gemeldeten EDID.

Dazu kopierst du zunächst die edid.bin in das Verzeichnis /lib/firmware/edid/ (um das Verzeichnis zu erstellen und reinzuschreiben brauchst du sudo-Rechte).

Und dann passt du die dracut-Konfiguration an dass er die Datei in die initramfs mit aufnimmt und einen Kernel-Parameter setzt damit der Linux-Kernel sie beim Systemstart lädt.
 
chithanh schrieb:
Und dann passt du die dracut-Konfiguration an dass er die Datei in die initramfs mit aufnimmt und einen Kernel-Parameter setzt damit der Linux-Kernel sie beim Systemstart lädt.
Die hat er schon, allerdings 3x + unnötige Dateien, die dort nicht hin gehören. Aber wenn man die Meldungen nicht lesen will, muss man halt wieder was anderes versuchen.
 
Wow, was ein toller Thread. Danke euch!

Ich bin vor kurzem auch auf Linux auf meinem 14APH8 gegangen, zwar noch im dual boot mit Windows 11, aber dass funktioniert bisher auch deutlich besser als in der Vergangenheit mit anderen Systemen.

Unter Debian 12 war es dann auch relativ unkompliziert /root und /home mit LUKS zu Verschlüsseln. Jetzt habe ich endlich Windows mit Bitlocker und ein Linux mit LUKS komplett verschlüsselt.

Bei mir läuft Debian 12 mit kernel und amd-firmware backports und KDE wirklich gut. Aktuell habe ich noch x11 am laufen, will mir aber unbedingt noch wayland anschauen, weil das Scaling komplett bucklig auf X11 ist.

Ohne kernel und amd-firmware backports kam der Laptop nicht mehr aus dem Sleep zurück.

fonkyflox schrieb:
Linux Mint 21.2 - Kernel 6.4
Eine Anleitung für 120Hz beim internen Display für ein Lenovo IdeaPad 5 Pro 14APH8:

Ich habe das mal nachgemacht, beim ersten mal ging es nicht, weil ich einfach stumpf copy paste gemacht habe. Es haben sich ein Typos in die Anleitung eingeschlichen:
fonkyflox schrieb:
/usr/lib/firmware/edid
hier fehlt ein / am ende, also /usr/lib/firmware/edid/ich musste auch vorher noch den Ordner edid/ mit sudo mkdir /usr/lib/firmware/edid/ erstellen.

fonkyflox schrieb:
das schaut dann so aus: /usr/lib/firmware/edid/edit.bin
Statt /edid.bin steht hier /edit.bin

ich will auch nicht kleinlich sein, darüber bin ich nur gestolpert.
Danke euch für die Anleitung. Das war super hilfreich und ohne dem wäre ich darauf nie gekommen und hätte mich mit den 60hz zufrieden geben müssen.

cbtaste420 schrieb:
Ab Kernel 6.10 wird endlich FN+Q nativ unterstützt, leider sieht man nicht in welchem Modus sich das Gerät befindet. Daher habe ich mir hier etwas gebastelt.

Auch hier. Hammer! Richtig gute Arbeit!
Funktioniert nachdem ich noch den autostart Ordner angelegt , notify-send, libnotify-bin und dbus-x11 nachinstalliert habe. Toll!

Nachmal. Riesen dank an euch!

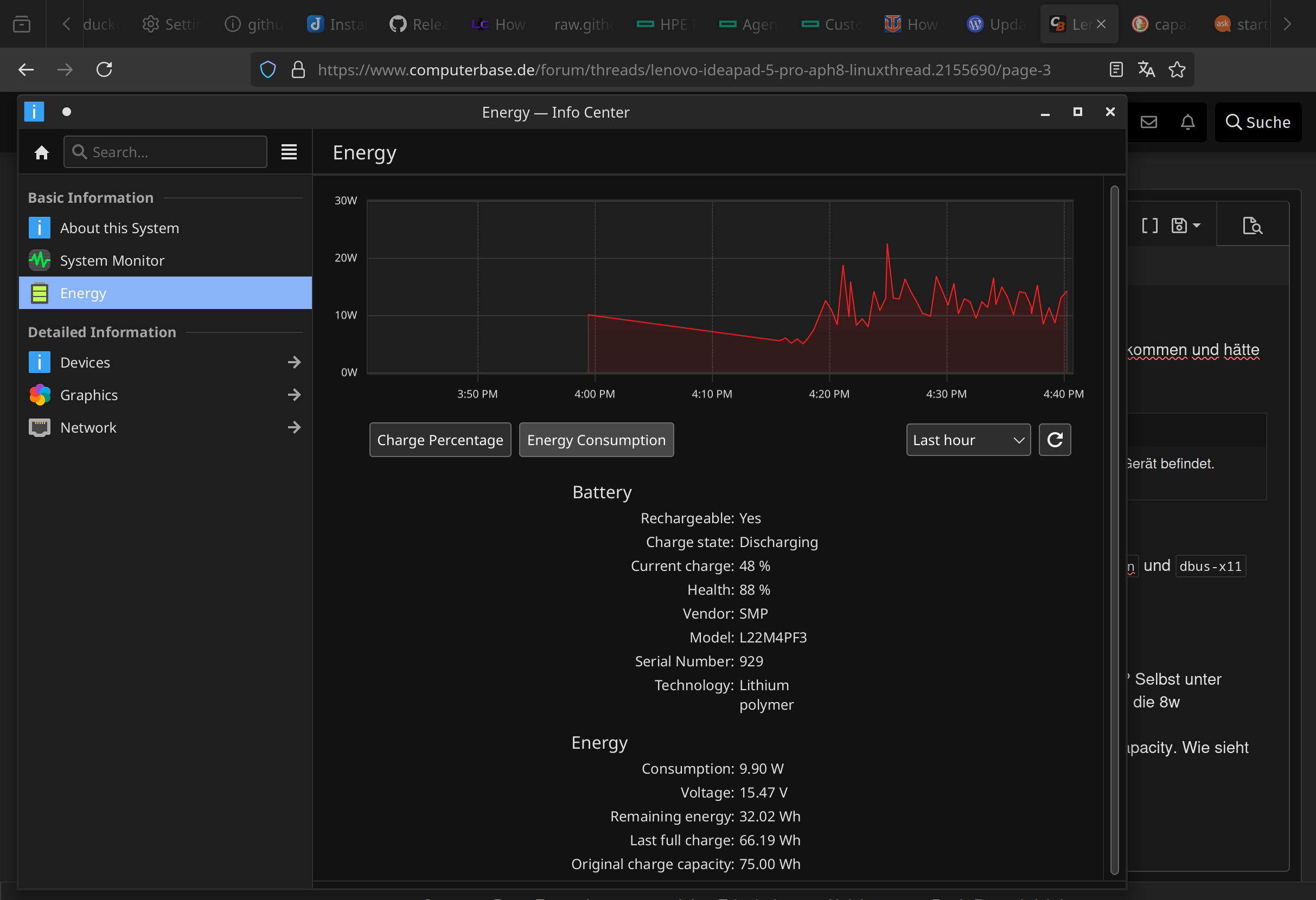
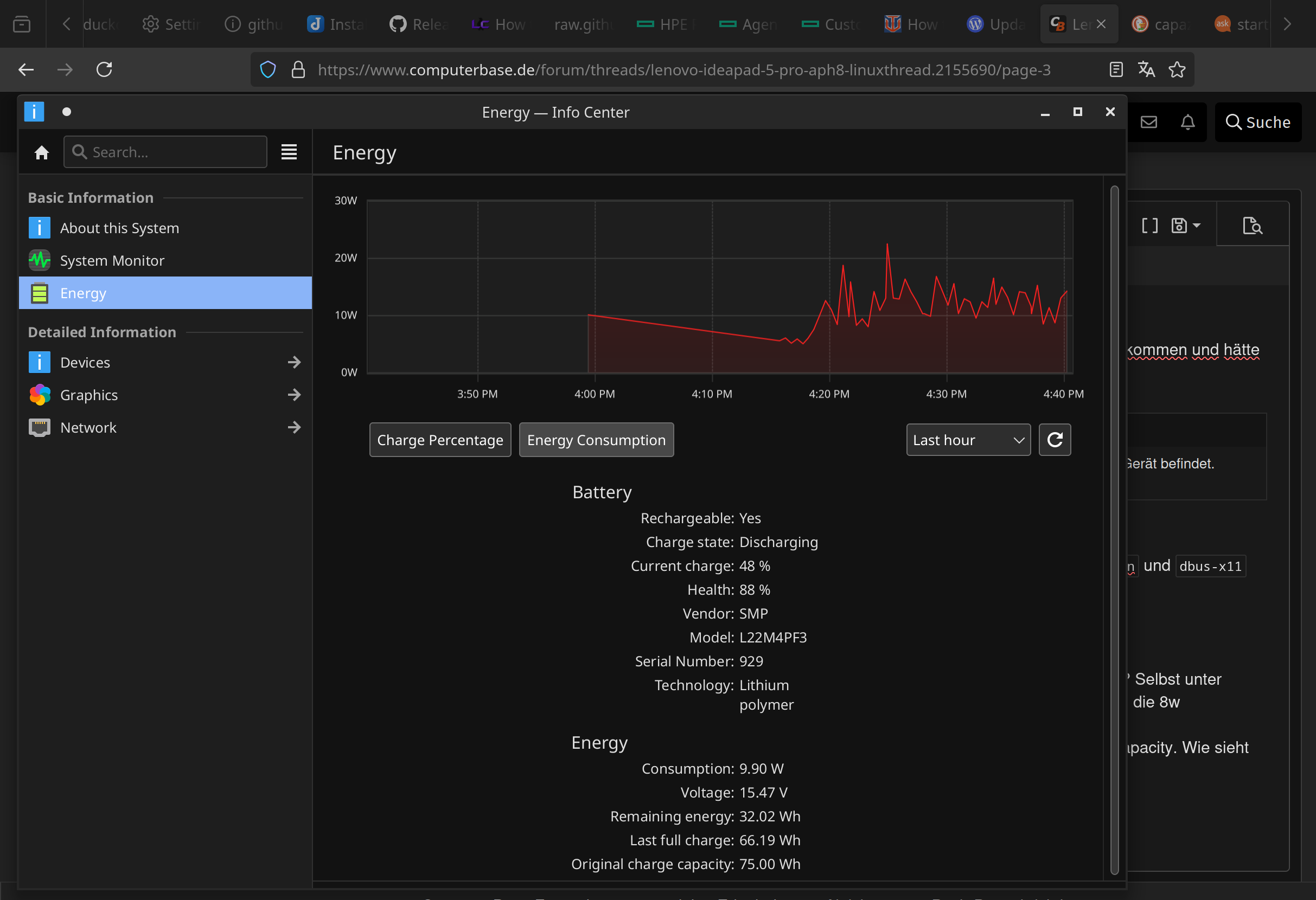
Btw kommt euch die Akku, Laufzeit unter Linux auch deutlich kürzer vor als unter Windows? Selbst unter Windows war sie schon nicht allzu gut. Laut System Monitor liegt die discharge rate so um die 8-14w, selbst nur beim Browsen und etwas terminal...

PS: Ich habe in nichtmal 2 Jahren und permanent max 80% Charging nur noch 88% max capacity. Wie sieht das euch euch aus?
 

Anhänge

  • 1744728100003.png
    1744728100003.png
    290,3 KB · Aufrufe: 96
  • Gefällt mir
Reaktionen: Tenferenzu
trxm schrieb:
Btw kommt euch die Akku, Laufzeit unter Linux auch deutlich kürzer vor als unter Windows? Selbst unter Windows war sie schon nicht allzu gut. Laut System Monitor liegt die discharge rate so um die 8-14w, selbst nur beim Browsen und etwas terminal...

PS: Ich habe in nichtmal 2 Jahren und permanent max 80% Charging nur noch 88% max capacity. Wie sieht das euch euch aus?
Zur Laufzeit unter Windows kann ich nichts beitragen, Windows war auf meinem 16APH8 nie drauf.
Ohne Last wird die Laufzeit mit 9-10 Stunden angegeben und mit einem YT Video noch ca. 5h.
1744731465471.png
1744731451260.png


Die Kapazität wird unter Umständen falsch angezeigt, weil Du nie auf 100% auflädst. Hin und wieder auf 100% laden kann die Anzeige der Kapazität wieder korrigieren.
 
Tenferenzu schrieb:
Hat schon jemand die BIOS-Updates unter Linux zum Laufen gebracht?
Ja, hier.
Vorgeschichte: Da sich das letzte Microcode Update ver0A70410A nicht laden lässt - Thema für die nächsten Tage - wollte ich endlich mal ein Update machen. Bis heute war ich noch auf Version MDCN33WW unterwegs . Das Format bzw. der Updater ist nicht mehr das bekannte Inno Setup, stattdessen wird eine Art Zip-Installer benutzt.
ACHTUNG: Die hier gezeigten Schritte können das BIOS zerstören, Durchführung auf eigene Gefahr!

Erster Schritt: Firmware aus dem Archiv entpacken.
unzip -pC mdcn39ww.exe 'LenovoBiosUpdateTool/Rfs/Fw/IdeaPad/bios.cap' > mdcn39ww.cap

Als nächstes die GUID des Firmware Device finden.
fwupdmgr get-devices|grep -A15 System\ Firmware

Und jetzt nur noch den Installationsprozess starten mittels.
sudo fwupdtool install-blob mdcn39ww.cap <GUID>
Die Frage mit Y/J bestätigen, der Laptop startet neu.

Der erste Teil dauert ca. 3-4 Minuten, dabei wird ein Fortschrittsbalken gezeigt, anschließend bleibt der Bildschirm für weitere 3-4 Minuten dunkel. Zwischendurch drehen die Lüfte auch mal auf Maximum, ist aber völlig normal.

Wie immer, ich bin für keine aus der Anleitung entstandenen Schäden verantwortlich.
 
Zuletzt bearbeitet: (Aus 'sudo fwupdtool get-devices' wurde 'fwupdmgr get-devices'.)
Zurück
Oben