Noctua NF A 12x25 PWM - störendes Laufgeräusch! - Alternativen?

Auch deine Exemplare sind höchstwahrscheinlich top, wie ein Vorposter schon sagte ist es wahrscheinlich, dass es eine Schwebung gibt und/oder einen "wandernden" Luftstrom im Gehäuse, der an anderen Teilen vorbeizieht, je nachdem wie die anderen Lüfter sich drehen.

Hast du mit einer Papprolle schon herausgefunden, ob das Geräusch direkt vom Lüfter kommt?
Tritt das Problem auch auf, wenn die Lüfter nicht verbaut sind?
 
  • Gefällt mir
Reaktionen: TheHille
Ich hatte auch Mal die Erfahrung das die Steuerung über PWM Geräusche erzeugt hat. Lag wohl an der Kombination Mainboard/ Lüfter.

Meine Vermutung war das der gepulste Steuerung eine Resonanz erzeugt. Lösung war die Lüfter per Spannung zu steuern, das war deutlich leiser ( bei gleicher Drehzahl)
 
Klingt wie eine Unwucht, würde die zurückschicken.
 
  • Gefällt mir
Reaktionen: wüstenigel
Nerevar schrieb:
@computerbase107
woraus triffst Du die Annahme, dass die Lüfter tatsächlich per PWM gesteuert werden? Ich kann z.B. im BIOS auswählen, ob ich Lüfter per Spannung oder PWM steuern will. Wobei ein PWM-Lüfter auch mit niedriger Spannung langsamer wird, aber einfach nicht dafür ausgelegt ist. Dies könnte zu dem Problem führen.

...

Für mich ergibt es keinen Sinn PWM-Lüfter nicht über die PWM-Steuerung laufen zu lassen, da diese deutlich präziser ist und diese Lüfter dafür gebaut sind.

Das man diese Lüfter von hinten durch die Brust ins Auge auch per Spannung steuern kann, ist mir schon bekannt, aber wer macht denn solch einen Blödsinn, außer im Notfall ?
 
computerbase107 schrieb:
aber wer macht denn solch einen Blödsinn, außer im Notfall ?
Naja, letztendlich lässt man den Lüfter je nach last etwas schneller oder etwas langsamer laufen. Ob das jetzt exakt über PWM läuft oder grob über Spannung läuft ist doch letztendlich völlig irrelevant
 
computerbase107 schrieb:
Für mich ergibt es keinen Sinn PWM-Lüfter nicht über die PWM-Steuerung laufen zu lassen, da diese deutlich präziser ist und diese Lüfter dafür gebaut sind.

ich habe lediglich in Richtung Threadstarter nachgefragt, ob die Lüfter wirklich mit PWM geregelt werden. Bislang gab es dazu keine Antwort. Dies könnte ein Grund für das Nebengeräusch sein.

Ferner wollte ich bezogen auf Deine Antwort darauf hinweisen, dass ein 4pin Lüfter nicht automatisch/ausschließlich per PWM gesteuert werden muss. Genau hier könnte die Fehlerquelle sein.

Wie gesagt, die Geschwindigkeit von 950rpm bei 40% Regelung passt nicht zur PWM-Kurve der Noctuas.
 
  • Gefällt mir
Reaktionen: 4nanai
Ich kann dazu auch etwas schreiben, denn ich selbst habe auch 4 Stück von diesen Noctuas in meinem Gehäuse: 2 davon als Gehäuselüfter (1 vorne, 1 hinten) und 2 Stück auf dem CPU-Kühler.

Nerevar schrieb:
mal zurück zur Ausgangsfrage: mir kommen 950rpm bei 40% recht hoch vor.... bei 40% PWM Signal sollten die Lüfter eher bei 750rpm laufen.

Hierzu kann ich sagen: Ich habe es gerade selbst getestet: Wenn ich 40% PWM im Bios einstelle, dann laufen die Lüfter bei mir bei ebenfalls bei 960 rpm. Das betrifft alle 4, die ich besitze. Das bedeutet nicht, dass Du Unrecht hast. Es kann natürlich auch an den Mainboards liegen, oder daran dass die von Dir zitierte Lüfterkurve nicht mehr aktuell ist. What ever.... Aber es liegt dann die starke Vermutunug nahe, dass zumindest hier kein Defekt an den Lüftern vorliegt. Zumindest nicht in dieser Richtung. Denn es wäre nicht gerade naheliegend, dass meine 4 und seine 2 Lüfter alle den selben Defekt haben....

Mir ist auch aufgefallen, dass meine beiden Gehäuselüfter ab etwa 900 rpm deutlich wahrnehmbar sind und auch dieses leichte Wummern haben - das der Themenstarter möglicherweise beschrieben hat -, während meine beiden CPU-Lüfter bei der identische Drehzahl sehr leise und gleichmäßig laufen.

Also habe ich einen der CPU-Lüfter und einen der Gehäuselüfter abmontiert und sie nebeneinander, lose im Gehäuse aufgestellt, um sie unter gleichen Bedingungen vergleichen zu können. Es stellte sich heraus, dass der CPU-Lüfter genauso leise wie vorher war. Und der ehemals wummernde Gehäuselüfter nun ebenfalls genauso leise war wie der CPU-Lüfter.

In meinem Fall liegt es also eindeutig nicht am Lüfter selbst, sondern an der Art und Weise wie sie beim mir im Gehäuse montiert sind.

Ich würde Dir @Erik98 also empfehlen, das gleiche zu tun: Wenn Du eine der Extensions an das Lüfterkabel machst, hast Du genug Kabellänge, um den Lüfter vom PC-Gehäuse abzumontieren, und einen ähnlichen Test wie der von mir beschriebene durchzuführen. Mal im Bios verschiedene %-Werte einstellen und den abmontierten mit dem montierten vergleichen. Wenn Du das gemacht, dann bist Du wirklich schlauer als vorher.
 
  • Gefällt mir
Reaktionen: proserpinus
jorge100 schrieb:
In meinem Fall liegt es also eindeutig nicht am Lüfter selbst, sondern an der Art und Weise wie sie beim mir im Gehäuse montiert sind.
Gehäuselüfter müssen die Luft ja durch die Öffnungen ziehen oder drücken. Dabei entstehen je nach Beschaffung der Öffnungen vermutlich Verwirbelungen und Resonanzen. Entweder verursacht dann die vorbeiströmende Luft selbst diese Geräusche oder löst wahrscheinlicher entweder an den Luftdurchlässen oder an den Rotoren Schwingungen aus, die dann diese Geräusche verursachen.

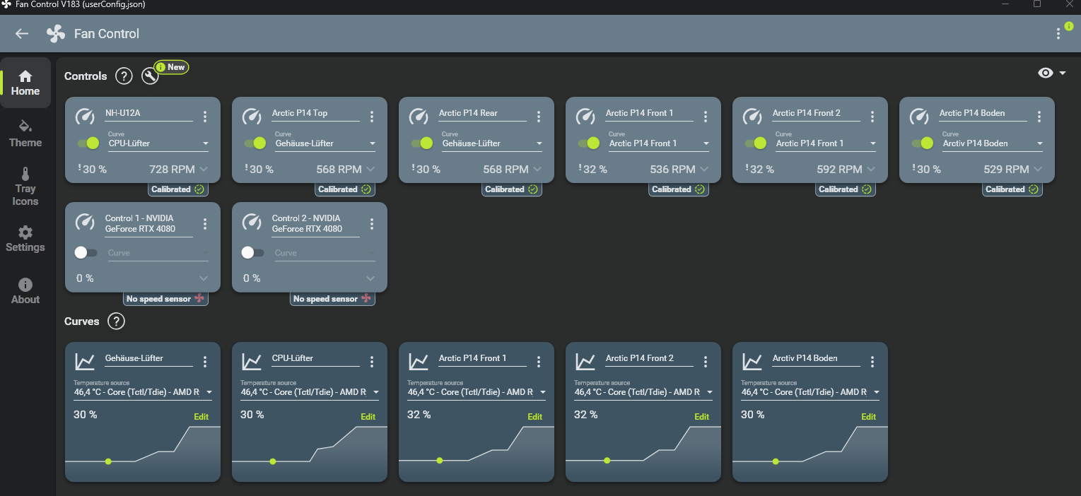
Eine Möglichkeit wäre, per Lüftersteuerung den entsprechenden Drehzahlbereich zu meiden, in dem man die Lüfterkurve so einstellt, dass diese Bereiche schnell durchlaufen werden. Bei Gehäuselüftern bietet sich auch an, die Drehzahl schlicht zu limitieren.

Mit Fan Control lässt sich das bei PWM-Lüftern recht komfortabel aus Windows heraus adjustieren:

1714386780933.png
 
  • Gefällt mir
Reaktionen: jorge100 und frames p. joule
Vielen Dank für die Antworten!

Ich werde am WE ein paar Tests machen.
 
Bei dem Preis der Noctua sollte man nicht ewig herumexperimentieren. Ich hatte das gleiche Problem vor Jahren. Es lag am Lüfter selbst und hatte nichts mit der Befestigung zu tun.
Die Silent Wings kann man nehmen und die haben Noctua technisch überholt.
 
Ich selber habe ein Fractal North mit Glassseitenteil. In der Front sind 3x NF-A12x25 verbaut. Dann noch einer im Heck und einer oben hinten im Deckel.
Man hört die Lüfter nicht und sie geben keinen Mucks von sich. Die machen ihre Arbeit hervorragend.

Wenn also Probleme mit diesem Lüfter vorhanden sind, dann reklamieren. Ganz klar. Natürlich solle man prüfen bei welcher Drehzahl sie betrieben werden. Ab einer gewissen Drehzahl ist kein Lüfter mehr leise.
Möglicherweise liegt auch ein Fehler in der Lüftersteuerung oder in der UEFI Einstellung der Lüfterkurve vor...
 
Lian Li Combo AIO
Zurück
Oben