Pingplotter Daten

SpYrOzZ

Newbie
Registriert
Dez. 2025
Beiträge
3
Hallo zusammen,

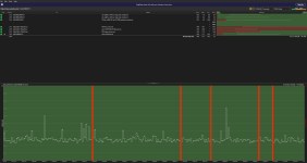
ich habe derzeit Probleme mit Packet Loss. Dies zeigt sich beim Online Spielen, dieser Packet Loss liegt zwischen 1-3%.

Habe mal Pingplotter laufen lassen, kann diese Daten nur selber nicht wirklich deuten. Ich würde gerne wissen wo das Problem herkommt

PC ist über LAN verbunden, habe selbiges Problem aber auch am Handy & an an einer Konsole welche beide nur über WLAN verbunden sind.

Vielleicht noch als nützliche Info, eine Etage unter mir wohnt meine Oma welche ein komplett eigenes WLAN Netzwerk hat. Hier tritt selbiges Problem auf.

Danke im voraus für jegliche Hilfe
 

Anhänge

  • Screenshot 2025-12-13 131108.png
    Screenshot 2025-12-13 131108.png
    91,2 KB · Aufrufe: 103
  • Screenshot 2025-12-13 141112.png
    Screenshot 2025-12-13 141112.png
    95,4 KB · Aufrufe: 104
  • Screenshot 2025-12-13 135905.png
    Screenshot 2025-12-13 135905.png
    86,1 KB · Aufrufe: 96
Moin und willkommen bei CB.

Lass mich raten: Du hast einen Kabelanschluss bei Vodafone oder Unity Media? ;)

Das Problem liegt nicht an dir oder deiner Hardware, es liegt eher am Hausanschluss oder dessen Verkabelung.

Rufe bei Vodafone oder UM am Montag an und lass einen Techniker kommen der den Verstärker im Keller und auch deine Leitung Zuhause an der Dose durchmisst. Ich habe drei Monate und acht Termine gebraucht bis einer der Techniker endlich mal was gebacken bekommen hat. ;) Hoffe bei dir gehts schneller.
 
Vodafone genau:)

Ich habe es mir fast gedacht das es nicht am mir liegt, wollte mir sicherheitshalber ein paar andere Meinung einholen.

Hatte das Problem in den letzten 3 Wochen 2x hört sich vielversprechend an, aber die Hoffnung stirbt zuletzt.

Danke dir & ein schönes Wochenende noch.
 
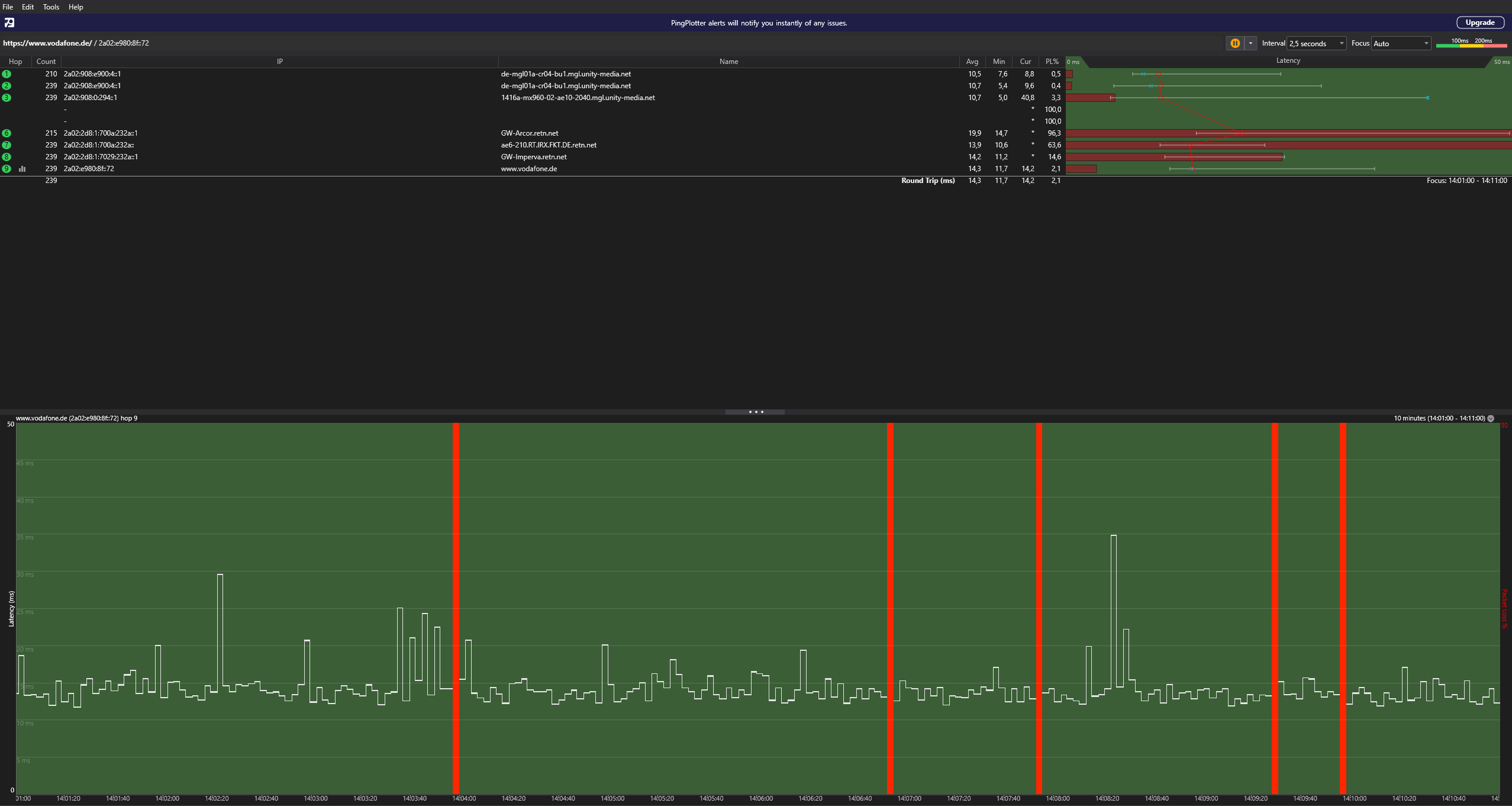
Du hast den Google DNS / Vodafone (Webserver) und Twitch (Webserver) angepingt. Nicht jeder Hop antwortet (immer) auf ICMP Anfragen, weil keine Prio. Das sagt nichts über irgendwelche Probleme aus.

Du musst auch die passenden Spielserver eingeben, und im Hintergrund laufen lassen, damit man ggf. was deuten kann, wenn das Problem dann auftritt.
 
  • Gefällt mir
Reaktionen: coxon
Verstehe deinen Punkt. Wäre auch mein Vorhaben gewesen, nur die IP Adresse von dem Spielserver herauszufinden ist für mich unmöglich. Finde hier auch leider nichts im Netz.
 
Zurück
Oben