Du verwendest einen veralteten Browser. Es ist möglich, dass diese oder andere Websites nicht korrekt angezeigt werden.
Du solltest ein Upgrade durchführen oder einen alternativen Browser verwenden.
Du solltest ein Upgrade durchführen oder einen alternativen Browser verwenden.
Script für Löschung aus Registry
- Ersteller alonsie
- Erstellt am
- Registriert
- Jan. 2008
- Beiträge
- 7.980
Hi,
Win10?
Gibt ja genügend Tools die sowas können, oder muss ein ein Script sein?
Powershell:
Die -Confirm Option wird verwendet, um sicherzustellen, dass du jedes Mal bestätigen musst, wenn ein Schlüssel oder Wert gelöscht wird!
Win10?
Gibt ja genügend Tools die sowas können, oder muss ein ein Script sein?
Powershell:
PowerShell:
$word = "Beispiel"
$path = "HKLM:\"
Get-ChildItem -Path $path -Recurse -ErrorAction SilentlyContinue |
ForEach-Object {
if((Get-ItemProperty -Path $_.PsPath) -match $word){
Remove-Item -Path $_.PsPath -Confirm
}
}
Die -Confirm Option wird verwendet, um sicherzustellen, dass du jedes Mal bestätigen musst, wenn ein Schlüssel oder Wert gelöscht wird!
- Registriert
- Jan. 2014
- Beiträge
- 1.504
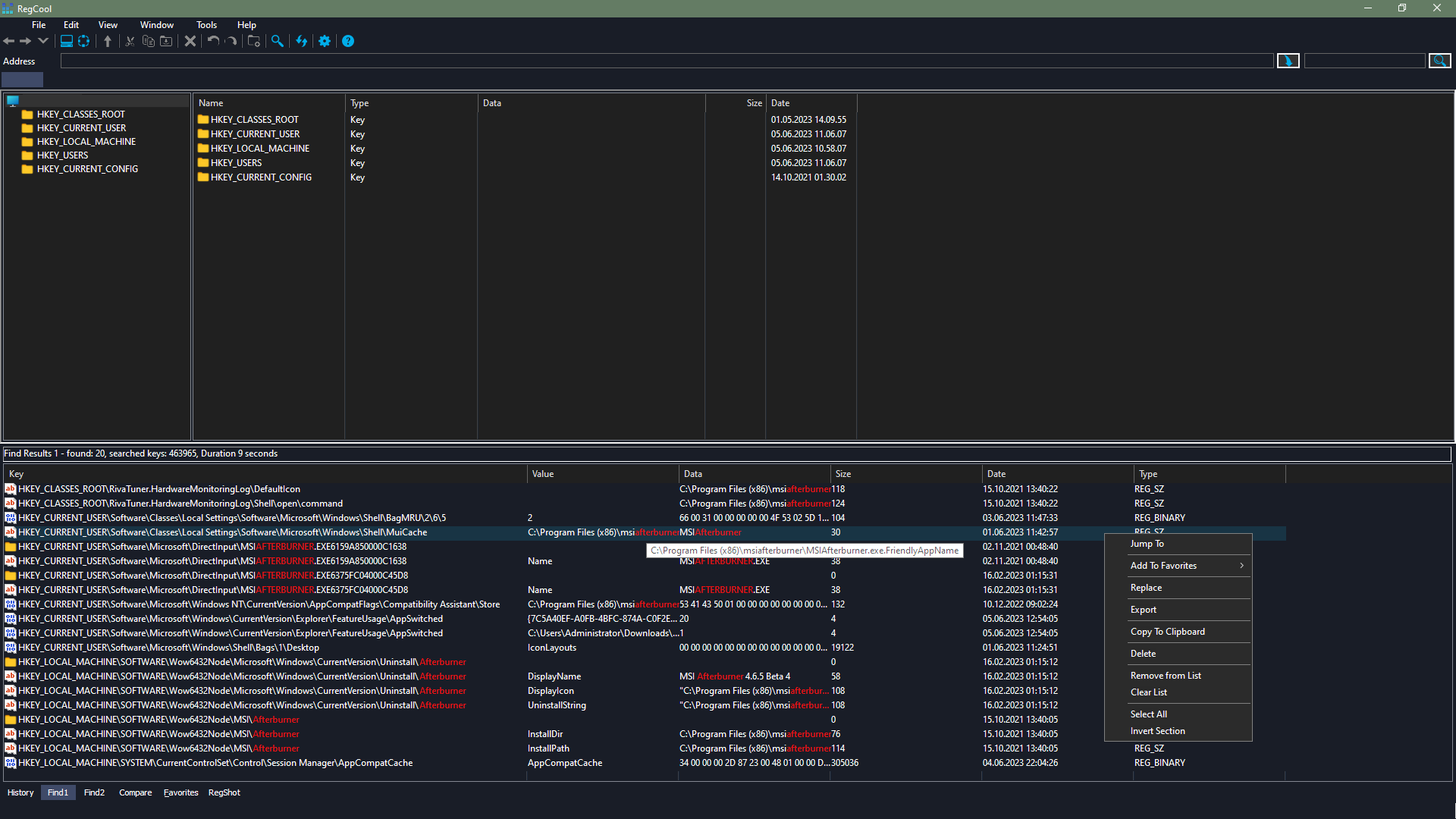
ganz ehrlich, das würde ich mit dem tool "regcool" machen. das ist viel übersichtlicher und du kannst trotzdem am ende alles mit einem klick löschen. hast aber eben nochmal die auflistung wo genau er das alles gefunden hat.
(ausser natürlich wenn es wirklich ein script rein aus unattended/scheduling-gründen sein muss)
(ausser natürlich wenn es wirklich ein script rein aus unattended/scheduling-gründen sein muss)
- Registriert
- Sep. 2021
- Beiträge
- 620
Eine infizierte Applikation hat Restbestände in der registry gelassen, an verschiedensten Orten und mit dem Script versuche ich alles herauszulöschen, sind leider ca. 300 Geräte.Incanus schrieb:was ist also das Ziel?
ich werde es gleich versuchenduAffentier schrieb:Powershell:
Antivirenprogramm des Kunden blockiert leider jegliche Tools. Ich kann da leider auch nichts machenRedundanz schrieb:"regcool"
Drewkev
Geizkragen
- Registriert
- Okt. 2016
- Beiträge
- 44.327
Welches? Ausnahme erstellen geht auch nicht?alonsie schrieb:Antivirenprogramm
- Registriert
- Sep. 2021
- Beiträge
- 620
Eins von PaloAlto, leider hat nur deren IT Chef die Adminrechte und gibt keine Tools frei.Drewkev schrieb:Welches? Ausnahme erstellen geht auch nicht?
K3ks
Fleet Admiral
- Registriert
- Nov. 2007
- Beiträge
- 14.795
Neu Aufsetzen ohne wenn und aber, alles andere ist fahrlässig, aber ich habs ja nicht zu entscheiden.Eine infizierte Applikation
- Registriert
- Sep. 2021
- Beiträge
- 620
Die Virensoftware kann man nur aus der Adminkonsole steuern, die ich nicht habe.hpxw schrieb:Admin Rechte?!
Mehr Arbeit für michCardhu schrieb:Das klingt ja sehr urig
Liegt auch nicht in meinem Interesse. Aber 600 oder mehr Geräte neu zu installieren ist halt auch keine Lösung bei der vorhanden InfrastrukturK3ks schrieb:Neu Aufsetzen ohne wenn und aber
Ähnliche Themen
- Gesperrt
- Antworten
- 15
- Aufrufe
- 2.359
- Antworten
- 16
- Aufrufe
- 1.615
- Antworten
- 9
- Aufrufe
- 1.191
- Antworten
- 4
- Aufrufe
- 1.077
- Antworten
- 7
- Aufrufe
- 1.291