• Mitspieler gesucht? Du willst dich locker mit der Community austauschen? Schau gerne auf unserem ComputerBase Discord vorbei!

Test Starfield im Test: 24 Grafikkarten und 12 Prozessoren im Benchmark

Hier hatte ich meine Ergebnisse geteilt: https://www.computerbase.de/forum/t...en-im-benchmark.2158614/page-54#post-28567141

Nun habe ich schnell ins Spiel geschaut und auf Ultra läuft es nun besser als zu Release auf Hoch.
96 FPS liegen in der selben Szene nun an, wo es vorher nur 81 waren. Mit dem Hoch Preset sind es dann sogar 111 FPS. Zwischen 81 und 111 liegen ganze 30 FPS. Die GPU wird mit 20 Watt zusätzlich zur alten Messung auch stärker ausgelastet.

starfield 2023-11-22 07-11-12.png

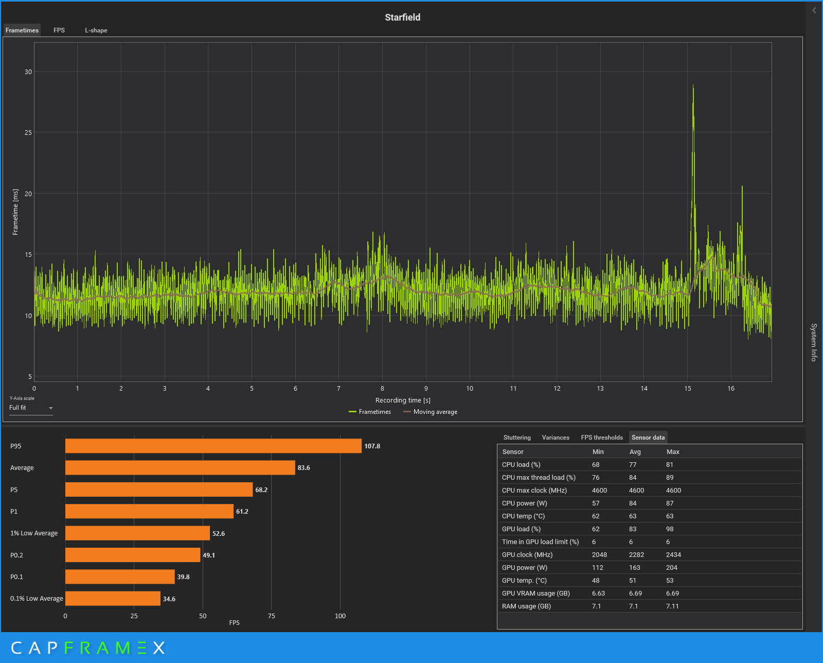
Richtig "geknallt" hat es bei der CPU Optimierung. Auf High in der von mir geteilten Benchmark Szene, die auch CB verwendet stieg die Leistung von ca. 70 FPS im Durchschnitt, auf 83 FPS. Die maximalen FPS gingen sogar von 76 auf 107 FPS rauf. Ein gemeiner Ausschlag hat mir leider die ansonsten durchweg bessere Messung verhagelt. Insgesamt fühlt sich das Spiel jetzt aber besser an. Also die Patches haben etwas gebracht.

CX_2023-11-22_07-27-12_Starfield_Patch 1.8.png

 
Zuletzt bearbeitet:
  • Gefällt mir
Reaktionen: HageBen
Cerebral_Amoebe schrieb:
@Wolfgang
Testet Ihr nochmal mit dem aktuellen Patch
DLSS?
Wir testen nicht explizit Starfield neu, Starfield ist aber teil des neuen Grafikkarten-Testparcours, an dem ich gerade arbeite. Mit DLSS hat das dann aber nichts zu tun.
 
  • Gefällt mir
Reaktionen: Grestorn und Blackland
Ich spiele es mit einem Core i9 7900 mit einer 3090ti 24GB und das Spiel ist natürlich auf einer SSD.
Auflösung 3440*1440 mit teilweise verringerten Details

Die Aussengebiete sind Katastrophe von den FPS her, weit unter 30 teilweise. In Innenräumen ist alles in Ordnung.

Ich weiß nicht was ich noch machen soll.

Was mit auffällt, die GPU Last geht selten mal über 50%, also wird sie nicht voll ausgenutzt.
Kann der leicht veraltete Prozessor das Problem sein??
Es ist das erste Spiel wo ich diese Probleme habe, alles andere was Open World an geht läuft super.
Forza5 läuft mit 60PFS stabil.
 
@Norbert_Focus
Nur weil eine CPU nicht 100% hat, heißt das nicht, dass sie nicht ausgelastet ist. Ich sehe mit meinem 5800X3D teilweise in Akila City auch keine 99% GPU Usage mehr, d.h. CPU oder Spiel Engine limitiert. (Stand Oktober)
 
Gestern vorletzte Hauptquest "Offenbarung" (beim verschütteten Tempel) abgeschlossen
und seitdem fehlt der Zugang zum Raumschiff. Bleibt auch so. Passt irgendwie zum Spiel.

Starfield_2024_02_09_23_53_35_157.jpg
 
@Norbert_Focus die beta version bietet jetzt FSR3 mit framegeneration. vielleicht hilft dir das bei dem spiel.
 
Zuletzt bearbeitet:
Zitat aus dem Test: "Mit dem für die GPU-Tests genutzten Ryzen 7 7800X3D sind Nvidia-Grafikkarten im CPU-Limit klar schneller als AMD-GPUs. Die CPU-Benchmarks zeigen nun, dass dies auf einer Intel-CPU interessanterweise kaum noch gilt: Mit dem Core i9-13900K erreicht die GeForce RTX 4090 in dem Testszenario 100,5 FPS, mit der Radeon RX 7900 XTX sind es beinahe gleich hohe 98,6 FPS. Der Rückstand schrumpft also von dreizehn Prozent auf nur noch zwei Prozent zusammen. Es gibt also keine generelle Starfield-Schwäche der Radeons im CPU-Limit, sondern nur eine auf AMD-CPUs – mehr als merkwürdig."

Kann das damals schon ein Hinweis auf die Problematik gewesen sein?
https://www.computerbase.de/news/pr...en-per-patch-auch-fuer-windows-11-23h2.89374/

Vielleicht lohnt sich hier bald ein Nachtest. Ich hatte selbst Tests hier im Thread veröffentlicht. Am Spiel mit Patches, Windows und den Treibern hat sich doch sicher was getan.
 
  • Gefällt mir
Reaktionen: T-Horsten
Zurück
Oben