--=[mAik]=--
Ensign
- Registriert
- Aug. 2005
- Beiträge
- 228
@TWIN013
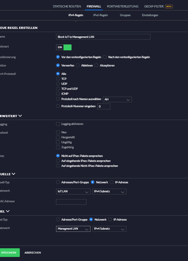
Hinter der UDMP kannst du den Adressbereich wählen den du willst. Da spielt die IP Adresse vom Modem keine Rolle. Ich z.B habe meine Netze so aufgeteilt.
Management 10.10.10.1
Privat 10.10.20.1 VLAN20
Kids 10.10.30.1 VLAN30
IoT 10.10.40.1 VLAN40
Gast 10.10.50.1 VLAN50
Gruss mAik
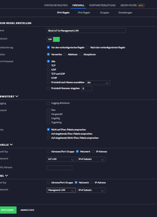
Hinter der UDMP kannst du den Adressbereich wählen den du willst. Da spielt die IP Adresse vom Modem keine Rolle. Ich z.B habe meine Netze so aufgeteilt.
Management 10.10.10.1
Privat 10.10.20.1 VLAN20
Kids 10.10.30.1 VLAN30
IoT 10.10.40.1 VLAN40
Gast 10.10.50.1 VLAN50
Gruss mAik
Zuletzt bearbeitet:





