Hey zusammen,
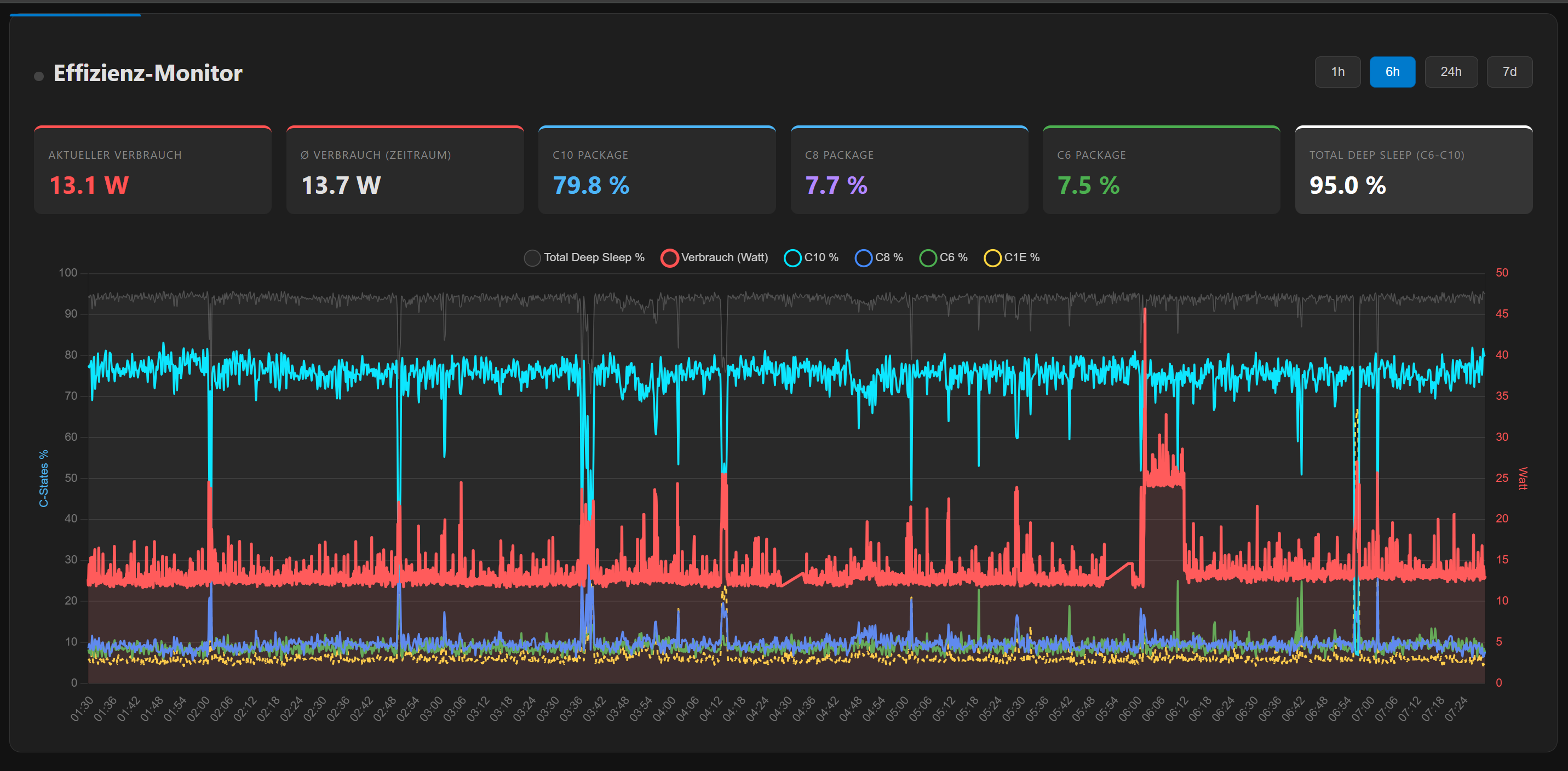
ich hätte gern eine Einschätzung zu meiner aktuellen unRAID‑Hardware und möglichen Alternativen. Momentan läuft unRAID auf einem Ryzen 7 2700X, allerdings ist das System im Idle recht stromhungrig, weshalb ich über einen Wechsel nachdenke.
Zur Auswahl stehen bei mir folgende drei Plattformen (jeweils mit 64 GB DDR4):
Einsatzbereich:
Ich wäre auch bereit, in neue Hardware zu investieren, solange ich bei DDR4 bleiben kann – alles andere ist mir momentan zu teuer.
Was wäre aus eurer Sicht die sinnvollste bzw. energieeffizienteste Option?
Über ein kurzes Feedback würde ich mich freuen!
ich hätte gern eine Einschätzung zu meiner aktuellen unRAID‑Hardware und möglichen Alternativen. Momentan läuft unRAID auf einem Ryzen 7 2700X, allerdings ist das System im Idle recht stromhungrig, weshalb ich über einen Wechsel nachdenke.
Zur Auswahl stehen bei mir folgende drei Plattformen (jeweils mit 64 GB DDR4):
- Intel i5‑6500 ASRock Z170 Pro4
- AMD Ryzen 7 2700X Gigabyte X470 AORUS Ultra Gaming
- AMD Ryzen 5 2700X (vermutlich) Gigabyte X570 Aorus Pro WiFi
Einsatzbereich:
- ca. 10 Docker‑Container (einer davon Jellyfin, dafür die GPU fürs Transkodieren größerer Files)
- 3 Debian‑VMs (nichts besonders Anspruchsvolles)
- 1 SSD als Cache
- 6 HDDs im Array
Ich wäre auch bereit, in neue Hardware zu investieren, solange ich bei DDR4 bleiben kann – alles andere ist mir momentan zu teuer.
Was wäre aus eurer Sicht die sinnvollste bzw. energieeffizienteste Option?
Über ein kurzes Feedback würde ich mich freuen!