Sammelthread Big Navi RX 6700XT/6800(XT)/6900XT Overclocking/Undervolting

use there another profil, if not stable
 
Yeah, I guess I'm just stuck with 2.5GHz at 1050mv; I tried playing Crysis with ray tracing, and that profile needed way more than 300 watts. Why can't I achieve a 24/7 setting of 2.6GHz? I need that100 MHz. :(
 
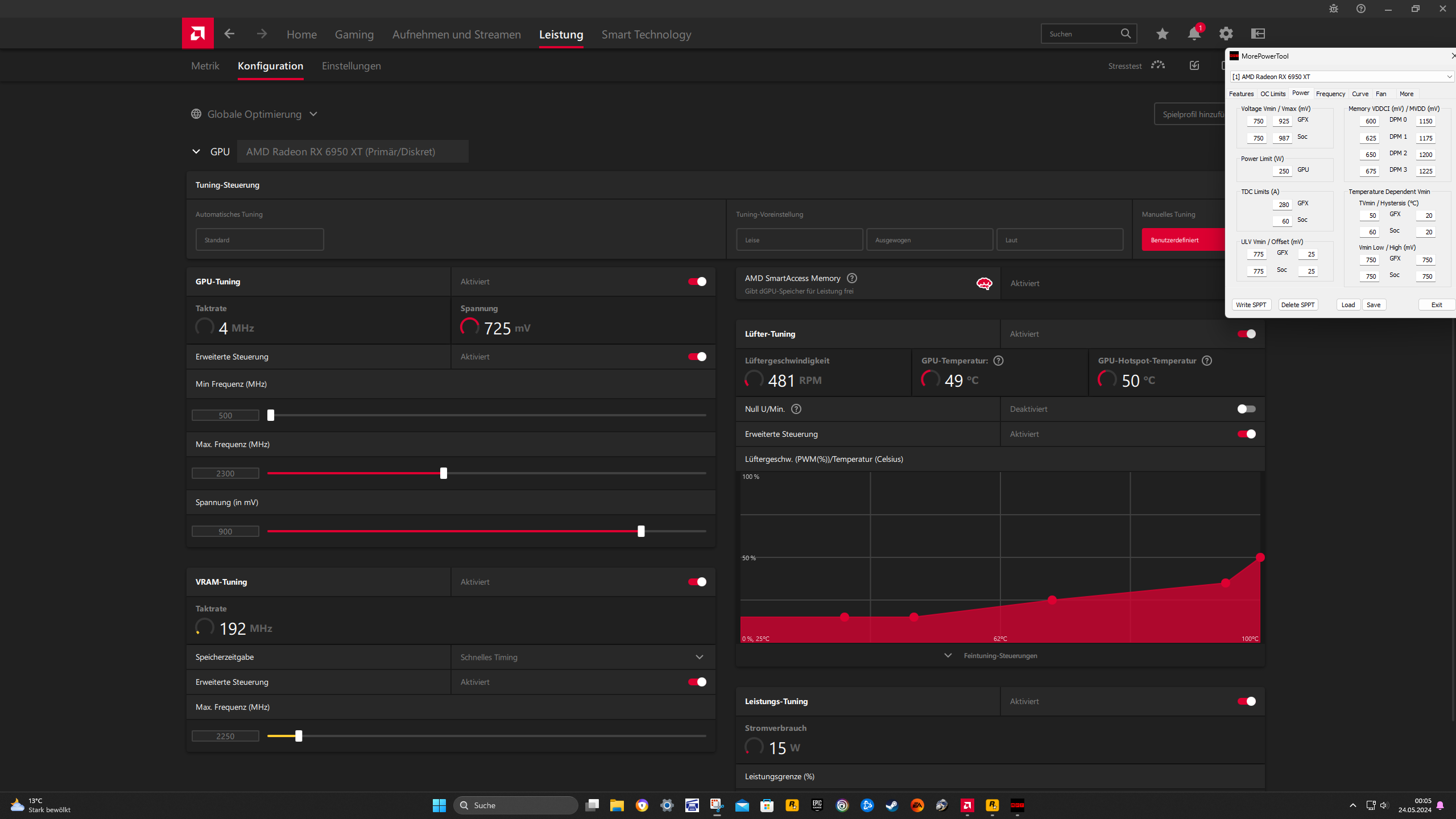
so habe mal heute den neusten Treiber installiert und nochmal 4 Stunden RDR2 mit meinen Endgültigen UV Profil getestet. Läuft stabil und smooth. In allen Steel Nomad Benches habe ich immer ca 50 Punkte mehr
 

Anhänge

  • Screenshot (329).png
    Screenshot (329).png
    7,4 MB · Aufrufe: 79
  • Screenshot (330).png
    Screenshot (330).png
    7,6 MB · Aufrufe: 90
  • Screenshot (331).png
    Screenshot (331).png
    7,7 MB · Aufrufe: 99
  • Screenshot 2024-05-24 000536.png
    Screenshot 2024-05-24 000536.png
    298,4 KB · Aufrufe: 94
  • Screenshot (328).png
    Screenshot (328).png
    8 MB · Aufrufe: 94
  • Gefällt mir
Reaktionen: Verak Drezzt
When my card is at default (1175 mV), I can do an offset in Wattman of -100 mV; if I lock the voltage in MPT, can the offset then be more or is it usually the same amount of offset?
 
mostly the same, if you speak about TS
depends a little bit at eff.MHz and Watt = eff.Volt
the Curve is not linear

If you cap in MPT too much, may be. -100offset is not more stable enough, try -97.
for example
MPT 1125
MCT 1028
with high Watts >300

probably a good idea, to be eff.Volt<1050mV, I don´t know how exactly the cap@6900 is
MPT 1086 ? or 1100 or 1106
MCT 989 ? or 1003 or 1009
with lower Watts <300
 
Zuletzt bearbeitet:
hier mal ein Stündchen BF2024
 

Anhänge

  • BF 982.CSV
    BF 982.CSV
    2,7 MB · Aufrufe: 58
  • Screenshot (332).png
    Screenshot (332).png
    7,4 MB · Aufrufe: 77
  • Screenshot (333).png
    Screenshot (333).png
    7,8 MB · Aufrufe: 81
  • Screenshot 2024-05-24 223843.png
    Screenshot 2024-05-24 223843.png
    333,3 KB · Aufrufe: 78
und 2 Stündchen PUBG
 

Anhänge

  • PUBG 982 soc.CSV
    PUBG 982 soc.CSV
    5,5 MB · Aufrufe: 62
  • Screenshot (334).png
    Screenshot (334).png
    8,1 MB · Aufrufe: 80
  • Screenshot 2024-05-25 004158.png
    Screenshot 2024-05-25 004158.png
    331,2 KB · Aufrufe: 74
  • Screenshot (335).png
    Screenshot (335).png
    7,7 MB · Aufrufe: 71
  • Gefällt mir
Reaktionen: b|ank0r
What's a good game I could play that requires a high power draw to see if temps maintain within the hotspot limit? I just changed my fan curve, so at 80% max, I can now draw 300 watts at 2.6Ghz without hitting a 110-degree hotspot. I don't mind the fan noise since I'm autistic and use white noise 24/7.
 
I was running for a while with 1125mv at 2.6GHz at 300 watts; I thought finafukkinly I'd be able to run this 24/7. Then the heat the GPU was putting out over a long gaming session made my RAM crash my PC. It's futile trying to achieve that goal now, isn't it?
 
open your case, ... and if your CPU is not so big may be a other cooler with airflow at the hot RAM
or put a extra blower at the RAM, like 80mm-15thick, some people at overclock.net use this

example of a pcgh-user
 

Anhänge

  • AbstandshalterPCCOOLER.jpg
    AbstandshalterPCCOOLER.jpg
    528,9 KB · Aufrufe: 69
  • AbstandshalterGlasscheibe.jpg
    AbstandshalterGlasscheibe.jpg
    4,6 KB · Aufrufe: 68
  • TopBlower.JPG
    TopBlower.JPG
    45,9 KB · Aufrufe: 67
  • Blower above RAM.JPG
    Blower above RAM.JPG
    30,2 KB · Aufrufe: 65
Zuletzt bearbeitet:
  • Gefällt mir
Reaktionen: cra3khead
GerryB schrieb:
some people at overclock.net use this
Ooo, that glass panel gap doesn't look too bad; I have to see if there's a slimmer option. I use a NZXT H1, which uses the 140mm AIO as a fan that blows air down on the Mobo VRM and Ram as well. The problem is the high ambient temperatures of the summer. I had an overclock set during the winter, which is not at all tuned for the temps now.
 
Screenshot 2024-05-27 145813.png
Screenshot 2024-05-25 203013.png


@GerryB Fast Timings 2 gives me a free extra 100 points in Steel Nomad; Would that carry over to in-game performance?
 
  • Gefällt mir
Reaktionen: GerryB
cra3khead schrieb:
@GerryB Fast Timings 2 gives me a free extra 100 points in Steel Nomad; Would that carry over to in-game performance?
Should give you in 4k the 1-2 extra fps, = NICE.

Whats the key to get FT2 working?
I see, you can use FT2 with the same vram-volt as in FT1.
but
In your first post, 2 weeks ago it doesn´t work with this volt.
It´s the DPM3=1070 = Vram 2140<<2150?
 
Zuletzt bearbeitet:
  • Gefällt mir
Reaktionen: Evgasüchtiger
hier mal 3 Stündchen HL mit 70er CUT
 

Anhänge

  • HL 982 soc.CSV
    HL 982 soc.CSV
    8,9 MB · Aufrufe: 61
  • Screenshot (337).png
    Screenshot (337).png
    5,6 MB · Aufrufe: 67
  • Screenshot (342).png
    Screenshot (342).png
    5,6 MB · Aufrufe: 68
  • Screenshot 2024-05-28 001642.png
    Screenshot 2024-05-28 001642.png
    338,8 KB · Aufrufe: 64
GerryB schrieb:
Whats the key to get FT2 working?
You just have to set DPM3 to above 1040, I believe. Which then sets the default timing strap of your card up a step. Which then in turn allows you to set FT2, which then brings you back down two straps. It doesn't make sense, but it somehow increases performance.
GerryB schrieb:
In your first post, 2 weeks ago it doesn´t work with this volt.
It´s the DPM3=1070 = Vram 2140<<2150?
How do I test vram stability? It seems like memtestcl is very vague about its stability results. As for the 2150 setting, it "worked" for a single benchmark run at 2150, but I don't consider that stable. 2140 seems less strenuous on my card.
 
  • Gefällt mir
Reaktionen: GerryB
GerryB schrieb:
Should give you in 4k the 1-2 extra fps, = NICE.

Whats the key to get FT2 working?
I see, you can use FT2 with the same vram-volt as in FT1.
but
In your first post, 2 weeks ago it doesn´t work with this volt.
It´s the DPM3=1070 = Vram 2140<<2150?
Ich finde SN ist auch nicht so forderte wie TS. Er müsste mal FT2 im TS testen ob es da rund läuft
 
Evtl. ist sogar Port Royal oder Speedway oder CP2077-RT=on ein besserer Stabiltätstest für Vram-FT2.

mit leichter Last im Kombustor gehts auch bei mir, ... zur Sicherheit mit etwas mehr Volt
(ich vermute, mein Vram ist nicht soo gut)

Das scheint aber irgendwie neu zu sein, das es so einfach funzt, beim Launch/Kauf gings noch nicht !?
Treiber inzwischen besser/stabiler?
 

Anhänge

  • Test-FT2.jpg
    Test-FT2.jpg
    511 KB · Aufrufe: 54
  • Gefällt mir
Reaktionen: Evgasüchtiger und cra3khead
GerryB schrieb:
Das scheint aber irgendwie neu zu sein, das es so einfach funzt, beim Launch/Kauf gings noch nicht !?
Treiber inzwischen besser/stabiler?
The vram timings for RDNA+ products were all reworked on the release of 23.7.1, from what I've tried to look up online, though nobody cared enough to look into it.
GerryB schrieb:
Evtl. ist sogar Port Royal oder Speedway oder CP2077-RT=on ein besserer Stabiltätstest für Vram-FT2.
3DMark demo doesn't seem to have those tests; would BF2042 with Ray Tracing be sufficient? Otherwise, I'll just play Metro Exodus EE's The Two Coronels DLC, as I haven't gotten around to it yet.
Evgasüchtiger schrieb:
Ich finde SN ist auch nicht so forderte wie TS. Er müsste mal FT2 im TS testen ob es da rund läuft
Yeah, TimeSpy completed without issue; I didn't post the result because it's 100 degrees outside today; not good for a higher score with these ambient temperatures.
 
Zuletzt bearbeitet:
  • Gefällt mir
Reaktionen: Evgasüchtiger und GerryB
Yes, ME:EE should be fine.

PR works nice, ... I use 4 watts more then before, because of higher vram volts+watts.
with DPM3=1070 tested vram 2146MHz (adrenalin)
 

Anhänge

  • PR@FT2.jpg
    PR@FT2.jpg
    405,5 KB · Aufrufe: 66
  • Gefällt mir
Reaktionen: cra3khead
Sapphire Forum
Zurück
Oben