loliblack
Cadet 1st Year
- Registriert
- Sep. 2024
- Beiträge
- 8
Hallo zusammen,
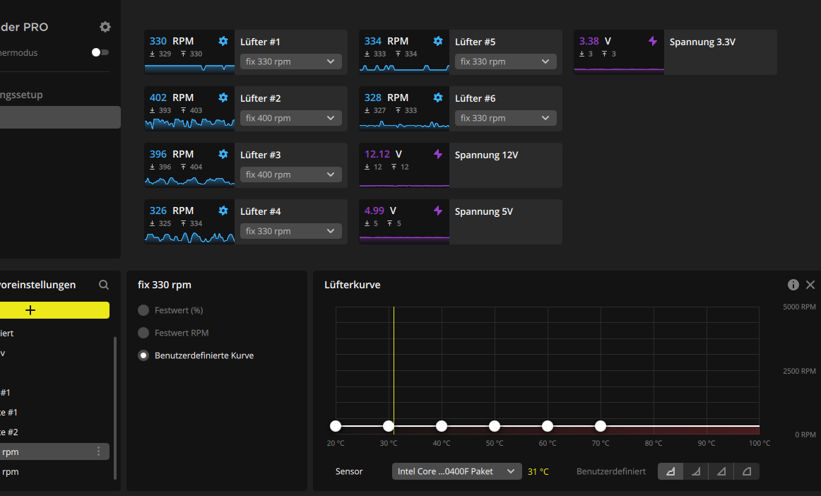
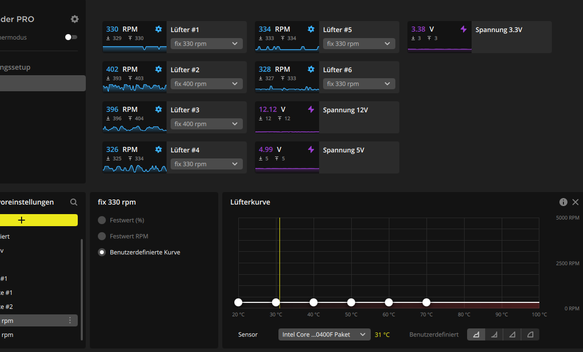
ich habe ein Problem mit meiner Lüftersteuerung, es sind die Corsair iCUE QL120 RGB die über den Commander Pro laufen und hoffe, dass mir jemand helfen kann.
Die Lüfter laufen manchmal ganz normal und ruhig (zb beim start bis zum einloggen), aber dann drehen sie plötzlich wieder komplett hoch. Sie reagieren dabei überhaupt nicht auf die eingestellte Lüfterkurve oder die BIOS als auch die Icue einstellung denn dort hab ich auch bereits alles auf Stufe leise getan aber da ändert sich nichts.
Alles ist auf "Leise" eingestellt, aber die Drehzahl bleibt trotzdem konstant bei etwa 1500.- Hat jemand von euch eine Idee, woran das liegen könnte?
ich habe ein Problem mit meiner Lüftersteuerung, es sind die Corsair iCUE QL120 RGB die über den Commander Pro laufen und hoffe, dass mir jemand helfen kann.
Die Lüfter laufen manchmal ganz normal und ruhig (zb beim start bis zum einloggen), aber dann drehen sie plötzlich wieder komplett hoch. Sie reagieren dabei überhaupt nicht auf die eingestellte Lüfterkurve oder die BIOS als auch die Icue einstellung denn dort hab ich auch bereits alles auf Stufe leise getan aber da ändert sich nichts.
Alles ist auf "Leise" eingestellt, aber die Drehzahl bleibt trotzdem konstant bei etwa 1500.- Hat jemand von euch eine Idee, woran das liegen könnte?



