Grafikkarte 100% Auslastung 40-60 Watt, aber nur 70-140fps + vermehrte FPS drops

BmwM3Michi schrieb:
wenn die Karte nicht hochtaktet, dann werden auch 100% Last angezeigt, oder nicht? Also warum fragt keiner nach dem Takt?
Wie kann ich das sehen? Im taskmanager? Wie sollte sie normalerweise bei hoher Belastung Takten?
 
Das kannst du im Metric Overlay der Adrenaline-Software sehen (kannst es dort entsprechend konfigurieren).

Lass mal, wie weiter oben schon geschrieben, 3DMark laufen und gib mal das Ergebnis hier bekannt. Und schau mal, ob beim Furmark auch so wenige Watt anliegen.
 
BmwM3Michi schrieb:
wenn die Karte nicht hochtaktet, dann werden auch 100% Last angezeigt, oder nicht?
Kommt ein bisschen auf die Karte an, aber grundsätzlich hast du da schon recht.
 
  • Gefällt mir
Reaktionen: BmwM3Michi
Ich hab mal ne Runde FN angeschmissen und geschaut: FPs Cap deaktiviert.
1702894493957.png

Overall mit Gsync an merke ich nichts. Vor allem keine harten Drops. Die 3090 sollte doch ungefähr auf Augenhöhe sein. Auslastung der GPU ist bei ca. 80%. Insofern sollten bei deinem 7800x3d mehr FPS bei rumkommen oder zumindest ähnlich viel. Allerdings Spiele ich nur normales WQHD.
 
So eine teure und teils stromhungrige Hardware an ein 50€ Chinaböller-Netzteil zu hängen halte ich mal für mutig. Wenn die Grafikarte mal richtig läuft dann knallt sicherlich bald das Netzteil durch.
 
  • Gefällt mir
Reaktionen: Shir-Khan und NerdmitHerz
nate187 schrieb:
Wie kann ich das sehen? Im taskmanager?
der MSi Afterburner macht ein schönes OSD, also eine Anzeige der Werte beim Spielen!

 
Was für Temps haben die VRM ? Das A620 Board hat 8@50A+2+1 Phasen.

 
  • Gefällt mir
Reaktionen: Shir-Khan und Azghul0815
Ich habe es irgendwie repariert, weiß aber nicht so ganz wie.
Habe einfach ein bisschen mit der Radeon Software rumgespielt und das gemacht was der link von oben gesagt hat...

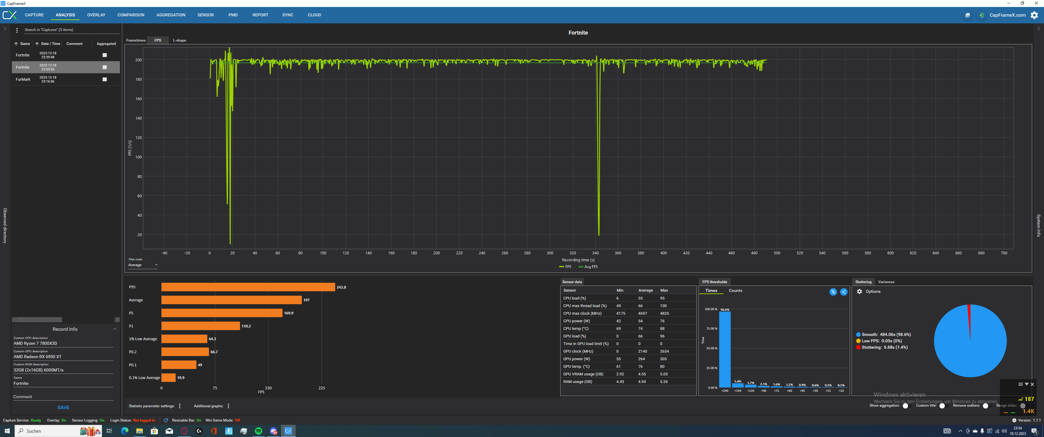
  • einmal Fortnite gecapt auf 200fps in directx 12 low settings ->(fast grade linie)
  • einmal Fortnite uncapt in Performance mode und (low texture, high distance) ->(auschwankender graph)

was ich definitiv gemerkt habe, ist das die Bildbereitstellung im Performance mode ca 2ms niedriger ist, dies aber spürbar merkbar. Kann auch an was anderem liegen, aber Performance mode fühlt sich cleaner und besser an.

Mein Problem ist an der stelle gelöst. Danke an euch für die vielen hilfreichen Tipps!!
 

Anhänge

  • unknown_2023.12.18-23.54_1.png
    unknown_2023.12.18-23.54_1.png
    383,4 KB · Aufrufe: 157
  • unknown_2023.12.18-23.55.png
    unknown_2023.12.18-23.55.png
    431,7 KB · Aufrufe: 160
  • Gefällt mir
Reaktionen: Azghul0815
Sapphire Forum
Zurück
Oben