Du verwendest einen veralteten Browser. Es ist möglich, dass diese oder andere Websites nicht korrekt angezeigt werden.
Du solltest ein Upgrade durchführen oder einen alternativen Browser verwenden.
Du solltest ein Upgrade durchführen oder einen alternativen Browser verwenden.
Internet auf OPNSense nur 1/5
- Ersteller Nicodil
- Erstellt am
- Registriert
- Juli 2015
- Beiträge
- 136
Ich teste es sobald ich am Gerät bin. Die Anpassung der Tunables hat nichts gebracht...Lawnmower schrieb:Habe eine pfSense Appliance mit Celeron 3865U (der hat sogar nur 2 Cores und ist auch nicht viel jünger) ebenfalls mit passiver Kühlung, aber schaffe problemlos 1 Gbit/s WAN to LAN und umgekehrt.
@Nicodil Was ist mit der Messung direkt an der Bridge mit einem Client?
Jup.Der_Dicke82 schrieb:Ich würde wahrscheinlich mal einen trockenaufbau mit iperf Server am WAN der opnsense machen um sicher zu sein das der Router nicht die Drossel ist.
wildfly
Lt. Junior Grade
- Registriert
- Okt. 2014
- Beiträge
- 438
Ich vermute Nicodil hat seine Vodafone Connect Box direkt an das Kabelnetz angeschlossen und nicht an eine Multimediadose (Multimedia-Anschluss).
Die Multimediadose filtert bestimmte Frequenzen, die nicht für die Vodafone Connect Box bestimmt sind, heraus.
https://www.computerbase.de/forum/threads/welches-kabel-an-verteiler.2235539/
Die Multimediadose filtert bestimmte Frequenzen, die nicht für die Vodafone Connect Box bestimmt sind, heraus.
https://www.computerbase.de/forum/threads/welches-kabel-an-verteiler.2235539/
- Registriert
- Juli 2015
- Beiträge
- 136
@wildfly Nein, es ist eine Multimediadose dazwischen und vom Fachmann eingestellt.
IDP deaktiviert, zum testen.
M-X schrieb:Läuft IDP oder Ähnliches ? Wie sieht die CPU Auslastung aus ?
IDP deaktiviert, zum testen.
Zuletzt bearbeitet:
Bitte auch sonstige "Zusatzdienste" die nicht essentiell sind deaktivieren, die genannte Hardware wird zwangsweise mit allem was mehr ist als Routing, Firewall, und Kleinservices wie DHCP, DNS, etc für 1 Gbit/s schnell an seine Grenzen stossen.
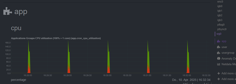
Interessant ist in deinem Bild da die weitgehende Flatline bei der CPU Auslastung die irgendwo bei ca 25% hängt - da scheint irgendein oder mehrere Services die CPU (ggf 1 der 4 Cores) dauerhaft zu belasten - das/die bitte identifizieren.
Interessant ist in deinem Bild da die weitgehende Flatline bei der CPU Auslastung die irgendwo bei ca 25% hängt - da scheint irgendein oder mehrere Services die CPU (ggf 1 der 4 Cores) dauerhaft zu belasten - das/die bitte identifizieren.
- Registriert
- Juli 2015
- Beiträge
- 136
@Lawnmower Ich habe zwei Plugin installiert: Adguard und dieses Monitoring Tool. Auffällig finde ich, dass es immer zur vollen Minute diese Ausschläge gibt (15:54:00, 15:55:00, 15:56:00, usw.)
Ich habe eben nochmal mit einem Laptop, ebenfalls angeschlossen am Unifi Switch, einen Speedtest gemacht. Hier waren es 500mbits! Der Speedtest mit der Bandbreitenmessung wurde auf einer VM auf einem NUC ausgeführt. Vllt weil mehrere VMs sich einen Ethernetport teilen.
Trotzdem verstehe ich dann nicht, wieso der ausgeführte Speedtest auf der Firewall so gering ausfällt.
Sobald ich zuhause bin teste ich mal mit iPerf.
Ich habe eben nochmal mit einem Laptop, ebenfalls angeschlossen am Unifi Switch, einen Speedtest gemacht. Hier waren es 500mbits! Der Speedtest mit der Bandbreitenmessung wurde auf einer VM auf einem NUC ausgeführt. Vllt weil mehrere VMs sich einen Ethernetport teilen.
Trotzdem verstehe ich dann nicht, wieso der ausgeführte Speedtest auf der Firewall so gering ausfällt.
Sobald ich zuhause bin teste ich mal mit iPerf.
Zuletzt bearbeitet:
Ja dann erstmal Adguard weg, vielleicht tut der jede Minute auf Signaturen checken oder sonstwas.
Also die CPU Dauerlast mit 25% ist sicher nicht normal und kann die Ursache deines Problems sein - müssten jetzt idealerweise so wie eine Art saubere Basis hinkriegen und die erstmal festigen.
Also die CPU Dauerlast mit 25% ist sicher nicht normal und kann die Ursache deines Problems sein - müssten jetzt idealerweise so wie eine Art saubere Basis hinkriegen und die erstmal festigen.
- Registriert
- Juli 2015
- Beiträge
- 136
Guten Morgen,
hier mal ein kleines Update:
Ich habe gestern den Laptop direkt an das Modem angeschlossen, leider keine IP zugewiesen bekommen.
Ipferf hatte ich gestern noch keine Zeit um das mal durch die Firewall zu lenken.
Adguard habe ich deinstalliert, habe aber trotzdem eine Grundlast von 25%... Was kann ich noch testen?
Ich habe auch mal einen Speedtest mit einem Laptop direkt am LAN Port der FW gemacht & mit dem gleichen Laptop an einem Port des Switches, der an der FW hängt (am LAN Port). Direkt an der FW 700mbits, am Switch nur noch 500mbits.
Bevor ich die OPNSense damals dran gehängt habe, und die Fritzbox noch dran hang, kamen auf jedenfall 1000 an, also gehe ich davon aus, dass ca. 300mbits beim durchschleifen durch die FW verloren gehen.
hier mal ein kleines Update:
Ich habe gestern den Laptop direkt an das Modem angeschlossen, leider keine IP zugewiesen bekommen.
Ipferf hatte ich gestern noch keine Zeit um das mal durch die Firewall zu lenken.
Adguard habe ich deinstalliert, habe aber trotzdem eine Grundlast von 25%... Was kann ich noch testen?
Ich habe auch mal einen Speedtest mit einem Laptop direkt am LAN Port der FW gemacht & mit dem gleichen Laptop an einem Port des Switches, der an der FW hängt (am LAN Port). Direkt an der FW 700mbits, am Switch nur noch 500mbits.
Bevor ich die OPNSense damals dran gehängt habe, und die Fritzbox noch dran hang, kamen auf jedenfall 1000 an, also gehe ich davon aus, dass ca. 300mbits beim durchschleifen durch die FW verloren gehen.
Schau mal ob die NICs korrekt erkannt werden. Läuft die opnsense nativ auf der Firewall oder als VM?
Ansonsten mal das Monitoring Tool deaktivieren. Wir haben diverse opnsenses laufen mit der Intel N3700 und das läuft butterweich, auch bei 1gbit.
Ansonsten mal das Monitoring Tool deaktivieren. Wir haben diverse opnsenses laufen mit der Intel N3700 und das läuft butterweich, auch bei 1gbit.
- Registriert
- Juli 2015
- Beiträge
- 136
Ich meine die NICs werden richtig erkannt. OPNSense läuft nativ auf der Firewall.nebulein schrieb:Schau mal ob die NICs korrekt erkannt werden. Läuft die opnsense nativ auf der Firewall oder als VM?
Ansonsten mal das Monitoring Tool deaktivieren. Wir haben diverse opnsenses laufen mit der Intel N3700 und das läuft butterweich, auch bei 1gbit.
Monitoring-Tool werde ich mal zuletzt deaktivieren, sonst sehe ich ja nicht mehr, ob die 25% Grundlast weg sind. Außer diese kommen durch das Monitoring Tool, was ich aber nicht glaube.
Habe ich tatsächlich schon aktiviert ... :/wildfly schrieb:In den OPNsense Interfaces solltest du "Speed and duplex" fest auf "1000baseT full-duplex" stellen.
Im Anhang mein MODEM-Interface.
Harrdy
Lt. Junior Grade
- Registriert
- Okt. 2008
- Beiträge
- 440
Du kannst dich natürlich auch mit deaktiviertem Monitoring-Tool lokal oder per SSH an der Konsole anmelden und die Auslastung prüfen. Ich gehe davon aus, dass du das Paket os-netdata nutzt? Das verursacht meiner Erfahrung nach relativ hohe CPU-Last.Nicodil schrieb:Ich meine die NICs werden richtig erkannt. OPNSense läuft nativ auf der Firewall.
Monitoring-Tool werde ich mal zuletzt deaktivieren, sonst sehe ich ja nicht mehr, ob die 25% Grundlast weg sind. Außer diese kommen durch das Monitoring Tool, was ich aber nicht glaube.
Eine nicht erreichte Bandbreite kann theoretisch auch an einer falsch eingestellten MTU-Größe und der damit einhergehenden Paketfragmentierung liegen. Bei den meisten Kabelnetzen dürfte 1500 die richtige Wert sein.
Auch scheint deine Box noch nicht richtig eingestellt sein, oder hast du einen Anschluss nur mit IPv4 ohne v6?
Zuletzt bearbeitet:
- Registriert
- Juli 2015
- Beiträge
- 136
Welchen Befehl nutzt du da?Harrdy schrieb:per SSH an der Konsole anmelden und die Auslastung prüfen
GenauIch gehe davon aus, dass du das Paket os-netdata nutzt?
Ich habe aus Testzwecken erstmal ipv6 deaktiviert. Sollte aber erstmal kein Problem sein, oder?Auch scheint deine Box noch nicht richtig eingestellt sein, oder hast du einen Anschluss nur mit IPv4 ohne v6?
Hier mal alle laufenden Service:
Harrdy
Lt. Junior Grade
- Registriert
- Okt. 2008
- Beiträge
- 440
Nein, das sollte kein Problem sein.Nicodil schrieb:Sollte aber erstmal kein Problem sein, oder?
Wie mein Vorposter schon geschrieben hat kann man die reine CPU Auslastung auch im Dashboard als Wiget einblenden
oder alternativ in der Konsole den befehl "top" verwenden.
Anhänge
Ähnliche Themen
- Antworten
- 6
- Aufrufe
- 543
- Antworten
- 5
- Aufrufe
- 757
- Antworten
- 50
- Aufrufe
- 3.901
- Antworten
- 22
- Aufrufe
- 1.535
- Antworten
- 34
- Aufrufe
- 6.477