DannyA4
Commodore
- Registriert
- Dez. 2006
- Beiträge
- 4.316
Moin,
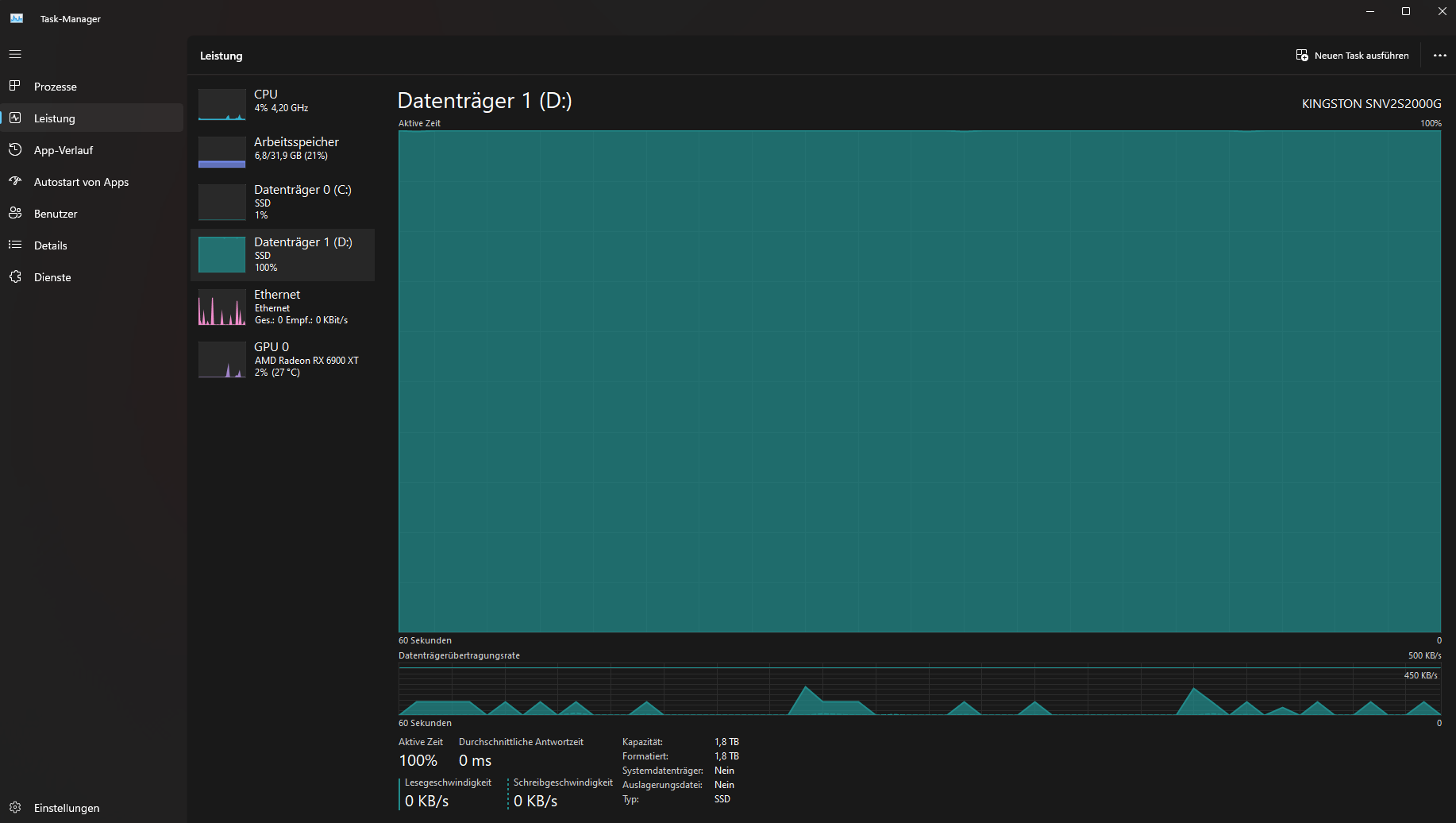
habe Mitte 2022 eine Kingston NV2 2TB (SNV2S/2000G) bei Cyberport gekauft.
Lief bis dahin auch zufriedenstellend.
Ich habe sie als Spiele-/Steamspeicher als Zweitfestplatte in meinem System.
Nun ist es so, dass die SSD 100% Last im Taskmanager anzeigt, sobald sie auch nur ansatzweise beansprucht wird und das über einen längeren Zeitraum.
Daten werden dabei höchstens im KB Bereich übertragen, sie ist dann auch nicht mehr ansprechbar, auch der Rechner läuft dann sehr zäh.
Habe mich deswegen schon im Internet umgesehen und das Problem zu Hauf gefunden, scheint wohl ein Serienproblem zu sein.
Nun ist aber meine Frage und Hoffnung, ob hier bei CB vielleicht jemand eine Lösung für das Problem hat?
Garantie ist ja noch drauf, sie geht sonst zurück an CP, wollte hier nur vorher nochmal nachfragen.
Crystal Disk sagt, Zustand ist gut, keine Auffälligkeiten.
Neueste Firmware ist installiert.
800GB der 1,8TB sind belegt.

habe Mitte 2022 eine Kingston NV2 2TB (SNV2S/2000G) bei Cyberport gekauft.
Lief bis dahin auch zufriedenstellend.
Ich habe sie als Spiele-/Steamspeicher als Zweitfestplatte in meinem System.
Nun ist es so, dass die SSD 100% Last im Taskmanager anzeigt, sobald sie auch nur ansatzweise beansprucht wird und das über einen längeren Zeitraum.
Daten werden dabei höchstens im KB Bereich übertragen, sie ist dann auch nicht mehr ansprechbar, auch der Rechner läuft dann sehr zäh.
Habe mich deswegen schon im Internet umgesehen und das Problem zu Hauf gefunden, scheint wohl ein Serienproblem zu sein.
Nun ist aber meine Frage und Hoffnung, ob hier bei CB vielleicht jemand eine Lösung für das Problem hat?
Garantie ist ja noch drauf, sie geht sonst zurück an CP, wollte hier nur vorher nochmal nachfragen.
Crystal Disk sagt, Zustand ist gut, keine Auffälligkeiten.
Neueste Firmware ist installiert.
800GB der 1,8TB sind belegt.

Zuletzt bearbeitet:



