1. Hardware:
2. Problem:
Also ich habe meinen PC seit etwa zwei Wochen. Bisher eigentlich sehr zufrieden. Seit gestern Nachmittag kann ich aber keine High-Perfomance Spiele oder Anwendungen mehr starten. Windows fährt ganz normal hoch und ich habe auch im alltäglich surfen, 4K-Videos auf Youtube keine Leistungseinschränkungen (zumindest merkbar). Einzig bemerkbar sind nur vllt. 2-3x am Tag ganz kurz größere schwarze Kacheln auf dem linken Bildschirm (Hauptbildschirm) für einen Bruchteill einer Sekunde und verschwindet dann wieder. Das hat mich jetzt nicht großartig gestört. Ist glaube ich auch nicht das Hauptproblem gerade. Fühlt sich aber nach einem Stromproblem an. Ggf. weiß auch jemand hier Rat.
Veränderungen am System: Seit zwei Tagen habe ich im Hintergrund eine Kombination aus einem CPU und GPU-Mining laufen gehabt (Gamerhash - ist legit) und sonst habe ich VSCODE, Node.js, Solana CLI und ein paar weitere Tools (Linux Windows Subsystem, Ubuntu etc.) installiert.
Auf jeden Fall lief mein PC die ganze Zeit normal, war jedoch warm/heiß und der Lüfter (vermutlich CPU-Lüfter), lief auf volle Last. Wenn ich den Hintergrund-Miner ausgeschaltet habe, hat auch der Lüfter wieder innerhalb von 20 Sek. runtergeregelt.
Dann gab es aber ein Moment, wo der Lüfter plötzlich von alleine heruntergeregelt hat. Ohne weitere Aktion meinerseits. Ich habe mich gewundert und genau das ist jetzt das Problem. Ggf. überhitzt? In ein Schutzmodus verfallen?
3. Welche Schritte hast du bereits unternommen/versucht, um das Problem zu lösen und was hat es gebracht?
- Energspiesparplan ist auf Höchstleistung gesetzt
-DXdiag zeigt keine Probleme an
-Treiber sind aktuell
- HWinfo 64 gibt mir folgende rote Punkte/Flags:
=>
SA Overclocking: - Ratio-Übertaktung: nicht unterstützt
L2 E-core Overclocking: - Ratio-Übertaktung: nicht unterstützt
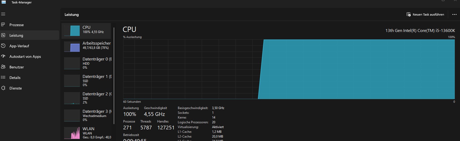
Flags für Standardfunktionen: s. Bilder im Anhang + Sensorenbild vom CPU-Stresstest mit "Prime95"-Tool
Ich vermute, dass es eine übergeordnete Einstellung in Windows sein muss, die meine CPU nicht zur Höchstleistung zulässt. Ich kann vermuten, dass durch meine installierten Tools (VSCode, Subsystem) es ein Problem gibt. Aber ich bin der Ursache eben noch nicht auf die Schliche gekommen. Der Stresstest mit Prime95 zeigt ja, dass die Höchstleistung noch möglich ist, richtig?
Vermutlich macht am meisten ein System-Reset Sinn, aber ich versuche das Problem ggf. unkomplizierter lösen zu können. Ich hoffe, ihr könnt helfen.
Vielen Dank!
- Prozessor (CPU): 13th Gen Intel(R) Core(TM) i5-13600K 3.50 GHz
- Arbeitsspeicher (RAM): 64GB DDR5 RAM 6600 MHz Corsair Vengeance (2x 32GB - Dual Channel) [PC5-52800 DDR5 SDRAM UDIMM)]
- Mainboard: MSI MAG Z790 TOMAHAWK WIFI (MS-7D91)
- Netzteil: be quiet! Straight Power 11 - 850W vollmodular - 80 PLUS Gold
- Gehäuse: be quiet! Pure Base 500DX
- Grafikkarte: NVIDIA RTX 3060 LHR
- HDD / SSD: 1. 1000 GB Samsung 990 Pro 2. 1000 GB SSD Samsung 870 EVO 3. 8000 GB HDD
- Betriebssystem: Microsoft Windows 11 Professional (x64) Build 22621.3007 (22H2)
- 2 Monitore 165 MHZ, 27 Zoll
2. Problem:
Also ich habe meinen PC seit etwa zwei Wochen. Bisher eigentlich sehr zufrieden. Seit gestern Nachmittag kann ich aber keine High-Perfomance Spiele oder Anwendungen mehr starten. Windows fährt ganz normal hoch und ich habe auch im alltäglich surfen, 4K-Videos auf Youtube keine Leistungseinschränkungen (zumindest merkbar). Einzig bemerkbar sind nur vllt. 2-3x am Tag ganz kurz größere schwarze Kacheln auf dem linken Bildschirm (Hauptbildschirm) für einen Bruchteill einer Sekunde und verschwindet dann wieder. Das hat mich jetzt nicht großartig gestört. Ist glaube ich auch nicht das Hauptproblem gerade. Fühlt sich aber nach einem Stromproblem an. Ggf. weiß auch jemand hier Rat.
Veränderungen am System: Seit zwei Tagen habe ich im Hintergrund eine Kombination aus einem CPU und GPU-Mining laufen gehabt (Gamerhash - ist legit) und sonst habe ich VSCODE, Node.js, Solana CLI und ein paar weitere Tools (Linux Windows Subsystem, Ubuntu etc.) installiert.
Auf jeden Fall lief mein PC die ganze Zeit normal, war jedoch warm/heiß und der Lüfter (vermutlich CPU-Lüfter), lief auf volle Last. Wenn ich den Hintergrund-Miner ausgeschaltet habe, hat auch der Lüfter wieder innerhalb von 20 Sek. runtergeregelt.
Dann gab es aber ein Moment, wo der Lüfter plötzlich von alleine heruntergeregelt hat. Ohne weitere Aktion meinerseits. Ich habe mich gewundert und genau das ist jetzt das Problem. Ggf. überhitzt? In ein Schutzmodus verfallen?
3. Welche Schritte hast du bereits unternommen/versucht, um das Problem zu lösen und was hat es gebracht?
- Energspiesparplan ist auf Höchstleistung gesetzt
-DXdiag zeigt keine Probleme an
-Treiber sind aktuell
- HWinfo 64 gibt mir folgende rote Punkte/Flags:
=>
SA Overclocking: - Ratio-Übertaktung: nicht unterstützt
L2 E-core Overclocking: - Ratio-Übertaktung: nicht unterstützt
Flags für Standardfunktionen: s. Bilder im Anhang + Sensorenbild vom CPU-Stresstest mit "Prime95"-Tool
- Benchmark des Hintergrund-Miners: Kann CPU nicht testen (!). Es kommt "failed" - das hat davor immer funktioniert. Auch beim Benchmark springt der (CPU?)-Lüfter nicht mehr an. Das Benchmark der GPU läuft wie davor bzw. hat den gleichen Wert.
- Intel's Processor Diagnostic Tool zeigt keine Fehler
- Stresstest mit Prime95: CPU-Lüfter läuft wieder auf "Hochtouren" und System wird wieder sehr warm (so wie auch davor)
Ich vermute, dass es eine übergeordnete Einstellung in Windows sein muss, die meine CPU nicht zur Höchstleistung zulässt. Ich kann vermuten, dass durch meine installierten Tools (VSCode, Subsystem) es ein Problem gibt. Aber ich bin der Ursache eben noch nicht auf die Schliche gekommen. Der Stresstest mit Prime95 zeigt ja, dass die Höchstleistung noch möglich ist, richtig?
Vermutlich macht am meisten ein System-Reset Sinn, aber ich versuche das Problem ggf. unkomplizierter lösen zu können. Ich hoffe, ihr könnt helfen.
Vielen Dank!