Alternate 1

Seit Ausbau vor 3 Jahren gestört, ist halt so

Telekom hilft schrieb:
Selbstverständlich buchen wir Kund*innen, die nicht die 90 % erreichen und keine Sonderkündigung wollen, die Minderung ein, die gesetzlich vorgeschrieben wurde. Orientiert wird sich hier immer am nächst geringeren Produkt.
Mir ist unklar was der letzte Satz bedeuten soll. Die naheliegende Erklaerung waere, dass der Preis des naechst-guenstigeren Produktes identisch mit dem Minderungsangebot der Telekom waere. Aber das waere in direktem Widersprich zu Telekommunikationsgesetz (TKG), § 57 Vertragsänderung, Minderung und außerordentliche Kündigung, (4): [...]
"ist der Verbraucher unbeschadet sonstiger Rechtsbehelfe berechtigt, das vertraglich vereinbarte Entgelt zu mindern oder den Vertrag außerordentlich ohne Einhaltung einer Kündigungsfrist zu kündigen. Bei der Minderung ist das vertraglich vereinbarte Entgelt in dem Verhältnis herabzusetzen, in welchem die tatsächliche Leistung von der vertraglich vereinbarten Leistung abweicht."

Wenn jetzt bei einem 100/40er Vertrag (fuer hypothetische 100EUR der leichteren Rechnung wegen) nur 50/20 ankommen, ist aus dem Text klar dass die Minderung sich klar als einfache Multiplikation aus dem "vereinbarte[n] Entgelt" also hier 100 EUR mit dem Minderleistungsfaktor, hier im Beispiel ist die Rechnung einfach, die tatsächliche Leistung liegt bei 50% der "vertraglich vereinbarten Leistung", d.h. hier liegt es nahe, dass der geminderte Preis bei ~50EUR liegen sollte (d.h. dieselben 50%), unabhängig vom Preis des naechst-guenstigeren Produktes. D.h. Orientierung am am nächst geringeren Produkt ist nur dann TKG-konform wenn dessen Preis im Beispiel <= 50% des Preises des gebuchten Produktes entspricht. Bei Sonderpreisen ist es naheliegend eben diesen Sonderpreis zu mindern....
 
pufferueberlauf schrieb:
Oder wenn ich weniger umgaenglich sein wollte an die Verbraucherberatung.
Ich bin äusserst umgänglich und freundlich! Böse Zungen behaupten zwar ich wäre zeitweise nervig, das kann ich aber absolut nicht nachvollziehen. Vor einem Mahnbescheid brauche ich keine rechtliche Beratung.

@Telekom hilft: Ich bin euch/Nadine unendlich dankbar dass nach 3 Jahren endlich zumindest DSL50 störungsfrei funktioniert! Allerdings musste ich auch ebenso lange bei der Telekom betteln dass endlich diese Spezialeinheit rausgeschickt wird um die Störer zu erkennen und die defekte Vectoring-Engine zu tauschen. Ich kann mir nicht vorstellen dass von den anderen 399 daran angeschlossenen Betroffenen in diesem Zeitraum niemand einen Fehler gemeldet hat. Wahrschenlich war das wie bei mir dass ständig die Störungstickets geschlossen wurden, abgewigelt und hingehalten

Ich hab in den ersten 6 Monate einen anderen Preis als in den anderen 18 der Vertragslaufzeit, da ich den Vertrag verlängert hab! Weshalb hätte ich sonst verlängern sollen? Eigentlich war noch eine 60 Euro Gutschrift versprochen. Bei O2 gibt es DSL 50 für 20 euro in den ersten 12 Monaten, und in den nächsten 12 für 30 Euro. Das wäre exakt die gleiche Geschindigkeit die ich aktuell bei euch hab!
Als Firma würde ich auch behaupten, "Orientiert wird sich hier immer am nächst geringeren Produkt". Versuchen kann man es, ich lehne ab ;-) Vertrag ist Vertrag.
Wenn ich morgen umziehen möchte, pocht ihr auch auf die gesetzliche Regelung dass ich 3 Monatsbeiträge ohne Gegenleistung bezahlen muss. Wie zu sehen ist ist für euch eine Mahnbebühr iHv 2,20 Euro für eine automatisch verschickte eMail auch selbstverständlich.

In eurem Fall läuft noch ein Ticket beim Serviceexperten und der Sachverhalt ist bei der Bundesnetzagentur gemeldet, da es Fremdstörer gibt. Hier ist der Ausgang also noch nicht ganz klar

Die Pins der Störer sind weggesetzt, beeinflussen mich (wie im Spektrum zu sehen) nicht mehr grossartig. Das Ticket ist noch offen da diese abgeschaltet werden müssen. Durch eueren DSL100 Ausbau hat sich die Leitungslänge von 1km auf 700m verringert. Aktuell zeigt die Fritzbox eine Kapazität von 72mbit im DL an, Minimal 35mbit. Ohne dass ihr weiter Ausbaut (zb des Verzweigers auf halben Weg) ist da einfach nicht mehr zu erwarten. Ich kann daran nichts ändern, das ist euere Entscheidung. Es ist klar dass ein Ausbau für die Telekom nicht umsonst ist. Es kann günstiger sein es zu lassen. Nicht jeder wird sich deshalb bei euch melden.
Von 20 Euro 7 zu mindern lohnt sich für mich nicht wirklich. Es hilft aber vielleicht euch zu einem Ausbau zu motivieren.

Ich muss hier einmal noch ergänzen. Du hast oben kein Messprotokoll hinterlegt (wie es angefordert wird)

Tud mir leid, Kommunikation ist offenbar nicht die Stärke der Telekom. Rein zufällig ich hab alles dokumentiert. Angehängt ein paar ausgewählte anonymisierte Screenshots. Bitte die angekündigten 59% für nächsten Monat beachten! Ich find es übrigens bemerkenswert dass grundsätzlich NIE eine Reaktion der Telekom darauf erfolgte und unfassbar dass Widersprüche einfach ignoriert werden und stattdessen Mahnungen verschickt werden.

Wie bereits geschrieben denke ich nicht dass es im Interesse der Telekom ist das Thema Minderung im Forum zu besprechen. Ich hab damit kein Problem. Mit der normalen Hotline hat das aber in keinster Weise geklappt!
 

Anhänge

  • 2021-12b frist.png
    2021-12b frist.png
    47,3 KB · Aufrufe: 344
  • 2022-01 minderung.png
    2022-01 minderung.png
    79,2 KB · Aufrufe: 360
  • 2022-02 widerspruch.png
    2022-02 widerspruch.png
    78 KB · Aufrufe: 353
  • 2022-02b mahnung.png
    2022-02b mahnung.png
    36,5 KB · Aufrufe: 368
  • 2021-12a.png
    2021-12a.png
    84,3 KB · Aufrufe: 364
cabut schrieb:
Wie bereits geschrieben denke ich nicht dass es im Interesse der Telekom ist das Thema Minderung im Forum zu besprechen.
Es ist aber sehr wohl im Interesse von ISP-Kunden (das ist allerdings nicht Telekom spezifisch) Referenzen zu haben wie der entsprechende Paragraph des TKG in der Praxis interpretiert wird.

cabut schrieb:
Ich bin äusserst umgänglich und freundlich! Böse Zungen behaupten zwar ich wäre zeitweise nervig, das kann ich aber absolut nicht nachvollziehen. Vor einem Mahnbescheid brauche ich keine rechtliche Beratung.
Kann man so sehen, aber ich bin zuversichtlich, dass Du mit entsprechender Vorbereitung & Beratung den Mahnbescheid hättest vermeiden können.
 
Gesetzte einfach auf dem für dich schlechtesten Weg auslegen und du bist zu 99% (Vor Gericht und auf hoher See...) sicher.
Es gibt noch keinen Mahnbescheid. Da die Telekom sich weder schriftlich dazu geäussert hat und die Hotline nur sonstiges zusätzlich verkaufen wollte, in die Warteschelife gehängt oder einfach aufgelegt hat wäre das der nächste logische Schritt.
Viellicht hilft es hier über das Forum mit Telekomhilft
 
cabut schrieb:
Gesetzte einfach auf dem für dich schlechtesten Weg auslegen und du bist zu 99% (Vor Gericht und auf hoher See...) sicher.
Das ist allerdings wenig hilfreich... gerade auch weil "auf dem für dich schlechtesten Weg" weniger eindeutig ist als man sich so vorstellen kann. Was es IMHO beim neuen Minderungsrecht braucht sind veröffentliche Präzedenzfälle, so dass alle Beteiligten wissen wie das zu interpretieren und umzusetzen ist.

cabut schrieb:
Es gibt noch keinen Mahnbescheid. Da die Telekom sich weder schriftlich dazu geäussert hat und die Hotline nur sonstiges zusätzlich verkaufen wollte, in die Warteschelife gehängt oder einfach aufgelegt hat wäre das der nächste logische Schritt.
Würde ich von ausgehen, schon allein weil die interne Kommunikation bei grossen Unternehmen oft eher langsam ist (führt dann dazu, dass mit retro-aktiven Gutschriften gearbeitet wird, anstatt die aktuellen Rechnungen anzupassen, waere mir als Betroffener allerdings egal wie mein ISPs das prozedural umsetzt).

cabut schrieb:
Viellicht hilft es hier über das Forum mit Telekomhilft
Hier im Forum ist toll und interessant fuer uns andere Forumsteilnehmer, aber ich vermute das TH-Team sollte man erst mal ueber deren Formular einbinden und dann erst mal nicht-oeffentlich mit denen kommunizieren, bei Problemen kann man immer noch mal hier posten.
 
Telekomhilft hat die Handynummer, schrieb ich doch oben schon.
Ein Mahnbescheid ist überall der nächste Schritt wenn man der "Meinung" ist jemand würde einem Geld schulden und man sich nicht einigen kann. Sogar Mahnungen sind optional, da man auch ohne in Verzug gerät, falls man nicht wiedersprochen (hab ich) hat.
Präzedenzfälle sind in Zeiten von Twitter & co sehr unangenehm, daher gibt es noch keinen
 
@cabut @pufferueberlauf : Anscheinend ein sehr missverständlich formulierter Satz. Ich meinte genau das Gegenteil von dem, was bei euch angekommen ist. "Bei Aktionspreisen „19,95 €“ muss ebenfalls eine Gutschrift für Minderleistung erfolgen, auch wenn das niedrigere Produkt dergleichen Aktionspreis aufweist." Ich werde also auch eine Minderung buchen, wenn es einen solchen Sonderpreis noch gibt. Die Höhe entscheidet hier allerdings der reguläre Tarifpreis, der die Bandbreite erfüllt.

@cabut: Ich hatte es telefonisch eben auf den beiden uns bekannten Rufnummer versucht und hatte leider keinen Erfolg. Damit du informiert bist, einmal zusammengefasst:
->Ich habe unsere Serviceexpert*innen um Rückmeldung zum Ticketstand gebeten
->Ich konnte den Vermerk über die Gutschriftszusage einer Kollegin finden, die damals gebucht hat und habe diese um Einrichtung gebeten.
->Optisch gesehen hatte ich das Protokoll bisher nicht, aber ein Kollege meinte gestern, es sieht ein wenig anders aus. Die vielen archivierten und hier hinterlegen Dokumente sprechen eine andere Sprache. Diese Aussage nehme ich daher natürlich zurück.
->Wie bereits gestern erwähnt, habe ich die offenen Posten von meiner Seite aus gutgeschrieben, sodass es gerade nicht zu einem Mahnprozess kommt. Ich wollte hier nur informieren, dass es nicht einfach so klappen wird, weil diese Prozesse nicht miteinander kommunizieren.

Ich warte jetzt auf das Feedback meiner Kolleg*innen. Wenn diese deine Aussage bestätigen, kann ich die Minderung ins System buchen und werde das natürlich auch tun. Falls diese Handynummern nicht mehr stimmen sollten, darfst du dich gerne hier melden und mir die aktuellen Daten senden.

Viele Grüße

Natalie P.
 
  • Gefällt mir
Reaktionen: AndreasOK
@Telekom hilft danke fuer die Erläuterung und entschuldige mein Missverständnis, bzw. meine etwas unfreundlich wirkende Formulierung.
 
  • Gefällt mir
Reaktionen: Telekom hilft
pufferueberlauf schrieb:
@Telekom hilft danke fuer die Erläuterung und entschuldige mein Missverständnis, bzw. meine etwas unfreundlich wirkende Formulierung.

Hi, alles gut. :) Ich habe mich da ein wenig ungünstig ausgedrückt.
cabut schrieb:
@Telekom hilft: Am besten auf der 0177/ Nummer anrufen. Die ist auch hinterlegt und wurde das Spezialteam weitergegeben. Das ist allerdings Congstar/Telekom, kein Eplus/O2. Hatte heut schon andere die sagten ich wäre nicht erreichbar, nur via Messenger. Vielleicht gehts morgen wieder https://www.computerbase.de/news/sm...aeche-im-lte-netz-der-telekom-gestoert.79773/ :D

Ich danke für unser Gespräch und melde mich, wie eben besprochen, sobald es Neuigkeiten gibt.

Viele Grüße

Natalie P.
 
  • Gefällt mir
Reaktionen: pufferueberlauf
@cabut : Telefonisch hatte ich gerade keinen Erfolg, daher melde ich mich einmal hier zurück. Heute habe ich die Rückmeldung bekommen, dass wir dort aufgrund der Dämpfung die 100 MBit-Leitung nicht anbieten können. Es bleiben dir also die drei bekannten Optionen:

->Umstellung auf MagentaZuhause M
->Sonderkündigung
->Minderungsbuchung hier ist der MagentaZuhause M die Grundlage der Berechnung, wie am Telefon erwähnt.

Wenn du die Minderung nimmst, ist die Sonderkündigung nicht mehr möglich. Das habe ich nochmals nach unserem Gespräch recherchiert. Sag mir einfach Bescheid, ob du bei der dritten Option bleiben möchtest. Einen anderweitigen Ausbau konnte ich aktuell nicht feststellen. Bei Rückfragen rufe ich gerne nochmals durch.

Viele Grüße

Natalie P.
 
  • Gefällt mir
Reaktionen: AndreasOK
Ich danke für unser Gespräch und habe, die eben besprochen, die im Dezember 2021 versprochene 60 Euro Gutschrift eingerichtet und die Minderung gebucht.

„Da die Geschwindigkeit für Ihren Anschluss nicht erreicht werden kann, erhalten Sie die Differenz zwischen Ihrem Produkttarif und dem Tarif für die nächstniedrige Internetgeschwindigkeit als monatlich wiederkehrende Gutschrift in Höhe von 5 Euro bis zur Beendigung Ihres Vertrags.
Das heißt für Sie, dass Sie für die Monate, in denen wir die vereinbarte Geschwindigkeit nicht erreichen konnten, nur das kleinere Produkt bezahlen, Sie aber weiterhin die Bandbreite nutzen können, die im Rahmen des höheren Tarifs bei Ihnen ankam. Tatsächlich können Sie also eine höhere Bandbreite nutzen, als man vertraglich bei Buchung des kleineren Produktes erhält."

In meinem Urlaub behalten meine Kolleginnen Wiebke und Jutta die Gutschrift im Blick. Ich danke für die Geduld mit unserem Service!

Viele Grüße

Natalie P.
 
Telekom hilft schrieb:
„Da die Geschwindigkeit für Ihren Anschluss nicht erreicht werden kann, erhalten Sie die Differenz zwischen Ihrem Produkttarif und dem Tarif für die nächstniedrige Internetgeschwindigkeit als monatlich wiederkehrende Gutschrift in Höhe von 5 Euro bis zur Beendigung Ihres Vertrags.

Argh, das ist jetzt sicherlich ein Vorschlag den man als Endkunde annehmen kann (klingt IMHO relativ fair) ABER ist klar nicht das was das TKG "vorschlägt" (das wäre die einfache Multiplikation des vertraglich festgelegten Preises mit der "Erfuellungsquote" so wie per Breitbandmessung.de-Kampagne nachgewiesen*).

https://www.gesetze-im-internet.de/tkg_2021/__57.html:
"Bei der Minderung ist das vertraglich vereinbarte Entgelt in dem Verhältnis herabzusetzen, in welchem die tatsächliche Leistung von der vertraglich vereinbarten Leistung abweicht."



Telekom hilft schrieb:
Das heißt für Sie, dass Sie für die Monate, in denen wir die vereinbarte Geschwindigkeit nicht erreichen konnten, nur das kleinere Produkt bezahlen, Sie aber weiterhin die Bandbreite nutzen können, die im Rahmen des höheren Tarifs bei Ihnen ankam. Tatsächlich können Sie also eine höhere Bandbreite nutzen, als man vertraglich bei Buchung des kleineren Produktes erhält."

Dazu das TKG:
"Ist der Eintritt der Voraussetzungen von Satz 1 Nummer 1 oder 2 unstreitig oder vom Verbraucher nachgewiesen worden, besteht das Recht des Verbrauchers zur Minderung so lange fort, bis der Anbieter den Nachweis erbringt, dass er die vertraglich vereinbarte Leistung ordnungsgemäß erbringt."

Wie soll hier wird das Ende der Minderleistung festgestellt werden? Die Formulierung legt nahe der Kunde solle Monat fuer Monat die Minderleistung nachweisen. (Auch hier wieder, dass ist sicherlich ein pragmatischer Vorschlag den man als Endkunde schon akzeptieren kann, aber auch hier ist das nicht das was das TKG "vorschlägt"). Niemand ist gezwungen ein "Recht" wahrzunehmen und der vorgeschlagene Weg kann fuer beide Seiten ein akzeptabler Kompromiss sein, beantwortet allerdings nicht die Frage wie das TKG tatsächlich interpretiert werden kann.


*) Es ist momentan noch unklar wie 6 individuellen Resulte der Messkampagne aggregiert werden sollen.
 
@Zu Punkt 1: Hier gilt für uns der MagentaZuhause M als erfüllt (kommen meine ich so etwas über 60 MBit/s an), weil diese Bandbreite anliegt. Nur die Geschwindigkeit ist zu gering. Alle anderen Vertragsinhalte werden erfüllt. Die 5 Euro in diesem Beispiel sind der Unterschied zwischen dem MagentaZuhause L und den MagentaZuhause M. Bei einer höheren Abweichung fällt dieser Betrag anders aus.

@Zu Punkt 2: Ich kenne noch keinen Kundenfall, wo wir nach einer Minderungsbuchung doch mehr liefern konnten. Dafür ist das neue TKG wahrscheinlich noch zu frisch. Da hier in diesem Fall keine Änderung in Sichtweite ist, die die Leitung betrifft, wird es bis zu einer möglichen Kündigung aktiv bleiben. Anders würde ich wahrscheinlich aussehen, wenn Glasfaser ausgebaut und ein Tarif angepasst wird. Hier wird es im Produktwechsel dann sicherlich gelöscht werden.

Bei rechtlichen Interpretationen bin ich raus. Dafür haben wir schlaue Leute in unserer Rechtsabteilung, die diese Rahmenbedingungen monatelang ausgearbeitet haben. Hier kann ich also nur mit Dienst nach Vorschrift dienen. :)

Viele Grüße und ich verabschiede mich eine Woche in den Urlaub.

Natalie P.
 
Telekom hilft schrieb:
@Zu Punkt 1: Hier gilt für uns der MagentaZuhause M als erfüllt (kommen meine ich so etwas über 60 MBit/s an), weil diese Bandbreite anliegt. Nur die Geschwindigkeit ist zu gering. Alle anderen Vertragsinhalte werden erfüllt. Die 5 Euro in diesem Beispiel sind der Unterschied zwischen dem MagentaZuhause L und den MagentaZuhause M. Bei einer höheren Abweichung fällt dieser Betrag anders aus.

Mir ist diese Interpretation schon klar*, aber das aendert nichts daran, dass der Wortlaut des aktuell geltenden TKGs nicht mit dieser Interpretation übereinstimmt. Vielleicht bin ich naiv, aber ich würde erwarten, dass vor Gericht mein Vorschlag von oben "Vertragspreis * Vertragsratenerfuellungs-Faktor" durchaus Aussicht auf Erfolg hätte.


Telekom hilft schrieb:
@Zu Punkt 2: Ich kenne noch keinen Kundenfall, wo wir nach einer Minderungsbuchung doch mehr liefern konnten. Dafür ist das neue TKG wahrscheinlich noch zu frisch. Da hier in diesem Fall keine Änderung in Sichtweite ist, die die Leitung betrifft, wird es bis zu einer möglichen Kündigung aktiv bleiben. Anders würde ich wahrscheinlich aussehen, wenn Glasfaser ausgebaut und ein Tarif angepasst wird. Hier wird es im Produktwechsel dann sicherlich gelöscht werden.

Ah, unter diesem Aspekt, halte ich Euren Vorschlag dauerhaft ein offenes L-Profil (wovon halt weniger ankommt) zum M-Preis allerdings fuer ein voll akzeptables Angebot. Das ist IMHO klar besser als TKG-konforme Minderung aber Kuendigung des L-Vertrages zum erst moeglichen Zeitpunkt durch den ISP und Angebot von M als Maximum.

Telekom hilft schrieb:
Bei rechtlichen Interpretationen bin ich raus. Dafür haben wir schlaue Leute in unserer Rechtsabteilung, die diese Rahmenbedingungen monatelang ausgearbeitet haben. Hier kann ich also nur mit Dienst nach Vorschrift dienen. :)


Ja, entschuldige, das war/ist zu konfrontativ und spekulativ. Aber dank Deiner freundlichen Art auch leicht grantige Posts zu beantworten, weiss ich jetzt, dass ich die Strategie der Telekom in diesem Kontext nachvollziehen kann und auch aus Kundensicht fuer akzeptabel halte.


*) Fast "für uns der MagentaZuhause M als erfüllt (kommen meine ich so etwas über 60 MBit/s an), weil diese Bandbreite anliegt. Nur die Geschwindigkeit ist zu gering." ist IMHO absurd, entweder wird ein Vertrag erfuellt, oder nicht, und wenn ein Vertrag bestimmte Raten zusagt, diese aber nicht eingehalten werden ist die einzig naheliegende Interpretation, dass der Vertrag eben nicht eingehalten wird. Der L-Vertrag, ist aber soweit ich weiss nicht als Option zum Vertrag formuliert, d.h. die relevante Vertragsraten sind die "100/40" und as relevante "vereinbarte Entgelt" ist die Summe die ein Kunde zahlt, es ist daher nachvollziehbar, aber nicht direkt TKG-konform einen L-Vertrag als M-Vertrag mit 5EUR-Aufpreis fuer 50/30 Mbps mehr auszulegen. Ist aber auch egal, weil ich die längerfristige Auswirkung Eurer Interpretation fuer fair halte.
 
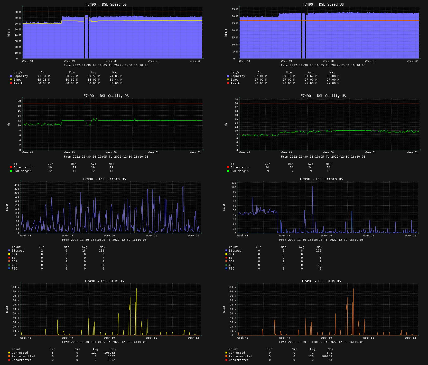
Hallo, eine Rückmeldung was aus der Leitung geworden ist.
Kurzfassung: Endlich stabil, keine "bemerkbaren" Fehler mehr, Geschwindigkeit immer noch viel zu gering

Code:
Leitungskapazität:  68 mbit / 31 mbit
Drossel:            80 mbit / 32 mbit
Synchronisation:    64 mbit / 31 mbit
Minimale Datenrate: 30 mbit / 31 mbit
Durchsatz:          59 mbit / 22 mbit
Gebucht:           100 mbit / 40 mbit
Vom vereinbarten:       59% / 55%

Die Verbindung besteht nun durchgehend seit 83 Tagen, seit 1.3.2022. Die täglichen Neusynchronisationen durch Änderung der Drosselung durch DLM/AssiA haben glücklicherweise aufgehört. Es gibt auch keine Neusynchronisationen durch zu viele Fehler mehr. Ich scheine nun eine dauerhaft Drossel von 80/32 verpasst bekommen zu haben, die aber keine Auswirkung hat da die Leitung eh langsamer ist. Im Internet zu browsen funktioniert nun endlich reibungslos, ein Link muss nur noch 1x angeklickt werden damit er sich öffnet. Dennoch zeigt die Fritzbox noch einige Fehler an, diese haben aber keine merkliche Auswirkung mehr. Im Spektrum kann man erkennen dass es noch viele Problem gibt und noch mehr Luft noch oben ist. Insbsondere bei ca 6 mhz und ca 7 mhz sind zeitweise Störer zu erkennen sowie im kompletten Bereich 2-4 mhz. Die Leitungslängt mitten in der Stadt ist noch immer ca 700m und endet nach wie vor in einem ganz anderen Wohngebiet. Der Kabelverzweiger auf halbem Weg wurde und wird wohl nicht ausgebaut. Das Telekom-Spezialteam hatte den Auftrag im Februar geschlossen. Eigentlich sollte ich noch eine Rückmeldung bekommen, es gab aber nie eine. Ich weiss somit nicht ob die Störer die ermittelt wurden wirklich abgeschaltet wurden, oder ob es dabei blieb dass die Pins meiner Leitung weiter von den Störern weggesetzt wurden. Die Minderung hatte ich vorerst nicht weiter hinterfragt, da dank des Telekom-Hilft Teams ein Gutschein gefunden werden konnte der bei Tarifänderung/Vertragsverlängerung vereinbart wurde, und in meinen Unterlagen leider nicht dokumentiert/beweisbar war. Vielen dank nochmal! Wie das in den Telekom-Rechnungen berechnet wurde kann ich aktuell nicht mehr nachvollziehen, die PDFs die per eMail kommen scheinen anders zu sein als in Kundencenter. Zur Sicherheit schickte ich vor ein paar Minuten dennoch eine neue Breitbandmessungs-PDF über das Kundencenter. Diese wurde im April 22 erstellt, also extra noch eine (mittlerweile die 7.) nach Schliessen des Störungstickets.
UPDATE: Ich hatte im Nachrichtentext als auch unter "beste Rückrufzeit" angegeben: "bitte an Telekom-Hilft Team weiterleiten", dennoch hab ich einen Anruf der Telekom-Hotline erhalten. Ich hab das Handy jetzt ausgeschaltet
 

Anhänge

  • 1 Übersicht.png
    1 Übersicht.png
    32,5 KB · Aufrufe: 306
  • 2 Verbindungseigenschaften.png
    2 Verbindungseigenschaften.png
    35,3 KB · Aufrufe: 311
  • 3 Fehlerzähler.png
    3 Fehlerzähler.png
    20,2 KB · Aufrufe: 313
  • 4 Spektrum.png
    4 Spektrum.png
    119,5 KB · Aufrufe: 308
  • 5 Statistik.png
    5 Statistik.png
    47,5 KB · Aufrufe: 298
  • 6 Ereignisse.png
    6 Ereignisse.png
    33,5 KB · Aufrufe: 297
  • 0 hintergrund.png
    0 hintergrund.png
    190,5 KB · Aufrufe: 295
  • 0 download.png
    0 download.png
    70,8 KB · Aufrufe: 284
  • 0 upload.png
    0 upload.png
    65 KB · Aufrufe: 282
Zuletzt bearbeitet von einem Moderator:
  • Gefällt mir
Reaktionen: Telekom hilft, cabut und eifelman85
Guten Morgen!

Ich lese mich gleich nochmal ein, Natalie hat das wunderbar dokumentiert. Das Kontaktformular ist auch bei uns angekommen. :)

Viele Grüße
Jutta T.
 
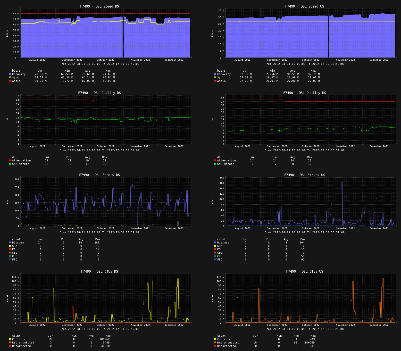
Grosses Update nach 1 Jahr Vertragslaufzeit! @ComputerBase Bitte den Threadtitel ändern
von: "... 3 Jahren gestört ..."
nach: "... 4 Jahren gestört ..."
Das wars schon, sonst gibt es nicht wirklich was neues...

Wie gehabt Telekom DSL-100mbit-vielleicht-in-100-Jahren an 700m langer Leitung mitten in einer Stadt.
Es kommen um die 59 Mbit im Download an, die Telekom hat mir seit Monaten eine aberwitzige Dauer-Drossel von 80mbit verpasst, was überhaupt keinen Sinn macht. Der Telekom-Kabelverzweiger auf halber Streck der 700 Leitung ist nach wie vor nicht ausgebaut, geplant ist auch nix. In Stosszeiten ist der Verbindung aussergwöhnlich schlecht, da gibt es mehr Störungen als sonst. Das passier aber auch öfter zu anderen Zeitpunkten. Durch die mehrmaligen Übertragungen von kaputten Paketen wirds dann halt noch lahmer und "unrund", dh auf Webseiten muss man mehrmals klicken damit was kommt. Sehr nervig! Die Leitung ist gefühlt selten länger als 1 Woche verbunden, die Telekom spielt nachts gerne Assia. Da die Drossel aber eh auf 80 bleibt ist das ganze pointenlos.
Im Spektrum sieht man noch die 2 grossen "Kerben" im mittleren DL-Bereich bei ~6,5 und ~8,0 kHz. Vor dem Spezialteam waren die ausgeprägter und durch Pin-Umsteckung wurde es besser. Ob wirklich irgend ein Störer damals abgeschaltet wurde bezweifele ich anhand des Spekrums, es gab von diesen Technikern auch keine abschliessende Aussage. Ansonsten wird im ganzen Strassenzug von schlechtem Internet berichtet, was ich nicht verwunderlich finde. Deutsches Glasfaser ist nach wie vor am "planen" und hat noch keine Schippe in die Hand genommen.
Hybrid hab ich nach wie vor auch noch aber ungenutzt, das bring aktuell aber nur noch wackelige 10mbit im DL statt wie vor Jahren mal 100. Das sind mir die ganzen Nachteilen (keine ipv6-pd, keine eingehendes ipv6 ports, 9 watt extra Stromverbrauch, etc) nicht wert.
Dann lese ich mittlerweile die Fritzbox noch mit Cacti aus um die ganzen maximalen Fehler besser über die Zeit zu sehen. Man kann sagen dass das Kupfer es lieber wärmer hat. Dadurch dass die Leitung zeitweise über 100tausen Problemchen hat, gehen die "normalen" in der 6 Monatsstatistik etwas unter.
Ich denke dies war mein letztes Update zur Telekom, da passiert eh nichts mehr. Ausserdem hab ich mir vor kurzem den Vodafone Gigacube angeschaut und war begeistert wie reaktionsschnell eine Internetverbindung sogar hier sein kann...
 

Anhänge

  • 10 cacti-1tag.png
    10 cacti-1tag.png
    222,1 KB · Aufrufe: 245
  • 11 cacti-2tage.png
    11 cacti-2tage.png
    224,9 KB · Aufrufe: 240
  • 12 cacti-1woche.png
    12 cacti-1woche.png
    200 KB · Aufrufe: 229
  • 13 cacti-1monat.png
    13 cacti-1monat.png
    275,1 KB · Aufrufe: 226
  • 14 cacti-6monate.png
    14 cacti-6monate.png
    281,1 KB · Aufrufe: 242
  • 09 breitbandmessung.png
    09 breitbandmessung.png
    60,5 KB · Aufrufe: 239
  • 01 Übersicht.png
    01 Übersicht.png
    31,9 KB · Aufrufe: 260
  • 02 Spectrum.png
    02 Spectrum.png
    110,8 KB · Aufrufe: 243
  • 03 Informationen.png
    03 Informationen.png
    40,9 KB · Aufrufe: 250
  • 04 Fehlerzähler.png
    04 Fehlerzähler.png
    20,4 KB · Aufrufe: 244
Zurück
Oben