• Mitspieler gesucht? Du willst dich locker mit der Community austauschen? Schau gerne auf unserem ComputerBase Discord vorbei!

News Unity: Die Community testet die neue Enemies-Techdemo

System: RTX3060Ti, 5600, DDR4-3200CL16
Batch-Datei Enemies-Low-FHD: 64,6
Batch-Datei Enemies-Medium-QHD: 38,6
Batch-Datei Enemies-High-4K: 4,0
Batch-Datei Enemies-Ultra-4K: 4,9

Ich liebe CB-Community-Benchmark-Sessions đŸ€© (CBÂČ-Sessions 😉)

Enemies Screenshot 2022-11-03 173116.png
 
  • GefĂ€llt mir
Reaktionen: RegisMx
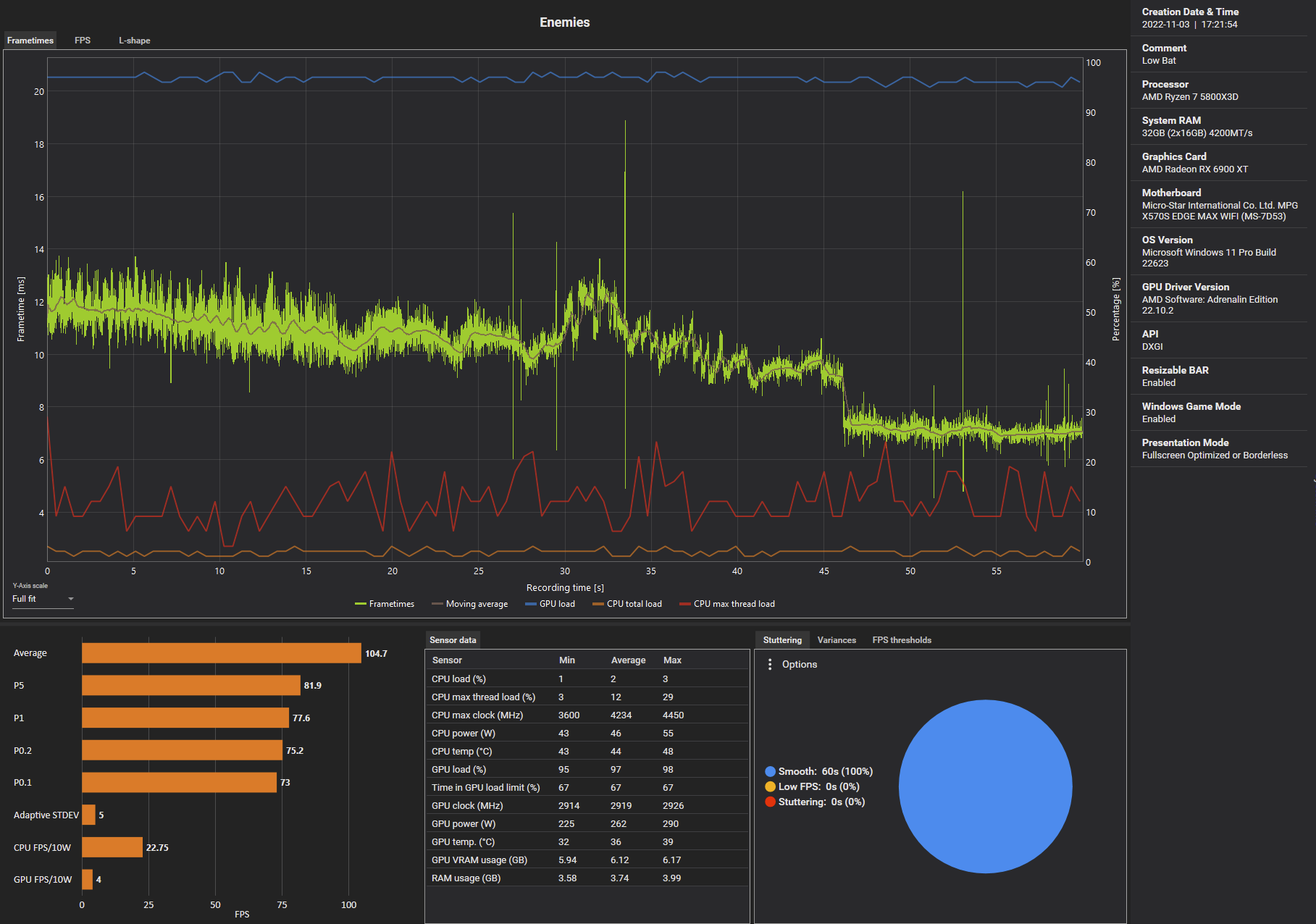
System: 6900XT OC, 5800X3D, DDR4-4200CL16

6900XT = Open Limit (via MPT)

Batch-Datei Enemies-Low-FHD: 104,7
Batch-Datei Enemies-Medium-QHD: 60,7
Batch-Datei Enemies-High-4K: 48,7
Batch-Datei Enemies-Ultra-4K: 28

1667493302875.png


1667492582465.png

1667492905159.png

1667493076725.png

1667493246540.png
 
Zuletzt bearbeitet:
  • GefĂ€llt mir
Reaktionen: Haldi
System: RTX3090ti, 12900k, DDR4-4400CL18
Batch-Datei Enemies-Low-FHD: 94,4
Batch-Datei Enemies-Medium-QHD: 56,1
Batch-Datei Enemies-High-4K: 48,6
Batch-Datei Enemies-Ultra-4K: 33,4

Enemies-Ultra-4K.png
Enemies-High-4K.png
Enemies-Medium-QHD.png
Enemies-Low-FHD.png
 
Gibt es eine Möglichkeit, den Benchmark als KĂŒhlertest in einer Dauerschleife laufen zu lassen?

unity engine.jpg
 
  • GefĂ€llt mir
Reaktionen: anappleaday
5hred schrieb:
Dein System performt schlechter als eines mit einer 12900K? Mit einer 13900K wĂŒrde ich mich da schlecht fĂŒhlen. Selbst im Powerlimit mĂŒsste die 13900K doch schneller laufen als eine 12900K...
Das stimmt doch was nicht, oder ĂŒbersehe ich da was? Du bist doch nicht im Temperatur-Limit, so dass deine GPU/CPU throtteln....
Ich mach das morgen noch mal in Ruhe
 
@Jan
Habe es eben nochmal laufen lassen. Ist sogar noch ein bisschen besser als vorher. Habe mich exakt an die Anweisungen gehalten.
2022-11-03 17_47_47-Window.png
 
  • GefĂ€llt mir
Reaktionen: Shadowbrain1979
System: System: 2080ti OC - 2700X OC - DDR4-3000-CL16
Batch-Datei Enemies-Low-FHD: 67,0
Batch-Datei Enemies-Medium-QHD: 41,6
Batch-Datei Enemies-High-4K: 27,3
Batch-Datei Enemies-Ultra-4K: 13,8
 
System: RX 6900XT OC, 3900X, 64GB DDR4-3600CL18
Batch-Datei Enemies-Low-FHD: 88,6
Batch-Datei Enemies-Medium-QHD: 51
Batch-Datei Enemies-High-4K: 26,3
Batch-Datei Enemies-Ultra-4K: 13,3

Erscheint mir mit der Hardware etwas niedrig, vorallem die 4K benches...?
 

AnhÀnge

  • Screenshot_762.jpg
    Screenshot_762.jpg
    50,1 KB · Aufrufe: 297
Zuletzt bearbeitet:
Kurze Frage:
Ich wollte die Ergebnisse im Formular bei CB eintragen und die Daten zu meinem System eintippen. Dabei wurden die Daten zu meinem System direkt bei CB in der Zeile korrekt ĂŒbernommen. Schöne neue Welt.
Nur woher kamen die Daten? CapframeX? AB?
I was suprised...
 
System: RTX 3070, 10900KF OC, DDR4-3600C16
Batch-Datei Enemies-Low-FHD: 58,2
Batch-Datei Enemies-Medium-QHD: 40,3
Batch-Datei Enemies-High-4K: 32,5
Batch-Datei Enemies-Ultra-4K: 20,9
 
cmok schrieb:
Kurze Frage:
Ich wollte die Ergebnisse im Formular bei CB eintragen und die Daten zu meinem System eintippen. Dabei wurden die Daten zu meinem System direkt bei CB in der Zeile korrekt ĂŒbernommen. Schöne neue Welt.
Nur woher kamen die Daten? CapframeX? AB?
I was suprised...
Browser-Auto-AusfĂŒllen vielleicht? Das merkt sich den Inhalt des Formulars bei mir auch...

Screenshot 2022-11-03 180159.png
 
  • GefĂ€llt mir
Reaktionen: cmok
Mir ist aufgefallen, dass die RTX4090 zwar immer zu 100% ausgelastet wird aber gerade am Anfang die FPS im 40er Bereich liegen die Karte aber nur ca. 250W zieht. Das geht mit fortschreitender Demo hoch bis 370W im Peak. Zeigt fĂŒr mich doch noch einiges an Optimiersungspotential.
 
Mein Puddeling schrieb:
Gibt es eine Möglichkeit, den Benchmark als KĂŒhlertest in einer Dauerschleife laufen zu lassen?
Der Bench lĂ€uft doch in Dauerschleife durch, solange man nicht ĂŒbers MenĂŒ beendet. Wenn die Szene fertig ist, gehts wieder von vorne los.
ErgÀnzung ()

cmok schrieb:
Kurze Frage:
Ich wollte die Ergebnisse im Formular bei CB eintragen und die Daten zu meinem System eintippen. Dabei wurden die Daten zu meinem System direkt bei CB in der Zeile korrekt ĂŒbernommen. Schöne neue Welt.
Nur woher kamen die Daten? CapframeX? AB?
I was suprised...
Dann hast du wohl irgendwann schon mal bei einem Community Benchmark mitgemacht und dein Browser hat das Eingabefeld wiedererkannt.
 
  • GefĂ€llt mir
Reaktionen: cmok und msv
@Esenel
Hmm das ist seltsam.
Ich habe keine Ahnung woran es liegt.
Habe mich wie gesagt genau an die Anweisungen gehalten.
Der DDR5 RAM hat optimierte Subtimings, aber glaube kaum das das so viel ausmacht.
Edit: Habe es noch mal laufen lassen, fast exakt der selbe Wert. Nur 0,7FPS Unterschied.
 
Zuletzt bearbeitet:

Ähnliche Themen

ZurĂŒck
Oben