TeamViewer Motive 3

News Upstream, Downstream, Ping: Wie gut ist eure Internet­verbindung zu Hause?

Seit fast zwei Jahren bin ich super zufrieden mit meinem Vodafone Gbit Kabelanschluss. Ich habe keine großen Schwankungen in der Prime Time und der Ping ist auch mMn sehr gut für Kabel. Klar mehr Upload wäre immer nett.

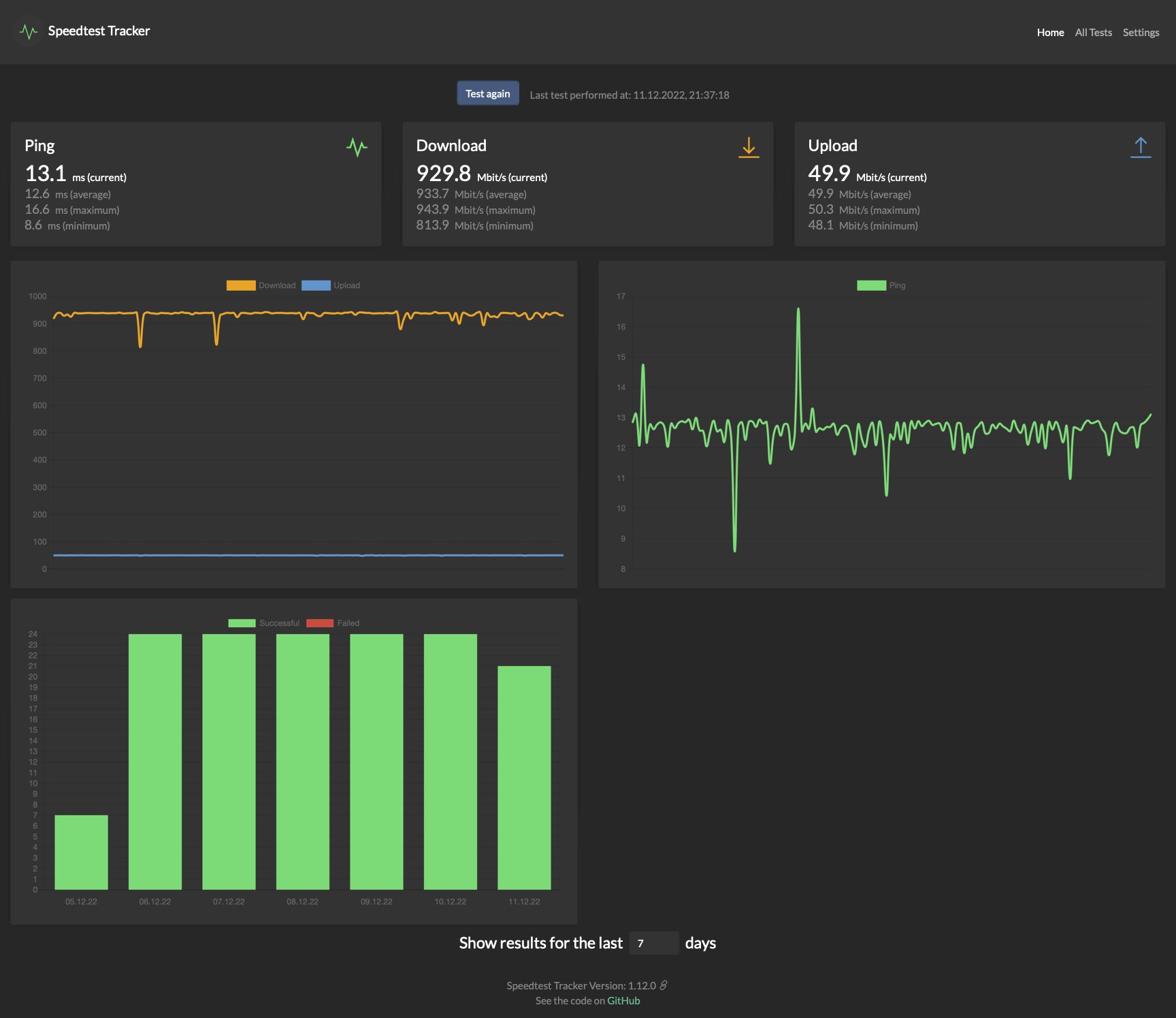
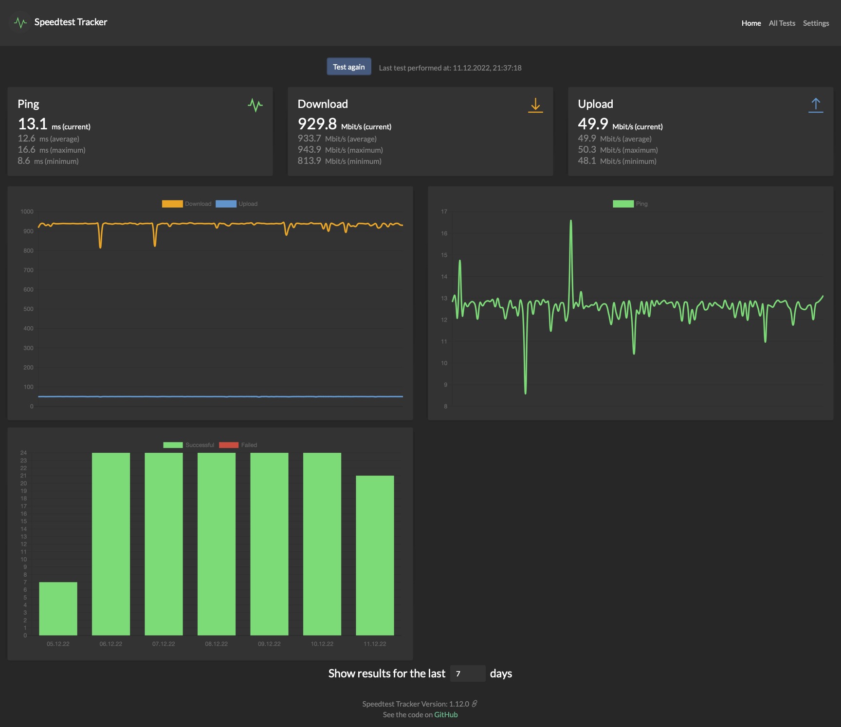
Anbei mal ein Auszug von meinem Speedtest Tracker, welcher auf meinem Unraid Server läuft und stündlich einen Test fährt.
 

Anhänge

  • Speedtest Tracker.jpg
    Speedtest Tracker.jpg
    169,8 KB · Aufrufe: 216
ric84 schrieb:
Und jetzt bitte noch eine Korrelation zwischen Dorf und Stadtbewohner erstellen, um zu erkennen mit welchem Neuland die Landbewohner zu kämpfen haben 😅 In meiner alten Kleinstadtheimat gab es bis vor wenigen Jahren noch einfachste Kupferkabel 56k ähnliche Anschlüsse, Wahnsinn.

Ich bin mit meiner Vodafone 1GBit und FB6591 höchst zufrieden. Hab über das WLAN die volle Leitung. Wenn es die Gegenstelle hergibt, sah ich schon Downloadgeschwindigkeiten von über 130Megabyte die Sekunde, Wahnsinn.
Dieses Vorurteil kann ich mittlerweile nicht mehr mittragen!

Habe bis letztem Jahr in einem 250 Seelendorf gewohnt zur Miete. Nächste Stadt mit 15.000 Einwohnern war 10Minuten entfernt. Nächste Großstadt 30 Minuten. --> Wir hatten FTTH mit 400/200

Dann Haus gekauft 60km entfernt, noch ländlicher. Zersiedelte Gemeinde, kein Dorf. Gemeinde hat 120 Einwohner. Nächstes Dorf 7 Minuten entfernt. Nächte Stadt mit 10.000 Bewohnern ist 15 Minuten entfernt. Nächste Großstadt 30-40 Minuten. --> wieder FTTH mit 400/200, bekommen aber Netto seit einem Jahr 800/200. Könnten auch bis zu 2Gbit buchen.

Erstes Beispiel über Stadtwerke, zweites auch über den lokalen Energieversorger. Alles in Schleswig-Holstein.

Zuvor in HH und HL gewohnt und dort immer max. 100Mbit VDSL oder Kabelinternet gehabt (Alice, O2, KabelDeutschland....) wovon abends meist nur 2-15Mbit ankamen. Jetzt IMMER die volle Bandbreite vorhanden!
 
  • Gefällt mir
Reaktionen: ric84
Kommt drauf an. In der Wohnung hab ich schon seit 2006 100 mbit, bzw 1 Gbit seit ich das andere Kabel gezogen hab.
Im Haus am Land hatte ich mal 8 mbit, das wurde dann instabil und ich wurde auf 4 runtergestuft
 
Zuletzt bearbeitet:
  • Gefällt mir
Reaktionen: SirSilent
Tja in Rumänien bekommt man in jeder Kleinstadt 1Gbit up/down für umgerechnet 5 Euro/Monat. Subventioniert durch die EU.
 
  • Gefällt mir
Reaktionen: AB´solut SiD
Ich habe beides zu Hause (Kabel und Vetoring) um bei einem Ausfall gewappnet zu sein.

Hauptsächlich nutze ich aber den Kabelanschluss, einfach, weil der Downstream höher ist.

14061060457.png
 
CableMax 1GBit - keine Ausfälle, nie Schwankungen, Störungen oder Probleme in Aachen. Von ehemals 3play UM 60MBit hochgestuft für 3€ mehr auf 39€ nach dem Kauf von UM.

Angebunden über AX-WLAN im Arbeitszimmer:
VcBLrhVWnHq2vnrN2212.png


Kann mich echt nicht beschweren. Seit 12 Jahren bei UM/VF - nie Probleme gehabt.
 
Haben hier aktuell in unserer Ortschaft ne 50er VDSL Leitung. Leider zeigen die Oberleitungen soglangsam ihr Alter und die halbe Ortschaft kämpft mit Disconnects am laufenden Band.

Aber im lauf des nächsten Jahres wird endlich FTTH von NetCom hier verlegt - dann hat die Folter endlich ein Ende!

1000/300er ist gebucht freu
 
SirSilent schrieb:
Tja in Rumänien bekommt man in jeder Kleinstadt 1Gbit up/down für umgerechnet 5 Euro/Monat.
Warum ziehst du dann nicht einfach nach Rumänien? Das Leben dort scheint ja besser zu sein als hier in Deutschland... :rolleyes:

Nachtrag: Rumänien kam der technische Rückstand zugute. Kupferleitungen waren nur eingeschränkt vorhanden. Deshalb konnte beim Ausbau gleich auf blitzschnelle Glasfaser gesetzt werden. Außerdem verlaufen Datenleitungen in Rumänien meist oberirdisch, was die Kosten senkt.

Nachtrag 2: So günstig wie du behauptest scheint Rumänien wohl doch nicht zu sein:
Screenshot 2022-12-11 141502.png
Wenn man das dann auch noch in Relation setzt sieht es nicht mehr so billig aus:
"Rumänien bietet mit neun Cent pro Mbit/s auf den ersten Blick recht niedrige Preise, aufgrund des Einkommensniveaus führt man damit aber das obere Mittelfeld an, wenn es um den Einkommensanteil für 50 Mbit/s (1,26 Prozent) geht." Quelle

Zu den von dir behaupteten "1Gbit up/down für umgerechnet 5 Euro/Monat" konnte ich übrigens gar nichts finden. ;)

MFG Piet
 
Zuletzt bearbeitet:
  • Gefällt mir
Reaktionen: FR3DI, sinonomil und Bright0001
Anfang des Jahres wurde unser FTTH-Anschluss der Telekom geschaltet. Seitdem den höchsten Tarif mit 1000Mbit Down/ 200 Mbit Upload gebucht. Durch Provisioning kommt etwas mehr an. Angebunden ist die Fritzbox 5530.

Screenshot 2022-12-11 221505.png
 
Aktuell über 6% der Personen mit einem Ping von 0-5ms zu computerbase.de. Sind das die Redakteure oder schafft man das wirklich (mit Glasfaser bis ins Haus?)?
 
Bin vollstens zufrieden

Screenshot_20221211-222342.png
 
  • Gefällt mir
Reaktionen: kaji-kun, Balu_, Mracpad und 2 andere
Hubbe73 schrieb:
Aktuell über 6% der Personen mit einem Ping von 0-5ms zu computerbase.de. Sind das die Redakteure oder schafft man das wirklich (mit Glasfaser bis ins Haus?)?
Mit einem PtP Glasfaser anschluss und nähe Frankfurt geht das ja
Code:
3    80.81.194.253 decix.bb02.net.23m.com    0.0%    10    0.82    3.12    0.66    11.71    4.02
4    62.113.192.82 ae1-0.gw02.fra01.net.23m.com        0.0%    10    0.80    0.58    0.46    0.80    0.11
5    212.83.33.13 www.computerbase.de    0.0%    10    0.64    0.68    0.63    0.73    0.03

Ist aber leider sehr selten
 
250 MBit/s DL / 40 MBit/s UL bei NetAachen. Alles in Butter hier. Bin im Dauer-Homeoffice (mit 1-2 Tagen im Monat vor Ort) und brauche Zuverlässigkeit - die hab ich. 30 MByte/sek (105GByte/h) ist auch bei Gaming-Installationen ziemlich ok.

Ping ist mir nie negativ aufgefallen (9ms zu CB), wenn ich mal bewusst drauf schaue dann gut bis sehr gut.
 
VDSL 100/40 hier und Telekom bietet mir seit Jahren auch 250/40 sowie seit ebenso Jahren auch Unity Media nun Vodafone über Kabel. Aber mir reicht das 100/40 voll aus und es ist schon immer extrem stabil gewesen mit 1-2 mal pro Jahr für ne Stunde Ausfall (was meistens Nachts und Wartung ist) bzw. niedriger Ping.

Wenn ich dagegen daran denke wie oft ich im TS oder Discord beim Online spielen höre das Leute die bei Vodafone sind für einen Raid eben "reloggen" wollen um von ihrer 1000er Vodafone Leitung auf einen mobilen 5G Router für die Dauer des Raids zu wechseln da nur dann ihr Ping stabil ist erzeugt nur Kopfschütteln bei mir...
 
Steff456 schrieb:
Bin mit 1GBit von Vodafone zufrieden, aber wünsche mir deutlich mehr Upload (>100-150 MBit).
Tja...
Ich würde mir bei Vodafone schon über den versprochenen Upload freuen.
Beim Download hänge ich oft bei 80 MB/s fest; das Beste war mal 121 MB/s.
Hier dürfte die andere Seite eher das Problem (Steam, GoG usw.) sein.
Beim Upload geht es mit nur 800 - 1100 KB/s zur Sache; möglich wären ja (angeblich) über 6 MB/s
 
m-net FTTH mit 100/40 Tarif. Im Download kriege ich die 100Mb/s, im Upload und auch beim Ping hängt's vom Server ab den ich mit der Test App ansteuere, variiert von etwa 23 bis 40Mb/s und 15 bis 35ms.

Es ärgert mich dass auch bei Glasfaser symmetrische Tarife (= mit gleich hoher Up- wie Downloadgeschwindigkeit) nicht zu normalen Preisen angeboten werden, obwohl technisch ja wohl kein Grund mehr dazu besteht. Hätte das gerne um von unterwegs mit guter Geschwindigkeit auf mein NAS zu Hause zugreifen zu können. Zumindest bei m-net sind symmetrische Tarife ultrateuer, und einen anderen Anbieter kann ich mir bei Glasfaser ja nicht aussuchen.
 
WAN1: 500/50 über Kabel bei Magenta (Österreich)
WAN2: 300/50 (theoretisch) beim Diskonter Spusu

Klar kann man jetzt diskutieren, ob es wirklich eine redundante Verbindung nach außen braucht (inklusive Auto-Failover), aber theoretisch könnte man auch einzelne Geräte oder VLANs gezielt routen, wobei es ja bei 500 Down keine Bandbreitenprobleme gibt, selbst riesige Xbox-Spiele mit 60GB oder mehr brauchen kaum mehr als eine längere Klo- oder Kaffeepause. Da ich aber viel Homeoffice mache, gönne ich mir das sozusagen als Absicherung...
 
Vodafone Gigabit, bin zufrieden seit ich dslite los bin und ne FRITZ!Box nutze.

Dürfte natürlich gern günstiger sein als 45€…
 
100/40bits VDSL 1&1
Nächstes Jahr kommt dann 1000/500
bzw Glasfaser fürs ganze Dorf.
 
Zurück
Oben