News AMD Adrenalin 26.1.1: Erster Radeon-Treiber des Jahres bringt das AI Bundle

@dx1

Sollst ja nicht die Adrenalin Software per Taskmanager abschiessen, einfach nur Overlay an und Adrenalin schliessen. Damit konnte ich für mich feststellen das die Karte doch runtertaktet. 😉

Sind das die Idle Werte ohne geöffnete Adrenalin Software? Das wäre ja abgefahren. Irgendwo steckt da der Wurm drin. Bin deshalb auch wieder auf den 25.12.1 Treiber zurück, da läuft alles wie gehabt.​
 
  • Gefällt mir
Reaktionen: Petra B
neues Problem:
Adrenalin Software verschwindet ständig und lässt sich nicht mehr starten
 
@Mu Wupp Das ist eine seit Anfang 2017 benutzte Windows-10-Installation, die zweimal die SSD/NVME gewechselt hat und und auch einmal von X99 auf AM4 umgezogen wurde. Ganz bestimmt ist da einiges "speziell".
 
  • Gefällt mir
Reaktionen: Mu Wupp
LukS schrieb:
Adrenalin Software verschwindet ständig
im tray? Manual kannst du es auch nicht starten? Ich hatte das mal bei einer älteren Variante. Nach einer neu installation war aber alles wieder gut. Und einmal hat ein Windows update etwas durcheinander gebracht.
 
  • Gefällt mir
Reaktionen: Tanzmusikus
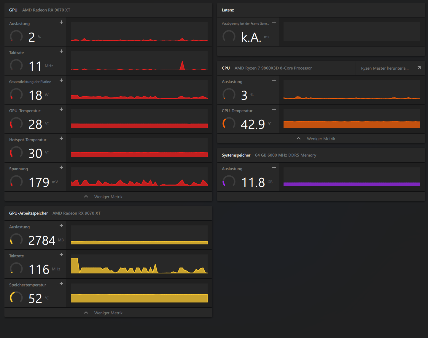
Northstar2710 schrieb:
Und wieviel zieht die GPU, jetzt ohne overlay oder "AMD Software: Host Application"?
Screenshot 2026-01-22 213625.jpg
 
  • Gefällt mir
Reaktionen: Mu Wupp
@dx1

Ganz ehrlich, solange Du die Treiber korrekt deinstallierst ist es doch völlig wumpe wie "alt" die Installation ist. 🙂

Keine Ahnung was AMD da fabriziert hat, aber das ist nicht normal.
 
  • Gefällt mir
Reaktionen: LukS und dx1
Genau, @Mu Wupp – ich mache mir darüber auch weniger Gedanken, als es hier vielleicht scheint. Wenn ich am PC bin, benutze ich den auch. Aber auch installierte Treiber sollten kein Brot fressen, wenn die Hardware dazu nicht vorhanden ist.
 
@dx1 war der verbrauch mit dem vorherigen treiber niedriger?
 
Northstar2710 schrieb:
im tray? Manual kannst du es auch nicht starten?
ja aus dem tray
manuell starten geht dann auch nicht mehr. Der Splash Screen kommt kurz und dann ist es vorbei.

Den Treiber kannst in die Tonne werfen.
 
rarp schrieb:
Ich drück' dir die Daumen, dass das schnell behoben wird. Obwohl, der Screenshot ist schon aus dem Finale, oder?
Den Bug gibt es schon lange und hängt irgendwie mit Vulkan + Upscaling zusammen. Deshalb denke ich nicht, dass da noch ein Fix für kommen wird. Ein Wechsel auf DX11 soll wohl helfen, aber Vulkan läuft bei mir insgesamt geschmeidiger.

Der Screenshot ist tatsächlich aus dem Finale. Dort konnte ich am schnellsten den Bug zum Testen des neuen Treibers reproduzieren, ohne mich durch meine anderen Spielstände zu wühlen. ;)
Die schwarzen Kacheln können aber das ganze Spiel über bei einigen Zaubereffekten und bestimmten Zwischensequenzen auftreten.
 
  • Gefällt mir
Reaktionen: rarp
Northstar2710 schrieb:
war der verbrauch mit dem vorherigen treiber niedriger?
25.12.1 war genauso oder ähnlich. Wie auch alle Treiber davor und die, als ich noch eine RX 6800 im PC hatte.

Aber bitte! Mir hier helfen zu wollen ist vergebliche Lebensmüh. Das Netzteil meldet, dass 165 Watt aufwärts im Idle verbraten werden, die USV sagt, es sind über 300 (und die misst nur den PC und einen Bildschirm). Ich bezahle seit Jahren zu viel für Ökostrom ohne Greenwashing. Es ist okay!
 
Windows ist gleich bei der Deinstallation des neuen Treibers komplett abgeschmiert und nur ein hardreset (Stromstecker ziehen) hat den PC wieder zum leben erweckt. :pcangry:

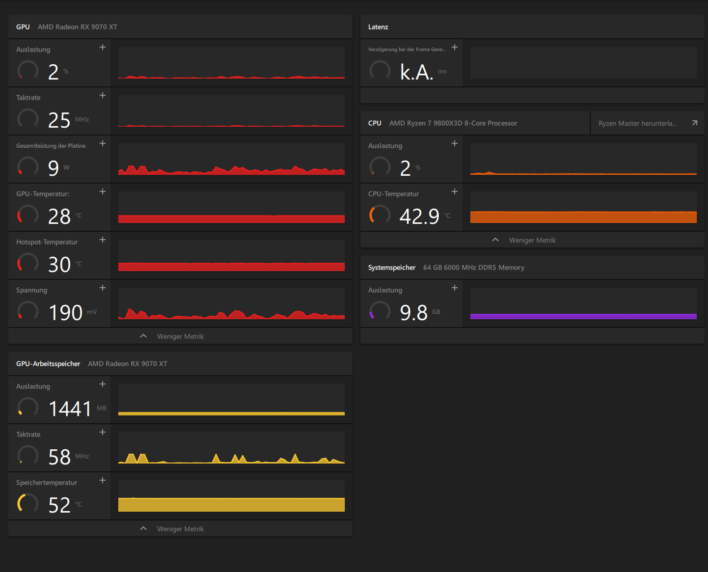
Jetzt ist wieder 25.12.1 drauf und wenn keine Apps offen sind, passt wieder alles:
1769122125176.png


Die Frage ist ob die Adrenalin Software jetzt wieder funktioniert oder immer noch aus dem Tray verschwindet und sich dann nicht mehr starten lässt. Eigentlich will ich ja jetzt schlafen gehen.
Ergänzung ()

selbst mit Discord, Steam, Firefox offen ist der verbrauch kaum höher. Es schwankt zwar, aber kein Vergleich zum 26.1.1 der einfach immer bei 46 Watt festhängt und gar nicht mehr runter geht.
1769122426879.png
 
Zuletzt bearbeitet:
  • Gefällt mir
Reaktionen: Mu Wupp und Petra B
interessant das es so unterschiedlich ist. Aber es ist ja auch nicht das erste mal 😅
 
"Bugfixes kamen auch, sogar für uralt Karten."
So ist es und sogar der MSFS wurde mit einem Satz und Verbesserung bedacht!:heuldoch:
Ergänzung ()

Also bei mir läuft es gut einzige Einstellung Chill begrenzt 75-145!
2026-01-23 08_45_50-Greenshot.png
 
Ja, falls ihr noch einen Aufreger braucht, DDC/CI ist kaputt mit diesem Treiber. Das ist dann in Summe doch zu viel AMD, ich führe jetzt das Rollback auf 25.12.1 durch.
 
  • Gefällt mir
Reaktionen: RedSlusher
@DerBandi Evtl. mit dem AMD Bug Report Tool an AMD melden oder über anderen Wege.
Hoffe damit gehen die an diese Problematik: DDC/CI, als auch den erhöten Verbrauch ran
 
  • Gefällt mir
Reaktionen: Tanzmusikus und Bigfoot29
Ich habe alle meine Probleme per Bug report Tool gemeldet.
Bin jetzt wieder auf 25.12.1 und es scheint alles ohne Probleme zu funktionieren.
 
  • Gefällt mir
Reaktionen: Mu Wupp und Bigfoot29
Sapphire Forum
Zurück
Oben