TeamViewer Motive 3

AP im Haus verbauen, passendes System gesucht

v3nom schrieb:
In der 2,4GHz SSID sind alle Smarthome Geräte die einfach nur minimale Bandbreite aber stabilen Empfang brauchen.
Vor allem würde ich erst mal mit dem zentralen AP je Stockwerk starten. Damit kannst Du dann Erfahrungen sammeln wo der Empfang an einzelnen Stellen (wo benötigt) ist, und dann ggf. noch durch zusätzliche APs ergänzen.

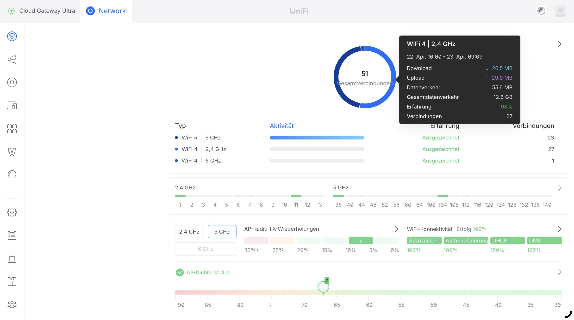
Wie schon geschrieben brauchen ja nicht alle Geräte überall maximale Bandbreite, manchmal ist ja auch eine stabile Verbindung wichtiger, da der Datendurchsatz eh geringer ist. Hier mal meine Statistik, darin sieht man sehr deutlich, dass die in meinem Haushalt befindlichen Geräte zu ca. je 50% sich auf das schnelle 5 GHz Netz und das langsame 2.4 GHz Netz aufteilen. Aber der Traffic konzentriert sich nahezu ausschließlich auf das 5 GHz Netz, hier bei mir sind es beispielsweise 12,5 GB zu 55 MB.

IMG_2577.jpegIMG_2578.jpeg

Ich hab bei mir auch nur zwei APs zentral im Haus, im EG und OG jeweils einen. Würde es bei mir aufgrund der baulichen Gegebenheiten nicht ausreichen, dann würde ich einfach noch einen weiteren AP im entsprechenden Bereich platzieren damit die Abdeckung in Summe besser wird. Aber wie gesagt, nur situativ wo es auch notwendig ist. Um am Schluss theoretischen Durchsatz zu haben, den ich aber gar nicht brauche, dafür wäre es mir zu teuer.
 
  • Gefällt mir
Reaktionen: TomH22 und v3nom
Also wie angesprochen funktioniert aktuell das WLAN ganz gut mit der Fritzbox 7590 die auf der Treppe im Flur OG liegt.

Ich denke also das zumindest das 2,4er Netz dann mit 3 APs ausreichend sein sollten.

Die Etagen haben jeweils grob gerechnet 40m², wobei OG sehr verschachtelt ist und ein Akkustik Zimmer und Bad beinhaltet.

Nehmen wir an, ich würde einen Test starten und eine Unifi 7 PRO bestellen, welche Switch wäre dann wie du sagst dafür ausreichend?

Da natürlich die 20€ mehr von 6 auf 7 mir dann es Wert sind wenigstens das neuere Modell zu haben.

Dann würde ich die aktuelle Fritzbox mit dem AP dann austauschen und schauen wie eben die Qualität ist, wenn natürlich am Ende schon der eine AP reicht wird denke auf jeder AP entweder keiner nötig sein oder am Ende natürlich die Optimale Lösung sein.

Der Unifi 7 PRO sollte am Ende doch nochmal besser sein als die Fritzbox von der Übertragung oder?
 
Valiantly schrieb:
Weshalb ein altes Model nehmen wenn das U7 Pro 20€ teurer ist?
Der U7-Pro ist nicht der Nachfolger des U6-Pro. Du willst den U6-Pro oder den U7-Pro-XGS. Praktisch könntest Du auch Wi-Fi 5 nehmen, denn es wird bei Dir (auf viele Jahre) keinen Unterschied machen. Vermutlich wird sogar Wi-Fi 4 ausreichen, denn Du hast einfach zu wenige WLAN-Punkte, siehe meinen verlinkten Thread.
Valiantly schrieb:
Auf die 120W kam ich weil allein 3 APs schon 63W ziehen, und ich glaube 120W war das nächst Höchste damit man Puffer hat.
Verstehe. U7-Pro mit 21 Watt → 63 Watt sind schon die Obergrenze, braucht keine weitere Luft. Bei solchen Dingen dann bitte nicht die Zahl des Switch angeben, sondern Deinen maximalen Bedarf. Sonst kann man das alles nicht nachvollziehen bzw. muss das über Datenblätter deduzieren. Wie geschildert, wenn Du bei UniFi bleiben willst, kannst Du auch mit zwei PoE-Switchen arbeiten oder einen AP mit PoE-Injektor befeuern. Aber mein Tipp wäre der Zyxel.
Valiantly schrieb:
Übergangslösung ist dann da eher Semi und gebraucht tbh bin ich bei derartiger Hardware kein Fan.
Verstehe ich leider nicht, zum Einen weil Du gebraucht massig Geld sparst und keinerlei Vorteile bei Neuware hast; außerdem gibt es den Zyxel auch neu. Zum Anderen, was Du als Übergangslösung einstufst. Einen Switch nicht von UniFi, Wi-Fi 6, ‥? Bei solchen Bewertungen – die ja OK sind – bitte immer explizit zitieren, sonst kann ich Dir nicht folgen und muss raten.
Valiantly schrieb:
über mein Haus mehrmals täglich Flugzeuge fliegen
Valiantly schrieb:
Du scheinst wild auf das 6-GHz-Frequenzband zu sein. Brauchst Du in einem Haus nicht, weil Du in 5 GHz auf Kanal 36-48 gehst, also 160 MHz auf 80 MHz reduzierst.

Eine FRITZ!Box 7590 (ohne AX) kann Zero-Wait-DFS und bietet vier Spatial-Stream in jedem Band. Betreibst Du die aktuell auf Kanal 100+? Dann kann sein, dass die erheblich besser ist, als UniFi je sein wird. Mal ganz anders herum: Was spricht denn dagegen, die FRITZ!Box 7590 zu lassen? Oder noch eine zweite zu kaufen? Oder durch drei FRITZ!Box 4060 bzw. FRITZ!Repeater 6000 zu ersetzen?
 
  • Gefällt mir
Reaktionen: TomH22
norKoeri schrieb:
Der U7-Pro ist nicht der Nachfolger des U6-Pro. Du willst den U6-Pro oder den U7-Pro-XGS. Praktisch könntest Du auch Wi-Fi 5 nehmen, denn es wird bei Dir (auf viele Jahre) keinen Unterschied machen. Vermutlich wird sogar Wi-Fi 4 ausreichen, denn Du hast einfach zu wenige WLAN-Punkte, siehe meinen verlinkten Thread.
Würde somit der U6Pro am Ende sogar besser sein als der U7Pro da dieser weniger Funktionen hat oder wie kann ich das genau verstehen? Weil wie gesagt, wenn ich am Ende für 20 oder 40 € mehr evtl. Funktionen habe die ich iwann Missen würde, wäre das in Ordnung.
norKoeri schrieb:
Verstehe. U7-Pro mit 21 Watt → 63 Watt sind schon die Obergrenze, braucht keine weitere Luft. Bei solchen Dingen dann bitte nicht die Zahl des Switch angeben, sondern Deinen maximalen Bedarf. Sonst kann man das alles nicht nachvollziehen bzw. muss das über Datenblätter deduzieren. Wie geschildert, wenn Du bei UniFi bleiben willst, kannst Du auch mit zwei PoE-Switchen arbeiten oder einen AP mit PoE-Injektor befeuern. Aber mein Tipp wäre der Zyxel.
Genau 63W sind die Grenze - aber man könnte Zukunftstechnisch Puffer einbauen auch wenn andere POE Geräte wahrscheinlich weniger als 21W pro haben werden (nehme ich jetzt einfach mal an)

Ich bin in Summe an kein System gebunden, wenn Ihr mir sagt die Systeme haben sich verbessert und am Ende ist Unifi eher nur das Apple Produkt in dieser Branche dann schaue ich mir auch gerne andere Systeme an.

norKoeri schrieb:
Verstehe ich leider nicht, zum Einen weil Du gebraucht massig Geld sparst und keinerlei Vorteile bei Neuware hast; außerdem gibt es den Zyxel auch neu. Zum Anderen, was Du als Übergangslösung einstufst. Einen Switch nicht von UniFi, Wi-Fi 6, ‥? Bei solchen Bewertungen – die ja OK sind – bitte immer explizit zitieren, sonst kann ich Dir nicht folgen und muss raten.
Gebraucht möchte ich einfach nicht kaufen da ich als Unwissender nicht weiß was man mit so einem Ding alles einstellen kann was vielleicht sogar am Ende einem Schadet. Mag Paranoid klingen aber am Ende fühle ich mich mit Neuware "sicherer"

Die Übergangslösung war angedacht das ich an meine Speedport im Keller, 3 Injektoren klemme, und an diese dann die AP für jede Etage. Kostet natürlich aber auch unnötig wieder 60€ und wenn am Ende eine Switch doch kommt ist es verbranntes Geld.

norKoeri schrieb:
Eine FRITZ!Box 7590 (ohne AX) kann Zero-Wait-DFS und bietet vier Spatial-Stream in jedem Band. Betreibst Du die aktuell auf Kanal 100+? Dann kann sein, dass die erheblich besser ist, als UniFi je sein wird. Mal ganz anders herum: Was spricht denn dagegen, die FRITZ!Box 7590 zu lassen? Oder noch eine zweite zu kaufen? Oder durch drei FRITZ!Box 4060 bzw. FRITZ!Repeater 6000 zu ersetzen?

Dagegen spricht das ich diese Frei im Raum stehen habe auf der Treppe und Kabel wild herumfliegen. Entsprechend möchte ich Sauber eine AP an die Decke, wo auch der Anschluss extra gelegt wurde, befestigen. (gleiches dann für die beiden anderen Etagen)

Ich habe am Gerät selbst keine Einstellungen vorgenommen, entsprechend sendet diese auf Default (ich weiß nicht einmal ob dann 5GHz an ist?)(Außer natürlich der Switch auf IP-Client)

norKoeri schrieb:
Du scheinst wild auf das 6-GHz-Frequenzband zu sein. Brauchst Du in einem Haus nicht, weil Du in 5 GHz auf Kanal 36-48 gehst, also 160 MHz auf 80 MHz reduzierst.
Ich würde sagen eher das es meine Unwissenheit ist, das ich denke ich muss das neuste höchste und somit Kopfschmerzfreiste Produkt zugreifen damit ich am Ende ein optimal laufendes System habe das sich auch nicht in die Quere kommt, oder ich eben ohne Probleme auch nachrüsten kann.

Wäre das somit, wenn man im Unifi System bleiben möchte und die aktuelle Speedport austauschen würde, deine Empfehlung?

https://geizhals.de/wishlists/4996999

Nehme an die Switch müsste man hier dann noch tauschen da diese nur 52W hat, falls es die 7er werden würde?
Bzw. dann 2 POE Switches nehmen da dies günstiger ist als sich eine 16er zu holen die dann mehr Watt hat?
 
Zuletzt bearbeitet:
Wenn Du jetzt die vorhandene 7590 vergleichen willst, hier mal ei paar Messergebnisse:
Wifi4 2,4 GHz 90mbit Netto wifi5 5ghz 320 mbit Netto.
Wifi6 liefert auf 2,4 GHz 180mbi 5ghz 550mbit freilich nur mit wifi6 clients.
Wenn bei Dir dicke Wände 17oder 24cm zu überwinden sind geht das meist nur mit wifi6 oder 7.
Der 6ghz Bereich taugt dafür noch weniger wie der 5ghz Bereich.
Es Kommt also sehr auf die Positionen der ap an.
Flur ist halt nur unter bestimmten Bedingungen optimal. Wenn halt die Zimmer auf beiden Seten liegen und die Wände nicht allzu dick sind.
Leider ist es bei Häusern so, daß meist am Fur eine tragende Wand ist, die dann 20cm ist. Das wird dann zum Problem.
 
Zuletzt bearbeitet:
Valiantly schrieb:
Würde somit der U6Pro am Ende sogar besser sein als der U7Pro da dieser weniger Funktionen hat oder wie kann ich das genau verstehen?
Nein. Hatte ich alles verlinkt. Der U6-Pro hat zwar weniger Bänder aber mehr Spatial-Streams, ist also technisch der bessere Access-Point. Der U7-Pro heißt nur „Pro“, weil in den Gedankengängen von UniFi der U7-Pro ähnlich viele Endgeräte aufnehmen kann, also aus Sicht von UniFi der U7-Pro der Nachfolger ist. Aber im Eigenheim zählt nicht die Anzahl Endgeräte sondern die Qualität des Gesamtaufbaus.

Oder anders formuliert, hier kannst Du uns zeigen, ob die Du ein KI-generierter Roboter bist oder Quellenangaben verfolgen, verstehen oder nachfragen kannst. :D
Valiantly schrieb:
aber man könnte Zukunftstechnisch Puffer einbauen
Nein, so bitte nicht denken. Sollten diese Geräte dann kommen, versorgst Du die kurzfristig durch PoE-Injektor oder zweiten Switch. Ist das langfristig nichts für dich verkaufst Du den Switch und holst Dir einen größeren Switch. Zum Einen bekommst Du UniFi eigene Switche gebraucht gut weg. Zum Anderen verschwendest Du so kein Geld bis dahin (höhere Anschaffung, leicht erhöhte Stromkosten).
Valiantly schrieb:
Ich bin in Summe an kein System gebunden, wenn Ihr mir sagt die Systeme haben sich verbessert und am Ende ist Unifi eher nur das Apple Produkt in dieser Branche dann schaue ich mir auch gerne andere Systeme an.
Ging um mischen. Nochmal: Du brauchst den Switch nicht aus dem UniFi-Universum zu nehmen. Der verlinkte Zyxel ist z. B. in allen Punkten besser und – wie ich finde – sogar einfacher zu verwalten.
Valiantly schrieb:
was man mit so einem Ding alles einstellen kann was vielleicht sogar am Ende einem Schadet. Mag Paranoid klingen aber am Ende fühle ich mich mit Neuware "sicherer"
:confused_alt: Wer will was schaden? Du setzt das Teil auf Werkseinstellungen zurück und fertig. Bei vielen Händlern werden Kundenrückläufer auch als neu verkauft, also wenn man als Laie optisch keinen Unterschied mehr sieht. Die Software ist dann oftmals doch noch verstellt. Kann Dir also auch bei „Neuware“ passieren.
Valiantly schrieb:
Die Übergangslösung war angedacht das ich an meine Speedport im Keller, 3 Injektoren klemme, und an diese dann die AP für jede Etage. Kostet natürlich aber auch unnötig wieder 60€ und wenn am Ende eine Switch doch kommt ist es verbranntes Geld.
Mal anders herum: Was spricht gegen den Zyxel? Ich dachte, der hat alles was Du willst.
Valiantly schrieb:
In der Wunschliste lungert noch ein U7-Pro herum, der sprengt dann das PoE-Gesamt-Budget, ja. Brauchst Du den irgendwie noch? Ich hätte jetzt gesagt, drei U6-Pro mit 13 Watt jeweils → 39 Watt. Selbst mit vier U6-Pro passt das PoE-Gesamt-Budget von 52 Watt.
 
hildefeuer schrieb:
Wenn Du jetzt die vorhandene 7590 vergleichen willst, hier mal ei paar Messergebnisse:
Wifi4 2,4 GHz 90mbit Netto wifi5 5ghz 320 mbit Netto.
Wifi6 liefert auf 2,4 GHz 180mbi 5ghz 550mbit freilich nur mit wifi6 clients.
Wenn bei Dir dicke Wände 17oder 24cm zu überwinden sind geht das meist nur mit wifi6 oder 7.
Der 6ghz Bereich taugt dafür noch weniger wie der 5ghz Bereich.
Es Kommt also sehr auf die Positionen der ap an.
Flur ist halt nur unter bestimmten Bedingungen optimal. Wenn halt die Zimmer auf beiden Seten liegen und die Wände nicht allzu dick sind.
Leider ist es bei Häusern so, daß meist am Fur eine tragende Wand ist, die dann 20cm ist. Das wird dann zum Problem.
Laut den Plänen sind die Betonwände Roh 15cm dick und die Trockenbauwände 10cm. Der Akustikraum selbst hat entsprechend auch nochmal 15cm Wände und das DG 12,5 Wände da nur einseitig beplankt.
norKoeri schrieb:
Nein. Hatte ich alles verlinkt. Der U6-Pro hat zwar weniger Bänder aber mehr Spatial-Streams, ist also technisch der bessere Access-Point. Der U7-Pro heißt nur „Pro“, weil in den Gedankengängen von UniFi der U7-Pro ähnlich viele Endgeräte aufnehmen kann, also aus Sicht von UniFi der U7-Pro der Nachfolger ist. Aber im Eigenheim zählt nicht die Anzahl Endgeräte sondern die Qualität des Gesamtaufbaus.
Okay verstehe - ich habe den Beitrag gelesen aber da müsste ich mich dann noch einlesen um es wirklich zu verstehen und vertraue hierbei erstmal auf deine Aussage :D


norKoeri schrieb:
Nein, so bitte nicht denken. Sollten diese Geräte dann kommen, versorgst Du die kurzfristig durch PoE-Injektor oder zweiten Switch. Ist das langfristig nichts für dich verkaufst Du den Switch und holst Dir einen größeren Switch. Zum Einen bekommst Du UniFi eigene Switche gebraucht gut weg. Zum Anderen verschwendest Du so kein Geld bis dahin (höhere Anschaffung, leicht erhöhte Stromkosten).
Wieso ist den der Lite so ein Stromfresser? 60W? Wie ist da eigentlich die realistische Rechnung zu?
Nehmen wir nun an man würde 2 Switch Lite nehmen, wäre Stromkosten Technisch gesehen ein 16er der maximal 180W z.B. kann nicht günstiger auf Dauer?


norKoeri schrieb:
Ging um mischen. Nochmal: Du brauchst den Switch nicht aus dem UniFi-Universum zu nehmen. Der verlinkte Zyxel ist z. B. in allen Punkten besser und – wie ich finde – sogar einfacher zu verwalten.
Inwiefern wäre dieser besser? Gut er kostet aber dann auch knapp 40-70€ mehr. Für 20€ mehr hätte man dann eben 16 Ports mit der Lite Variante. Aber er ist auch immerhin schon 8 Jahre alt von der Technik oder nicht?


norKoeri schrieb:
Mal anders herum: Was spricht gegen den Zyxel? Ich dachte, der hat alles was Du willst.
Laut deiner Aussage hat er das wohl :D Wie gesagt ich bin da komplett unwissend.
Ich persönlich kenne halt die Marke nicht und habe auch noch nie davon gehört - und als ich eben auf deren Website war da funktionieren nicht einmal deren Knöpfe auf der Website :D

norKoeri schrieb:
In der Wunschliste lungert noch ein U7-Pro herum, der sprengt dann das PoE-Gesamt-Budget, ja. Brauchst Du den irgendwie noch? Ich hätte jetzt gesagt, drei U6-Pro mit 13 Watt jeweils → 39 Watt. Selbst mit vier U6-Pro passt das PoE-Gesamt-Budget von 52 Watt.
Ja der ist irrelevant, war wegen Preisvergleich noch drine.

Es bleibt bei 3 APs, 4 LAN, 1 Drucker, 1 NAS als System Kapazität.

Evtl. noch als wichtige Info. Bei uns ist derzeit noch Kupferkabel verlegt, entsprechend kommen auch nur maximal eine 250er Leitung an. Bei Glasfaser würde man aber auch nicht mehr als 500/1000 anpeilen.

Somit Abschließend für dich gesprochen wären diese Optionen deine Empfehlung:

https://geizhals.de/wishlists/4998545

Eine Option mit 16 Ports nehme ich an wäre dann zuviel und unnötiger Aufpreis?
Und den Speedport auch erstmal lassen oder was würde für einen ebenfalls Wechsel stimmen?
 
Zuletzt bearbeitet:
Valiantly schrieb:
müsste ich mich dann noch einlesen um es wirklich zu verstehen
Kannst ja Deinen Elektriker nochmal fragen, also ob er (positive) Erfahrungen mit dem U6-Pro hatte und eigentlich den meinte/empfahl. Der Nachfolger davon ist nicht der U7-Pro sondern der U7-Pro-XGS. Siehst Du in der Preissuch-Maschine … der spannende Teil ist nicht die Wi-Fi-Version sondern die Anzahl Spatial-Streams.
Valiantly schrieb:
Wieso ist den der Lite so ein Stromfresser? 60W? Wie ist da eigentlich die realistische Rechnung zu?
Nehmen wir nun an man würde 2 Switch Lite nehmen, wäre Stromkosten Technisch gesehen ein 16er der maximal 180W z.B. kann nicht günstiger auf Dauer?
Verstehe leider kein Wort. Ich rate. Der USW-Lite-16-PoE bringt halt nix, weil der noch weniger PoE-Gesamt-Budget hat. Zwei USW-Lite-8-PoE tun nicht weh, weil für den Switch selbst so rund zwei Watt rechnen musst. Dafür ist das Netzteil kleiner, also effizienter. Und keine aktive Kühlung, also kein Lüfter, also nochmals rund 10 Watt gespart. Wobei der USW-Pro-Max-16-PoE keine aktive Kühlung hat. Aber zwei USW-Lite hätten auch kein (Strom-hungriges) Multi-Gig, was Du aktuell nicht zu brauchen scheinst.

Stromverbrauch ist also geringer. Und Anschaffungskosten erheblich geringer, weil zwei USW-Lite etwa 200 € und der USW-Pro-Max etwa 350 € kostet. Wenn Du zwei USW-Lite überhaupt jemals brauchst.
Valiantly schrieb:
Inwiefern wäre dieser besser? Gut er kostet aber dann auch knapp 40-70€ mehr. Für 20€ mehr hätte man dann eben 16 Ports mit der Lite Variante. Aber er ist auch immerhin schon 8 Jahre alt von der Technik oder nicht?
Verstehe leider kein Wort. Ich rate. Der USW-Lite-16-PoE ist eh raus, wegen dem geringeren PoE-Gesamt-Budget, höheren Anschaffungskosten und Du hast ja noch LAN-Ports frei, also am UCG-Ultra. Folglich kostet der USW-Lite-8-PoE und der Zyxel GS1920 quasi gleich, bietet aber mehr (Power und Ports). Und Gigabit-Switche sind eigentlich alle mehr als 15 Jahre alt, wirklich viel getan hat sich hier nicht.
Valiantly schrieb:
als ich eben auf deren Website war da funktionieren nicht einmal deren Knöpfe auf der Website :D
Merkwürdig. Tut hier. Wo genau? Ist aber auch egal, so Dinge immer besser über die hier eingebaute Preissuch-Maschine … und das sind beides schon Luxus-Switche. Die brauchst Du nur wegen der Client-Isolation im Gast-WLAN. Brauchst Du das nicht, reicht schon ein Switch für 30 €.
Valiantly schrieb:
den Speedport auch erstmal lassen oder was würde für einen ebenfalls Wechsel stimmen?
Du brauchst auch noch irgendwie einen WLAN-Controller, entweder auf einem Computer, einem UCK-G2 oder Du nimmst direkt einen UCG wie den Ultra. Daher wäre mein Tipp den Speedport in den Betriebsmodus DSL-Modem umzuschalten, UCG-Ultra, USW-Lite-8-PoE und (mindestens) ein U6-Pro für jedes Stockwerk. Du hast so bereits Luft nach oben, also für einen vierten U6-Pro bzw. noch einen LAN-Port frei. Und alles aus einer Hand.
Ergänzung ()

Valiantly schrieb:
Ich bin in Summe an kein System gebunden
Wenn Du Gast-WLAN nicht brauchst und Dir der Speedport als Router ausreicht, kannst Du auch ganz wild Hersteller mischen bzw. andere Hersteller nehmen, also
  • €499 drei Zyxel NWA210AXv2 plus GS1200-5HPv3
  • € 378 drei Grandstream GWN7662 plus GWN7700MP (Vorteil: Multi-Gig unter den APs)
  • €215 drei TP-Link Festa F67 plus FS308GP (Nachteil: ausschließlich Cloud-Verwaltung)
Rein vom WLAN sind die alle gleich mächtig.
 
Zuletzt bearbeitet:
  • Gefällt mir
Reaktionen: v3nom
norKoeri schrieb:
Verstehe leider kein Wort. Ich rate. Der USW-Lite-16-PoE ist eh raus, wegen dem geringeren PoE-Gesamt-Budget, höheren Anschaffungskosten und Du hast ja noch LAN-Ports frei, also am UCG-Ultra. Folglich kostet der USW-Lite-8-PoE und der Zyxel GS1920 quasi gleich, bietet aber mehr (Power und Ports). Und Gigabit-Switche sind eigentlich alle mehr als 15 Jahre alt, wirklich viel getan hat sich hier nicht.
Die Frage bezog sich hierbei auf deine Empfehlung des GS1920, weshalb dieser wesentlich besser wäre als eine POE 8 Lite von Unifi.

Ich nehme somit an der Zyxel ist Switch und WLAN Controller in einem und bei Unifi müsste ich somit den Switch mit dem UCD Ultra nehmen?

Ja genau beim Zyxel sah ich im wesentlichen nur das das POE Budge größer ist, aber auch viele andere Funktionen noch zusätzlich dazu kommen. Deshalb die Frage weshalb du den Zyxel als besser siehst da ich von den ganzen Funktion nichts verstehe und inwiefern das am Ende das Gerät besser macht.

Also ich habe derzeit meine Zeitschaltuhren etc. alle über das Gast WLAN geschalter damit diese nicht im System sind. Im Grunde benötige ich eigentlich nur WLAN für Streaming/Handys, Smarthome Geräte, einen für den Drucker falls mal über WLAN etwas auf ihn geschickt wird (Handy) und eben ein Netzwerk wo ich evtl. Zeitschaltuhren verknüpfen könnte damit am Ende diese ebenfalls einzeln laufen.

norKoeri schrieb:
Wenn Du Gast-WLAN nicht brauchst und Dir der Speedport als Router ausreicht, kannst Du auch ganz wild Hersteller mischen bzw. andere Hersteller nehmen, also
  • €499 drei Zyxel NWA210AXv2 plus GS1200-5HPv3
  • € 378 drei Grandstream GWN7662 plus GWN7700MP (Vorteil: Multi-Gig unter den APs)
  • €215 drei TP-Link Festa F67 plus FS308GP (Nachteil: ausschließlich Cloud-Verwaltung)
Rein vom WLAN sind die alle gleich mächtig.

Ich glaube da würde ich schon bei einem Hersteller bleiben :D Oder Maximal dann eben Zyxel AP und Switch nehmen.

norKoeri schrieb:
Du brauchst auch noch irgendwie einen WLAN-Controller, entweder auf einem Computer, einem UCK-G2 oder Du nimmst direkt einen UCG wie den Ultra. Daher wäre mein Tipp den Speedport in den Betriebsmodus DSL-Modem umzuschalten, UCG-Ultra, USW-Lite-8-PoE und (mindestens) ein U6-Pro für jedes Stockwerk. Du hast so bereits Luft nach oben, also für einen vierten U6-Pro bzw. noch einen LAN-Port frei. Und alles aus einer Hand.
Wäre hierbei noch etwas bzgl. der Telefonie zu beachten? Aktuell leitet der Speedport die Anrufe auf mein Handy aber ein DECT Telefon oder allgemein über die Buchse wäre schon sinnvoll.

Eignet sich den überhaupt der U6 PRO für die Deckenmontage? Zwecks Antenen Strahlung und vor allem gibt es dann für die Deckenmontage andere Vorrichtungen da ich immer nur Wandmontage" lese.
 
Zuletzt bearbeitet:
Valiantly schrieb:
Die Frage bezog sich hierbei auf deine Empfehlung des GS1920, weshalb dieser wesentlich besser wäre als eine POE 8 Lite von Unifi.
8 statt 4 PoE-Ports, 10 statt 8 Ports, 130 statt 52 Watt, gebraucht gleicher Preis. Neben Stand- und Wand-Montage zusätzlich auch noch Rack-Montage möglich (aber die Winkel muss man für 18 € nachkaufen).
Valiantly schrieb:
Ich nehme somit an der Zyxel ist Switch und WLAN Controller in einem und bei Unifi müsste ich somit den Switch mit dem UCD Ultra nehmen?
Nein. Bei Zyxel brauchst Du keinen Controller, weil jedes Gerät seine eigene Web-Oberfläche hat. Nachteil: Willst Du Access-Point-Steering nach 802.11k/v musst Du deren Cloud-Verwaltung nehmen.
Valiantly schrieb:
aber auch viele andere Funktionen noch zusätzlich dazu kommen. Deshalb die Frage weshalb du den Zyxel als besser siehst da ich von den ganzen Funktion nichts verstehe und inwiefern das am Ende das Gerät besser macht.
Einfach die Zusatzfunktionen nicht nutzen. Willst Client-Isolation im Gast-WLAN, kann der Zyxel das quasi mit einem Knopfdruck. Genau wie der USW, wobei der Zyxel es technisch sogar „sauberer“ macht. Ist das alles egal, kannst Du stattdessen einfachere Switche nehmen.
Valiantly schrieb:
Wäre hierbei noch etwas bzgl. der Telefonie zu beachten? Aktuell leitet der Speedport die Anrufe auf mein Handy aber ein DECT Telefon oder allgemein über die Buchse wäre schon sinnvoll.
Wenn Du den Speedport als reines DSL-Modem nutzt, brauchst Du dann noch eine FRITZ!Box hinter dem UCG-Ultra als Telefonzentrale, also im Modus IP-Client plus Portweiterleitung des Internet-Routers für Telefonie aktiv halten.
Valiantly schrieb:
Eignet sich den überhaupt der U6 PRO für die Deckenmontage? Zwecks Antenen Strahlung und vor allem gibt es dann für die Deckenmontage andere Vorrichtungen da ich immer nur Wandmontage" lese.
Decke. Oder hast Du vielleicht ein anderes Modell erwischt, den U6-Mesh-Pro? Der U6-Pro ohne „Mesh“ im Namen ist so eine Untertasse, UFO-style für die Decke.
 
Zuletzt bearbeitet:
norKoeri schrieb:
8 statt 4 PoE-Ports, 10 statt 8 Ports, 130 statt 52 Watt, gebraucht gleicher Preis. Neben Stand- und Wand-Montage zusätzlich auch noch Rack-Montage möglich (aber die Winkel muss man für 18 € nachkaufen).
Was genau würde ich den im Umkehrschluss wiederum verlieren, dafür das ich nicht im gleichen System bleibe? Also welche Benefits hätte man gegenüber einem Einheitlichen Unifi System?


norKoeri schrieb:
Nein. Bei Zyxel brauchst Du keinen Controller, weil jedes Gerät seine eigene Web-Oberfläche hat. Nachteil: Willst Du Access-Point-Steering nach 802.11k/v musst Du deren Cloud-Verwaltung nehmen.
Und das wäre dann eine extra Lizenz oder inwiefern ein Nachteil? Weil Steering wäre schon sinnvoll dachte sowas ist mittlerweile Standard?
norKoeri schrieb:
Wenn Du den Speedport als reines DSL-Modem nutzt, brauchst Du dann noch eine FRITZ!Box hinter dem UCG-Ultra als Telefonzentrale, also im Modus IP-Client plus Portweiterleitung des Internet-Routers für Telefonie aktiv halten.
Klingt bescheiden, worin ist den der Vorteil den Speedport auf DSL Modem zu switchen statt ihn so zu belassen wie er ist? Weil jetzt nochmal ne Fritz dahinter zu schalten für Telefonie klingt echt nicht gut.

norKoeri schrieb:
Decke. Oder hast Du vielleicht ein anderes Modell erwischt, den U6-Mesh-Pro? Der U6-Pro ohne „Mesh“ im Namen ist so eine Untertasse, UFO-style für die Decke.

War schon das UFO, aber an manchen steht Deckenmontage und Wandmontage (z.B. beim U7) beim U6 wiederum nur Wandmontage. Deswegen die Frage zumal dann auch die Frage wäre ob man an der Decke noch iwie ein zwischen Adapter braucht oder am Ende alles mitgeliefert wird (da Unifi selbst auf der Website eben auch noch Deckenhalter anbietet)
 
Valiantly schrieb:
Klingt bescheiden, worin ist den der Vorteil den Speedport auf DSL Modem zu switchen statt ihn so zu belassen wie er ist? Weil jetzt nochmal ne Fritz dahinter zu schalten für Telefonie klingt echt nicht gut.
Oder Du besorgst Dir für ein paar Euro ne GO-Box 100 von Gigaset auf Kleinanzeigen. Grob erklärt ist das eine DECT-Basis, die man an jedem beliebigen LAN-Anschluss im heimischen Netzwerk anstecken kann. Daran werden dann die DECT-Telefone (bis zu 6 Stück) angemeldet, und können über eine Weboberfläche konfiguriert und verwaltet werden. Durch die Möglichkeit, das per LAN anzuschließen, ist man flexibel hinsichtlich des Aufstellungsortes, LAN an der Stelle vorausgesetzt.

Valiantly schrieb:
War schon das UFO, aber an manchen steht Deckenmontage und Wandmontage (z.B. beim U7) beim U6 wiederum nur Wandmontage. Deswegen die Frage zumal dann auch die Frage wäre ob man an der Decke noch iwie ein zwischen Adapter braucht oder am Ende alles mitgeliefert wird (da Unifi selbst auf der Website eben auch noch Deckenhalter anbietet)
Die Ufos von UniFi sind eigentlich immer alle primär für die Deckenmontage, können aber zusätzlich auch an der Wand montiert werden. Ideal ist aber im Regelfall an der Decke, wobei das auch relativ ist. Ich hab bei meiner Mutter einen installiert, da das WLAN der FritzBox nicht mehr wollte. Damit man das Teil nicht sieht, musste es verkehrt herum auf nem Schrank liegen, hat dem Empfang aber keinen Abbruch getan, der war immer noch 10x besser als mit der FritzBox.

Die Deckenhalter die zusätzlich verkauft werden sind meist für irgendwelche besonderen Installationssituationen. Für den Standardfall (Befestigung an der Decke) ist eigentlich alles dabei. Das einzige was in den letzten Jahren eingespart wurde sind die Injektoren, die waren bei meinen Geräten damals noch immer mit dabei, das ist aber jetzt schon länger nicht mehr der Fall.
 
  • Gefällt mir
Reaktionen: TomH22
flo222 schrieb:
Oder Du besorgst Dir für ein paar Euro ne GO-Box 100 von Gigaset auf Kleinanzeigen. Grob erklärt ist das eine DECT-Basis, die man an jedem beliebigen LAN-Anschluss im heimischen Netzwerk anstecken kann.
Eine beliebige Fritzbox (ggf. auch z.B. 7530 von Kleinanzeigen) im IP Client Modus macht das Gleiche (ihr WLAN sollte man dann abschalten). Würde es auch davon abhängig machen, welche DECT Telefone man ggf. schon hat: Wenn FritzFons auf jeden Fall eine Fritzbox, bei anderen Telefonen eher die Go-Box.


Valiantly schrieb:
Ich habe damit Empfang im EG als auch DG.
D.h das von Dir anfangs geschilderte Problem mit besonders hoher Dämpfung Deiner Wände und Decken existiert eigentlich nicht?

Valiantly schrieb:
Bedeutet nicht mehr Bänder und bessere Antennen auch bessere Übertragung durch dicke Wände etc?
Nur bedingt. Wände und Decken bewirken, je nach Ausführung (Dicke ist ein Aspekt, Material aber auch, so kann z.B. Holz mit relativ hohem natürlichen Feuchtigkeitsanteil auch stark dämpfen) eine Abschwächung des Signals um etliche dBm. dBm ist logarithmisch, d.h das -70dBm im Vergleich zu -60dBm ein Zehntel der empfangenen Signalleistung bedeutet. In Deiner Fritzbox kannst Du in den Gerätedetails in der Meshansicht die Signalstärke sehen

1777011662936.png


Der Screenshot ist der Uplink eines Fritz Repeater 1200AX der durch eine Decke muss. Ich habe das Beispiel genommen, weil es sehr gut zur Beantwortung Deiner Frage passt.
Man sieht, dass bei den -75dBm noch weniger als 25% der maximalen Bruttorate ankommen. Da die dank 160Mhz breiten Kanälen mit 2400Mbit/s recht hoch ist, kommt immer noch einiges an. Als ich an dieser Stelle noch einenWifi 5 Repeater hatte, war die Bruttorate halb so hoch.

Jetzt ist -75dBm eine Signalstärke, die noch stabiles WLAN ermöglicht.
Und das ist genau der Punkt: Besser ausgestattete APs, also mehr Streams, breitete Kanäle, neuere Standards, können in dem Bereich, wo noch stabile Übertragung möglich ist, eine höhere Datenrate bewirken, aber sie ändern nicht die Signaldämpfung, d.h. sie verschieben nicht die Reichenweitengrenze.

Wegen dieser Zusammenhänge ist es normalerweise nicht die richtige Strategie „stärkere“ WLAN APs zu verwenden, um „besser“ durch Wände zu kommen.
Für ein optimales WLAN benötigt man immer Sichtverbindung zum Endgerät (daher auch die Idee mit Decken APs). Geht es hingegen nur um Basis Abdeckung (WLAN funktioniert, Geschwindigkeit ist in vernünftigen Grenzen egal) kann man auch durch Wände gehen.

Das Problem mit APs im Flur ist halt oft, dass man zwar in der ganzen Etage Basis Abdeckung hat, aber eben das Optimum da ist, wo man sich selten aufhält…
 
Valiantly schrieb:
Was genau würde ich den im Umkehrschluss wiederum verlieren, dafür das ich nicht im gleichen System bleibe? Also welche Benefits hätte man gegenüber einem Einheitlichen Unifi System?
Wüsste von keinem Benefit. Einzig im Fehlerfall bzw. bei der Konfiguration hättest Du die riesige UniFi-Community, also Anleitungen und andere Nutzer. Weil Du eh wenig mit dem System machen willst – es eigentlich nur wegen „Decken-Montage“ holst –, sehe ich das aber bei Dir als nur kleinen, vielleicht sogar nur theoretischen Vorteil.
Valiantly schrieb:
[Zyxel Nebula Control Center] wäre dann eine extra Lizenz
Nein, deren Cloud-Verwaltung ist kostenlos, siehe auch den Thread mit Alternativ-Systemen …
Valiantly schrieb:
Steering wäre schon sinnvoll
Bei einer so dünnen WLAN-Versorgung wie Deiner geplanten, fraglich. Bei Dir dürfte das normale WLAN-Roaming dicke ausreichen. Steering über Access-Points hinweg, erfordert dass alle Access-Points bekannt sind. Das wird über einen zentralen Controller gelöst. Hast Du ein System, bei dem jedes Gerät seine eigene Konfigurationsoberfläche hat … Du merkst den Trade-off.
Valiantly schrieb:
worin ist den der Vorteil den Speedport auf DSL Modem zu switchen statt ihn so zu belassen wie er ist?
Du vermeidest eine Router-Kaskasde …
Valiantly schrieb:
Weil jetzt nochmal ne Fritz dahinter zu schalten für Telefonie klingt echt nicht gut.
Bewertung, die ich nicht nachvollziehen kann. Probiere das irgendwie nachvollziehbar zu begründen, also Anschaffungspreis (keine 20 €), Stromkosten (keine 4 Watt), Optik bzw. kein Aufstellort (kann überall im Haus stehen), …
Valiantly schrieb:
beim U6 [steht] nur Wandmontage.
Bitte Quelle verlinken, dann kann die gemeldet bzw. behoben werden. Ist nämlich falsch.
 
TomH22 schrieb:
Eine beliebige Fritzbox (ggf. auch z.B. 7530 von Kleinanzeigen) im IP Client Modus macht das Gleiche (ihr WLAN sollte man dann abschalten). Würde es auch davon abhängig machen, welche DECT Telefone man ggf. schon hat: Wenn FritzFons auf jeden Fall eine Fritzbox, bei anderen Telefonen eher die Go-Box.
Also Fritzboxen sind kein Problem habe hier die besagte 7590 oder eben noch eine 7490 rum liegen die brauche ich ja derzeit nur als Übergangslösung damit WLAN im "ganzen" Haus einigermaßen vorliegt.

TomH22 schrieb:
D.h das von Dir anfangs geschilderte Problem mit besonders hoher Dämpfung Deiner Wände und Decken existiert eigentlich nicht?
Doch, ich habe nur eben die Übergangslösung nun für 3 Tage am laufen, und habe schon am Handy Buffering oder allgemein lange Ladezeiten wahrgenommen. (Bsp.: DG zu OG(Standort des Routers))

TomH22 schrieb:
Könnte ich das auch mit dem Handy ähnlich prüfen? Also in dem Falle alle Räume ablaufen und schauen wie viel ankommt?

norKoeri schrieb:
Wüsste von keinem Benefit. Einzig im Fehlerfall bzw. bei der Konfiguration hättest Du die riesige UniFi-Community, also Anleitungen und andere Nutzer. Weil Du eh wenig mit dem System machen willst – es eigentlich nur wegen „Decken-Montage“ holst –, sehe ich das aber bei Dir als nur kleinen, vielleicht sogar nur theoretischen Vorteil.
Aber auch in dem Falle keine Einschränkungen? Da ich zu gut schon auf gängige Marken Einschränkungen wie Apple, Samsung etc. getroffen bin. Und manche hier auch davon sprachen das ich mir anschauen kann in der Maske wie eben die Ausleuchtung der jeweiligen APs ist. Ob dies dann auch mit der Switch geht oder ob das wiederum nur in Kombination mit Unifi UCG etc geht?

TomH22 schrieb:
Eine beliebige Fritzbox (ggf. auch z.B. 7530 von Kleinanzeigen) im IP Client Modus macht das Gleiche (ihr WLAN sollte man dann abschalten). Würde es auch davon abhängig machen, welche DECT Telefone man ggf. schon hat: Wenn FritzFons auf jeden Fall eine Fritzbox, bei anderen Telefonen eher die Go-Box.

Da unsere alten Gigaset Telefone durch sind, müsste man hier sowieso neue kaufen.
Vorher lief halt es noch mit dem Telefonstecker in der 7490 angeschlossen und die anderen beiden Telefone wurden dann mit deren "DECT?" Verbindung vernetzt. Wie der aktuelle Stand der Dinge ist weiß ich nicht. Ein LAN Anschluss an den Orten jedoch besteht nicht. In dem Falle würde man wahrscheinlich im Keller beim Router das Haupttelefon anschließen womit sich die anderen verbinden oder ist auch hier dann das Decken Problem Immens?

Ruf Umleitung würde jedoch weiterhin funktionieren, richtig? Diese ganzen Aussagen beziehen sich nur wenn ich DECT Anschließen möchte? Gibt es mittlerweile nicht auch Kostengünstige Möglichkeiten es übers WLAN zu ermöglichen?

norKoeri schrieb:
Bitte Quelle verlinken, dann kann die gemeldet bzw. behoben werden. Ist nämlich falsch.
https://www.bueromarkt-ag.de/access...2c.html?vpid=2e823ebedc00f482776f20e3ed742fff
 
Zuletzt bearbeitet:
Wie geschildert, kannst Du die Zyxel auch komplett ohne Cloud nutzen. Abgesehen davon, dass nicht erkennbar ist, dass deren Cloud in der Basis-Variante jemals etwas kosten wird.
 
Zurück
Oben