Du verwendest einen veralteten Browser. Es ist möglich, dass diese oder andere Websites nicht korrekt angezeigt werden.
Du solltest ein Upgrade durchführen oder einen alternativen Browser verwenden.
Du solltest ein Upgrade durchführen oder einen alternativen Browser verwenden.
Arbeitsspeicher komplett ausgelastet
- Ersteller kratijun
- Erstellt am
Schau mal mit dem "Resource Manger" oder mit dem "Process Explorer" von SysInternals, ob du da vielleicht genauere Infos bekommst.
SaschaHa
Rear Admiral
- Registriert
- Nov. 2007
- Beiträge
- 5.452
kratijun schrieb:asus_framework.exe mehrfach aktiv
kratijun schrieb:Armoury Crate ist/war installiert
Wäre ich der erste Kommentator, hätte ich wohl "Q.e.d." geschriebenkratijun schrieb:ASUS Armoury Crate der Hauptschuldige
Achte danach am besten sehr darauf, was du installierst, und stell dir vorher immer die Frage, ob du das wirklich brauchst. Im Zweifelsfall installierst du fragwürdige Software erstmal in einer virtuellen Maschine, damit es die Integrität deines Systems nicht gefährdest. Nichts ist nerviger, als ein simples Tool zu installieren und sich damit sein ganzes System zu zerschießen.
Als W11-Nutzer verspüre ich sehr oft den Wunsch, bei W10 geblieben zu seinthrawnx schrieb:Sorry, aber genug Deppen laufen noch mit W10 rum und wundern sich über alle möglichen Probleme...
Ritterschwert
Cadet 4th Year
- Registriert
- März 2024
- Beiträge
- 114
Auf derart voreingenommene Kommentare können wir verzichten, die sind weder hilfreich noch nützlich.thrawnx schrieb:Selbst schuld, kein Mitleid. Der 2. Treffer auf Google verrät dir dass W10 da ein 3 Jahre altes Memory Leak hat. Aber warum auch auf W11 updaten, wa?
Ich verwende ebenfalls Windows 10 mit ESU Updates, ich habe derartige Probleme nicht, auch habe ich nichts davon gelesen das dies ein allgemeines Problem sein soll.
Minimiere zukünftig deine unqualifizierten Beiträge.
IDontWantAName
Captain
- Registriert
- Dez. 2011
- Beiträge
- 3.786
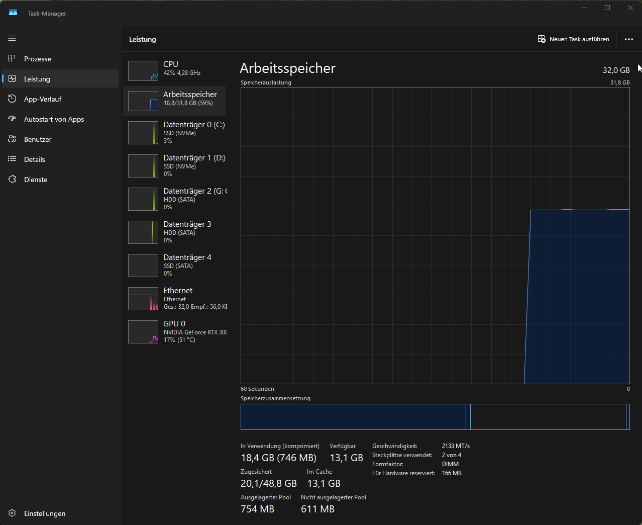
kratijun schrieb:Mein System hat 32 GB RAM, aber die Auslastung liegt permanent bei über 95 %. Was mich besonders stutzig macht: Die "zugesicherte" Menge (Commit Charge) explodiert auf 123 GB / 128 GB, was mein System extrem langsam macht.
Ich habe mit PoolMon nachgeschaut und der Übeltäter scheint der Tag EtwD zu sein, der allein über 81 GB im Paged Pool belegt.
Etwd - nt!etw - Etw Disallow List Entry
Da laufen also ein oder mehrere Event Tracing for Windows (ETW) Aufzeichnungen.
Öffne mal eine CMD.exe als Admin und führe logman query und wpr -status aus.
Holzfällerhemd
Lt. Commander
- Registriert
- Mai 2018
- Beiträge
- 1.222
thrawnx schrieb:Sorry, aber genug Deppen laufen noch mit W10 rum und wundern sich über alle möglichen Probleme...
Gibt ja auch noch Windows 10 IOT mit Updates bis 2032. Oder Windows 11 IOT mit Updates bis 2034.freekymachine schrieb:Oder win11..
Eigentlich mittlerweile beides
Entweder ist Win10 zu alt für etwas - oder Win11 hat mal wieder zuviel Ai-Slop-Code/Update drinne und dann läuft wieder irgendwas nicht![]()
Da kommen auch nicht diese ganzen „tollen“ Funktionen dazu, sondern es wird sich auf das Konzentriert, was es eigentlich sein soll. Einfach nur ein stabiles Betriebssystem mit voller Kompatibilität. Du kannst alles installieren, was du auch unter den normalen Windowsversionen installieren kannst. Wie das lizenztechnisch und für Verbraucher aussieht, weiß ich nicht, da ich selber ein Windows 11 Pro nutze. Aber ich habe viele Tech-YouTuber gesehen und die sind sich einig, dass das die besten Windowsversionen sind. Aber so langsam wächst auch bei mir die Überlegung, mich mal damit zu befassen.
Azeron
Rear Admiral
- Registriert
- Juli 2015
- Beiträge
- 5.239
Das selbe denke ich mir in Bezug zu Windows 11 wenn da mal wieder jemand Probleme hat 😂thrawnx schrieb:Sorry, aber genug Deppen laufen noch mit W10 rum und wundern sich über alle möglichen Probleme...
Sei mal nicht so vorlaut. Windows 10 wird immer noch supportet und Windows 11 ist jetzt auch nicht das Heilsbringer BS wo alles reibungslos läuft wie man hier an dem Thread sehen kann. Oh, die Ironie...
- Registriert
- Feb. 2026
- Beiträge
- 14
PC läuft seit 51 Minuten bzw. seit einer Stunde schon. Normal?
Danke für die jeglichen Tipps & Vorschläge, ich probier mich mal durch
Ergänzung ()
@IDontWantAName hier, er zeigt beim Logman nix an und anscheinend is WPR not recording.
Update 10:37 Uhr: Is jetzt von 13,1 GB auf 11,3 GB
Zuletzt bearbeitet:
- Registriert
- Juli 2017
- Beiträge
- 4.121
Sind deine Screenshots im "Idle-Zustand", also wenn der PC nix macht?
Kann man so nicht beantworten. Der RAM läuft jedenfalls nicht über aber 42% CPU-Last wenn tatsächlich "nichts" laufen sollte sind verdächtig bzw. nicht normal.kratijun schrieb:Normal?
- Registriert
- Feb. 2026
- Beiträge
- 14
@Dandelion Nein, es laufen einige Sachen im Hintergrund:
- Garry's Mod (was normalerweise sowas nie verursacht hätte)
- Cursor AI (dito)
- Google Chrome (Ist ein RAM-Übeltäter, aber nie in dem Ausmaß)
- Razer App (eventuell das, seitdem ich eine Razer Pro Type Ultra hab, besteht denke ich das Problem mehr oder weniger)
p0mmes_mAn
Cadet 4th Year
- Registriert
- Apr. 2009
- Beiträge
- 125
Das wird das RAM Problem nicht zwingend lösen aber ich habe mittlerweile in zweier Setup.kratijun schrieb:@Dandelion Nein, es laufen einige Sachen im Hintergrund:
- Garry's Mod (was normalerweise sowas nie verursacht hätte)
- Cursor AI (dito)
- Google Chrome (Ist ein RAM-Übeltäter, aber nie in dem Ausmaß)
- Razer App (eventuell das, seitdem ich eine Razer Pro Type Ultra hab, besteht denke ich das Problem mehr oder weniger)
Eine Kiste die "nur" fürs Zocken ausgelegt ist. Das nötigste an Software (Steam und das Win11 Gedöns) und sonst nichts. Auf der anderen Kiste (Mini PC) läuft der ganze andere Kram den ich zum Surfen etc. verwende.
Wäre ggf. auch eine Idee wenn ein vorhandener Rechner mit unnötiger Software vollgestopft ist (die aber trotzdem irgendwie nötig ist).
Rainbowprincess
Lieutenant
- Registriert
- Nov. 2023
- Beiträge
- 944
was ist das bitte für eine unglaublich dämliche Aussage?thrawnx schrieb:Sorry, aber genug Deppen laufen noch mit W10 rum und wundern sich über alle möglichen Probleme...
LukeSkywaker_
Cadet 3rd Year
- Registriert
- Mai 2024
- Beiträge
- 59
Den virtuellen Arbeitsspeicher wüd ich mal auf 24.576 mb Arbeitsspeicher stellen und dann installier mal Rammap und Klick da auf Empty und empty update list und dann haste deine Pool schonmal geleert. Bis Win 11 sich perfekt drauf einstellt dauert n bischen...aber funktioniert. (und neustarten nicht vergessen)
BFF
¯\_(ツ)_/¯
- Registriert
- Okt. 2017
- Beiträge
- 36.843
Eher Prüfen ob irgendwas dort fest eingestellt ist und auf auto setzen.LukeSkywaker_ schrieb:virtuellen Arbeitsspeicher wüd ich mal auf 24.576 mb Arbeitsspeicher stellen
wuselsurfer
Admiral
- Registriert
- Juni 2019
- Beiträge
- 9.219
20GB Leerlaufbelegung beim RAM ist schon viel.
Was läuft im Autostart:
msconfig:
---------
Ausführen: msconfig - Reiter "Dienste" - Alle Microsoft-Dienste ausblenden ?
Was läuft im Autostart:
msconfig:
---------
Ausführen: msconfig - Reiter "Dienste" - Alle Microsoft-Dienste ausblenden ?
- Registriert
- Juni 2018
- Beiträge
- 8.544
Von 20,3 GB sind 11,5 GB gecachte Daten, also eigentlich nur 9GB wirklich belegt. Das finde ich relativ normal heutzutage, je nachdem was so alles nebenbei läuft.kratijun schrieb:
Stanzlinger
Lt. Commander
- Registriert
- Sep. 2005
- Beiträge
- 1.931
Ram ist zum benutzen da. Viel freier Ram heißt, man hat zuviel ungenutzten..
JumpingCat
Vice Admiral
- Registriert
- Juli 2023
- Beiträge
- 6.551
Stanzlinger schrieb:Viel freier Ram heißt, man hat zuviel ungenutzten..
Die Zeiten ändern sich. RAM ist ein Investment/ Anlage wo es gute Wertsteigerungen gibt 😁.
Aber ja, benutzen kann man den auch.
Ähnliche Themen
- Antworten
- 23
- Aufrufe
- 2.395
- Antworten
- 11
- Aufrufe
- 8.239
- Antworten
- 9
- Aufrufe
- 3.990
- Antworten
- 17
- Aufrufe
- 2.954