Arbeitsspeicher komplett ausgelastet

@Stanzlinger
RAM-Nutzung und RAM-Zumüllung/Überfüllung sind aber zwei unterschiedliche Dinge. Im Falle des OT wird der RAM ja selbst im Idle manchmal voll ausgelastet und ein "Paged Pool" mit dutzenden GB erstellt. Sowas passiert nur dann, wenn es zwingend erforderlich ist, und das sollte im Idle ja nun wirklich nicht sein.
 
  • Gefällt mir
Reaktionen: xXDariusXx und wagga
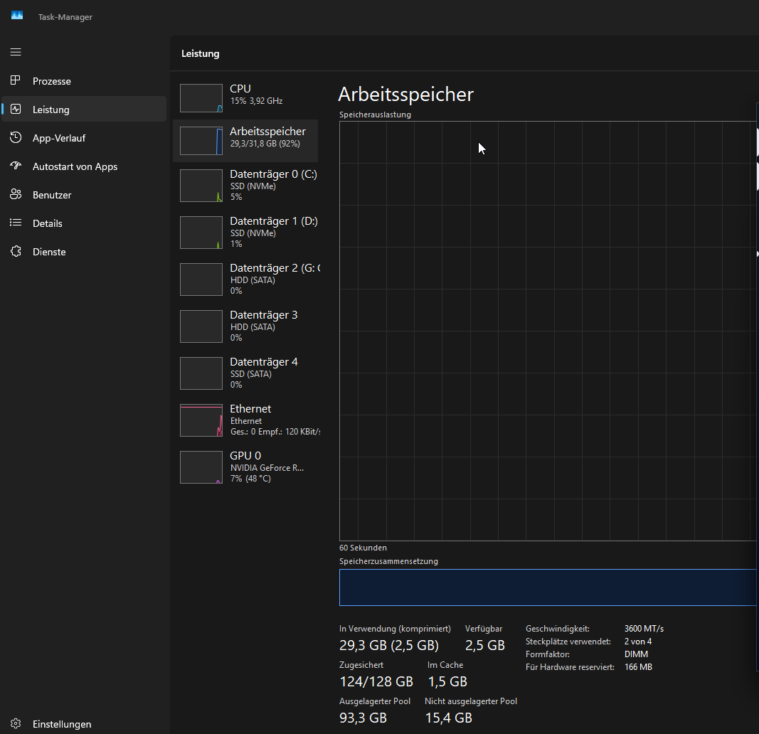
So, neues Update: 5 Stunden und im Idle die meiste Zeit gewesen:

Taskmgr_grqMp4tCwV.png
 
Akkulaus schrieb:
Nutze auch noch Win 10 ;) Aber geht auch freundlicher... Soll ich dir das mal beibringen? Memory Leak bei Windows 10? aha. hast ja absolut 0 Ahnung. Noch nie gehabt. Also fass mal lieber deine eigene Nase an.

Weiß jetzt nicht wie breit du bist, aber dass es zu einer aussagekräftigen Samplesize reicht bezweifle ich. Andere Leute hatten das nämlich scheinbar schon: https://stackoverflow.com/questions/73429856/memory-leak-on-windows-10-etwd-etwr https://superuser.com/questions/190...sessions-etwd-etwb-etwr-with-no-trace-in-task uvm.
 
ok, dann stoppe mal die nVIDIA Loggings:

1772218573540.png


Dannhalt mal googeln was die anderen machen bis du vllt den findest der das Problem auslöst und den RAM freigibt wenn du ihn beendest.
 
Ich tippe mal auf die Security Logs (Eventlog-Security, IclsClient/-Proxy ). Die sind ja auf nem Client standardmäßig eigt. nicht aktiv. Vlt. irgendwo ne Zugriffsüberwachung aktiviert?

Edit: Ah, mit icals verwechselt, icls hat was mit Inteldiensten/-treibern zu tun. Aber die könnten natürlich auch schuld sein.
 
  • Gefällt mir
Reaktionen: wagga und JumpingCat
Eig suchen wir grad die Nadel im Heuhaufen. Ich hätte Windows einfach platt gemacht und neu installiert.
 
  • Gefällt mir
Reaktionen: Spawn182, Tech-Dino, wahli und 2 andere
Stanzlinger schrieb:
Ram ist zum benutzen da. Viel freier Ram heißt, man hat zuviel ungenutzten..

Was soll man da machen? Auf jedem System eine Forkbombe starten, damit kein RAM ungenutzt ist?

Die Aussage ist natürlich völliger Unsinn. Wenn kein Programm den RAM benötigt, dann sollte er auch nicht belegt sein. Sondern für weitere Anwendungen frei und verfügbar sein.
 
  • Gefällt mir
Reaktionen: Redundanz, daknoll, qiller und eine weitere Person
Wie lange dauert es bis der EtwD Tag ansteigt? Minuten/Stunden? Auf meinem Windows 10 System kommt eine kleine Nutzung vom Audio Dienst:

1772224267600.png


Nutzt du viel Sound in der Zeit? Wenn du nach einer kurzen Zeit einen stetigen Anstieg hast könntest du einen Trace aufzeichnen. Dazu wieder cmd als Admin!!! starten und

wpr -start Pool ausführen, dann halt 3-4 Minuten aufzeichnen und dann wpr -stop %USERPROFILE%\PoolNutzung.etl -compress ausführen um den Trace zu speichern. Wenn der RAM schon fast voll ist, wird der Befehl wohl fehlschlagen, weil zu wenig freier RAM vorhanden ist.


Das Tracing ist gut, weil man da genau sieht wer den Tag nutzt um Speicher zu Allokieren (AllocPoolWithTag).

Auf meinem AMD System krallt sich der Pool beim Boot schon etwas

1772224765440.png


da habe ich gerade mal das Pool Logging beim Booten aktivert und gesehen, dass das vom AMD GPU Treiber kommt:

1772224844263.png


1772224910069.png


Also kommen die Tags DAL3 und SW03 vom AMD GPU Treiber.


Versuch also mal so einen Trace aufzuzeichnen, wenn Trial & Error nicht klappt.
 
  • Gefällt mir
Reaktionen: madmax2010 und hans_meiser
die Armour Create Software muss man im BIOS deaktivieren. Hast du das schon gemacht bzw. wurde das schon erwähnt hier?
 
Akkulaus schrieb:
Eig suchen wir grad die Nadel im Heuhaufen. Ich hätte Windows einfach platt gemacht und neu installiert.

Würde ich auch empfehlen (das geht sicherlich schneller).

Armoury Crate sorgte bei mir nachweislich für Speicherfehler in Karhu.
Bei einer Deinstallation würde ich mich nicht darauf verlassen, ob es "vollständig" deinstalliert wurde.

Im BIOS deaktiviere ich den Armour-Create-Eintrag immer,
ich dachte aber, es sei nur eine Option, sodass er Armour Create nicht über Windows Update installiert?
(Wenn er unter Win fragt, kann man die Installation immer noch abbrechen).
 
Stanzlinger schrieb:
Ram ist zum benutzen da. Viel freier Ram heißt, man hat zuviel ungenutzten..
Vereinfachte und unqualifizierte Aussage
Mein eineinhalb Jahre altes Windows 11 nutzt bei mir von sich aus zwischen 5 und 6 GB wenn sonst nichts läuft.
Windows 10 vorher hat auch in etwa soviel verwendet.
 
  • Gefällt mir
Reaktionen: xXDariusXx
Das hab ich bei meinem System gemacht und schwupps war mein RAM um einiges leerer. Nicht, dass ich es machen müsste weil bei 64gb waren genug frei

Jedoch wollte ich es für einen Freund testen dessen RAM immer zu 25% voll ist bei 32gb

Windows 10: Arbeitsspeicher leeren – so geht's

Funktioniert auch wie gesagt problemlos bei Windows 11 Pro x64 25h2
 
Also danke vorerst an alle die hier ihre Ideen, Tipps und sonstiges geteilt haben. Ich hab alles probiert, jedoch nicht wirklich erfolgreich. Mein nächster Schritt wird sein, das ich Windoof 11 einfach neuinstallier und dann schau ich mal was passiert
 
  • Gefällt mir
Reaktionen: Ritterschwert und MORPEUS
zeichne doch mal den Trace schnbell auf, damit ich was sehen kann. Packe die PoolNutzung.etl als 7z/RAR und lad sie hoch (OneDrive, Dropbox) und schicke mir den Link.
 
Sapphire Forum
Zurück
Oben