Hallo,
habe Home Assistant mit influxdb V.5.0 und Grafana V.9.2.1 auf einen Rasberry Pi 4 installiert. Die Senosordaten von meiner Wärmepumpe über Modbus und von meinen Shelly´s sind einwandfrei in influxdb vorhanden. Über Grafana kann ich auch super Dashbords erstellen
.
Die Sensordaten von Victron (Wechselrichter etc) und den Tasmota Steckdosen nicht.
Die Sensordaten von Victron sind in Home Assistant vorhanden. Siehe Bild1 und Bild2.
Bild 3 enthält meine influxdb yaml Konfiguration. In Bild 4 und Bild 5 ist mein influxdb Konfiguration.
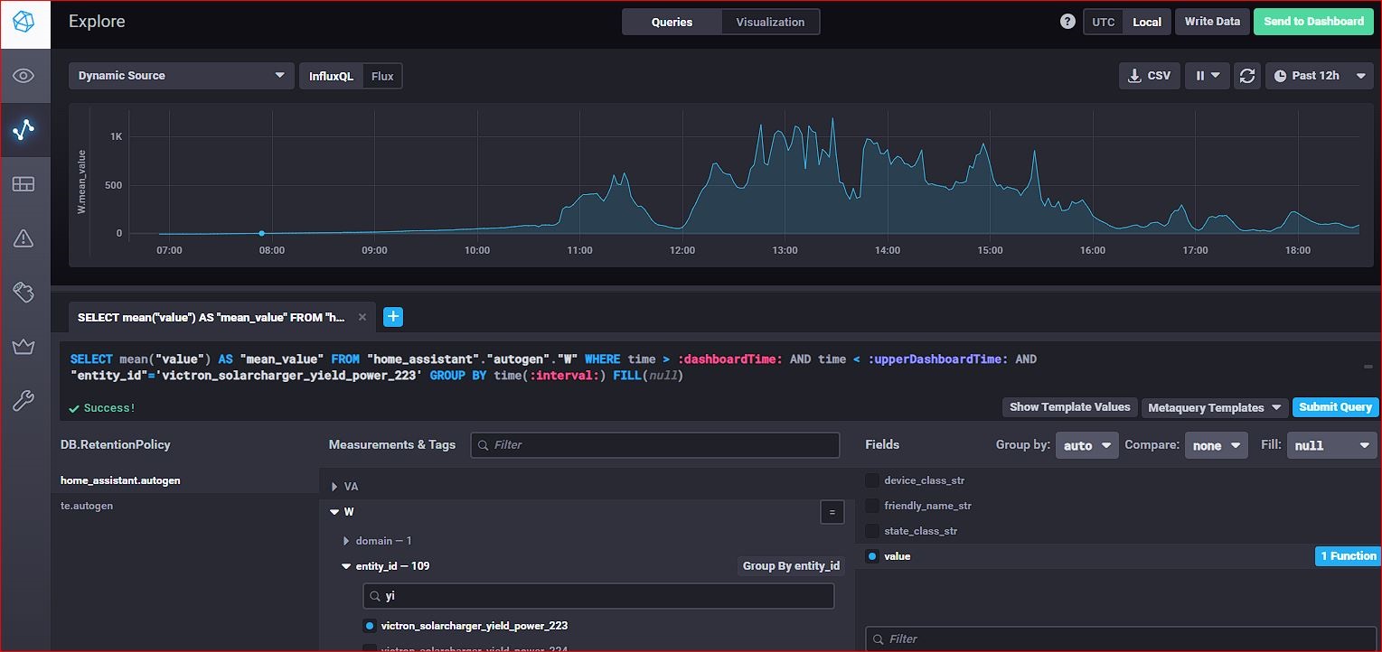
In Bild 6 sieh man, das in Influxdb die Sensordaten von meiner PV-Anlage vorhanden sind. Wenn ich die Daten aber in Grafana abrufen will (Bild7), bekomm ich immer No Data. Egal was ich bisher eingestellt habe. Hat da jemand eine Lösung wieso ich dort keine Daten abrufen bzw. keine Dashboards erstellen kann. Mit den Tasmota Steckdosen habe ich das gleiche problem. Teilweise in Influxdb vorhaden aber Grafana findet nix.
Dann habe ich noch 2 Fragen.
In Bild 8 bekomme ich einen Hinweis "Your query or command ist syntactically correct but returned no results"
Kann mir da einer weiterhelfen was der Fehler ist? Kenne mich mit Query übrhaupt nicht aus.
Was mir auch noch aufgefallen ist bei influxdb. Wenn ich unten auf Save und Test klicke (Bild9)m schreibt er Datasource ist working. 24 Measurments found. Warum findet er nur 24 messpunkte??? Müssten doch wesentlich mehr sein.
Hoffentlich kann auch hier jemand helfen.
Wenn ihr Lösungen habt oder mehr Infos braucht bitte wenn es geht Ausführlich beschreiben wo ich was finden oder machen soll. Bin absoluter Neuling.
Viele Dank im Voraus schonmal.
habe Home Assistant mit influxdb V.5.0 und Grafana V.9.2.1 auf einen Rasberry Pi 4 installiert. Die Senosordaten von meiner Wärmepumpe über Modbus und von meinen Shelly´s sind einwandfrei in influxdb vorhanden. Über Grafana kann ich auch super Dashbords erstellen
Die Sensordaten von Victron (Wechselrichter etc) und den Tasmota Steckdosen nicht.
Die Sensordaten von Victron sind in Home Assistant vorhanden. Siehe Bild1 und Bild2.
Bild 3 enthält meine influxdb yaml Konfiguration. In Bild 4 und Bild 5 ist mein influxdb Konfiguration.
In Bild 6 sieh man, das in Influxdb die Sensordaten von meiner PV-Anlage vorhanden sind. Wenn ich die Daten aber in Grafana abrufen will (Bild7), bekomm ich immer No Data. Egal was ich bisher eingestellt habe. Hat da jemand eine Lösung wieso ich dort keine Daten abrufen bzw. keine Dashboards erstellen kann. Mit den Tasmota Steckdosen habe ich das gleiche problem. Teilweise in Influxdb vorhaden aber Grafana findet nix.
Dann habe ich noch 2 Fragen.
In Bild 8 bekomme ich einen Hinweis "Your query or command ist syntactically correct but returned no results"
Kann mir da einer weiterhelfen was der Fehler ist? Kenne mich mit Query übrhaupt nicht aus.
Was mir auch noch aufgefallen ist bei influxdb. Wenn ich unten auf Save und Test klicke (Bild9)m schreibt er Datasource ist working. 24 Measurments found. Warum findet er nur 24 messpunkte??? Müssten doch wesentlich mehr sein.
Hoffentlich kann auch hier jemand helfen.
Wenn ihr Lösungen habt oder mehr Infos braucht bitte wenn es geht Ausführlich beschreiben wo ich was finden oder machen soll. Bin absoluter Neuling.
Viele Dank im Voraus schonmal.
Anhänge
-
Bild 1.jpg48 KB · Aufrufe: 306 -
Bild 2.jpg66,5 KB · Aufrufe: 302 -
Bild 3.jpg79,7 KB · Aufrufe: 306 -
Bild 4.jpg68,7 KB · Aufrufe: 308 -
Bild 5.jpg73,5 KB · Aufrufe: 303 -
Bild 6.jpg172,5 KB · Aufrufe: 306 -
Bild 7.jpg159,9 KB · Aufrufe: 300 -
Bild 8.jpg149,8 KB · Aufrufe: 279 -
Bild9.jpg127,1 KB · Aufrufe: 284