Lüfterproblem Gigabyte RX 5700XT OC 8GB

ep34

Newbie
Registriert
März 2020
Beiträge
3
Der Lüfter meiner 5700XT dreht immer sehr stark auf, hört sich an wie ein Staubsauger. Habe über die AMD Software eine eigene Lüfterkuve erstellt jedoch ändert sich da nichts. Hat jemand das selbe Problem oder kann mir jemand helfen? Mit freundlichen Grüßen.
 
Kannst du uns vielleicht mitteilen, welches Gehäuse plus CPU-Kühlung und Belüftung du hast? Außerdem wäre deine GPU-Auslastung plus Temperaturen in den relevanten Spielen bzw. Anwendungen wichtig.

Eine eigene Lüfterkurve bringt ja wenig, wenn die GPU schlicht zu heiß wird, um die Lüfter langsamer drehen zu lassen.
 
djducky schrieb:
Kannst du uns vielleicht mitteilen, welches Gehäuse plus CPU-Kühlung und Belüftung du hast? Außerdem wäre deine GPU-Auslastung plus Temperaturen in den relevanten Spielen bzw. Anwendungen wichtig.

Eine eigene Lüfterkurve bringt ja wenig, wenn die GPU schlicht zu heiß wird, um die Lüfter langsamer drehen zu lassen.

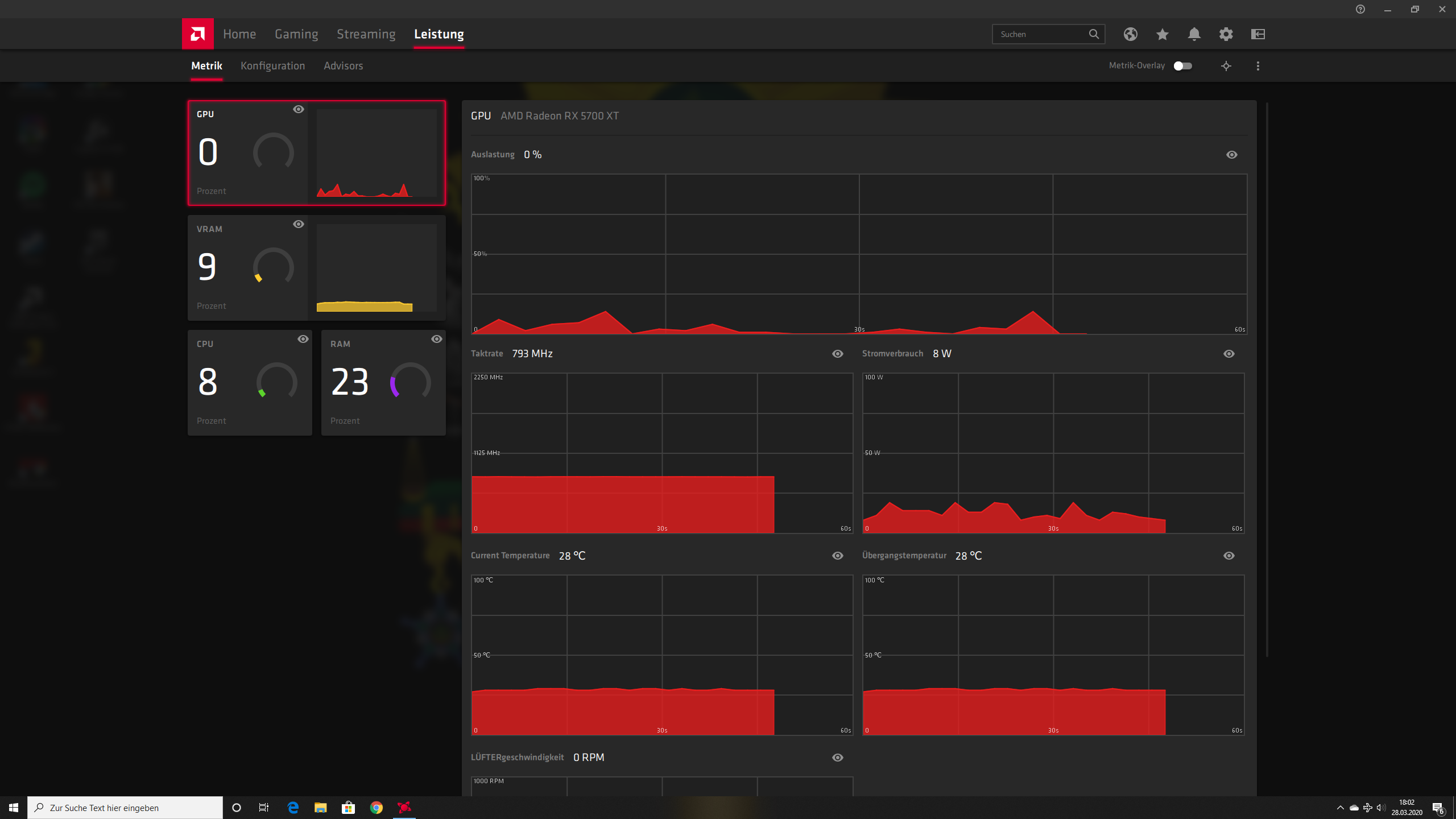
Als Gehäuse habe ich das Asus TUF GT501, 3x 120mm Lüfter (Noctua NF-A) in der Front und einen hinten, für die CPU benutze ich den bequiet Dark Rock 4. Der Lüfter der Grafikkarte dreht schon im idle komplett auf. Kann später die GPU-Auslastung hochladen bin derzeit nicht zuhause.
 
Schon im idle?

Wie sind denn die Temperaturen? Und hast du mal Lüfterkurve mit Afterburner versucht?
 
Servus, als Besitzer einer 5700XT Nitro+, kann ich dir aus meiner Erfahrung sagen, dass es dagegen kein mir bekanntes Mittel gibt, außer den Zero-Fan Modus in AMD-Treiber zu deaktivieren. Aber das funktioniert auch nur, wenn es Lust hat. Generell, brauchen die neuen 5000er gefühlt eine Minute um die Drehzahlen zu ändern.

Kumpel hat die billigste verfügbare Palit 2070 Super. Deutlich leiser und meist spürbar schneller. Dazu Raytracing mit 50-60+ FPS bei allen bisher getesteten Spielen GSync.

Ich würde meine sofort gegen eine 2070 super austauschen, hätte ich die Nitro nicht so günstig bekommen.
 
djducky schrieb:
Schon im idle?

Wie sind denn die Temperaturen? Und hast du mal Lüfterkurve mit Afterburner versucht?

Mit Afterburner habe ich es noch nicht probiert.
Ergänzung ()

m3rch3r schrieb:
Servus, als Besitzer einer 5700XT Nitro+, kann ich dir aus meiner Erfahrung sagen, dass es dagegen kein mir bekanntes Mittel gibt, außer den Zero-Fan Modus in AMD-Treiber zu deaktivieren. Aber das funktioniert auch nur, wenn es Lust hat. Generell, brauchen die neuen 5000er gefühlt eine Minute um die Drehzahlen zu ändern.

Kumpel hat die billigste verfügbare Palit 2070 Super. Deutlich leiser und meist spürbar schneller. Dazu Raytracing mit 50-60+ FPS bei allen bisher getesteten Spielen GSync.

Ich würde meine sofort gegen eine 2070 super austauschen, hätte ich die Nitro nicht so günstig bekommen.

Wo kann ich den Zero-Fan Modus deaktivieren? Habe in der AMD Radeon Software nichts gefunden.
 

Anhänge

  • Screenshot (1).png
    Screenshot (1).png
    256,5 KB · Aufrufe: 299
  • Screenshot (2).png
    Screenshot (2).png
    170,5 KB · Aufrufe: 297
Sapphire Forum
Zurück
Oben