Mein ganzes System Lagt.

Karl Heinz K

Newbie
Registriert
Okt. 2025
Beiträge
4
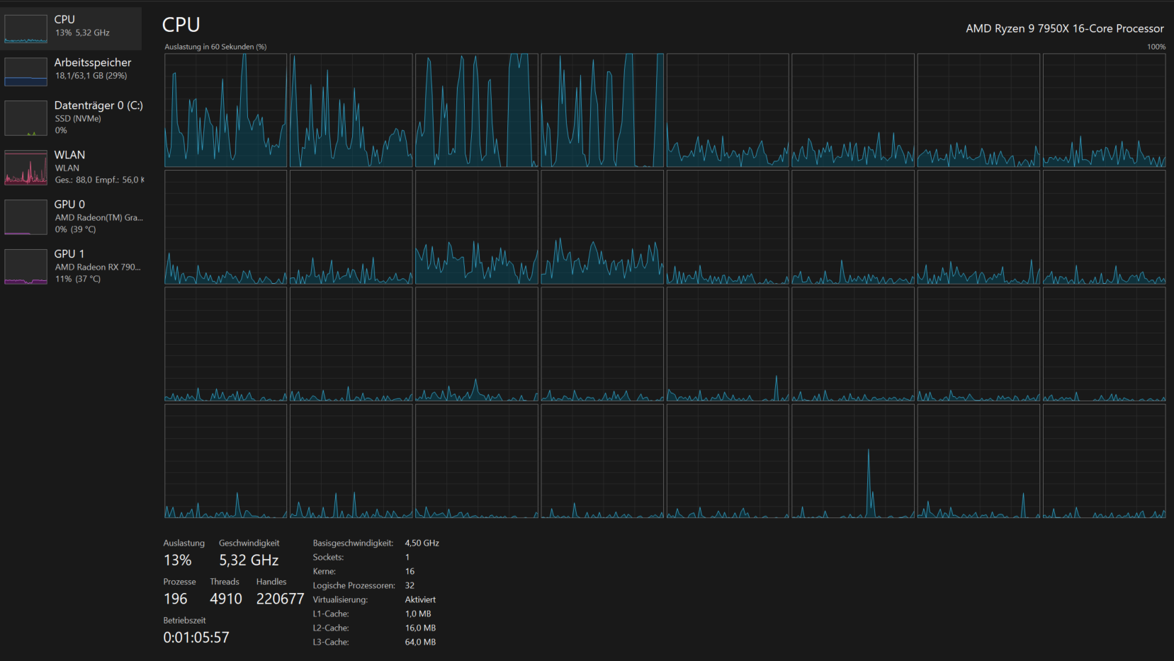
Ich habe seit geraumer Zeit starke FPS Drops in Fortnite im Sekunden Takt. Aber auch wenn ich nicht zocke und nur als Beispiel YT schaue, habe ich kurze Aussetzer und auch die Audio ist kurz verzerrt. Ich vermute es liegt an der CPU, weil ich dort ständig 100% spikes habe (Bild beigefügt). An der GPU liegt es glaube ich nicht. Temperatur, Takt etc. läuft alles super. Eben diese Spikes der CPU treten immer auf.

  • CPU: AMD Ryzen 9 7950X
  • Mainboard: GIGABYTE X870 AORUS ELITE WIFI7 ICE (Silber)
  • RAM: 64 GB G.Skill Ripjaws M5 RGB Weiß
  • GPU: AMD Radeon RX 7900 XT
  • SSD: 2 TB Lexar NM790 M.2 PCIe 4.0
  • Kühler: NZXT Kraken 360 RGB (AIO)
  • Gehäuse: NZXT H6 Flow RGB Tower
  • Gehäuselüfter: Lian Li Uni Fan SL-INF120 RGB + SL-Infinity 140 RGB Reverse Blade
  • Netzteil: be quiet! Pure Power 12 M 1000 W ATX 3.1
  • Monitor: GIGABYTE M27Q X, 27", FreeSync Premium
Ich habe so ziemlich alles probiert was nur geht...

EDIT: Es lief bei der Aufnahme des Bildes nur Fortnite und Chrome. Ich hatte das Problem in den ersten Monaten des PCs noch nicht gehabt. Im Hintergrund läuft sonst gar nichts. Die gesammte CPU Auslastung von 13% kommt durch Fortnite. Es liegt aber eindeutig nicht nur an Fortnite, da ich diese Spikes - wenn auch deutlich seltener - in anderen Anwendungen auch bekomme (YT schauen).


LogischeProz.png
 
Zuletzt bearbeitet:
  • Gefällt mir
Reaktionen: SaschaHa und KEV24in_Janßen
  • Gefällt mir
Reaktionen: CoMo, SaschaHa und qiller
Welche Software und Dienste laufen alles im Hintergrund? (Taskmanager->Details)
 
  • Gefällt mir
Reaktionen: wagga, KEV24in_Janßen und qiller
Der aktuelle Screenshot ist in Idle oder mit einem Spiel? Welche Prozesse Lasten denn die CPU so aus?
 
  • Gefällt mir
Reaktionen: KEV24in_Janßen
Kürzlich eine neue Software installiert?
 
  • Gefällt mir
Reaktionen: KEV24in_Janßen
CPU schief eingebaut, CPU-Pins verbogen oder AIO einseitig/ zu fest angezogen.
Vielleicht sollte man, wie bei Intelprozessoren, ein Kontaktframe bei AIO verbauen dürfen.
 
Welche Software läuft denn im Hintergrund? Der RAM ist mit 18 GB ja bereits ziemlich stark genutzt. Normal sind nach einem Windows-Start 5,5 bis 6 GB, selbst nach etwas längerer Nutzung und mit geöffnetem Browser dürften mehr als 12 GB sehr selten sein. Die 18 GB deuten also schon sehr stark auf eine Vermüllung in den Hintergrund-Prozessen hin - sofern nicht gerade ein Spiel geöffnet ist.

Ich tippe ebenfalls auf RGB-Software und/oder Antivirenprogramme oder etwas vergleichbares. Zeig doch am besten mal den Prozess-Tab beim Task-Manager.
 
  • Gefällt mir
Reaktionen: Baal Netbeck
SaschaHa schrieb:
Der RAM ist mit 18 GB ja bereits ziemlich stark genutzt.
spielt keine Rolle, hab auch 64Gb und davon mit Chrome geöffnet zwischen 12 bis 22GB Ram auslastung und alles flutscht Prima.
Hab weitaus mehr Prozesse am laufen als der TE, also nee hat damit Null zu tun.
Muss an was anderem liegen.
 

Anhänge

  • Screenshot 2025-10-04 002155.png
    Screenshot 2025-10-04 002155.png
    76,1 KB · Aufrufe: 91
Zuletzt bearbeitet:
Dark9 schrieb:
also nee hat damit Null zu tun.
Das setzt aber voraus, dass er eben auch (viele) Browser-Tabs oder dergleichen offen hatte, als der Screenshot entstanden ist. Ansonsten ist es höchst ungewöhnlich, im Idle eine solch hohe RAM-Auslastung zu haben.

Die Frage steht also weiterhin im Raum, unter welchen Umständen der Screenshot entstanden ist und was eben alles im Hintergrund läuft. Wenn ein Spiel offen war, sind 18 GB Auslastung nichts ungewöhnliches. Aber dann wäre der Screenshot halt auch relativ nichtssagend.

Edit: @Karl Heinz K Ok, Fortnite also im Hintergrund, das reduziert dann etwas die Aussagekraft des Screenshots. Welche Prozesse laufen denn im Hintergrund? RGB- und/oder irgendeine Antiviren-Software? Das wäre enorm hilfreich bei der Fehlersuche. Sieht dann in etwa so aus:

2025-10-04 01 07 52.png


In meinem Fall sind also folgende Dinge offen:
  • Chrome mit 2 Tabs (ComputerBase und YouTube)
  • HWiNFO
  • PicPick
  • MSI Afterburner
  • RivaTunerStatisticsServer
  • Windows Defender
Laufzeit: 75 Stunden (da ich außerhalb der Nutzungszeit Folding@Home laufen lasse)
RAM-Auslastung: 10,2 von 64 GB

Fortnite dürfte wohl einige GB fressen, die RAM-Auslastung könnte dann also normal sein. Es kommt nun wirklich auf die Hintergrundprozesse an, um herauszufinden, ob irgendetwas davon mit dem Problem in Verbindung steht. Bitte also mehr Details!
 
Zuletzt bearbeitet:
  • Gefällt mir
Reaktionen: Baal Netbeck
Das sieht jetzt erstmal unauffällig aus, zumal die CPU hier ja nur bei 1% Last ist. Dann würde ich die Software tendenziell erstmal ausschließen. Dann ergeben sich folgenden Fragen:
  • Ist XMP/EXPO geladen? Mit welchem Takt und welcher Latenz läuft der RAM?
  • Welche Temperaturen hat die CPU (sowohl im Idle, als auch unter Last)?
  • Welche Windows- und welche AMD-Treiber-Version?
  • Ist das BIOS aktuell?
 
  • Gefällt mir
Reaktionen: JuanBoccas
Karl Heinz K schrieb:
Es lief bei der aufnahme des Bildes

Karl Heinz K schrieb:
Ich füge mal ein Screenshot bei.
Was schonmal nicht zusammengeht. Allein in dem Screenshot läuft WhatsApp, Gigabyte-Software und ein Epic-Launcher. Daher weiterhin meine Frage nach Taskmanager-Details.
 
1. Was sagt die Ereignisanzeige?
2. Gibt es im Gerätemanager irgendwelche Geräte, die nicht richtig installiert sind?
3. Wie sind die CPU Temperaturen?
4. Sind irgendwelche (neuen) USB-Geräte oder Speichersticks angeschlossen? Ggf. mal abziehen.
5. Ist die Systemplatte vielleicht voll?
6. Ist vielleicht eine uralt HDD verbaut, die rumzickt oder stirbt?
7. Sind alle Festplatten gesund?
8. Im Windows Autostart mal alle Programme / Dienste raudschneißen, die man beim Windowsstart nicht braucht (whatsapp, gigabyte software.. Usw.)
9. Chrome schließen und ggf. anderen Browser nutzen
 
Zuletzt bearbeitet:
  • Gefällt mir
Reaktionen: hardcoreCHENGO
Karl Heinz K schrieb:
Es lief bei der aufnahme des Bildes nur Chrome (ein Tab) und Fortnite
Aktuell hab ich in Fortnite auch lags ohne Ende, was ich vorher nicht hatte. Auch mit ner Radeon Grafikkarte.
Liegt also eher nicht an dir.
 
Ich würde die Schritte, die @krennin aufgelistet hat, abarbeiten. Stellt sich dann heraus, dass alles mit rechten Dingen zugeht, temps stimmen etc. , und kein Razer Synapse im Hintergrund läuft xD - dann würde ich eine frische Windows Installation durchführen.
 
Als erstes würde ich den ProcessExplorer von Sysinternals herunterladen & starten.
1759564553215.png


Dort werde die momentan laufenden Programme detaillierter als beim Taskmanager angezeigt & der Processexplorer hat 3 riesige Vorteile.
1) Es hat eine Verknüpfung mit VirusTotal & man kann eine Spalte mit Gefahrenrating einschalten (siehe auf dem Bild ganz rechts). Der Hashwert wird mit einer Datenbank von 77 Virenscanner verglichen. 0/77 bedeutet das alle dortigen Virenscanner dieses Programm als gefahrlos einstufen.

2) man kann die Liste über das Diskettensymbol speichern & einfach von einer KI durchschauen lassen.

3) hardwareInterrupts werden als eigener Punkt angezeigt. Ein hoher Interruptswert deutet auf Hardware -oder Treiberprobleme hin


Dazu kannst du auch in der Zuverlässigkeitsüberpürfung reinschauen. Da werden Probleme, installierte Sachen und Fehler in einer Zeitlieste angezeigt.
Sieht dann in etwa so aus:
1759564156912.png
 
krennin schrieb:
1. Was sagt die Ereignisanzeige?
Die Ereignisanzeige sagte folgendes: Realtek PCLe 2.4 GbE Family Controller has a Hardware IO error.

Ich habe den Netzwerkadapter dann einfach mal deaktiviert, da ich sowieso W-Lan und kein Lan benutze. Ich habe nun mal Fortnite angeschmissen und in der Tat, die Lags scheinen nicht mehr da zu sein. Ich konnte es noch nicht lang genug testen. Ich danke dir für deine Hilfe :))
 
  • Gefällt mir
Reaktionen: JumpingCat, krennin und Restart001
Sapphire Forum
Zurück
Oben