Ryzen 3700X Upgrade - Welches Mainboard?

90Grad?? Die hatte ich nichtmal mit dem Stock Cooler und PBO aktiv (max 75 Grad).
Bei 90 Grad krieg ich Herzrasen :).
Ich drücke die Daumen, das die AIO besser ist. Also ohne PBO sollte man eigentlich nicht über 65 Grad kommen, sonst bleibt gleich wieder Leistung auf der Strecke liegen.
 
SteveGER schrieb:
Hallo zusammen,

nach knapp 2 Stunden bin ich endlich fertig und der Rechner läuft.
Ich habe bestimmt noch 10+ Kabel übrig die ich nicht verwendet habe, habe ich was vergessen? Der letzte Aufbau ist ja mittlerweile auch schon 7 Jahre her.
Angeschlossen habe ich:
  • ATX Strom
  • CPU Strom 8 Pin (4 sind noch unbelegt, richtig?)
  • DDR 4 RAM auf Plätzen 1&3 laut Heft. Läuft glaube ich noch nur auf 2133 MhZ, kann ich vermutlich im Bios einstellen?
  • VGA Strom für GPU 8Pin + 6Pin
  • 4x SATA + Strom
  • CPU FAN
  • Power SW, Power LED, Reset SW und der HDD Led lacht mich gerade aus dem Gehäuse unangeschlossen an :D . Muss ich gleich noch anschließen

Den CPU Kühler habe ich in die Arretierung "gehängt", sitzt eigentlich fest aber den Hebel konnte ich nicht ohne sehr viel Gewalt umlegen, entsprechend habe ich es gelassen. Ist das schlimm oder egal solang die CPU fest sitzt? Temperaturen behalte ich sowieso erstmal im Auge die nächsten Tage, was darf mit Stock Kühler max sein?

Danke für eure Hilfe.





Sitzt mein Kühler richtig oder hab ich eventuell da was falsch gemacht? Was sind deine Idle Temperaturen?

1563456140477.png

Laut der Tabelle bin ich ja mit 20 Grad drüber. Mit was lest ihr die Temperaturen aus? Ich nutze derzeit HWInfo.

1563456582707.png

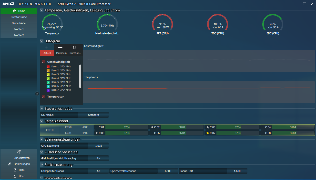
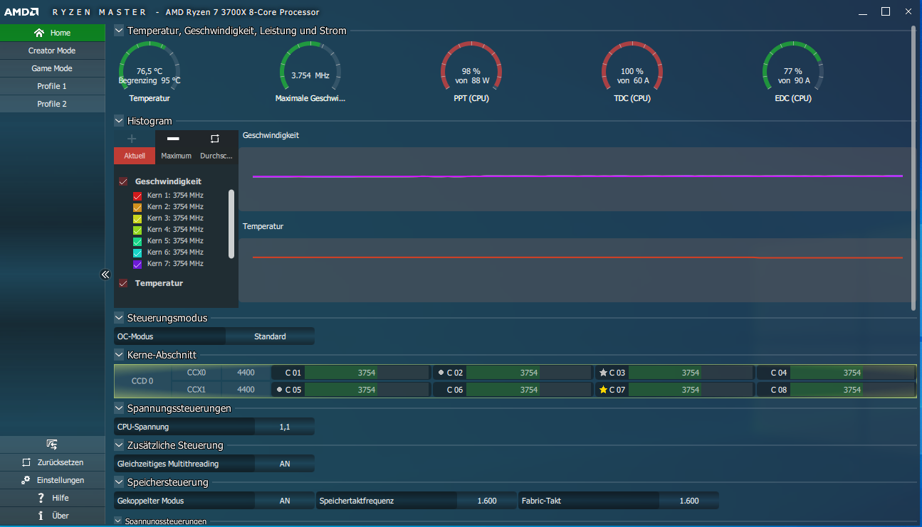
Auch in RyzenMaster sieht das ganze nicht wirklich gesund aus. Warum taktet die CPU hier nicht höher als 3.6 MHz?

Kann mir da eigentlich nur vorstellen dass der Kühler nicht sauber auf der CPU sitzt. Der Hebel ist aber nicht wie überall beschrieben komplett umgelegt. War nicht möglich ohne vermutlich sehr viel Druck/Gewalt anzuwenden. Kann da was kaputt gehen wenn ich mich nochmal an dem Hebel probiere, zuviel Druck auf CPU/Mainboard?

Mein Kühler dürfte noch bei folgender Position stehen:
. Ich montiere den jetzt nochmal komplett ab und versuche es ordentlich hinzubekommen. Muss ja daran liegen da das Gehäuse eigentlich eine gute Belüftung im Standard Define R5 hat.
 
Zuletzt bearbeitet:
Habe jetzt nochmal den Kühler abmontiert und neu installiert. Diesmal mit großem Kraftaufwand den Schalter umgelegt bekommen, jetzt sitzt er bombenfest. Siehe Spoiler für diverse Fragen.

IMG_2705.JPG

1563458964485.png

Das war etwa nach 2 Minuten des Prime Tests, Temperatur ging noch auf etwa 80Grad hoch, schonmal wesentlich besser als vorher, wenn auch nicht perfekt.

1563458887795.png

Ich habe hierbei lediglich 1 Front Lüfter im oberen Slot. Macht ein 2 Sinn für mehr Kühlung? Sonst irgendwie Verbesserungsbedürftig?


Macht die Installation des AIO Kühlers "CoolerMaster MASTERLIQUID ML240L RGB" Sinn? Habe gehört die Pumpe soll sehr laut sein und ich bin mir noch unschlüssig ob ich sie installieren soll.

Edit: Habe vermutlich den Grund für die weiterhin mangelhafte Kühlung gefunden. Die Kabel des hinteren Kühlers waren locker, somit hat sich der Kühler nicht gedreht und die Abwärme nach draußen geschafft. Dieser funktioniert nun und so hat die CPU jetzt eine Idle Temperatur von rund 50Grad (Min. 43/Max. 59).

1563460486876.png

Knapp 2 Grad über Messergebnis von Computerbase. Passt würde ich sagen!?

Lediglich die Freezes, die vor allem nach dem Booten auftreten stören mich noch sehr. Sind die Probleme der Neuheit zuzuschieben und werden mit weiteren Treibern vermutlich behoben oder muss ich mir dahingehend Sorgen machen?
 
Zuletzt bearbeitet:
Ich würde keine AIO Wasserkühlung kaufen. Halte persönlich nichts von den Dingern, hab nicht viel gutes gehört. Mit einem Mugen 5 habe ich max. ca. 70 grad mit Prime95, dann allerdings auch 4,3 GHz auf allen Kernen (PBO eingeschaltet).
 
NoemSis schrieb:
Ich würde keine AIO Wasserkühlung kaufen. Halte persönlich nichts von den Dingern, hab nicht viel gutes gehört. Mit einem Mugen 5 habe ich max. ca. 70 grad mit Prime95, dann allerdings auch 4,3 GHz auf allen Kernen (PBO eingeschaltet).

Ich glaube ich werde auch erstmal bei dem Stock Kühler bleiben und die AIO Wasserkühlung weiterverkaufen.

Bezüglich der Freezes: Die könnten vermutlich was mit der SSD/Controller? zu tun haben. Folgendes habe ich gefunden:

1563462439713.png

Dieser Fehler erscheint immer wenn ich kurz die Freezes habe.

1563462550088.png

Laut CrystalDisk ist die SSD in Ordnung. Ein CrystalMark ist auch problemlos mit ordentlichen Werten durchgelaufen.

Jemand ne Idee oder bin ich mit dem Thema schon zu weit in der MB/CPU Kaufberatung? :D
 
Ich denke nicht, dass es an der SSD liegt. Hast du den Chipsatztreiber vom MB und den neusten Grafikkartentreiber installiert? Versuch mal Auffälligkeiten zu finden, was während den Freezes passiert. Z. B. Takt von CPU/GPU geht hoch, bestimmtes Temp Limit wird erreicht usw.

Hab gerade erst gelesen, dass du die AIO Wasserkühlung schon hast bzw. sie kostenlos war. Dann würde ich sie einfach mal einbauen und eine eigene Erfahrung sammeln. Schlecht bewertet ist sie ja nicht. Und verkaufen kannst du sie immer noch, viel Wertverlust wirst du nicht haben.
 
Windows hängt, Event ID 129 | Microsoft (de)

Link power management mode - HIPM/DIPM | Microsoft Docs
Configures the link power management mode for disk and storage devices that are attached to the system through an AHCI interface.

Zum Luftstrom (Airflow) siehe Der perfekte Airflow | hardwaremax.net

Zu den S.M.A.R.T. Werten - Auswertung _ Wikipedia

IDHexParametername (Englisch)Parametername (Deutsch)AIBesserBeschreibung
1990xC7Ultra DMA CRC Error CountDMA-CRC-Fehlerja[IMG]https://upload.wikimedia.org/wikipedia/commons/thumb/f/fe/Dark_Green_Arrow_Down.svg/12px-Dark_Green_Arrow_Down.svg.png[/IMG]
  • Anzahl der aufgetretenen CRC-Fehler
  • Ursache können defekte Kabel, verschmutzte Kontakte, Übertaktung oder fehlerhafte Festplattentreiber sein. Die Übertragung wird in Stufen immer langsamer wiederholt. Misslingt dies, wird der Zugriff auf die Festplatte gesperrt.
 
Zuletzt bearbeitet: (Ergänzung)
Hauro schrieb:
Windows hängt, Event ID 129 | Microsoft (de)

Link power management mode - HIPM/DIPM | Microsoft Docs


Zum Luftstrom (Airflow) siehe Der perfekte Airflow | hardwaremax.net

Zu den S.M.A.R.T. Werten - Auswertung _ Wikipedia

IDHexParametername (Englisch)Parametername (Deutsch)AIBesserBeschreibung
1990xC7Ultra DMA CRC Error CountDMA-CRC-Fehlerja[IMG]https://upload.wikimedia.org/wikipedia/commons/thumb/f/fe/Dark_Green_Arrow_Down.svg/12px-Dark_Green_Arrow_Down.svg.png[/IMG]
  • Anzahl der aufgetretenen CRC-Fehler
  • Ursache können defekte Kabel, verschmutzte Kontakte, Übertaktung oder fehlerhafte Festplattentreiber sein. Die Übertragung wird in Stufen immer langsamer wiederholt. Misslingt dies, wird der Zugriff auf die Festplatte gesperrt.

Die Umstellung zu HIPM hat mir noch mehr Fehler gebracht.
1563480806572.png


Das ist momentan das Default Power Setting:
1563480836817.png
 
SteveGER schrieb:
Ich glaube ich werde auch erstmal bei dem Stock Kühler bleiben und die AIO Wasserkühlung weiterverkaufen.

Bezüglich der Freezes: Die könnten vermutlich was mit der SSD/Controller? zu tun haben. Folgendes habe ich gefunden:

Anhang anzeigen 801414
Dieser Fehler erscheint immer wenn ich kurz die Freezes habe.

Anhang anzeigen 801417
Laut CrystalDisk ist die SSD in Ordnung. Ein CrystalMark ist auch problemlos mit ordentlichen Werten durchgelaufen.

Jemand ne Idee oder bin ich mit dem Thema schon zu weit in der MB/CPU Kaufberatung? :D

Wenn der Samsung SSD Treiber genutzt wird versuche mal den MS Standard Treiber.


Viele Grüße,
stolpi
Ergänzung ()

Dortmunderjungx schrieb:
Hallo Leute, dai ch mit meinem B450 Gaming pro carbon AC nur probleme habe, kriege es garnicht zum laufen (Danke msi) suche ich ein anderes board, ruhig 470, wo es definitiv laeuft und keine Probleme bekannt sind.

Jemand nen tipp?


Es gibt mittlerweile ein finales BIOS für das Board. ;)



Viele Grüße,
stolpi
 
Ist immer noch kein finales bios @stolpi.

gibt naemlich immer noch genug probleme dass man nicht ordentlich booten kann, das wird noch in angriff genommen laut amd.
 
stolperstein schrieb:
Wenn der Samsung SSD Treiber genutzt wird versuche mal den MS Standard Treiber.


Viele Grüße,
stolpi

Wo finde ich diesen bzw. woran erkenne ich welcher gerade genutzt wird?
 
Gerätemanager

Habe ich das richtig verstanden, dass Du den boxed-Kühler nur aufliegen und nicht die Klemmung arretiert hattest?

Ich habe auch den Mugen 5auf einem R5 1600X (max. 56°C), der macht für seinen Preis einen guten Job.
Den Original-Lüfter habe ich gegen einen Be Quiet Sielnt Wings 3 ausgetauscht, die Lagergeräusche haben mich gestört.
Wenn es mehr kosten darf, den Be Quiet Dark Rock anschauen oder so ein Brummerteil von Noctua.

AiO schneiden meist auch nicht besser als ein guter Luftkühler ab und Geräusche machen die auch.
 
Treiber ist der MS Standard Treiber.
1563519774304.png



PC gerade hochgefahren und die letzten Minuten waren wirklich schlimm. Jeder dieser storahci Ereignisse sind jeweils ca 15 Sekunden Freezes wo keine Anwendungen reagieren und ich lediglich noch die Maus bewegen und zwischen bestehenden Programmen wechseln kann.

1563519745755.png


Könnte der MSI/AMD Support da weiterhelfen?

Das sagt die Festplatte während dieser Freezes:
1563520174716.png
 
Edit: Das sollte in den anderen Thread. Sorry.

@ SeveGER: Jeden Tag Ausschau halten nach BIOS Updates für dein Board. Die Probleme sind bekannt.
 
Zuletzt bearbeitet:
Ich habe bisher wenig darüber gefunden, sicher dass es daran liegt?

2. Frage: Habe heute eine NVMe installiert. Habe sie auf dem 2ten Steckplatz (M2_2) installiert, da der obere Slot eine sehr fest sitzende Schraube hatte, die ich nicht mit meinem derzeitigen Werkzeug aufbekommen habe.
Habe im Handbuch nichts zu den Unterschieden der beiden Slots gefunden. http://download.msi.com/archive/mnu_exe/mb/M7B93v1.0-EURO.pdf (Seite 33)

Einer der M2 Steckplätze hat scheinbar noch ein SATA 6G mehr?
M.2 (PCIe 4.0 x4)1x
M.2 (PCIe 4.0 x4 / SATA 6G)1x
Passt das so wie es momentan installiert ist oder nutze ich den "schlechteren" Slot?


802105

Werte passen in dem Slot denke ich mal.
 
SteveGER schrieb:
Könnte der MSI/AMD Support da weiterhelfen?
Würde einfach beim MSI-Support anrufen, ob es ihnen bekannt ist.
SteveGER schrieb:
Passt das so wie es momentan installiert ist
Ja, der einzige Unterschied ist
M2_1 > CPU
M2_2 > X570
 
802145

Ich habe mal ein Support Ticket bei MSI eröffnet. Vor allem nach dem Booten ist das ganze schon extrem und ich kann den PC für die ersten 1-2 Minuten eigentlich nicht wirklich nutzen.
 
805072

Habe gerade mal versucht den AM4 RAID Driver versucht zu installieren und folgendes Fehlerprotokoll produziert (gelb markiert ist der Zeitraum den es gedauert hat bis der Installer geladen hat und schließlich mit einem Script Error fehlgeschlagen hat. Kein Setup/Installation wurde durchgeführt)

Ich bin vorher folgenden Guide durchgegangen: https://windowsreport.com/fix-reset-to-device-raidport0/

  1. Run a System File Checker Scan
    Ergebnis:
    SFC /SCANNOW Finds Corrupted Files but Unable to Fix Error

  2. Run a Check Disk Scan
    Ergebnis
    : Ist in ca 40 min durchgelaufen. Kein Ergebnis angezeigt bekommen.

  3. Adjust the Power Settings
    Läuft auf Ausbalanciert:
    805075



  4. Configure the Power Plan Settings
    Siehe oben

  5. Update the AHCI Driver
    Sind aktuell.
    805076


  6. Turn off the Fast Startup Option in Windows 10
    Done. Nutze ich sowieso nicht gerne.

Ich bin mittlerweile echt frustriert. Könnte es an der SSD Systemplatte legen. Kaputtes Kabel/SSD? Lohnt es mal Win10 neu auf einer anderen SSD (NVMe) zu installieren und diese derzeitige abzuklemmen?

Der MSI Support hat leider auch nicht geholfen -> Antwort war: Hat mit dem Board eine Win10 Neuinstallation durchgeführt und kann den Fehler nicht reproduzieren. Ohne Hinweis auf verwendete Treiber etc. leider sinnlos.

Die Probleme treten auch nicht während des Zockens auf. Lediglich während des Desktop Betriebs wenn etwas von C: geladen wird/Browsernutzung etc.

Bitte um Hilfe :confused_alt:
 
Zuletzt bearbeitet:
Sapphire Forum
Zurück
Oben