Benchmarking 1
  • Mitspieler gesucht? Du willst dich locker mit der Community austauschen? Schau gerne auf unserem ComputerBase Discord vorbei!

News Sim-5-Update: Der MS Flight Simulator läuft ab Ende Juli deutlich schneller

Blende Up schrieb:
hm, ich komm mit einer 1660 ti im Notebook, also 80W gedrosselt bei 2560x1440 auf 20-30fps auf Einstellung "Hoch".
da kann bei Dir was nicht stimmen.

Es wird Zeit für einen Vergleich mit einer festgelegten Szene, oder? 😉
Also es kommt wohl doch auch erheblich auf die Gegend an. Fliege gerade in Norwegen Stawanger -> Lofoten, und schaffe gerade mal 8 fps . Auslastung von CPU und GPU aber so bei 15% resp 25% ?!?
Was macht der Rest des Systems?? Aber richtig tolle Wolken ;-)
 
Du bist im CPU Single-Thread-Limit. Das ist ganz normal bei MFS 2020. Wenn du die AI Traffic ausmachst, kannst Du ca. 10-15 FPS dazu gewinnen.
 
Blende Up schrieb:
Also es kommt wohl doch auch erheblich auf die Gegend an. Fliege gerade in Norwegen Stawanger -> Lofoten, und schaffe gerade mal 8 fps . Auslastung von CPU und GPU aber so bei 15% resp 25% ?!?
Was macht der Rest des Systems?? Aber richtig tolle Wolken ;-)
Also bei mir waren es die auf den 2ten Monitor ausgelagerten Fenster. VFR, Flugsicherung, und Flight Assistant, sobald ich die wieder "In Game" mache, geht die FPS auf 32 und CPU jetzt bei 25-30% und GPU bei 70% bis 100%.
Ergänzung ()

Da macht es ja mehr Sinn gleich auf 5260x1440 zu spielen.....
 
Herdware schrieb:
Ein schöner Lasttest für Microsofts Server. 😁

Den hatten wir schon neulich, als F1 2021 veröffentlich wurde. Da ging auch fast nix mehr beim Download auf die Xbox... ;)
 
Ich bin Gestern nicht mehr zum Ausprobieren gekommen, weil das Patchen einfach zu lange dauerte. Immerhin ist der 40GB-Teil über Nacht fertig geworden.

Aber vielleicht war es ganz gut so, denn einiges, was ich hier lese, sieht für mich so aus, als wäre nicht nur der Patch-Download von den überlasteten Servern betroffen gewesen, sondern auch das Streamen der Daten ingame.

Ich werde heute Abend z.B. mal am Buckingham Palace vorbeifliegen. Ich bin mir ziemlich sicher, dass ich solche AI-Albtraum-Gebäude in London zumindest vor dem Patch nicht hatte und ich hoffe stark, dass sich das nicht geändert hat.
Solche Polygonklumpen kenne ich eigentlich nur von bestimmten Gebäuden, mit denen die AI überhaupt nichts anfangen konnte. Z.B. Container-Kräne oder bestimmte Fabrikbauten. Oder halt wenn die Onlineverbindung abbricht/stottert.
 
Blende Up schrieb:
Sind die Regenbogen neu?
Definitiv nicht. Ich weiß noch dass ich meinen ersten Regenbogen ingame bei meinem Anflug auf Manaus, Brasilien gesehen habe. Und das ist schon Monate her.

Edit: Hier nochmal als Beleg mit Screenshot. Ist zwar nur recht schwach zu sehen, aber sehen tut man den Regenbogen.
Manaus3.jpg
 
Zuletzt bearbeitet:
  • Gefällt mir
Reaktionen: Recharging
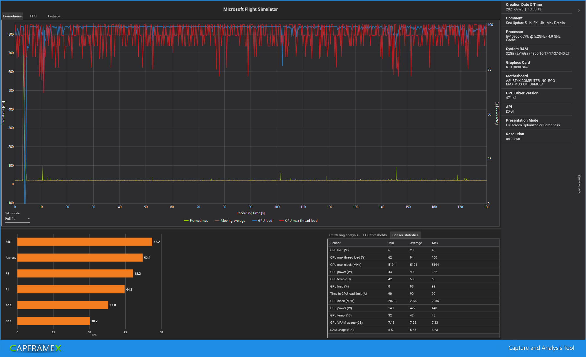
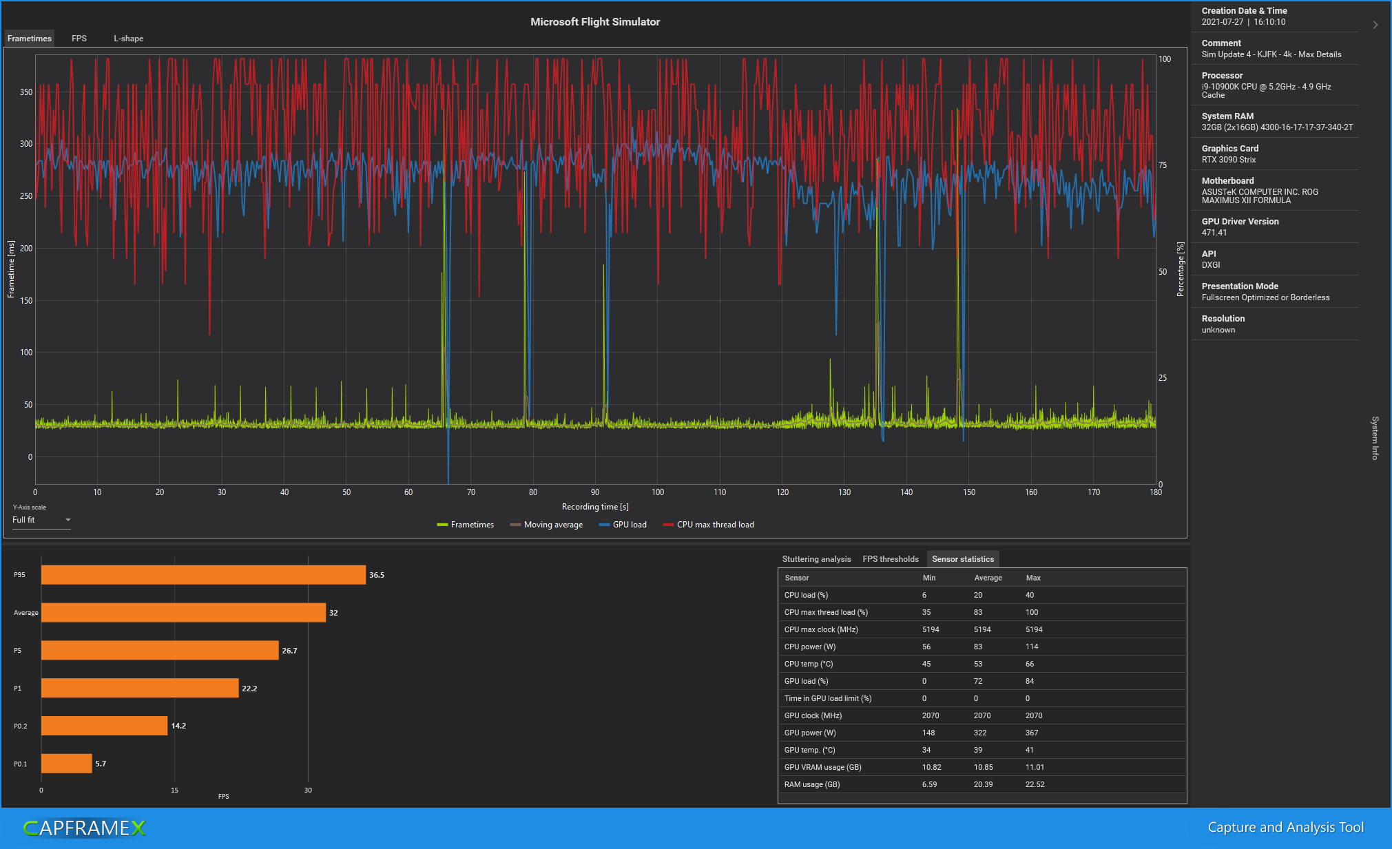
Japp. Das Update bringt viel Performance.

4k - max Details aufm KJFK war zuvor im CPU Limit. Nun im GPU Limit.
MS_SimUpdate 4 vs 5.png


Vor dem Update:
CX_2021-07-28_13-40-22_Microsoft Flight Simulator_Sim Update 4 - KJFK - 4k - Max Details.png

Nach dem Update:
CX_2021-07-28_13-38-59_Microsoft Flight Simulator_Sim Update 5 - KJFK - 4k - Max Details.png
 
  • Gefällt mir
Reaktionen: mazO!, NewLex, Recharging und 4 andere
domian schrieb:
Gefühlt läufts jetzt smooth/flüssiger, aber plötzlich wirkt alles bonbonfarben-knallig und die Qualität der Texturen hat sich aus meinem subjektiven Empfinden heraus verschlechtert. Aber wo soll die Mehr-Performance auch herkommen.

Klingt vielleicht komisch, aber es wirkt eben nun konsoliger (was sicher dem zeitgleichen Release für XBOX geschuldet ist). Wer zum Teufel benötigt bitte transparent-hellblaue Highlights auf den Instrumenten. Für VR Nutzer sicher von Vorteil, aber kann man das deaktivieren?
General Options -> Accessibility...
 
Also ich bin absolut begeistert von dem update auf dem PC, habe alles auf 4K MAX Ultra (wirklich alles auf Ultra) und habe nun im Tiefflug in Manhatten 50-55 FPS und in der Höhe bin ich bei 100 FPS und im Cockpit sind es um die 90-95 FPS. Also so ein brauchbares Update hat man wohl selten gesehen. Bin absolut begeistert!
 
War und Ist die Single Performance pro Kern aktuell immer noch am wichtigsten?
Installiere gerade auf nem 11900K (Optional ist ein 10900K verfügbar).
 
Sultanrush schrieb:
Also ich bin absolut begeistert von dem update auf dem PC, habe alles auf 4K MAX Ultra (wirklich alles auf Ultra) und habe nun im Tiefflug in Manhatten 50-55 FPS und in der Höhe bin ich bei 100 FPS und im Cockpit sind es um die 90-95 FPS. Also so ein brauchbares Update hat man wohl selten gesehen. Bin absolut begeistert!
Mich würde interessieren, mit welchen Komponenten...
 
doctorzito schrieb:
Mich würde interessieren, mit welchen Komponenten...
CPU: Ryzen 5900 X AIO Crosshair Cooler
GPU: 3080 Ti Suprim X
Ram: 32 GB G.Skill F4-3600C16d-32GTZN
Mainboard: Asus ROG Crosshair VIII Formula X570
Festplatte: Samsung 970 EVO Pro
Netzteil ASUS ROG Thor 850 Watt
 
Spiel startet aktuell gar nicht mehr.
Habe bereits das Spiel in Steam gelöscht, den Appdata\Local\M... gelöscht.
Hat jemand das gleiche Problem?

(Crash to Desktop, keine Fehlermeldung, kein Fehlerprotokoll, kein Crashprotokoll)
 
Simanova schrieb:
Spiel startet aktuell gar nicht mehr.
Check mal dein Windows Eventlog. Ich hatte vor einer Weile das gleiche Fehlerbild (CTD ohne Fehler) und im Windows Eventlog zeigte sich dann dass die Schuld daran bei einem Audiotreiber lag, der nach einem Update im MSFS und The Isle zu Crashes führte. Audioprogramm und Treiber gelöscht, stattdessen mit Windows-Standardtreibern laufen lassen, alles wieder gut.
 
Kann mir jemand erklären, wie die neue Instrumenten-Nutzung am PC funktioniert? Die Tasten und Regler werden bei Mouseover blau hervorgehoben, aber bei mir steht dann nur ein "Zum Sperren ? gedrückt halten" dran. Soll "?" eine nicht belegte Taste sein oder was?

Ich weiß, dass man's ausschalten kann, würde aber doch gerne wissen, wie es denn gedacht ist.
 
@RobinSword War bei mir als Joystick 2 definiert, aber ich hab mir den Quatsch eh nur ein paar Sekunden angetan bevor ich wieder auf die Legacy-Bedienung gegangen bin die mMn mit Maus eh am besten funktioniert.
 
Gnah schrieb:
Check mal dein Windows Eventlog. Ich hatte vor einer Weile das gleiche Fehlerbild (CTD ohne Fehler) und im Windows Eventlog zeigte sich dann dass die Schuld daran bei einem Audiotreiber lag, der nach einem Update im MSFS und The Isle zu Crashes führte. Audioprogramm und Treiber gelöscht, stattdessen mit Windows-Standardtreibern laufen lassen, alles wieder gut.
Ich habe auch immer wieder CTDs, allerdings sagt mein Event Log: Application Error.
Es gibt mehrere Hinweise auf die FlightSimulator.exe
 
CTD "immer wieder" ist nicht "Spiel startet gar nicht mehr" (bzw. "crasht sofort"), somit eine ganz andere Symptomatik. Damit geht es hier ganz klar nicht um dein Fehlerbild.
 
Zurück
Oben