System läuft nicht rund

Hi Leute, sorry, dass ich erst jetzt zum Schreiben komme.
Ich habe jetzt die zwei anderen RAM-Riegel rausgenommen.
Ich laufe jetzt mit 2×8 GB G.Skill Ripjaws mit 3200 MHz.
Der Task-Manager bestätigt, dass der RAM auf 3200 MHz läuft.
Lasse jetzt mal HWinfo laufen und werde mal Screenshots einblenden
Ergänzung ()

Child schrieb:
Bei SSDs schauen wie voll die sind.
- Ich habe es so verstanden, dass die Probleme auch bei reinem Offline-Gaming auftreten.
Ja das Problem tritt auch bei Offline Games auf.
Und die Spiele sind auf einer SSD
Child schrieb:
Vielleicht schreibst Du nochmal genau auf was für Hardware nun zum Einsatz kommt.
RAM und "Festplatten" (SSD/HDD) ist hier bis jetzt mindestens verwirrend für alle, die Dir helfen möchten.
Habe ein Screenshot gemacht da sieht man sind fast alles SSD wusste nicht das ich nur noch eine HDD drin habe sorry für den Fehler
Child schrieb:
16 GB sind ausreichend. Hintergrundanwendung und Dinge wie Webbrowser sollten allerdings geschlossen sein. Zum testen würde ich auf jeden Fall erstmal mit 2 Riegeln probieren sofern die Angabe mit 2x8GB aus dem Anfangspost richtig ist.
Ich habe beim Zocken maximal SteelSeries Sonar und Discord an.
Die Probleme hatte ich auch schon mit 2×8 GB 3200 MHz.
Die anderen RAM-Riegel hatte ich nur testweise eingebaut, in der Hoffnung, dass es dadurch vielleicht besser wird, aber leider war das nicht der Fall.
 

Anhänge

  • Screenshot 2026-02-02 183141.png
    Screenshot 2026-02-02 183141.png
    902,5 KB · Aufrufe: 67
Zuletzt bearbeitet:
2Guys1Gulag schrieb:
Und die Spiele sind auf einer SSD
Wenn man dich fragt welches auto du hast, sagst du doch auch nicht nur "Diesel" :(
Auf der no-name oder oder der mit QLC chips?
beides kann dein problem erklären

Edit: ah sie sind im screenshot zu sehen.. yay.
Windows scheint auf der Crucial P2 zu sein. Die hat QLC chips verbaut, was gern mal zu stocken führen kann.
 
2Guys1Gulag schrieb:
Ich habe beim Zocken maximal SteelSeries Sonar und Discord an.
Es geht nicht darum bei welchen Programmen Du die Benutzeroberfläche offen hast, sondern was alles installiert ist. Viele haben auch nicht nicht "gestarteten" Zustand Dienste, Treiber etc. laufen. (Installierte Programme und Taskmanager-Details)
 
  • Gefällt mir
Reaktionen: madmax2010
madmax2010 schrieb:
Wenn man dich fragt welches auto du hast, sagst du doch auch nicht nur "Diesel" :(
Auf der no-name oder oder der mit QLC chips?
beides kann dein problem erklären
sorry kenne mich damit nicht so aus habe eigentlich keine ahnung von PCs deshalb konnte ich nix damit anfangen dachte es reicht zu sagen von welcher Marke die sind
madmax2010 schrieb:
Edit: ah sie sind im screenshot zu sehen.. yay.
Windows scheint auf der Crucial P2 zu sein. Die hat QLC chips verbaut, was gern mal zu stocken führen kann.
heißt konkret ? Windows nochmal runter und dann nicht mehr auf die M2 sondern auf eine der anderen SSDs drauf machen ?

hier noch das bild von Thaipoon wegen der RAM Riegel sind aktuell 2x 8GB drin

Ich habe jetzt auch mal Fortnite getestet, aber ich habe mit den 2 RAM-Riegeln ebenfalls noch diese Ruckler. Außerdem werden die Eingaben von der Tastatur teilweise geschluckt.Was mich wundet das hatte ich vorher nicht als ich noch Intel als CPU hatte ?
 

Anhänge

  • Screenshot 2026-02-02 192752.png
    Screenshot 2026-02-02 192752.png
    91,3 KB · Aufrufe: 70
Zuletzt bearbeitet:
madmax2010 schrieb:
Windows scheint auf der Crucial P2 zu sein. Die hat QLC chips verbaut, was gern mal zu stocken führen kann.
Auch die schrottigste SSD verursacht sowas nicht und wäre mir völlig neu...
Gleich kommt noch jemand um die Ecke und sagt zum Zocken braucht man DRAM-Cache... :hammer_alt:
 

Anhänge

  • Screenshot_20260202_224105.jpg
    Screenshot_20260202_224105.jpg
    368,6 KB · Aufrufe: 66
das du dich mit dem pc nicht auskennst ist kein problem, dafür hast du ja hierher gefunden.
die angaben nach denen gefragt wurde sind schon hilfreich...um einzugrenzen woran es liegen könnte.

und bei so fragen wie dem netzteil, die meisten hersteller haben mehr wie ein produkt im angebot über die letzten jahre. daher ist so ne bezeichnung schon interessant, bestimmte produkte haben vielleicht bekannte schwachstellen die andere produkte des herstellers nicht haben.

die frage nach der software wurde noch nicht wirklich beantwortet, irgendwelche virenscanner und sowas installiert, die fressen gern mal unnötig leistung indem die alles durchsuchen.
und nur zum testen einfach mal discord und das sonar beenden und schauen obs da besser ist, nicht nur klein klicken. discord hat schon hier und da mal probleme gemacht und das sonar sagt mir jetzt spontan garnix.
 
EL-Xatrix schrieb:
die frage nach der software wurde noch nicht wirklich beantwortet, irgendwelche virenscanner und sowas installiert, die fressen gern mal unnötig leistung indem die alles durchsuchen.
Guten Morgen,


ich habe hier mal zwei Bilder angehängt:
einmal den Task-Manager, um zu sehen, welche Prozesse im Hintergrund laufen,
und einmal ein Bild von HWiNFO. Dort gab es eine Warnung.


Da hier gestern niemand mehr geschrieben hat, bin ich zusammen mit ChatGPT auf die Suche gegangen und wir haben die betreffende Funktion deaktiviert. Danach hat sich Fortnite zumindest etwas flüssiger angefühlt – kann aber auch Einbildung sein.


Allerdings hatte meine Tastatur auf jeden Fall Aussetzer. Ich habe sie jetzt einmal hard-resettet und teste das gerade kurz, um zu sehen, ob das etwas gebracht hat.

Firefox ist aktuell nur aktiv, weil ich hier gerade schreibe.
Ansonsten ist er nicht geöffnet.
Außerdem habe ich so gut wie alle Autostart-Programme deaktiviert.
 

Anhänge

  • Screenshot 2026-02-03 102645.png
    Screenshot 2026-02-03 102645.png
    211,3 KB · Aufrufe: 72
  • Screenshot 2026-02-02 210139.png
    Screenshot 2026-02-02 210139.png
    59,1 KB · Aufrufe: 72
Zuletzt bearbeitet:
Bitte alle Prozesse anzeigen. Als allererstes mal Ccleaner runterwerfen.
 
  • Gefällt mir
Reaktionen: Custom-Config
ja da sind in der liste nen paar dinger bei die nicht unbedingt hilfreich sind...iCUE wär nicht das erste mal das das irgendwo performance frisst...
ja jetzt doof gesagt entweder performance oder bunte lichter ;)
versuch das mal runter zu werfen und schau mal ob das hilft...
da verbergen sich sicher noch andere dinge...
die ganzen widgets von windows?
 
  • Gefällt mir
Reaktionen: Custom-Config
EL-Xatrix schrieb:
ja da sind in der liste nen paar dinger bei die nicht unbedingt hilfreich sind...iCUE wär nicht das erste mal das das irgendwo performance frisst...
das habe ich erst gestern installiert weil meine Cosair Tastatur oft nicht reagiert hat da dachte ich ich muss mal ein software update machen
TorenAltair schrieb:
Bitte alle Prozesse anzeigen. Als allererstes mal Ccleaner runterwerfen.
habe jetzt ccleaner runter gemacht

hier noch die restlichen bilder von den Prozessen
 

Anhänge

  • Screenshot 2026-02-03 112052.png
    Screenshot 2026-02-03 112052.png
    120,7 KB · Aufrufe: 70
  • Screenshot 2026-02-03 112109.png
    Screenshot 2026-02-03 112109.png
    145,7 KB · Aufrufe: 64
  • Screenshot 2026-02-03 112159.png
    Screenshot 2026-02-03 112159.png
    119,9 KB · Aufrufe: 52
  • Screenshot 2026-02-03 112512.png
    Screenshot 2026-02-03 112512.png
    118,4 KB · Aufrufe: 55
Wieso frisst der Win-Explorer 6% CPU Last im ersten Bild von heute Vormittag?

Edit:
4 Bilder und auf keinem ist die CPU-Last zu erkennen?
 
SonyFriend schrieb:
Edit:
4 Bilder und auf keinem ist die CPU-Last zu erkennen?
da habe ich ersmal nur die Prozesse Screenshots gemacht

hier aber noch das Bild vom Leistungsbereich
Ergänzung ()

SonyFriend schrieb:
Wieso frisst der Win-Explorer 6% CPU Last im ersten Bild von heute Vormittag?
das weiß ich erlich gesagt nicht
 

Anhänge

  • Screenshot 2026-02-03 113957.png
    Screenshot 2026-02-03 113957.png
    85,7 KB · Aufrufe: 65
2Guys1Gulag schrieb:
das weiß ich erlich gesagt nicht
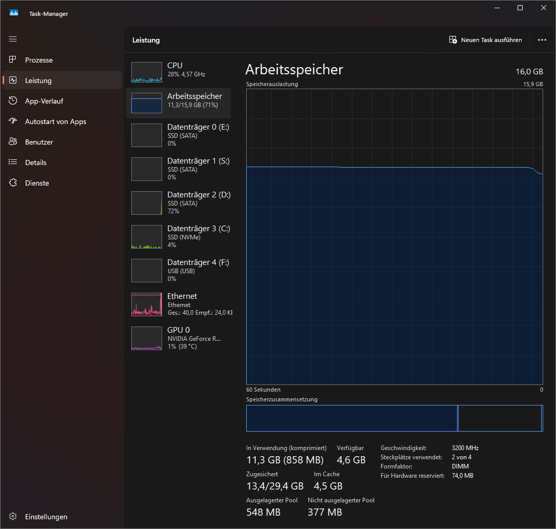
Hast du eine Arbeitsspeicherauslastung von 71% bzw. 11,3GB im Idle, also wenn du "nichts machst"?! Das wäre sehr hoch!
Dann würde natürlich nur noch sehr wenig RAM fürs Zocken bereitstehen und Ruckler erklären.
Wie hoch ist die RAM-Auslastung, wenn beim Spielen die Probleme auftreten?
 
Dandelion schrieb:
Hast du eine Arbeitsspeicherauslastung von 71% bzw. 11,3GB im Idle, also wenn du "nichts machst"?! Das wäre sehr hoch!
So sieht es gerade ohne aktivem Spiel aus

und beim zweiten mit Fortnite an

Das Schlimme ist, dass ich mir Prozessor und Mainboard neu gekauft habe, weil ich mit meinem vorherigen Setup schon Probleme hatte.
Vorher war eine Intel-CPU verbaut. Da mein Bruder mit seinem System keine Probleme hat, habe ich mir gedacht: Okay, dann hole ich mir auch ein neues Mainboard und eine neue CPU.


Ich habe mich dann sogar für die gleiche CPU entschieden, die mein Bruder nutzt, aber seitdem ist es noch schlimmer geworden.
Jetzt habe ich zusätzlich Probleme mit der Tastatur, und die Lags im Spiel sind deutlich schlimmer als mit dem alten System.


Das verstehe ich ehrlich gesagt überhaupt nicht. Mein Bruder meinte, es könnte eventuell am Mini-ITX-Mainboard liegen, aber das kann ich mir eigentlich nicht vorstellen – sonst würden diese Boards ja gar keinen Sinn machen, wenn sie fürs Zocken so schlecht wären.
 

Anhänge

  • Screenshot 2026-02-03 120720.png
    Screenshot 2026-02-03 120720.png
    93,3 KB · Aufrufe: 57
  • Screenshot 2026-02-03 121229.png
    Screenshot 2026-02-03 121229.png
    66,7 KB · Aufrufe: 71
Zuletzt bearbeitet:
2Guys1Gulag schrieb:
da habe ich ersmal nur die Prozesse Screenshots gemacht

hier aber noch das Bild vom Leistungsbereich
Warum hast du immer noch keinen Screeshot gezeigt, wo exakt aufgelistet ist, welcher Prozess CPU-Leistung frissst?
Den Taskmanager kann man doch ganz einfach bedienen
 
Was klar fehlt sind folgende Screenshots

HW Info NUR SENSOREN wo Spannungen, Takte und Temperaturen gelistet sind, sieht etwa so aus, Ganzer Bildschirm und alle Komponenten wie RAM, CPU und GPU drinnen

IMG-20251017-WA0008.jpg


Der Thaiphoon Burner Shot war gut, allerdings ist das nur von einem Riegel, Du brauchst die Shots von allen vier Riegeln

Dazu gehst wenn alle vier drinnen sind oben auf EEPROM Read SPD on SMBus 50-53 jeweils einzeln, von jedem der 4 einen Shot, erkennst an der jeweils anderen Seriennumer
IMG_20260203_123525749.jpg
 
Custom-Config schrieb:
HW Info NUR SENSOREN wo Spannungen, Takte und Temperaturen gelistet sind, sieht etwa so aus, Ganzer Bildschirm und alle Komponenten wie RAM, CPU und GPU drinnen
hoffe das ist das richtige

habe zwei Riegel wieder raus genommen um zu gucken ob es besser wird da hier ein paar Leute gesagt haben das misch Systeme nicht besonders gut sind habe jetzt nur 2x 8GB 3200MHz G.Skill Ripjaws drin

Und bei Thaiphoon hat sich, glaube ich, ab dem Bild nichts geändert, als ich zwischen den beiden hin- und hergeschaltet habe.
Ich habe trotzdem beide Bilder mal mit reingestellt.
Ergänzung ()

SonyFriend schrieb:
Warum hast du immer noch keinen Screeshot gezeigt, wo exakt aufgelistet ist, welcher Prozess CPU-Leistung frissst?
Den Taskmanager kann man doch ganz einfach bedienen
Aber da stehen doch die Lasten, also welcher Prozess wie viel CPU-Last in Prozent fordert.
Wenn ich da etwas falsch mache, wäre es nicht schlecht, wenn du mir zeigst, wie es richtig geht oder was du genau meinst.
 

Anhänge

  • Screenshot 2026-02-03 124411.png
    Screenshot 2026-02-03 124411.png
    336,1 KB · Aufrufe: 59
  • Screenshot 2026-02-03 124711.png
    Screenshot 2026-02-03 124711.png
    66,8 KB · Aufrufe: 56
  • Screenshot 2026-02-03 124801.png
    Screenshot 2026-02-03 124801.png
    67,2 KB · Aufrufe: 58
Zuletzt bearbeitet:
  • Gefällt mir
Reaktionen: Custom-Config
Jetzt haste nur 2 Drinnen, die sind identisch aus dem gleichen KIT, wie ich vermutet habe Samsung 5WB, wäre interewssant die daten der anderen beiden, die jetzt raus sind auch noch zu sehen, daran kann man erkennen ob vollbelegung 4x8 ein Problem darstellt, und das die Ursache ist.

Wenn alle 4 Kompatibel sind, dann kannste alle 4 auf 3200 laufen lassen, mit 1,35V, das Board hat damit kein Problem

Bei HWInfo würde ich Dich bitten das ganze so auszuklappen das man die jeweiligen min Max und Durchschnitt Werte vollständig sieht, notfalls ein paar mehr screenshots machen und das ganze unter Last, CPUZ Benchmark Stresstest dabei laufen lassen

Screenshot 2026-02-03 130053.png

Ergänzung ()

Ach ja, und bei den Samsung 5W ist das Problem die Spannung, auch wenn DU XMP anmachst, kann es sein das die auf 1,2V laufen, die brauchen aber zwingend 1,35V die Samsung Krüppel, also im Bios SPD Spannung manuell auf 1,35V einstellen
Ergänzung ()

Die RAMs müssen bei 2 Stück im 2ten und 4ten Slot von der CPU aus gesehen sitzen, 1 und 3 müssen frei sein, wenn Du die anderen dazupackst, dann in 1und3
 
Zuletzt bearbeitet:
Custom-Config schrieb:
Bei HWInfo würde ich Dich bitten das ganze so auszuklappen das man die jeweiligen min Max und Durchschnitt Werte vollständig sieht, notfalls ein paar mehr screenshots machen und das ganze unter Last, CPUZ Benchmark Stresstest dabei laufen lassen
es läuft gerade Fortnite hoffe das du es so wolltest
Ergänzung ()

Custom-Config schrieb:
Ach ja, und bei den Samsung 5W ist das Problem die Spannung, auch wenn DU XMP anmachst, kann es sein das die auf 1,2V laufen, die brauchen aber zwingend 1,35V die Samsung Krüppel, also im Bios SPD Spannung manuell auf 1,35V einstellen
muss ich gleich mal im BIOS machen danke für den Tipp
 

Anhänge

  • Screenshot 2026-02-03 132005.png
    Screenshot 2026-02-03 132005.png
    284,8 KB · Aufrufe: 70
Sapphire Forum
Zurück
Oben