Test The Last of Us Part I (PC) im Test: Grafisch Referenz, technisch (noch) nicht

MalWiederIch schrieb:
Dass nicht jeder Entwickler mit Raytracing oder der Entwicklung von Spielen im Allgemeinen vernünftig umgehen kann tut da ja nicht wirklich was zur Sache.
Es ist immer ein kosten Faktor und bei RT und DLSS ein großer. ;)
Ergänzung ()

eazyeazy schrieb:
habs jetzt runtergeladen, installiert... shader sind durch, aber... CPU läuft am Limit bei 90-100% und GPu bei 0% Auslastung.. Takt geht nicht höher als 600MHZ. Frames bei ca. 120 in WQHD und alles hoch. Sieht aus wie ein CPU Limit, da Grafikeinstellungen keine/kaum Unterschiede in der Performance zeigen.

Hat das noch jemand?
Sol aber ein Patch kommen habe ich gehört.
 
Jop würd ich auch empfehlen. Hab aber bei Gamestar gehört das man das teilweise fixen kann wenn man mit 60fps limiter zockt.
Naja ich spiel aber diese Art von Game auch lieber mit Controller auf nem OLED TV (als Zweitmonitor an der Wand im Büro und auf ner Couch).
 
Zuletzt bearbeitet:
  • Gefällt mir
Reaktionen: Mcr-King
Kann man natürlich machen, die reine Bewegung ist mit Pad durchaus auch besser bzw. cineastischer.

Ich würde aber gerne endlich den höchsten Schwierigkeitsgrad "grounded" durchzocken, da bin ich auf der PS4 an einer Stelle nicht weitergekommen, weil ich mit Pad nicht so gut klarkomme was das Zielen angeht.

Deswegen warte ich mal mindestens, bis das Problem behoben ist.

Hab das Spiel auf PS3 und PS4 sowieso schon sieben mal durchgezockt, aber das Remake will ich auf jeden Fall nochmal spielen.
 
  • Gefällt mir
Reaktionen: Mcr-King und JohnWickzer
Wenn ich mir die letzten PC Relases so anschaue, dann sind 8 und 10 GB mittlerweile zu wenig für WQHD und UHD@Max. War ja aber auch nicht anders zu erwarten, bei den ersten next gen only Titeln.
 
  • Gefällt mir
Reaktionen: Mcr-King
10 GB sollte eigentlich reichen, aber liegt auch an der Umsetzung und wie viel Mühe sich die Devs geben.
Nichtsdestotrotz würde ich natürlich aktuell niemandem zu ner GraKa mit weniger als 16 GB VRAM raten.
 
  • Gefällt mir
Reaktionen: Windell, Icke-ffm und Mcr-King
Hab die Texturen nach sichten der Vergleichsbilder von Anfang an auf Hoch stehen, zumindest in der Anfangssequenz sieht es mit dem VRAM noch nicht so übel aus, mal schauen wie es sich entwickelt
Screenshot 2023-03-31 211830.png



So viel ändert sich nicht, außer dass der RAM fast 4GB frei gemacht hat^^
( nicht auf die farben und beleuchtung achten, durch HDR sieht das auf screenshots so blöd aus)
1680291731628.png


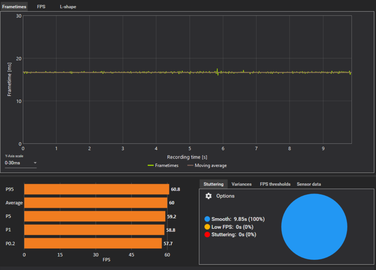
Und so glatte Frametimes hatte ich bisher auch sehr selten
Screenshot 2023-03-31 215520.png
 
Zuletzt bearbeitet:
  • Gefällt mir
Reaktionen: Mcr-King
In UHD sinken die FPS mit ner 4070 ti ja fast auf 3080 niveau… Die 12gb werden wohl nicht lange ausreichen in Zukunft. Gut, dass AMD zumindest nicht am v-ram gespart hat und trotzdem mit der 7900XT um knappe 100€ günstiger ist als ne 4070ti.
 
  • Gefällt mir
Reaktionen: Windell, Dittsche, Icke-ffm und 3 andere
Bei mir wird die GPU in volle Maximum geprügelt, was ich nicht für möglich gehalten hätte (rtx 4090),wohingegen der CPU (7950x3d) fast anfängt zu schlafen.
VRAM liegt nie über 10.900, fps konstant bei 100 Plus minus 10.
Gespielt wird in UHD

Die Atmosphäre, die Story, das game ansich... Unfassbar geil.
Bringt Gänsehaut teilweise, Spannung jederzeit, Abwechslung. Einfach hammer.... Nur ist es "leider" recht simpel und einfach... Man durchlebt das game einfach etwas zu schnell. Man sollte sich schon etwas Zeit nehmen, um tatsächlich Szenen und stellen zu genießen. Es ist einfach ein Vergnügen für die Wahrnehmung.
 
  • Gefällt mir
Reaktionen: juwa und Mcr-King
Vitali.Metzger schrieb:
Wenn ich mir die letzten PC Relases so anschaue, dann sind 8 und 10 GB mittlerweile zu wenig für WQHD und UHD@Max. War ja aber auch nicht anders zu erwarten, bei den ersten next gen only Titeln.
Dreht man halt die Texturdetails ein bisschen runter, dann passt das schon. Bei TLOU ist zwischen high und ultra praktisch kein Unterschied feststellbar, wenn man nicht schon genau weiß, wonach man suchen muss.

Ich finde diese ganze Hysterie, von wegen "mit 8 GB braucht man es gar nicht erst versuchen zu spielen" völlig absurd. Ich spiele hier mit meiner 3070 in 1440p völlig ohne Probleme mit 60 FPS.
 
  • Gefällt mir
Reaktionen: Tidus2007, juwa, SyntaX und 3 andere
Wer hat sich denn da nen Spaß erlaubt? Das Spiel spricht doch tatsächlich die Tastenbeleuchtung meiner ollen Logitech G510s an :D. Zumindest beim Shader optimieren. Mal schauen wie es Ingame dann aussieht.
 
  • Gefällt mir
Reaktionen: Mcr-King
Wie kann etwas Referenz sein, wenn die Technik nicht passt?
 
  • Gefällt mir
Reaktionen: Tidus2007 und ComputerJunge
Treiberupdate und schon geht das mit der Shadersache von vorne los. Wie nervig ist das denn.... :(
 
sethdiabolos schrieb:
Das ging ja plötzlich flott, dass 16GB nicht mehr für Gaming reichen. 🙄
Naja wie man sieht reicht es im Video bis auf dieses (noch recht unoptimierte) Spiel und Hogwarts Legacy.
So auch meine Erfahrung: Ich bin erst letzte Woche von 16GB auf 32GB gewechselt und mit den selben Spielen in denen ich vorher 12-15GB RAM Auslastung hatte, zeigen zeigt mir der Taskmanager jetzt teilweise über 18GB an.
Gortha schrieb:
Was dann leider mehr als nur irritiert ist das Gejaule und undifferenzierte Geheule und Geunke der PC-Nachrichten-Presse über den chronischen VRAM-Mangel der aktuellen und Grafikarten-Generationen jüngerer Vergagenheit.
Was allerdings auch nicht ganz unberechtigt ist: 8GB VRAM gibt es nun auf Grafikkarten seit 2013 (die R9 290X gab es als 8GB Modell). Das sind 10 Jahre!
Die RTX 3070 ist nun meine dritte Karte mit 8GB VRAM und bereits zu Release zeigte sich, dass diese 8GB sehr hart auf Kante genäht sind, effziziente Programmierung hin oder her. Hätte nicht sein müssen, insbesondere zum Preis der für die Karte damals verlangt wurde. (Ich habe meine auch nur, weil ich durch einen glücklichen Umstand extrem billig upgraden konnte.)
 
  • Gefällt mir
Reaktionen: Gortha, juwa und Mcr-King
Boah, cooles Game! :love:

Nach den ersten 1 1/2 Stunden: Macht richtig Spaß, sieht gut aus und endlich kommt meine Karte mal in Wallung! 🤭

Hoffentlich bleibt es so! 🤞
 
  • Gefällt mir
Reaktionen: Mcr-King
Ich finde, dass die ersten ein bis zwei Stunden sogar eher die schwächsten des Spiels sind. Wenn dir das schon gefallen hat ;)
 
  • Gefällt mir
Reaktionen: leonM und Mcr-King
nebukadnezar.ll schrieb:
Wie kann etwas Referenz sein, wenn die Technik nicht passt?
Das Spiel ist definitiv keine Referenz. Das Gesamtbild der Grafik ist stimmig, aber wenn man genauer hinsieht, sind die Texturen nicht so besonders, die 100% Skalierung sieht irgendwie upsampled aus, AA gibt es nicht und das DLSS ist eines der schlechteren Implementierungen. Alles flimmert und flackert. Viele Assets haben auch so einen Plastikglanz wenn man sie mit der Taschenlampe anleuchtet.

Für so ein Schlauchlevel-Spiel enttäuschend. Das könnte auch knackscharf aussehen und weniger Leistung benötigen.

Das erste Laden vom Hauptmenü heraus lastet die SSD zu 1% aus und es dauert dennoch gefühlt so lange wie damals auf der PS3. Keine Ahnung was die da gemacht haben. Ein paar Assets reinladen kann nicht so lange dauern...
 
  • Gefällt mir
Reaktionen: nebukadnezar.ll
Ich werde dafür zwar wahrscheinlich öffentlich gelyncht werden, aber ich muss ehrlich sagen das mir zB. A Plague Tale Requiem grafisch besser gefallen hat.

Ist wahrscheinlich auch Geschmackssache, aber da hab ich wirklich oft einen "wow Effekt" gehabt. Bei The Last of Us ist es mehr ein "sieht ja ganz gut aus".
 
  • Gefällt mir
Reaktionen: Mcr-King und juwa
Sapphire Forum
Zurück
Oben