Truenas extrem langsam kein Webinterface

yamaharacer

Lt. Junior Grade
Registriert
Jan. 2008
Beiträge
491
Hallo zusammen,

ich weiß nicht was mit meiner NAS los ist. Ich verwende bei mir Truenas 12U7 und von einem Tag auf den anderen funktioniert gar nichts mehr.
Das Webinterface ist zwar erreichbar aber es wird einfach nicht geladen. Es dauert ewig bis der Anmeldebildschirm erscheint und wenn ich dann mal eingelogt bin dauert es wieder ewig um durch die Reiter zu drücken.

Die Systemauslastung ist bei 1-5%. Ich kann weder schreiben noch lesen der SMB Verbindungen. Angezeigt werden mir die Daten allerdings. Sobald ich den Ordner mit dem meisten Inhalt öffnen möchte lädt er sich tot. Wenn ich mal was vom NAS auf den PC kopieren kann, dann mit 12,5KB/s also extremst langsam.

Ich hatte als erstes meinen Adblocker im verdacht und den nun komplett abgehängt. Hat aber nichts gebracht. Neuinstallation mit alter Konfiguration aufgespielt. Ebenfalls nichts gebracht.

Alle Dienste deaktiviert bis auf SMB, SMART und SSH, hat nichts gebracht.

Es ist auf absolut allen Devices, PC, Tablet, Smartphone, Shield usw.

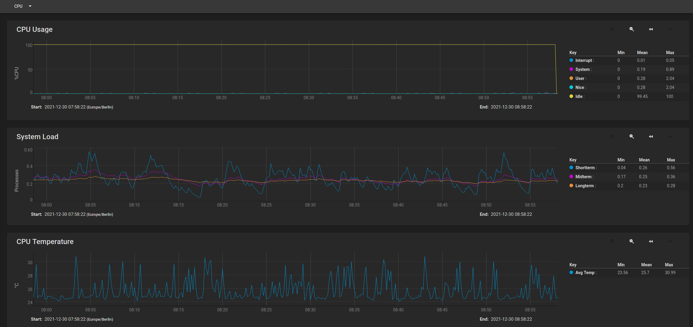
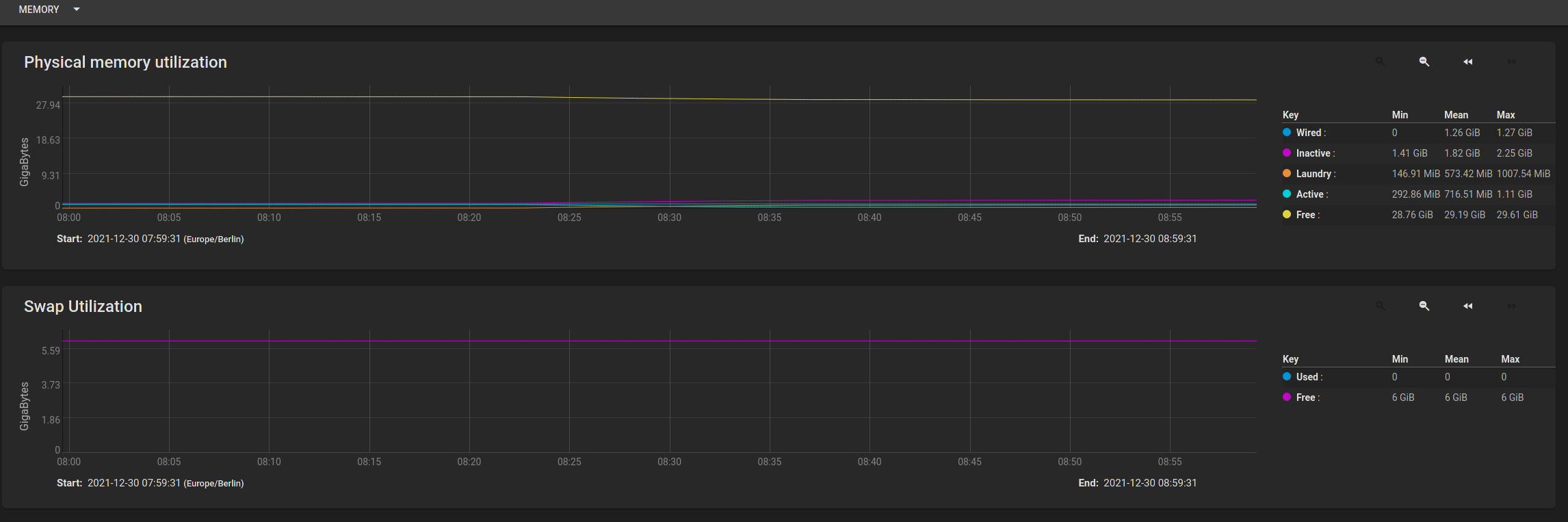
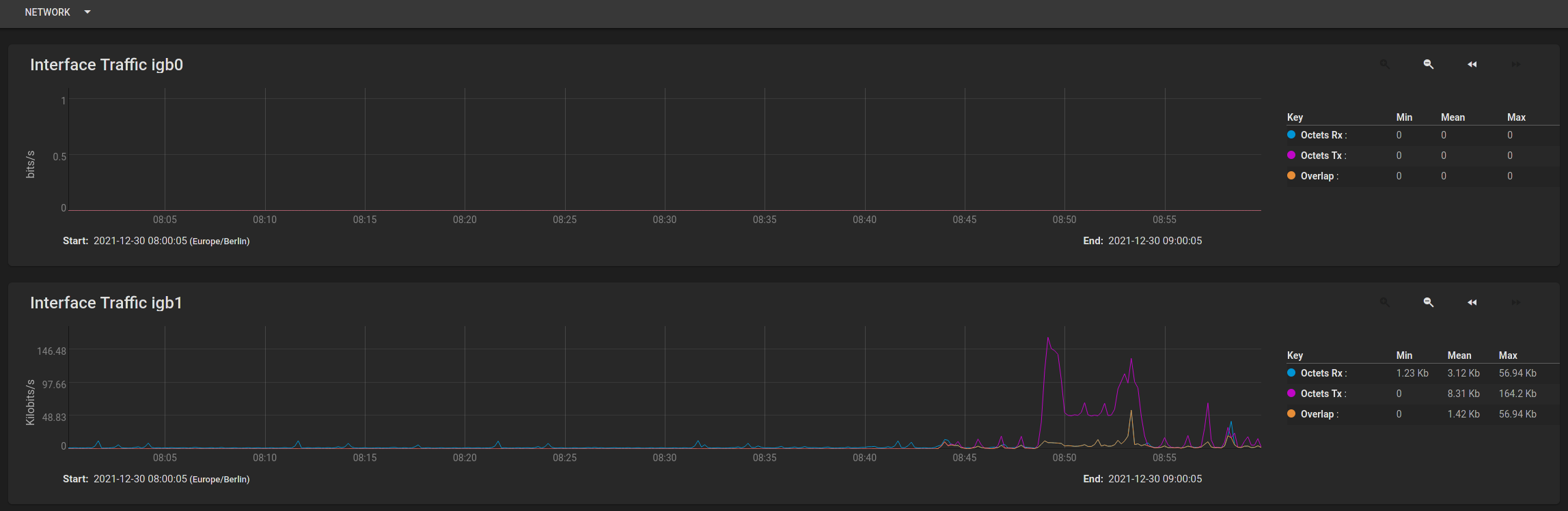
Ich habe mal die Bilder der Auslastungen angehängt. Man sieht wirklich, dass absolut nichts geht. Weiß nun auch nicht was ich machen soll? Möchte nur noch meine Daten wieder haben und dann weg von Truenas. Kann mir jemand helfen?

Danke euch
 

Anhänge

  • Arbeitsspeicher Auslastung.png
    Arbeitsspeicher Auslastung.png
    104,9 KB · Aufrufe: 282
  • CPU Auslastung.png
    CPU Auslastung.png
    221 KB · Aufrufe: 315
  • Disk Auslastung.png
    Disk Auslastung.png
    46,7 KB · Aufrufe: 272
  • Netzwerk Auslastung.png
    Netzwerk Auslastung.png
    95,3 KB · Aufrufe: 301
Einen Reboot hast du bestimmt schon gemacht oder?

yamaharacer schrieb:
Ich verwende bei mir Truenas 12U7 und von einem Tag auf den anderen funktioniert gar nichts mehr.
Das heißt du hast am TrueNAS bzw. an der Hardware davon nichts geändert? Keine Updates etc. eingespielt?

yamaharacer schrieb:
Möchte nur noch meine Daten wieder haben und dann weg von Truenas. Kann mir jemand helfen?
Festplatte ausbauen und an deinem PC anschließen

Welche Hardware und welches Dateisystem hast du in Verwendung?
 
Ich habe absolut nichts geändert. keine Hardwareänderung, kein Upbate gar nichts, daher ja eher mein Verdacht dass mein neuer Adblocker die Ursache ist. War aber eben nicht so.

Reboot von allem, NAS, alle Devices, Router, Switch. Nichts gebracht.

Ja verwende ZFS. Ich habe mir die die Datei via SSH auf den PC gezogen und nur den Log von heute kopiert:

Dec 30 06:51:00 freenas syslog-ng[1100]: syslog-ng starting up; version='3.29.1'
Dec 30 06:51:00 freenas ---<<BOOT>>---
Dec 30 06:51:00 freenas Copyright (c) 1992-2020 The FreeBSD Project.
Dec 30 06:51:00 freenas Copyright (c) 1979, 1980, 1983, 1986, 1988, 1989, 1991, 1992, 1993, 1994
Dec 30 06:51:00 freenas The Regents of the University of California. All rights reserved.
Dec 30 06:51:00 freenas FreeBSD is a registered trademark of The FreeBSD Foundation.
Dec 30 06:51:00 freenas FreeBSD 12.2-RELEASE-p11 75566f060d4(HEAD) TRUENAS amd64
Dec 30 06:51:00 freenas FreeBSD clang version 10.0.1 (git@github.com:llvm/llvm-project.git llvmorg-10.0.1-0-gef32c611aa2)
Dec 30 06:51:00 freenas VT(efifb): resolution 1024x768
Dec 30 06:51:00 freenas CPU: Intel(R) Core(TM) i3-9100 CPU @ 3.60GHz (3600.31-MHz K8-class CPU)
Dec 30 06:51:00 freenas Origin="GenuineIntel" Id=0x906eb Family=0x6 Model=0x9e Stepping=11
Dec 30 06:51:00 freenas Features=0xbfebfbff<FPU,VME,DE,PSE,TSC,MSR,PAE,MCE,CX8,APIC,SEP,MTRR,PGE,MCA,CMOV,PAT,PSE36,CLFLUSH,DTS,ACPI,MMX,FXSR,SSE,SSE2,SS,HTT,TM,PBE>
Dec 30 06:51:00 freenas Features2=0x7ffafbbf<SSE3,PCLMULQDQ,DTES64,MON,DS_CPL,VMX,EST,TM2,SSSE3,SDBG,FMA,CX16,xTPR,PDCM,PCID,SSE4.1,SSE4.2,x2APIC,MOVBE,POPCNT,TSCDLT,AESNI,XSAVE,OSXSAVE,AVX,F16C,RDRAND>
Dec 30 06:51:00 freenas AMD Features=0x2c100800<SYSCALL,NX,Page1GB,RDTSCP,LM>
Dec 30 06:51:00 freenas AMD Features2=0x121<LAHF,ABM,Prefetch>
Dec 30 06:51:00 freenas Structured Extended Features=0x29c67ab<FSGSBASE,TSCADJ,BMI1,AVX2,SMEP,BMI2,ERMS,INVPCID,NFPUSG,MPX,RDSEED,ADX,SMAP,CLFLUSHOPT,PROCTRACE>
Dec 30 06:51:00 freenas Structured Extended Features3=0x9c002e00<MCUOPT,MD_CLEAR,TSXFA,IBPB,STIBP,L1DFL,SSBD>
Dec 30 06:51:00 freenas XSAVE Features=0xf<XSAVEOPT,XSAVEC,XINUSE,XSAVES>
Dec 30 06:51:00 freenas VT-x: PAT,HLT,MTF,PAUSE,EPT,UG,VPID
Dec 30 06:51:00 freenas TSC: P-state invariant, performance statistics
Dec 30 06:51:00 freenas real memory = 34359738368 (32768 MB)
Dec 30 06:51:00 freenas avail memory = 33042780160 (31512 MB)
Dec 30 06:51:00 freenas Event timer "LAPIC" quality 600
Dec 30 06:51:00 freenas ACPI APIC Table: < >
Dec 30 06:51:00 freenas FreeBSD/SMP: Multiprocessor System Detected: 4 CPUs
Dec 30 06:51:00 freenas FreeBSD/SMP: 1 package(s) x 4 core(s)
Dec 30 06:51:00 freenas random: unblocking device.
Dec 30 06:51:00 freenas ioapic0 <Version 2.0> irqs 0-119 on motherboard
Dec 30 06:51:00 freenas Launching APs: 3 2 1
Dec 30 06:51:00 freenas Timecounter "TSC-low" frequency 1800155647 Hz quality 1000
Dec 30 06:51:00 freenas random: entropy device external interface
Dec 30 06:51:00 freenas random: registering fast source Intel Secure Key RNG
Dec 30 06:51:00 freenas random: fast provider: "Intel Secure Key RNG"
Dec 30 06:51:00 freenas kbd1 at kbdmux0
Dec 30 06:51:00 freenas mlx5en: Mellanox Ethernet driver 3.5.2 (September 2019)
Dec 30 06:51:00 freenas nexus0
Dec 30 06:51:00 freenas efirtc0: <EFI Realtime Clock> on motherboard
Dec 30 06:51:00 freenas efirtc0: registered as a time-of-day clock, resolution 1.000000s
Dec 30 06:51:00 freenas aesni0: <AES-CBC,AES-CCM,AES-GCM,AES-ICM,AES-XTS> on motherboard
Dec 30 06:51:00 freenas padlock0: No ACE support.
Dec 30 06:51:00 freenas cryptosoft0: <software crypto> on motherboard
Dec 30 06:51:00 freenas acpi0: <SUPERM SUPERM> on motherboard
Dec 30 06:51:00 freenas acpi0: Power Button (fixed)
Dec 30 06:51:00 freenas cpu0: <ACPI CPU> on acpi0
Dec 30 06:51:00 freenas hpet0: <High Precision Event Timer> iomem 0xfed00000-0xfed003ff on acpi0
Dec 30 06:51:00 freenas Timecounter "HPET" frequency 24000000 Hz quality 950
Dec 30 06:51:00 freenas Event timer "HPET" frequency 24000000 Hz quality 550
Dec 30 06:51:00 freenas Event timer "HPET1" frequency 24000000 Hz quality 440
Dec 30 06:51:00 freenas Event timer "HPET2" frequency 24000000 Hz quality 440
Dec 30 06:51:00 freenas Event timer "HPET3" frequency 24000000 Hz quality 440
Dec 30 06:51:00 freenas Event timer "HPET4" frequency 24000000 Hz quality 440
Dec 30 06:51:00 freenas attimer0: <AT timer> port 0x40-0x43,0x50-0x53 irq 0 on acpi0
Dec 30 06:51:00 freenas Timecounter "i8254" frequency 1193182 Hz quality 0
Dec 30 06:51:00 freenas Event timer "i8254" frequency 1193182 Hz quality 100
Dec 30 06:51:00 freenas Timecounter "ACPI-fast" frequency 3579545 Hz quality 900
Dec 30 06:51:00 freenas acpi_timer0: <24-bit timer at 3.579545MHz> port 0x1808-0x180b on acpi0
Dec 30 06:51:00 freenas pcib0: <ACPI Host-PCI bridge> port 0xcf8-0xcff on acpi0
Dec 30 06:51:00 freenas pci0: <ACPI PCI bus> on pcib0
Dec 30 06:51:00 freenas pci0: <simple comms, UART> at device 19.0 (no driver attached)
Dec 30 06:51:00 freenas xhci0: <Intel Cannon Lake USB 3.1 controller> mem 0x91300000-0x9130ffff irq 16 at device 20.0 on pci0
Dec 30 06:51:00 freenas xhci0: 32 bytes context size, 64-bit DMA
Dec 30 06:51:00 freenas usbus0 on xhci0
Dec 30 06:51:00 freenas usbus0: 5.0Gbps Super Speed USB v3.0
Dec 30 06:51:00 freenas pci0: <memory, RAM> at device 20.2 (no driver attached)
Dec 30 06:51:00 freenas sdhci_pci0: <Generic SD HCI> mem 0x9131e000-0x9131efff irq 19 at device 20.5 on pci0
Dec 30 06:51:00 freenas sdhci_pci0: 1 slot(s) allocated
Dec 30 06:51:00 freenas pci0: <serial bus> at device 21.0 (no driver attached)
Dec 30 06:51:00 freenas pci0: <serial bus> at device 21.1 (no driver attached)
Dec 30 06:51:00 freenas pci0: <simple comms> at device 22.0 (no driver attached)
Dec 30 06:51:00 freenas pci0: <simple comms> at device 22.4 (no driver attached)
Dec 30 06:51:00 freenas ahci0: <Intel Cannon Lake AHCI SATA controller> port 0x6050-0x6057,0x6040-0x6043,0x6020-0x603f mem 0x91310000-0x91311fff,0x91319000-0x913190ff,0x91318000-0x913187ff irq 16 at device 23.0 on pci0
Dec 30 06:51:00 freenas ahci0: AHCI v1.31 with 6 6Gbps ports, Port Multiplier not supported
Dec 30 06:51:00 freenas ahcich0: <AHCI channel> at channel 0 on ahci0
Dec 30 06:51:00 freenas ahcich1: <AHCI channel> at channel 1 on ahci0
Dec 30 06:51:00 freenas ahcich2: <AHCI channel> at channel 2 on ahci0
Dec 30 06:51:00 freenas ahcich3: <AHCI channel> at channel 3 on ahci0
Dec 30 06:51:00 freenas ahcich4: <AHCI channel> at channel 4 on ahci0
Dec 30 06:51:00 freenas ahcich5: <AHCI channel> at channel 5 on ahci0
Dec 30 06:51:00 freenas ahciem0: <AHCI enclosure management bridge> on ahci0
Dec 30 06:51:00 freenas pcib1: <ACPI PCI-PCI bridge> irq 16 at device 27.0 on pci0
Dec 30 06:51:00 freenas pci1: <ACPI PCI bus> on pcib1
Dec 30 06:51:00 freenas igb0: <Intel(R) I210 (Copper)> port 0x5000-0x501f mem 0x91200000-0x9127ffff,0x91280000-0x91283fff irq 16 at device 0.0 on pci1
Dec 30 06:51:00 freenas igb0: Using 1024 TX descriptors and 1024 RX descriptors
Dec 30 06:51:00 freenas igb0: Using 4 RX queues 4 TX queues
Dec 30 06:51:00 freenas igb0: Using MSI-X interrupts with 5 vectors
Dec 30 06:51:00 freenas kernel: igb0: Ethernet address: ac:1f:6b:f6:17:e4
Dec 30 06:51:00 freenas pcib2: <ACPI PCI-PCI bridge> irq 17 at device 27.5 on pci0
Dec 30 06:51:00 freenas pci2: <ACPI PCI bus> on pcib2
Dec 30 06:51:00 freenas igb1: <Intel(R) I210 (Copper)> port 0x4000-0x401f mem 0x91100000-0x9117ffff,0x91180000-0x91183fff irq 17 at device 0.0 on pci2
Dec 30 06:51:00 freenas igb1: Using 1024 TX descriptors and 1024 RX descriptors
Dec 30 06:51:00 freenas igb1: Using 4 RX queues 4 TX queues
Dec 30 06:51:00 freenas igb1: Using MSI-X interrupts with 5 vectors
Dec 30 06:51:00 freenas kernel: igb1: Ethernet address: ac:1f:6b:f6:17:e5
Dec 30 06:51:00 freenas pcib3: <ACPI PCI-PCI bridge> irq 16 at device 28.0 on pci0
Dec 30 06:51:00 freenas pci3: <ACPI PCI bus> on pcib3
Dec 30 06:51:00 freenas pcib4: <ACPI PCI-PCI bridge> irq 17 at device 28.1 on pci0
Dec 30 06:51:00 freenas pci4: <ACPI PCI bus> on pcib4
Dec 30 06:51:00 freenas pcib5: <ACPI PCI-PCI bridge> irq 17 at device 0.0 on pci4
Dec 30 06:51:00 freenas pci5: <ACPI PCI bus> on pcib5
Dec 30 06:51:00 freenas vgapci0: <VGA-compatible display> port 0x3000-0x307f mem 0x90000000-0x90ffffff,0x91000000-0x9101ffff irq 17 at device 0.0 on pci5
Dec 30 06:51:00 freenas vgapci0: Boot video device
Dec 30 06:51:00 freenas pci0: <simple comms> at device 30.0 (no driver attached)
Dec 30 06:51:00 freenas isab0: <PCI-ISA bridge> at device 31.0 on pci0
Dec 30 06:51:00 freenas isa0: <ISA bus> on isab0
Dec 30 06:51:00 freenas pci0: <serial bus> at device 31.5 (no driver attached)
Dec 30 06:51:00 freenas acpi_button0: <Sleep Button> on acpi0
Dec 30 06:51:00 freenas apei0: <ACPI Platform Error Interface> on acpi0
Dec 30 06:51:00 freenas acpi_tz0: <Thermal Zone> on acpi0
Dec 30 06:51:00 freenas uart0: <16550 or compatible> port 0x3f8-0x3ff irq 4 flags 0x10 on acpi0
Dec 30 06:51:00 freenas uart0: console (115200,n,8,1)
Dec 30 06:51:00 freenas uart1: <16550 or compatible> port 0x2f8-0x2ff irq 3 on acpi0
Dec 30 06:51:00 freenas ipmi0: <IPMI System Interface> port 0xca2,0xca3 on acpi0
Dec 30 06:51:00 freenas ipmi0: KCS mode found at io 0xca2 on acpi
Dec 30 06:51:00 freenas acpi_syscontainer0: <System Container> on acpi0
Dec 30 06:51:00 freenas orm0: <ISA Option ROMs> at iomem 0xc0000-0xc7fff,0xc8000-0xc8fff pnpid ORM0000 on isa0
Dec 30 06:51:00 freenas atrtc0: <AT realtime clock> at port 0x70 irq 8 on isa0
Dec 30 06:51:00 freenas atrtc0: Warning: Couldn't map I/O.
Dec 30 06:51:00 freenas atrtc0: registered as a time-of-day clock, resolution 1.000000s
Dec 30 06:51:00 freenas Event timer "RTC" frequency 32768 Hz quality 0
Dec 30 06:51:00 freenas coretemp0: <CPU On-Die Thermal Sensors> on cpu0
Dec 30 06:51:00 freenas est0: <Enhanced SpeedStep Frequency Control> on cpu0
Dec 30 06:51:00 freenas Timecounters tick every 1.000 msec
Dec 30 06:51:00 freenas ZFS filesystem version: 5
Dec 30 06:51:00 freenas ZFS storage pool version: features support (5000)
Dec 30 06:51:00 freenas ipfw2 (+ipv6) initialized, divert enabled, nat enabled, default to accept, logging disabled
Dec 30 06:51:00 freenas ipmi0: IPMI device rev. 1, firmware rev. 1.73, version 2.0, device support mask 0xbf
Dec 30 06:51:00 freenas ipmi0: Number of channels 2
Dec 30 06:51:00 freenas ipmi0: Attached watchdog
Dec 30 06:51:00 freenas ipmi0: Establishing power cycle handler
Dec 30 06:51:00 freenas Trying to mount root from zfs:boot-pool/ROOT/default []...
Dec 30 06:51:00 freenas ugen0.1: <0x8086 XHCI root HUB> at usbus0
Dec 30 06:51:00 freenas Root mount waiting for:uhub0: <0x8086 XHCI root HUB, class 9/0, rev 3.00/1.00, addr 1> on usbus0
Dec 30 06:51:00 freenas usbus0 CAM
Dec 30 06:51:00 freenas ses0 at ahciem0 bus 0 scbus6 target 0 lun 0
Dec 30 06:51:00 freenas ses0: <AHCI SGPIO Enclosure 2.00 0001> SEMB S-E-S 2.00 device
Dec 30 06:51:00 freenas ses0: SEMB SES Device
Dec 30 06:51:00 freenas ada0 at ahcich0 bus 0 scbus0 target 0 lun 0
Dec 30 06:51:00 freenas ada0: <WDC WD40EFRX-68N32N0 82.00A82> ACS-3 ATA SATA 3.x device
Dec 30 06:51:00 freenas ada0: Serial Number WD-WCC7K4PE6NJR
Dec 30 06:51:00 freenas ada0: 600.000MB/s transfers (SATA 3.x, UDMA6, PIO 8192bytes)
Dec 30 06:51:00 freenas ada0: Command Queueing enabled
Dec 30 06:51:00 freenas ada0: 3815447MB (7814037168 512 byte sectors)
Dec 30 06:51:00 freenas ada0: quirks=0x1<4K>
Dec 30 06:51:00 freenas ses0: ada0 in 'Slot 00', SATA Slot: scbus0 target 0
Dec 30 06:51:00 freenas ada1 at ahcich1 bus 0 scbus1 target 0 lun 0
Dec 30 06:51:00 freenas ada1: <WDC WD40EFRX-68N32N0 82.00A82> ACS-3 ATA SATA 3.x device
Dec 30 06:51:00 freenas ada1: Serial Number WD-WCC7K6LP52CK
Dec 30 06:51:00 freenas ada1: 600.000MB/s transfers (SATA 3.x, UDMA6, PIO 8192bytes)
Dec 30 06:51:00 freenas ada1: Command Queueing enabled
Dec 30 06:51:00 freenas ada1: 3815447MB (7814037168 512 byte sectors)
Dec 30 06:51:00 freenas ada1: quirks=0x1<4K>
Dec 30 06:51:00 freenas ada2 at ahcich2 bus 0 scbus2 target 0 lun 0
Dec 30 06:51:00 freenas ada2: <WDC WD40EFRX-68N32N0 82.00A82> ACS-3 ATA SATA 3.x device
Dec 30 06:51:00 freenas ada2: Serial Number WD-WCC7K3PU2RZK
Dec 30 06:51:00 freenas ada2: 600.000MB/s transfers (SATA 3.x, UDMA6, PIO 8192bytes)
Dec 30 06:51:00 freenas ada2: Command Queueing enabled
Dec 30 06:51:00 freenas ada2: 3815447MB (7814037168 512 byte sectors)
Dec 30 06:51:00 freenas ada2: quirks=0x1<4K>
Dec 30 06:51:00 freenas ses0: ada1 in 'Slot 01', SATA Slot: scbus1 target 0
Dec 30 06:51:00 freenas ada3 at ahcich3 bus 0 scbus3 target 0 lun 0
Dec 30 06:51:00 freenas ada3: <WDC WD40EFRX-68N32N0 82.00A82> ACS-3 ATA SATA 3.x device
Dec 30 06:51:00 freenas ada3: Serial Number WD-WCC7K3PU27RK
Dec 30 06:51:00 freenas ada3: 600.000MB/s transfers (SATA 3.x, UDMA6, PIO 8192bytes)
Dec 30 06:51:00 freenas ada3: Command Queueing enabled
Dec 30 06:51:00 freenas ada3: 3815447MB (7814037168 512 byte sectors)
Dec 30 06:51:00 freenas ada3: quirks=0x1<4K>
Dec 30 06:51:00 freenas ada4 at ahcich4 bus 0 scbus4 target 0 lun 0
Dec 30 06:51:00 freenas ada4: <ST2000LM015-2E8174 SDM1> ACS-3 ATA SATA 3.x device
Dec 30 06:51:00 freenas ada4: Serial Number WDZBCEC6
Dec 30 06:51:00 freenas ada4: 600.000MB/s transfers (SATA 3.x, UDMA6, PIO 8192bytes)
Dec 30 06:51:00 freenas ada4: Command Queueing enabled
Dec 30 06:51:00 freenas ada4: 1907729MB (3907029168 512 byte sectors)
Dec 30 06:51:00 freenas ses0: ada2 in 'Slot 02', SATA Slot: scbus2 target 0
Dec 30 06:51:00 freenas ses0: ada3 in 'Slot 03', SATA Slot: scbus3 target 0
Dec 30 06:51:00 freenas ada5 at ahcich5 bus 0 scbus5 target 0 lun 0
Dec 30 06:51:00 freenas ada5: <ST2000LM015-2E8174 SDM1> ACS-3 ATA SATA 3.x device
Dec 30 06:51:00 freenas ada5: Serial Number WDZBF9PC
Dec 30 06:51:00 freenas ada5: 600.000MB/s transfers (SATA 3.x, UDMA6, PIO 8192bytes)
Dec 30 06:51:00 freenas ada5: Command Queueing enabled
Dec 30 06:51:00 freenas ada5: 1907729MB (3907029168 512 byte sectors)
Dec 30 06:51:00 freenas ses0: ada4 in 'Slot 04', SATA Slot: scbus4 target 0
Dec 30 06:51:00 freenas ses0: ada5,pass5 in 'Slot 05', SATA Slot: scbus5 target 0
Dec 30 06:51:00 freenas uhub0: 22 ports with 22 removable, self powered
Dec 30 06:51:00 freenas Root mount waiting for: usbus0
Dec 30 06:51:00 freenas ugen0.2: <vendor 0x0557 product 0x7000> at usbus0
Dec 30 06:51:00 freenas uhub1 on uhub0
Dec 30 06:51:00 freenas uhub1: <vendor 0x0557 product 0x7000, class 9/0, rev 2.00/0.00, addr 1> on usbus0
Dec 30 06:51:00 freenas uhub1: 4 ports with 3 removable, self powered
Dec 30 06:51:00 freenas Root mount waiting for: usbus0
Dec 30 06:51:00 freenas ugen0.3: <vendor 0x0557 product 0x2419> at usbus0
Dec 30 06:51:00 freenas ukbd0 on uhub1
Dec 30 06:51:00 freenas ukbd0: <vendor 0x0557 product 0x2419, class 0/0, rev 1.10/1.00, addr 2> on usbus0
Dec 30 06:51:00 freenas kbd2 at ukbd0
Dec 30 06:51:00 freenas ums0 on uhub1
Dec 30 06:51:00 freenas ums0: <vendor 0x0557 product 0x2419, class 0/0, rev 1.10/1.00, addr 2> on usbus0
Dec 30 06:51:00 freenas ums0: 3 buttons and [Z] coordinates ID=0
Dec 30 06:51:00 freenas Root mount waiting for: usbus0
Dec 30 06:51:00 freenas Root[1100]: Last message 'mount waiting for: u' repeated 1 times, suppressed by syslog-ng on freenas.local
Dec 30 06:51:00 freenas ugen0.4: <SanDisk USB Extreme Pro> at usbus0
Dec 30 06:51:00 freenas umass0 on uhub0
Dec 30 06:51:00 freenas umass0: <SanDisk USB Extreme Pro, class 0/0, rev 3.00/1.00, addr 3> on usbus0
Dec 30 06:51:00 freenas umass0: SCSI over Bulk-Only; quirks = 0x0100
Dec 30 06:51:00 freenas umass0:8:0: Attached to scbus8
Dec 30 06:51:00 freenas da0 at umass-sim0 bus 0 scbus8 target 0 lun 0
Dec 30 06:51:00 freenas da0: <SanDisk Extreme Pro 0> Removable Direct Access SPC-4 SCSI device
Dec 30 06:51:00 freenas da0: Serial Number 12312678AB74
Dec 30 06:51:00 freenas da0: 400.000MB/s transfers
Dec 30 06:51:00 freenas da0: 122112MB (250085376 512 byte sectors)
Dec 30 06:51:00 freenas da0: quirks=0x2<NO_6_BYTE>
Dec 30 06:51:00 freenas ig4iic0: <Intel Cannon Lake-H I2C Controller-0> at device 21.0 on pci0
Dec 30 06:51:00 freenas ig4iic0: Using MSI
Dec 30 06:51:00 freenas iicbus0: <Philips I2C bus (ACPI-hinted)> on ig4iic0
Dec 30 06:51:00 freenas ig4iic1: <Intel Cannon Lake-H I2C Controller-1> at device 21.1 on pci0
Dec 30 06:51:00 freenas ig4iic1: Using MSI
Dec 30 06:51:00 freenas iicbus1: <Philips I2C bus (ACPI-hinted)> on ig4iic1
Dec 30 06:51:00 freenas kernel: lo0: link state changed to UP
Dec 30 06:51:00 freenas kernel: igb1: link state changed to UP
Dec 30 06:51:00 freenas GEOM_MIRROR: Device mirror/swap0 launched (2/2).
Dec 30 06:51:00 freenas GEOM_ELI: Device mirror/swap0.eli created.
Dec 30 06:51:00 freenas GEOM_ELI: Encryption: AES-XTS 128
Dec 30 06:51:00 freenas GEOM_ELI: Crypto: hardware
Dec 30 06:51:00 freenas GEOM_MIRROR: Device mirror/swap1 launched (2/2).
Dec 30 06:51:00 freenas GEOM_ELI: Device mirror/swap1.eli created.
Dec 30 06:51:00 freenas GEOM_ELI: Encryption: AES-XTS 128
Dec 30 06:51:00 freenas GEOM_ELI: Crypto: hardware
Dec 30 06:51:00 freenas GEOM_MIRROR: Device mirror/swap2 launched (2/2).
Dec 30 06:51:00 freenas GEOM_ELI: Device mirror/swap2.eli created.
Dec 30 06:51:00 freenas GEOM_ELI: Encryption: AES-XTS 128
Dec 30 06:51:00 freenas GEOM_ELI: Crypto: hardware
Dec 30 06:51:00 freenas hwpmc: SOFT/16/64/0x67<INT,USR,SYS,REA,WRI> TSC/1/64/0x20<REA> IAP/8/48/0x3ff<INT,USR,SYS,EDG,THR,REA,WRI,INV,QUA,PRC> IAF/3/48/0x67<INT,USR,SYS,REA,WRI>
Dec 30 06:51:00 freenas kernel: igb1: link state changed to DOWN
Dec 30 06:51:00 freenas CPU: Intel(R) Core(TM) i3-9100 CPU @ 3.60GHz (3600.31-MHz K8-class CPU)
Dec 30 06:51:00 freenas Origin="GenuineIntel" Id=0x906eb Family=0x6 Model=0x9e Stepping=11
Dec 30 06:51:00 freenas Features=0xbfebfbff<FPU,VME,DE,PSE,TSC,MSR,PAE,MCE,CX8,APIC,SEP,MTRR,PGE,MCA,CMOV,PAT,PSE36,CLFLUSH,DTS,ACPI,MMX,FXSR,SSE,SSE2,SS,HTT,TM,PBE>
Dec 30 06:51:00 freenas Features2=0x7ffafbbf<SSE3,PCLMULQDQ,DTES64,MON,DS_CPL,VMX,EST,TM2,SSSE3,SDBG,FMA,CX16,xTPR,PDCM,PCID,SSE4.1,SSE4.2,x2APIC,MOVBE,POPCNT,TSCDLT,AESNI,XSAVE,OSXSAVE,AVX,F16C,RDRAND>
Dec 30 06:51:00 freenas AMD Features=0x2c100800<SYSCALL,NX,Page1GB,RDTSCP,LM>
Dec 30 06:51:00 freenas AMD Features2=0x121<LAHF,ABM,Prefetch>
Dec 30 06:51:00 freenas Structured Extended Features=0x29c67ab<FSGSBASE,TSCADJ,BMI1,AVX2,SMEP,BMI2,ERMS,INVPCID,NFPUSG,MPX,RDSEED,ADX,SMAP,CLFLUSHOPT,PROCTRACE>
Dec 30 06:51:00 freenas Structured Extended Features3=0x9c002e00<MCUOPT,MD_CLEAR,TSXFA,IBPB,STIBP,L1DFL,SSBD>
Dec 30 06:51:00 freenas XSAVE Features=0xf<XSAVEOPT,XSAVEC,XINUSE,XSAVES>
Dec 30 06:51:00 freenas VT-x: PAT,HLT,MTF,PAUSE,EPT,UG,VPID
Dec 30 06:51:00 freenas TSC: P-state invariant, performance statistics
Dec 30 06:51:00 freenas 1 2021-12-30T06:51:00.856689+01:00 freenas.local ntpd 1293 - - ntpd 4.2.8p15-a (1): Starting
Dec 30 06:51:00 freenas 1 2021-12-30T06:51:00.856788+01:00 freenas.local ntpd 1293 - - Command line: /usr/sbin/ntpd -p /var/db/ntp/ntpd.pid -c /etc/ntp.conf -f /var/db/ntp/ntpd.drift -g
Dec 30 06:51:00 freenas 1 2021-12-30T06:51:00.856792+01:00 freenas.local ntpd 1293 - - ----------------------------------------------------
Dec 30 06:51:00 freenas 1 2021-12-30T06:51:00.856794+01:00 freenas.local ntpd 1293 - - ntp-4 is maintained by Network Time Foundation,
Dec 30 06:51:00 freenas 1 2021-12-30T06:51:00.856797+01:00 freenas.local ntpd 1293 - - Inc. (NTF), a non-profit 501(c)(3) public-benefit
Dec 30 06:51:00 freenas 1 2021-12-30T06:51:00.856799+01:00 freenas.local ntpd 1293 - - corporation. Support and training for ntp-4 are
Dec 30 06:51:00 freenas 1 2021-12-30T06:51:00.856802+01:00 freenas.local ntpd 1293 - - available at https://www.nwtime.org/support
Dec 30 06:51:00 freenas 1 2021-12-30T06:51:00.856804+01:00 freenas.local ntpd 1293 - - ----------------------------------------------------
Dec 30 06:51:00 freenas Security policy loaded: MAC/ntpd (mac_ntpd)
Dec 30 06:51:01 freenas kernel: igb1: link state changed to UP
 
Zuletzt bearbeitet:
Wenn ich das richtig lese hast du eine externe USB Platte von Sandisk (da0), versuch mal ohne die zu starten, vorausgesetzt, da ist nicht das System oben.
 
da ist truenas installiert. ich habe intern einen usb anschluss und einen usb stick der ssd technik hat. deshalb wird er als usb platte angezeigt.
 
yamaharacer schrieb:
Ich kann weder schreiben noch lesen der SMB Verbindungen.
Wie ist es denn bei anderen Verbindungsprotokollen wie NFS oder sshfs?

Was sagen die S.M.A.R.T.-Werte der Festplatten?
Wenn es korrigierbare Lesefehler gibt kann das auch zum Geschwindigkeitseinbruch führen ohne das sich das in den Logs zeigt.
 
kann ich das irgendwie mit SSH erledigen? ich bekomme gerade keinerlei Verbindung mehr zum UI.

Ich habe gestern mal short test gemacht, da war alles ok. möchte aber auf Nummer sicher gehen.
 
Ich vermute stark, dass es da ein Problem mit dem USB Stick gibt, egal welche Technik der unterliegt.
Probier den mal auf einem anderen Port, check ob Platz frei drauf ist und falls du einen Ersatzstick hast, ein DiskImage 1:1 auf einen anderen USB Stick kopieren oder eine zusätzliche Platte.
Die Leserate, falls ich das richtig lese, ist im kb/s Bereich.
 
yamaharacer schrieb:
kann ich das irgendwie mit SSH erledigen?
Was denn? Einloggen und die S.M.A.R.T.-Werte checken?
Ja klar. Mit dem Kommando smartctl:
smartctl -a /dev/ada0
Wobei Du für ada0 das entsprechende Gerät einsetzen musst, für welches Du die S.M.A.R.T.-Werte auslesen willst.
Mit
camcontrol devlist
kriegst Du eine Liste aller Geräte.
 
anbei die Smart Überprüfung
=== START OF INFORMATION SECTION ===
Model Family: Western Digital Red
Device Model: WDC WD40EFRX-68N32N0
Serial Number: WD-WCC7K4PE6NJR
LU WWN Device Id: 5 0014ee 2be498986
Firmware Version: 82.00A82
User Capacity: 4,000,787,030,016 bytes [4.00 TB]
Sector Sizes: 512 bytes logical, 4096 bytes physical
Rotation Rate: 5400 rpm
Form Factor: 3.5 inches
Device is: In smartctl database [for details use: -P show]
ATA Version is: ACS-3 T13/2161-D revision 5
SATA Version is: SATA 3.1, 6.0 Gb/s (current: 6.0 Gb/s)
Local Time is: Thu Dec 30 13:56:30 2021 CET
SMART support is: Available - device has SMART capability.
SMART support is: Enabled

=== START OF READ SMART DATA SECTION ===
SMART overall-health self-assessment test result: PASSED

General SMART Values:
Offline data collection status: (0x00) Offline data collection activity
was never started.
Auto Offline Data Collection: Disabled.
Self-test execution status: ( 0) The previous self-test routine completed
without error or no self-test has ever
been run.
Total time to complete Offline
data collection: (44400) seconds.
Offline data collection
capabilities: (0x7b) SMART execute Offline immediate.
Auto Offline data collection on/off support.
Suspend Offline collection upon new
command.
Offline surface scan supported.
Self-test supported.
Conveyance Self-test supported.
Selective Self-test supported.
SMART capabilities: (0x0003) Saves SMART data before entering
power-saving mode.
Supports SMART auto save timer.
Error logging capability: (0x01) Error logging supported.
General Purpose Logging supported.
Short self-test routine
recommended polling time: ( 2) minutes.
Extended self-test routine
recommended polling time: ( 471) minutes.
Conveyance self-test routine
recommended polling time: ( 5) minutes.
SCT capabilities: (0x303d) SCT Status supported.
SCT Error Recovery Control supported.
SCT Feature Control supported.
SCT Data Table supported.

SMART Attributes Data Structure revision number: 16
Vendor Specific SMART Attributes with Thresholds:
ID# ATTRIBUTE_NAME FLAG VALUE WORST THRESH TYPE UPDATED WHEN_FAILED RAW_VALUE
1 Raw_Read_Error_Rate 0x002f 200 200 051 Pre-fail Always - 0
3 Spin_Up_Time 0x0027 180 163 021 Pre-fail Always - 5966
4 Start_Stop_Count 0x0032 100 100 000 Old_age Always - 786
5 Reallocated_Sector_Ct 0x0033 200 200 140 Pre-fail Always - 0
7 Seek_Error_Rate 0x002e 200 200 000 Old_age Always - 0
9 Power_On_Hours 0x0032 098 098 000 Old_age Always - 2120
10 Spin_Retry_Count 0x0032 100 100 000 Old_age Always - 0
11 Calibration_Retry_Count 0x0032 100 100 000 Old_age Always - 0
12 Power_Cycle_Count 0x0032 100 100 000 Old_age Always - 261
192 Power-Off_Retract_Count 0x0032 200 200 000 Old_age Always - 25
193 Load_Cycle_Count 0x0032 200 200 000 Old_age Always - 1525
194 Temperature_Celsius 0x0022 127 117 000 Old_age Always - 23
196 Reallocated_Event_Count 0x0032 200 200 000 Old_age Always - 0
197 Current_Pending_Sector 0x0032 200 200 000 Old_age Always - 0
198 Offline_Uncorrectable 0x0030 100 253 000 Old_age Offline - 0
199 UDMA_CRC_Error_Count 0x0032 200 200 000 Old_age Always - 0
200 Multi_Zone_Error_Rate 0x0008 100 253 000 Old_age Offline - 0

SMART Error Log Version: 1
No Errors Logged

SMART Self-test log structure revision number 1
No self-tests have been logged. [To run self-tests, use: smartctl -t]

SMART Selective self-test log data structure revision number 1
SPAN MIN_LBA MAX_LBA CURRENT_TEST_STATUS
1 0 0 Not_testing
2 0 0 Not_testing
3 0 0 Not_testing
4 0 0 Not_testing
5 0 0 Not_testing
Selective self-test flags (0x0):
After scanning selected spans, do NOT read-scan remainder of disk.
If Selective self-test is pending on power-up, resume after 0 minute delay.
=== START OF INFORMATION SECTION ===
Model Family: Western Digital Red
Device Model: WDC WD40EFRX-68N32N0
Serial Number: WD-WCC7K6LP52CK
LU WWN Device Id: 5 0014ee 2be4989c4
Firmware Version: 82.00A82
User Capacity: 4,000,787,030,016 bytes [4.00 TB]
Sector Sizes: 512 bytes logical, 4096 bytes physical
Rotation Rate: 5400 rpm
Form Factor: 3.5 inches
Device is: In smartctl database [for details use: -P show]
ATA Version is: ACS-3 T13/2161-D revision 5
SATA Version is: SATA 3.1, 6.0 Gb/s (current: 6.0 Gb/s)
Local Time is: Thu Dec 30 13:58:18 2021 CET
SMART support is: Available - device has SMART capability.
SMART support is: Enabled

=== START OF READ SMART DATA SECTION ===
SMART overall-health self-assessment test result: PASSED

General SMART Values:
Offline data collection status: (0x00) Offline data collection activity
was never started.
Auto Offline Data Collection: Disabled.
Self-test execution status: ( 0) The previous self-test routine completed
without error or no self-test has ever
been run.
Total time to complete Offline
data collection: (44400) seconds.
Offline data collection
capabilities: (0x7b) SMART execute Offline immediate.
Auto Offline data collection on/off support.
Suspend Offline collection upon new
command.
Offline surface scan supported.
Self-test supported.
Conveyance Self-test supported.
Selective Self-test supported.
SMART capabilities: (0x0003) Saves SMART data before entering
power-saving mode.
Supports SMART auto save timer.
Error logging capability: (0x01) Error logging supported.
General Purpose Logging supported.
Short self-test routine
recommended polling time: ( 2) minutes.
Extended self-test routine
recommended polling time: ( 471) minutes.
Conveyance self-test routine
recommended polling time: ( 5) minutes.
SCT capabilities: (0x303d) SCT Status supported.
SCT Error Recovery Control supported.
SCT Feature Control supported.
SCT Data Table supported.

SMART Attributes Data Structure revision number: 16
Vendor Specific SMART Attributes with Thresholds:
ID# ATTRIBUTE_NAME FLAG VALUE WORST THRESH TYPE UPDATED WHEN_FAILED RAW_VALUE
1 Raw_Read_Error_Rate 0x002f 200 200 051 Pre-fail Always - 0
3 Spin_Up_Time 0x0027 185 168 021 Pre-fail Always - 5708
4 Start_Stop_Count 0x0032 100 100 000 Old_age Always - 783
5 Reallocated_Sector_Ct 0x0033 200 200 140 Pre-fail Always - 0
7 Seek_Error_Rate 0x002e 200 200 000 Old_age Always - 0
9 Power_On_Hours 0x0032 098 098 000 Old_age Always - 2119
10 Spin_Retry_Count 0x0032 100 100 000 Old_age Always - 0
11 Calibration_Retry_Count 0x0032 100 100 000 Old_age Always - 0
12 Power_Cycle_Count 0x0032 100 100 000 Old_age Always - 262
192 Power-Off_Retract_Count 0x0032 200 200 000 Old_age Always - 23
193 Load_Cycle_Count 0x0032 200 200 000 Old_age Always - 1522
194 Temperature_Celsius 0x0022 127 116 000 Old_age Always - 23
196 Reallocated_Event_Count 0x0032 200 200 000 Old_age Always - 0
197 Current_Pending_Sector 0x0032 200 200 000 Old_age Always - 0
198 Offline_Uncorrectable 0x0030 100 253 000 Old_age Offline - 0
199 UDMA_CRC_Error_Count 0x0032 200 200 000 Old_age Always - 0
200 Multi_Zone_Error_Rate 0x0008 100 253 000 Old_age Offline - 0

SMART Error Log Version: 1
No Errors Logged

SMART Self-test log structure revision number 1
No self-tests have been logged. [To run self-tests, use: smartctl -t]

SMART Selective self-test log data structure revision number 1
SPAN MIN_LBA MAX_LBA CURRENT_TEST_STATUS
1 0 0 Not_testing
2 0 0 Not_testing
3 0 0 Not_testing
4 0 0 Not_testing
5 0 0 Not_testing
Selective self-test flags (0x0):
After scanning selected spans, do NOT read-scan remainder of disk.
If Selective self-test is pending on power-up, resume after 0 minute delay.
=== START OF INFORMATION SECTION ===
Model Family: Western Digital Red
Device Model: WDC WD40EFRX-68N32N0
Serial Number: WD-WCC7K3PU2RZK
LU WWN Device Id: 5 0014ee 20f654395
Firmware Version: 82.00A82
User Capacity: 4,000,787,030,016 bytes [4.00 TB]
Sector Sizes: 512 bytes logical, 4096 bytes physical
Rotation Rate: 5400 rpm
Form Factor: 3.5 inches
Device is: In smartctl database [for details use: -P show]
ATA Version is: ACS-3 T13/2161-D revision 5
SATA Version is: SATA 3.1, 6.0 Gb/s (current: 6.0 Gb/s)
Local Time is: Thu Dec 30 14:00:02 2021 CET
SMART support is: Available - device has SMART capability.
SMART support is: Enabled

=== START OF READ SMART DATA SECTION ===
SMART overall-health self-assessment test result: PASSED

General SMART Values:
Offline data collection status: (0x00) Offline data collection activity
was never started.
Auto Offline Data Collection: Disabled.
Self-test execution status: ( 0) The previous self-test routine completed
without error or no self-test has ever
been run.
Total time to complete Offline
data collection: (44700) seconds.
Offline data collection
capabilities: (0x7b) SMART execute Offline immediate.
Auto Offline data collection on/off support.
Suspend Offline collection upon new
command.
Offline surface scan supported.
Self-test supported.
Conveyance Self-test supported.
Selective Self-test supported.
SMART capabilities: (0x0003) Saves SMART data before entering
power-saving mode.
Supports SMART auto save timer.
Error logging capability: (0x01) Error logging supported.
General Purpose Logging supported.
Short self-test routine
recommended polling time: ( 2) minutes.
Extended self-test routine
recommended polling time: ( 474) minutes.
Conveyance self-test routine
recommended polling time: ( 5) minutes.
SCT capabilities: (0x303d) SCT Status supported.
SCT Error Recovery Control supported.
SCT Feature Control supported.
SCT Data Table supported.

SMART Attributes Data Structure revision number: 16
Vendor Specific SMART Attributes with Thresholds:
ID# ATTRIBUTE_NAME FLAG VALUE WORST THRESH TYPE UPDATED WHEN_FAILED RAW_VALUE
1 Raw_Read_Error_Rate 0x002f 200 200 051 Pre-fail Always - 0
3 Spin_Up_Time 0x0027 215 164 021 Pre-fail Always - 4241
4 Start_Stop_Count 0x0032 099 099 000 Old_age Always - 1897
5 Reallocated_Sector_Ct 0x0033 200 200 140 Pre-fail Always - 0
7 Seek_Error_Rate 0x002e 100 253 000 Old_age Always - 0
9 Power_On_Hours 0x0032 080 080 000 Old_age Always - 15169
10 Spin_Retry_Count 0x0032 100 100 000 Old_age Always - 0
11 Calibration_Retry_Count 0x0032 100 100 000 Old_age Always - 0
12 Power_Cycle_Count 0x0032 100 100 000 Old_age Always - 695
192 Power-Off_Retract_Count 0x0032 200 200 000 Old_age Always - 45
193 Load_Cycle_Count 0x0032 200 200 000 Old_age Always - 1881
194 Temperature_Celsius 0x0022 118 106 000 Old_age Always - 32
196 Reallocated_Event_Count 0x0032 200 200 000 Old_age Always - 0
197 Current_Pending_Sector 0x0032 200 200 000 Old_age Always - 0
198 Offline_Uncorrectable 0x0030 100 253 000 Old_age Offline - 0
199 UDMA_CRC_Error_Count 0x0032 200 200 000 Old_age Always - 0
200 Multi_Zone_Error_Rate 0x0008 200 200 000 Old_age Offline - 0

SMART Error Log Version: 1
No Errors Logged

SMART Self-test log structure revision number 1
Num Test_Description Status Remaining LifeTime(hours) LBA_of_first_error
# 1 Short offline Completed without error 00% 15158 -
# 2 Short offline Completed without error 00% 8998 -
# 3 Extended offline Completed without error 00% 8647 -
# 4 Short offline Completed without error 00% 8279 -
# 5 Short offline Completed without error 00% 7559 -
# 6 Short offline Completed without error 00% 6864 -
# 7 Short offline Completed without error 00% 6121 -
# 8 Short offline Completed without error 00% 5415 -
# 9 Short offline Completed without error 00% 4696 -
#10 Extended offline Completed without error 00% 4345 -
#11 Short offline Completed without error 00% 3952 -
#12 Short offline Completed without error 00% 3232 -
#13 Short offline Completed without error 00% 2401 -
#14 Short offline Completed without error 00% 1154 -

SMART Selective self-test log data structure revision number 1
SPAN MIN_LBA MAX_LBA CURRENT_TEST_STATUS
1 0 0 Not_testing
2 0 0 Not_testing
3 0 0 Not_testing
4 0 0 Not_testing
5 0 0 Not_testing
Selective self-test flags (0x0):
After scanning selected spans, do NOT read-scan remainder of disk.
If Selective self-test is pending on power-up, resume after 0 minute delay.
=== START OF INFORMATION SECTION ===
Model Family: Western Digital Red
Device Model: WDC WD40EFRX-68N32N0
Serial Number: WD-WCC7K3PU27RK
LU WWN Device Id: 5 0014ee 264bab37b
Firmware Version: 82.00A82
User Capacity: 4,000,787,030,016 bytes [4.00 TB]
Sector Sizes: 512 bytes logical, 4096 bytes physical
Rotation Rate: 5400 rpm
Form Factor: 3.5 inches
Device is: In smartctl database [for details use: -P show]
ATA Version is: ACS-3 T13/2161-D revision 5
SATA Version is: SATA 3.1, 6.0 Gb/s (current: 6.0 Gb/s)
Local Time is: Thu Dec 30 14:00:26 2021 CET
SMART support is: Available - device has SMART capability.
SMART support is: Enabled

=== START OF READ SMART DATA SECTION ===
SMART overall-health self-assessment test result: PASSED

General SMART Values:
Offline data collection status: (0x00) Offline data collection activity
was never started.
Auto Offline Data Collection: Disabled.
Self-test execution status: ( 0) The previous self-test routine completed
without error or no self-test has ever
been run.
Total time to complete Offline
data collection: (45660) seconds.
Offline data collection
capabilities: (0x7b) SMART execute Offline immediate.
Auto Offline data collection on/off support.
Suspend Offline collection upon new
command.
Offline surface scan supported.
Self-test supported.
Conveyance Self-test supported.
Selective Self-test supported.
SMART capabilities: (0x0003) Saves SMART data before entering
power-saving mode.
Supports SMART auto save timer.
Error logging capability: (0x01) Error logging supported.
General Purpose Logging supported.
Short self-test routine
recommended polling time: ( 2) minutes.
Extended self-test routine
recommended polling time: ( 484) minutes.
Conveyance self-test routine
recommended polling time: ( 5) minutes.
SCT capabilities: (0x303d) SCT Status supported.
SCT Error Recovery Control supported.
SCT Feature Control supported.
SCT Data Table supported.

SMART Attributes Data Structure revision number: 16
Vendor Specific SMART Attributes with Thresholds:
ID# ATTRIBUTE_NAME FLAG VALUE WORST THRESH TYPE UPDATED WHEN_FAILED RAW_VALUE
1 Raw_Read_Error_Rate 0x002f 200 200 051 Pre-fail Always - 0
3 Spin_Up_Time 0x0027 215 165 021 Pre-fail Always - 4241
4 Start_Stop_Count 0x0032 099 099 000 Old_age Always - 1897
5 Reallocated_Sector_Ct 0x0033 200 200 140 Pre-fail Always - 0
7 Seek_Error_Rate 0x002e 100 253 000 Old_age Always - 0
9 Power_On_Hours 0x0032 080 080 000 Old_age Always - 15170
10 Spin_Retry_Count 0x0032 100 100 000 Old_age Always - 0
11 Calibration_Retry_Count 0x0032 100 100 000 Old_age Always - 0
12 Power_Cycle_Count 0x0032 100 100 000 Old_age Always - 696
192 Power-Off_Retract_Count 0x0032 200 200 000 Old_age Always - 44
193 Load_Cycle_Count 0x0032 200 200 000 Old_age Always - 1918
194 Temperature_Celsius 0x0022 119 109 000 Old_age Always - 31
196 Reallocated_Event_Count 0x0032 200 200 000 Old_age Always - 0
197 Current_Pending_Sector 0x0032 200 200 000 Old_age Always - 0
198 Offline_Uncorrectable 0x0030 100 253 000 Old_age Offline - 0
199 UDMA_CRC_Error_Count 0x0032 200 200 000 Old_age Always - 0
200 Multi_Zone_Error_Rate 0x0008 200 200 000 Old_age Offline - 0

SMART Error Log Version: 1
No Errors Logged

SMART Self-test log structure revision number 1
Num Test_Description Status Remaining LifeTime(hours) LBA_of_first_error
# 1 Short offline Completed without error 00% 15159 -
# 2 Short offline Completed without error 00% 8998 -
# 3 Extended offline Completed without error 00% 8648 -
# 4 Short offline Completed without error 00% 8279 -
# 5 Short offline Completed without error 00% 7560 -
# 6 Short offline Completed without error 00% 6865 -
# 7 Short offline Completed without error 00% 6124 -
# 8 Short offline Completed without error 00% 5419 -
# 9 Short offline Completed without error 00% 4697 -
#10 Extended offline Completed without error 00% 4346 -
#11 Short offline Completed without error 00% 3953 -
#12 Short offline Completed without error 00% 3234 -
#13 Short offline Completed without error 00% 2402 -
#14 Short offline Completed without error 00% 1154 -

SMART Selective self-test log data structure revision number 1
SPAN MIN_LBA MAX_LBA CURRENT_TEST_STATUS
1 0 0 Not_testing
2 0 0 Not_testing
3 0 0 Not_testing
4 0 0 Not_testing
5 0 0 Not_testing
Selective self-test flags (0x0):
After scanning selected spans, do NOT read-scan remainder of disk.
If Selective self-test is pending on power-up, resume after 0 minute delay.
=== START OF INFORMATION SECTION ===
Model Family: Seagate Barracuda 2.5 5400
Device Model: ST2000LM015-2E8174
Serial Number: WDZBCEC6
LU WWN Device Id: 5 000c50 0ace038fa
Firmware Version: SDM1
User Capacity: 2,000,398,934,016 bytes [2.00 TB]
Sector Sizes: 512 bytes logical, 4096 bytes physical
Rotation Rate: 5400 rpm
Form Factor: 2.5 inches
Device is: In smartctl database [for details use: -P show]
ATA Version is: ACS-3 T13/2161-D revision 3b
SATA Version is: SATA 3.1, 6.0 Gb/s (current: 6.0 Gb/s)
Local Time is: Thu Dec 30 14:00:55 2021 CET
SMART support is: Available - device has SMART capability.
SMART support is: Enabled

=== START OF READ SMART DATA SECTION ===
SMART overall-health self-assessment test result: PASSED

General SMART Values:
Offline data collection status: (0x00) Offline data collection activity
was never started.
Auto Offline Data Collection: Disabled.
Self-test execution status: ( 0) The previous self-test routine completed
without error or no self-test has ever
been run.
Total time to complete Offline
data collection: ( 0) seconds.
Offline data collection
capabilities: (0x71) SMART execute Offline immediate.
No Auto Offline data collection support.
Suspend Offline collection upon new
command.
No Offline surface scan supported.
Self-test supported.
Conveyance Self-test supported.
Selective Self-test supported.
SMART capabilities: (0x0003) Saves SMART data before entering
power-saving mode.
Supports SMART auto save timer.
Error logging capability: (0x01) Error logging supported.
General Purpose Logging supported.
Short self-test routine
recommended polling time: ( 1) minutes.
Extended self-test routine
recommended polling time: ( 332) minutes.
Conveyance self-test routine
recommended polling time: ( 2) minutes.
SCT capabilities: (0x3035) SCT Status supported.
SCT Feature Control supported.
SCT Data Table supported.

SMART Attributes Data Structure revision number: 10
Vendor Specific SMART Attributes with Thresholds:
ID# ATTRIBUTE_NAME FLAG VALUE WORST THRESH TYPE UPDATED WHEN_FAILED RAW_VALUE
1 Raw_Read_Error_Rate 0x000f 081 064 006 Pre-fail Always - 115602570
3 Spin_Up_Time 0x0003 098 098 000 Pre-fail Always - 0
4 Start_Stop_Count 0x0032 099 099 020 Old_age Always - 1622
5 Reallocated_Sector_Ct 0x0033 100 100 036 Pre-fail Always - 0
7 Seek_Error_Rate 0x000f 077 060 045 Pre-fail Always - 49088054
9 Power_On_Hours 0x0032 098 098 000 Old_age Always - 1957 (71 144 0)
10 Spin_Retry_Count 0x0013 100 100 097 Pre-fail Always - 0
12 Power_Cycle_Count 0x0032 100 100 020 Old_age Always - 423
184 End-to-End_Error 0x0032 100 100 099 Old_age Always - 0
187 Reported_Uncorrect 0x0032 100 100 000 Old_age Always - 0
188 Command_Timeout 0x0032 100 100 000 Old_age Always - 0
189 High_Fly_Writes 0x003a 100 100 000 Old_age Always - 0
190 Airflow_Temperature_Cel 0x0022 079 045 040 Old_age Always - 21 (Min/Max 21/25)
191 G-Sense_Error_Rate 0x0032 100 100 000 Old_age Always - 1
192 Power-Off_Retract_Count 0x0032 100 100 000 Old_age Always - 12
193 Load_Cycle_Count 0x0032 097 097 000 Old_age Always - 7520
194 Temperature_Celsius 0x0022 021 055 000 Old_age Always - 21 (0 16 0 0 0)
197 Current_Pending_Sector 0x0012 100 100 000 Old_age Always - 0
198 Offline_Uncorrectable 0x0010 100 100 000 Old_age Offline - 0
199 UDMA_CRC_Error_Count 0x003e 200 200 000 Old_age Always - 0
240 Head_Flying_Hours 0x0000 100 253 000 Old_age Offline - 1146 (160 15 0)
241 Total_LBAs_Written 0x0000 100 253 000 Old_age Offline - 14038128734
242 Total_LBAs_Read 0x0000 100 253 000 Old_age Offline - 13186175613
254 Free_Fall_Sensor 0x0032 100 100 000 Old_age Always - 0

SMART Error Log Version: 1
No Errors Logged

SMART Self-test log structure revision number 1
No self-tests have been logged. [To run self-tests, use: smartctl -t]

SMART Selective self-test log data structure revision number 1
SPAN MIN_LBA MAX_LBA CURRENT_TEST_STATUS
1 0 0 Not_testing
2 0 0 Not_testing
3 0 0 Not_testing
4 0 0 Not_testing
5 0 0 Not_testing
Selective self-test flags (0x0):
After scanning selected spans, do NOT read-scan remainder of disk.
If Selective self-test is pending on power-up, resume after 0 minute delay.
=== START OF INFORMATION SECTION ===
Model Family: Seagate Barracuda 2.5 5400
Device Model: ST2000LM015-2E8174
Serial Number: WDZBF9PC
LU WWN Device Id: 5 000c50 0acd56144
Firmware Version: SDM1
User Capacity: 2,000,398,934,016 bytes [2.00 TB]
Sector Sizes: 512 bytes logical, 4096 bytes physical
Rotation Rate: 5400 rpm
Form Factor: 2.5 inches
Device is: In smartctl database [for details use: -P show]
ATA Version is: ACS-3 T13/2161-D revision 3b
SATA Version is: SATA 3.1, 6.0 Gb/s (current: 6.0 Gb/s)
Local Time is: Thu Dec 30 14:01:21 2021 CET
SMART support is: Available - device has SMART capability.
SMART support is: Enabled

=== START OF READ SMART DATA SECTION ===
SMART overall-health self-assessment test result: PASSED

General SMART Values:
Offline data collection status: (0x00) Offline data collection activity
was never started.
Auto Offline Data Collection: Disabled.
Self-test execution status: ( 0) The previous self-test routine completed
without error or no self-test has ever
been run.
Total time to complete Offline
data collection: ( 0) seconds.
Offline data collection
capabilities: (0x71) SMART execute Offline immediate.
No Auto Offline data collection support.
Suspend Offline collection upon new
command.
No Offline surface scan supported.
Self-test supported.
Conveyance Self-test supported.
Selective Self-test supported.
SMART capabilities: (0x0003) Saves SMART data before entering
power-saving mode.
Supports SMART auto save timer.
Error logging capability: (0x01) Error logging supported.
General Purpose Logging supported.
Short self-test routine
recommended polling time: ( 1) minutes.
Extended self-test routine
recommended polling time: ( 320) minutes.
Conveyance self-test routine
recommended polling time: ( 2) minutes.
SCT capabilities: (0x3035) SCT Status supported.
SCT Feature Control supported.
SCT Data Table supported.

SMART Attributes Data Structure revision number: 10
Vendor Specific SMART Attributes with Thresholds:
ID# ATTRIBUTE_NAME FLAG VALUE WORST THRESH TYPE UPDATED WHEN_FAILED RAW_VALUE
1 Raw_Read_Error_Rate 0x000f 081 064 006 Pre-fail Always - 120073247
3 Spin_Up_Time 0x0003 098 098 000 Pre-fail Always - 0
4 Start_Stop_Count 0x0032 099 099 020 Old_age Always - 2040
5 Reallocated_Sector_Ct 0x0033 100 100 036 Pre-fail Always - 0
7 Seek_Error_Rate 0x000f 073 060 045 Pre-fail Always - 19569938
9 Power_On_Hours 0x0032 098 098 000 Old_age Always - 1872 (184 92 0)
10 Spin_Retry_Count 0x0013 100 100 097 Pre-fail Always - 0
12 Power_Cycle_Count 0x0032 100 100 020 Old_age Always - 432
184 End-to-End_Error 0x0032 100 100 099 Old_age Always - 0
187 Reported_Uncorrect 0x0032 100 100 000 Old_age Always - 0
188 Command_Timeout 0x0032 100 100 000 Old_age Always - 0
189 High_Fly_Writes 0x003a 100 100 000 Old_age Always - 0
190 Airflow_Temperature_Cel 0x0022 079 043 040 Old_age Always - 21 (Min/Max 21/26)
191 G-Sense_Error_Rate 0x0032 100 100 000 Old_age Always - 0
192 Power-Off_Retract_Count 0x0032 100 100 000 Old_age Always - 12
193 Load_Cycle_Count 0x0032 097 097 000 Old_age Always - 6911
194 Temperature_Celsius 0x0022 021 057 000 Old_age Always - 21 (0 16 0 0 0)
197 Current_Pending_Sector 0x0012 100 100 000 Old_age Always - 0
198 Offline_Uncorrectable 0x0010 100 100 000 Old_age Offline - 0
199 UDMA_CRC_Error_Count 0x003e 200 200 000 Old_age Always - 0
240 Head_Flying_Hours 0x0000 100 253 000 Old_age Offline - 1073 (68 96 0)
241 Total_LBAs_Written 0x0000 100 253 000 Old_age Offline - 11453148692
242 Total_LBAs_Read 0x0000 100 253 000 Old_age Offline - 9911970021
254 Free_Fall_Sensor 0x0032 100 100 000 Old_age Always - 0

SMART Error Log Version: 1
No Errors Logged

SMART Self-test log structure revision number 1
No self-tests have been logged. [To run self-tests, use: smartctl -t]

SMART Selective self-test log data structure revision number 1
SPAN MIN_LBA MAX_LBA CURRENT_TEST_STATUS
1 0 0 Not_testing
2 0 0 Not_testing
3 0 0 Not_testing
4 0 0 Not_testing
5 0 0 Not_testing
Selective self-test flags (0x0):
After scanning selected spans, do NOT read-scan remainder of disk.
If Selective self-test is pending on power-up, resume after 0 minute delay.
=== START OF INFORMATION SECTION ===
Model Family: SanDisk based SSDs
Device Model: SanDisk pSSD
Serial Number: 0059ce0c9
LU WWN Device Id: 5 001b44 09c05c9e0
Firmware Version: 6EB 1030
User Capacity: 128,043,712,512 bytes [128 GB]
Sector Size: 512 bytes logical/physical
Rotation Rate: Solid State Device
Form Factor: 1.8 inches
TRIM Command: Available, deterministic
Device is: In smartctl database [for details use: -P show]
ATA Version is: ACS-2 T13/2015-D revision 3
SATA Version is: SATA 3.0, 6.0 Gb/s (current: 6.0 Gb/s)
Local Time is: Thu Dec 30 14:03:49 2021 CET
SMART support is: Available - device has SMART capability.
SMART support is: Enabled

=== START OF READ SMART DATA SECTION ===
SMART overall-health self-assessment test result: FAILED!
Drive failure expected in less than 24 hours. SAVE ALL DATA.
See vendor-specific Attribute list for failed Attributes.

General SMART Values:
Offline data collection status: (0x00) Offline data collection activity
was never started.
Auto Offline Data Collection: Disabled.
Self-test execution status: ( 0) The previous self-test routine completed
without error or no self-test has ever
been run.
Total time to complete Offline
data collection: ( 120) seconds.
Offline data collection
capabilities: (0x51) SMART execute Offline immediate.
No Auto Offline data collection support.
Suspend Offline collection upon new
command.
No Offline surface scan supported.
Self-test supported.
No Conveyance Self-test supported.
Selective Self-test supported.
SMART capabilities: (0x0003) Saves SMART data before entering
power-saving mode.
Supports SMART auto save timer.
Error logging capability: (0x01) Error logging supported.
General Purpose Logging supported.
Short self-test routine
recommended polling time: ( 2) minutes.
Extended self-test routine
recommended polling time: ( 41) minutes.

SMART Attributes Data Structure revision number: 1
Vendor Specific SMART Attributes with Thresholds:
ID# ATTRIBUTE_NAME FLAG VALUE WORST THRESH TYPE UPDATED WHEN_FAILED RAW_VALUE
5 Reallocated_Sector_Ct 0x0002 100 100 000 Old_age Always - 4
9 Power_On_Hours 0x0002 100 100 000 Old_age Always - 7
12 Power_Cycle_Count 0x0002 100 100 000 Old_age Always - 0
165 Total_Write/Erase_Count 0x0002 100 100 000 Old_age Always - 2054
171 Program_Fail_Count 0x0002 100 100 000 Old_age Always - 0
172 Erase_Fail_Count 0x0002 100 100 000 Old_age Always - 4
173 Avg_Write/Erase_Count 0x0002 100 100 000 Old_age Always - 14
174 Unexpect_Power_Loss_Ct 0x0002 100 100 000 Old_age Always - 0
187 Reported_Uncorrect 0x0002 100 100 000 Old_age Always - 0
194 Temperature_Celsius 0x0022 092 008 000 Old_age Always - 8 (Min/Max 0/33)
230 Perc_Write/Erase_Count 0x0002 100 100 000 Old_age Always - 46
232 Perc_Avail_Resrvd_Space 0x0003 000 100 005 Pre-fail Always FAILING_NOW 0
234 Perc_Write/Erase_Ct_BC 0x0002 100 100 000 Old_age Always - 10000
241 Total_LBAs_Written 0x0002 100 100 000 Old_age Always - 0
242 Total_LBAs_Read 0x0002 100 100 000 Old_age Always - 0

SMART Error Log not supported

SMART Self-test Log not supported

SMART Selective self-test log data structure revision number 0
Note: revision number not 1 implies that no selective self-test has ever been run
SPAN MIN_LBA MAX_LBA CURRENT_TEST_STATUS
1 0 0 Not_testing
2 0 0 Not_testing
3 0 0 Not_testing
4 0 0 Not_testing
5 0 0 Not_testing
Selective self-test flags (0x0):
After scanning selected spans, do NOT read-scan remainder of disk.
If Selective self-test is pending on power-up, resume after 0 minute delay.
 
steht eh quasi im klartext drin, beim usb-stick:
=== START OF READ SMART DATA SECTION ===
SMART overall-health self-assessment test result: FAILED!
Drive failure expected in less than 24 hours. SAVE ALL DATA.
See vendor-specific Attribute list for failed Attributes.
 
ja soweit ich weiß habe ich aber bei dem usb stick smart ausgeschaltet gehabt, da es mir ständig einen Fehler angezeigt hat dass das Device nicht Smart überwacht werden kann.
 
Sandisk Extreme Pro, oder? Kannst du den Stick nicht einmal ausbauen und den einem Lesetest unterziehen?
Ich glaube mit dem Stick hatten schon mehrere Probleme. Wird zudem sehr heiß bei Dauerbetrieb.
Ich weiß nicht, ob das Teil als Systemlaufwerk wirklich taugt. Nimm lieber mal eine normale SSD zum testen.
 
ja ist ein extreme pro. habe den extra gekauft mit der Aussage, dass er SSD Technik enthält und langlebig sei. Ich werde vorübergehend einen anderen Stick einbauen, so dass ich wenigstens an meine Daten komme und den Sandisk einem Test unterziehen.

Melde mich dann nochmal.
 
ich habe keine Sata Ports mehr frei daher der Stick.

Also kleines Update. Ich habe eine stink normale 1TB Festplatte von Seagate als Freenas Installationsplatte verwendet. Nach der Installation war alles in Ordnung.

Sobald ich meine ursprüngliche Konfiguration einspiele, passiert das ganze wieder.

Ich spiele jetzt mal eine ältere Konfiguration auf nur um sicher zu gehen.
 
irgendwas muss es in der config zerschossen haben.

ich habe nun eine config vom 12. Dezember eingespielt und nun läuft alles wieder mit der gewohnten Geschwindigkeit.

Der Stick hat bisher auch noch keine Fehler. Lasse ihn aber noch durchlaufen.

Edit: Der Stick lief ohne Fehler durch.
 

Anhänge

  • Stick.png
    Stick.png
    24,9 KB · Aufrufe: 257
Zuletzt bearbeitet:
Zurück
Oben