Work- & Gaming-PC für Flugzeugkoffer - 2000€+ geht

ich hab gerade das bios upgedated, was das problem sein könnte. es scheint jetzt besser zu laufen. mal schauen wie es kommt. ich dachte das bios wäre auch auf neuestem stand aber jetzt gemerkt, dass das bios vom gigabyte control center das in windows läuft nicht mitupgedated wird. neue bios version verbessert viel habe ich gesehen und unter anderem auch RAM.
Ergänzung ()

Knergy schrieb:
Schnüffelsoftware kannst du ausschließen? Dein Standort, kombiniert mit wirtschaftlicher Betätigung ist halt schon exotisch ...
ja denke da ist nix. hätte nur gedacht dass die vpn software astrill das system verschlechtert.
 
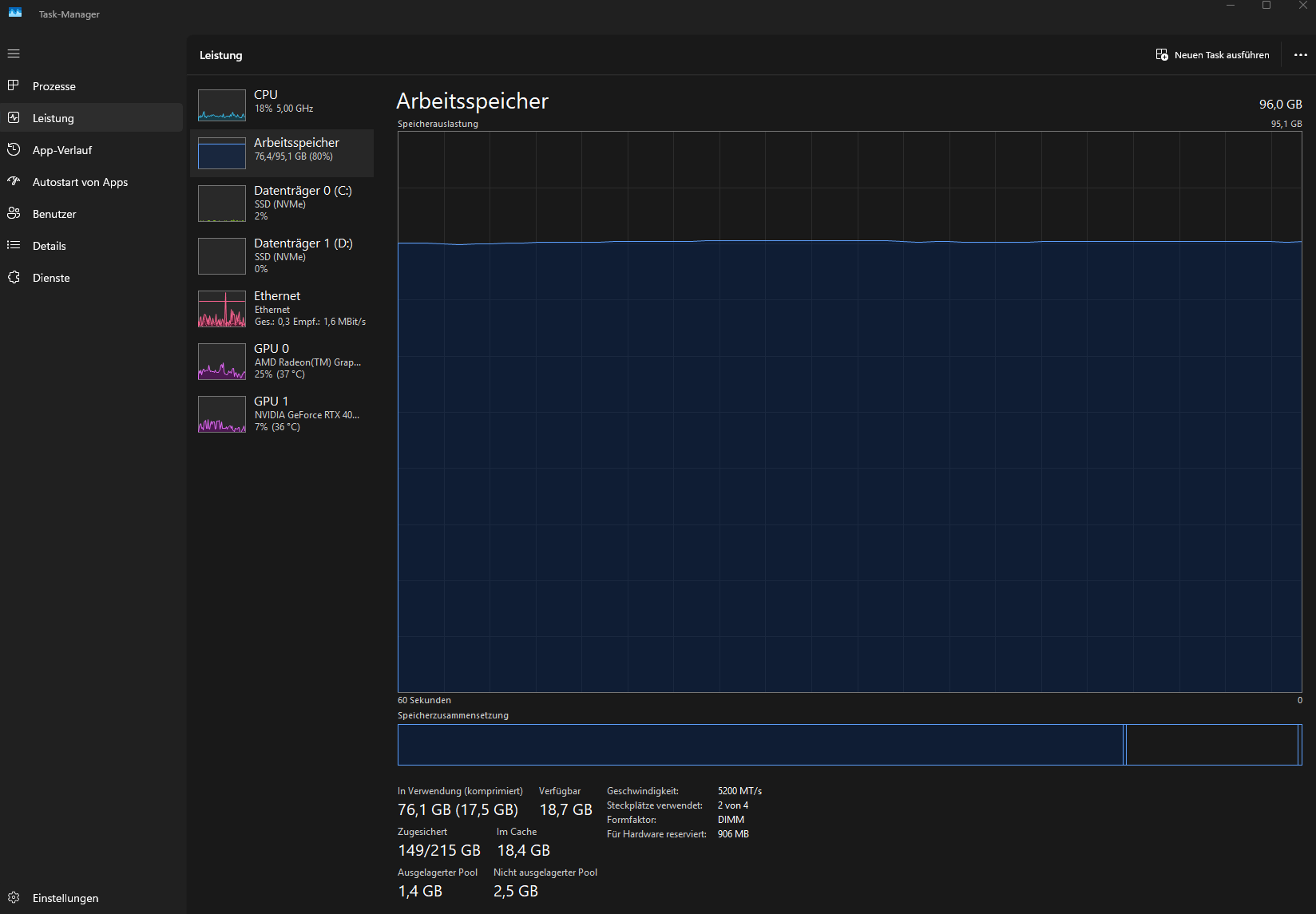
Ich muss jetzt weniger offen haben als ich gerne hätte wegen dem RAM denke ich. Bin bei 77GB Nutzung nachdem ich paar Edge Fenster und Photoshop geschlossen habe.

1752662683407.png



2 * 96 GB Ram gibt es ja auch habe ich jetzt gesehen.


Würde das auch noch gehen mit meiner Hardware:

GIGABYTE B650E AORUS Pro X USB4 https://geizhals.de/gigabyte-b650e-aorus-pro-x-usb4-a3200705.html
AMD 9 7950X3D
RTX 4080S
 
aber ist das dann auch besser wenn die taktrate so weit runter muss?

ich könnte mir so einen kaufen und diese 96Gb (2*48), die ich aktuell nutze, in einen zweiten Desktop PC einbauen, den ich nur ganz selten vlt 3 Wochen im Jahr nutze im Schnitt und wo diese 96 dann ausreichen würden, da man weniger offen hat in dieser Zeitperiode.
 
Markus872 schrieb:
aber ist das dann auch besser wenn die taktrate so weit runter muss?
Besser ist das nicht nur mögen alle aktuellen CPUs keine Vollbestückung, das ist konstruktionsbedingt.

Entweder zwei Sticks mkt 128GB und 5600 oder eben 256GB mit 3600.

AMD gibt bei vier belegten RAM-Slots 3600 MT/s frei für deine CPU, egal ob Single- oder Dualrank.
Allesdarüber kann laufen muss es aber nicht und stabil schon dreimal nicht.
Markus872 schrieb:
ich könnte mir so einen kaufen und diese 96Gb (2*48), die ich aktuell nutze, in einen zweiten Desktop PC einbauen, den ich nur ganz selten vlt 3 Wochen im Jahr nutze im Schnitt und wo diese 96 dann ausreichen würden, da man weniger offen hat in dieser Zeitperiode.
Wenn du die 96GB gut weiterverwenden kannst ist doch gut, dann hast du auch ein Kit in Reserve falls es mal wieder nicht läuft.
 
  • Gefällt mir
Reaktionen: Markus872
was ist mit ddr6? der geht wohl nicht oder?

erst im neuen PC dann DDR 6?
 
Markus872 schrieb:
Dann hätte ich ja gleich die 2*64 GB kaufen können wenn die auch gehen.
ne, die gabs damals noch nicht.
DDR6 wird auf Deinem Board nicht funktionieren, gibt es auch noch lange nicht
 
werde mir diesen 2*64GB Ram dann holen, oder gibts noch was besseres jetzt?

Ich brauche sehr viel mehr, denn will jetzt auch 2-3 lokale Virtual Machines durchgehend laufen lassen.
 
Overclocking will ich nicht machen. Brauch 100% Zuverlässigkeit. Mit dem jetzigem 2*48 habe ich das.


wann wird der DDR6 kommen? Zu dem Zeitpunkt werde ich dann wohl ein neuen PC kaufen um dann nochmal mehr Ram zu bekommen.
 
@Markus872
Du kannst jetzt bereits auch auf Vollbestückung gehen 256GB (4x64GB) nur musst du dann eben den Takt drosseln auf 3600 wenn das Board es nicht schon selbst entsprechend reduziert.
 
ich nehme lieber den 5600. bei 3600 dürfe alles langsamer werden. und vlt häufiger abstürze.

wird denn in zukunft noch mehr als 128gb ram mit 5600 kommen?
 
Markus872 schrieb:
bei 3600 dürfe alles langsamer werden.
Probiers aus und stell dein aktuelles Kit es im BIOS auf 3600.
Ich bezweifle das du einen Unterschied merken wirst.
Markus872 schrieb:
und vlt häufiger abstürze.
Du bist innerhalb der Spezifikation vom Hersteller, konservativer als das wird es nicht.
 
ich nutze edge und chrome mit vielen fenstern und vielen tabs in den fenstern und das laden dauerte viel länger wieder wenn man beide Browser startete und wenn man auf noch ungeladene tabs klickte dauerte es oft auch lange bis der tab dann kam, also es ging einfach im ganzen edge zb nichts bis der tab auf den man klickte dann geladen war. Oder es dauert auch länger wenn man einzelne Workspaces mit vielen Tabs startete in Edge.

jetzt nach bios update ist das wieder besser.

Es gibt ja von gigabyte eine software, die mir sämtliche updates für treiber anzeigt und diese dann runterlädt wenn ich draufklicke. warum beinhaltet diese software nicht auch das bios frage ich mich. Gibt es da sonst ne externe Software für sowas?
 
Zurück
Oben