Mogwai
Lieutenant
- Registriert
- Juni 2008
- Beiträge
- 539
Hallo zusammen
Nachdem ich nach einem Crash meine Aquasuite neu einrichten musste, hab ich die gerade auf die neuste Version gehoben und nachdem ich rausgefunden hab, wieso die Lüfter nicht mehr wollten (Aquaero hatte ein Stromunterbruch, obwohl kein Stecker gezogen wurde) möcht ich mal fragen, ob es bei meinen Einstellungen Optimierungspotenzial gibt.
Die WaKü besteht im groben aus:
Aquacomputer Aquastream XT USB 12V Pumpe- Standard Version
Aquacomputer aquaero 5 PRO
Phobya Xtreme SUPERNOVA 1260 Radiator
4 x Yate Loon D22BL-12H 220mm/750rpm LED blau
Der Durchflusssensor meldet 140l/h
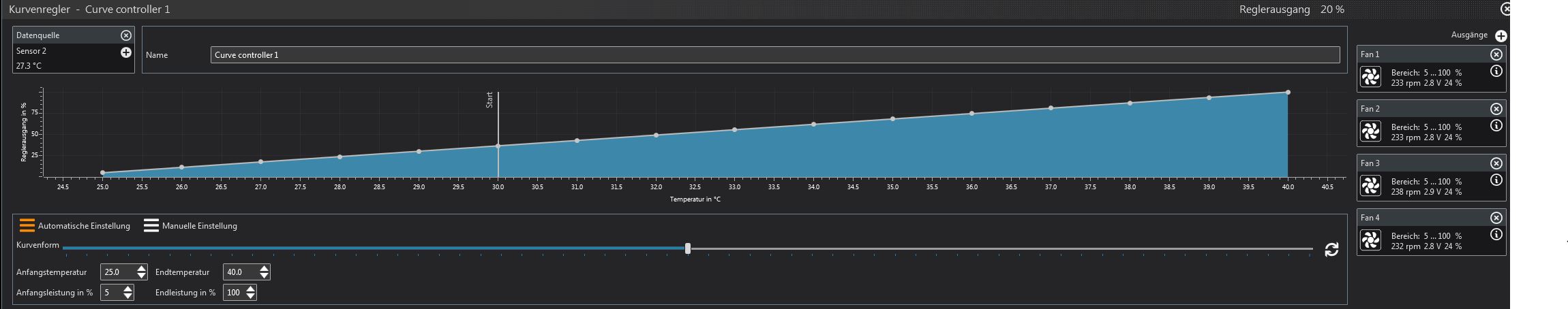
Da ich die Geräuschkulisse bei wenig Last (z.Bsp. Home Office) möglichst klein haben will, hab ich die Lüfterregelung mal so konfiguriert:


An der Pumpe hab ich nie was geändert:

Lässt sich an den Pumpendrehzahlen noch was ändern? Soweit ich das gesehen hab, kann ich die Pumpe nicht temperaturabhängig steuern, da sie vom Aquaero Modul nicht gesehen wird... ist zwart komisch, oder nicht?
Grüsse und gute Nacht
Mogwai
Nachdem ich nach einem Crash meine Aquasuite neu einrichten musste, hab ich die gerade auf die neuste Version gehoben und nachdem ich rausgefunden hab, wieso die Lüfter nicht mehr wollten (Aquaero hatte ein Stromunterbruch, obwohl kein Stecker gezogen wurde) möcht ich mal fragen, ob es bei meinen Einstellungen Optimierungspotenzial gibt.
Die WaKü besteht im groben aus:
Aquacomputer Aquastream XT USB 12V Pumpe- Standard Version
Aquacomputer aquaero 5 PRO
Phobya Xtreme SUPERNOVA 1260 Radiator
4 x Yate Loon D22BL-12H 220mm/750rpm LED blau
Der Durchflusssensor meldet 140l/h
Da ich die Geräuschkulisse bei wenig Last (z.Bsp. Home Office) möglichst klein haben will, hab ich die Lüfterregelung mal so konfiguriert:


An der Pumpe hab ich nie was geändert:

Lässt sich an den Pumpendrehzahlen noch was ändern? Soweit ich das gesehen hab, kann ich die Pumpe nicht temperaturabhängig steuern, da sie vom Aquaero Modul nicht gesehen wird... ist zwart komisch, oder nicht?
Grüsse und gute Nacht
Mogwai