Tentative99
Cadet 1st Year
- Registriert
- Dez. 2024
- Beiträge
- 15
Hallo Zusammen,
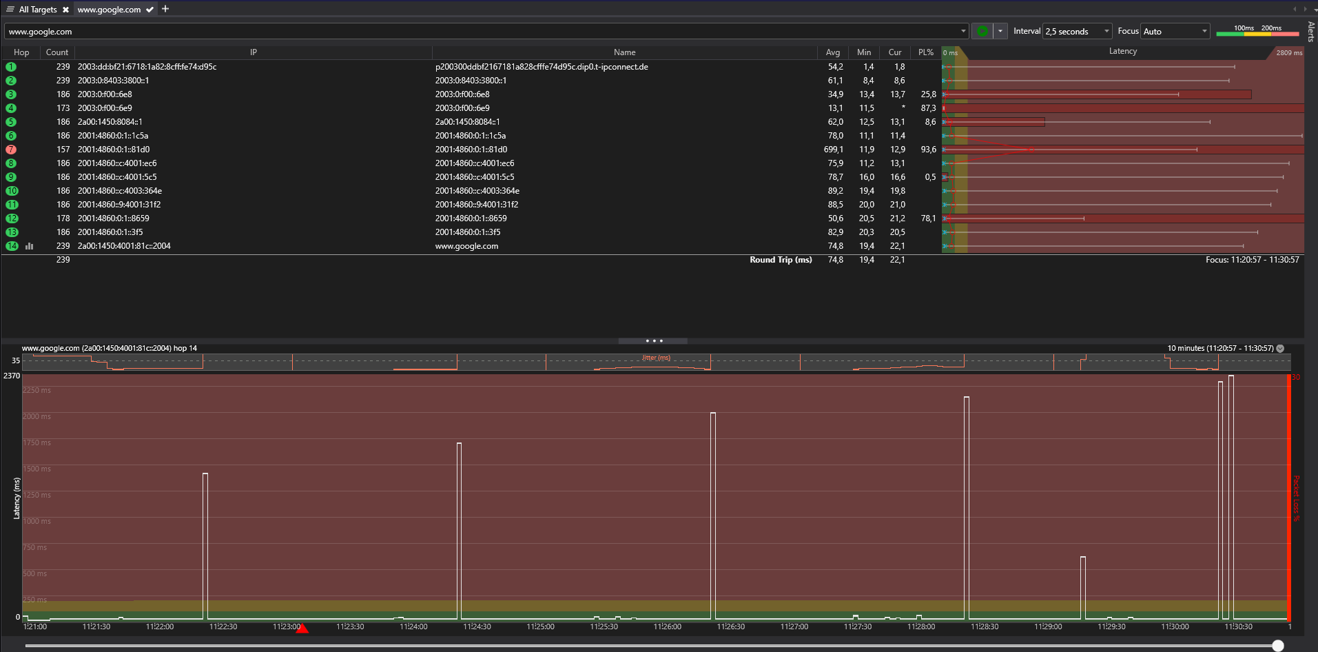
Ich habe seit geraumer Zeit (3+ Monate) das Problem, dass Ich in recht konstante Abständen immer wieder extreme (2500ms+) Ping Spikes inkl. Packetloss habe. Diese halten in der Regel ca. 1-2s an, selten auch mal 10s+.
Zum Setup ist zu sagen, dass ich einen Speedport3 der Telekom als Router nutze und mittels USB Wlan-Adapter (tp-link AC1300) inkl. USB Verlängerungskabel meinen PC somit am Wlan verbunden habe. Ethernet ist leider wie in solchen Fällen häufig keine Option, da der Router 1 Etage entfernt im Altbau steht.
Ich habe schon lange mit schlechtem Wlan-Empfang zu kämpfen, allerdings war es bislang immer fehlende Bandbreite und keine Ping Spikes. Mit dem oben genannten Setup kommt bei mir am PC auch die volle Bandbreite (100DL 40UL) an.
Ich hatte zuvor einen anderen Wlan Adapter genutzt, da bestand allerdings das Problem, dass er immer wenn die Spikes auftraten komplett die Wlan-Verbindung verloren hat und sich auch nicht mehr selbstständig verbunden hat. Diese Problem hat der neue Adapter nicht.
Was ich bereits probiert habe:
-Andere Wlan-Geräte (Handys, Laptop) zeigen nicht dieses Problem
-Zwischen 2.4GHz und 5GHz gewechselt, Problem besteht
-Kompletter PC Reset
-Alle USB Ports ausprobiert
Ich weiß nicht wieso aber ich habe die Vermutung, dass es am PC selbst liegt (Motherboard/CPU defekt)
Hierzu:
-CPU Intel Core i7 9700KF
-Motherboard MSI MPG Z390 GAMING PLUS (MS-7B51) [BIOS Update ebenfalls durchgeführt]
(PingPlotter Auszug im Anhang)
Vielleicht hat hier ja noch jemand eine Idee. Das ist so mit meine letzte Möglichkeit.
Danke schonmal im Voraus.
Ich habe seit geraumer Zeit (3+ Monate) das Problem, dass Ich in recht konstante Abständen immer wieder extreme (2500ms+) Ping Spikes inkl. Packetloss habe. Diese halten in der Regel ca. 1-2s an, selten auch mal 10s+.
Zum Setup ist zu sagen, dass ich einen Speedport3 der Telekom als Router nutze und mittels USB Wlan-Adapter (tp-link AC1300) inkl. USB Verlängerungskabel meinen PC somit am Wlan verbunden habe. Ethernet ist leider wie in solchen Fällen häufig keine Option, da der Router 1 Etage entfernt im Altbau steht.
Ich habe schon lange mit schlechtem Wlan-Empfang zu kämpfen, allerdings war es bislang immer fehlende Bandbreite und keine Ping Spikes. Mit dem oben genannten Setup kommt bei mir am PC auch die volle Bandbreite (100DL 40UL) an.
Ich hatte zuvor einen anderen Wlan Adapter genutzt, da bestand allerdings das Problem, dass er immer wenn die Spikes auftraten komplett die Wlan-Verbindung verloren hat und sich auch nicht mehr selbstständig verbunden hat. Diese Problem hat der neue Adapter nicht.
Was ich bereits probiert habe:
-Andere Wlan-Geräte (Handys, Laptop) zeigen nicht dieses Problem
-Zwischen 2.4GHz und 5GHz gewechselt, Problem besteht
-Kompletter PC Reset
-Alle USB Ports ausprobiert
Ich weiß nicht wieso aber ich habe die Vermutung, dass es am PC selbst liegt (Motherboard/CPU defekt)
Hierzu:
-CPU Intel Core i7 9700KF
-Motherboard MSI MPG Z390 GAMING PLUS (MS-7B51) [BIOS Update ebenfalls durchgeführt]
(PingPlotter Auszug im Anhang)
Vielleicht hat hier ja noch jemand eine Idee. Das ist so mit meine letzte Möglichkeit.
Danke schonmal im Voraus.
