Livestream mit OBS aufnehmen

StarAce

Lt. Commander
Registriert
Apr. 2001
Beiträge
1.672
Hallo allerseits,

da Sport1 leider beschlossen hat, seinen Livestream nicht mehr in Youtube anzubieten, sondern nur noch via Browser (https://tv.sport1.de/), würde ich gerne wissen, ob es eine Möglichkeit gibt, den Stream aufzunehmen. Ich kann zwar über OBS den Bildschirminhalt aufnehmen, das geht dann ja aber leider nicht im Hintergrund. Wenn ich "Browser" als Quelle angebe, dann funktioniert es auch nicht - ich kriege nur die Fehlermeldung:

1664105867930.png


Kann mir jemand weiterhelfen?

Gruß,
StarAce
 
Mach einfach das was in der "Fehlermeldung" steht.

Bei OBS unter Browser source URL einfach die URL eingeben die du aufnehmen willst.
 
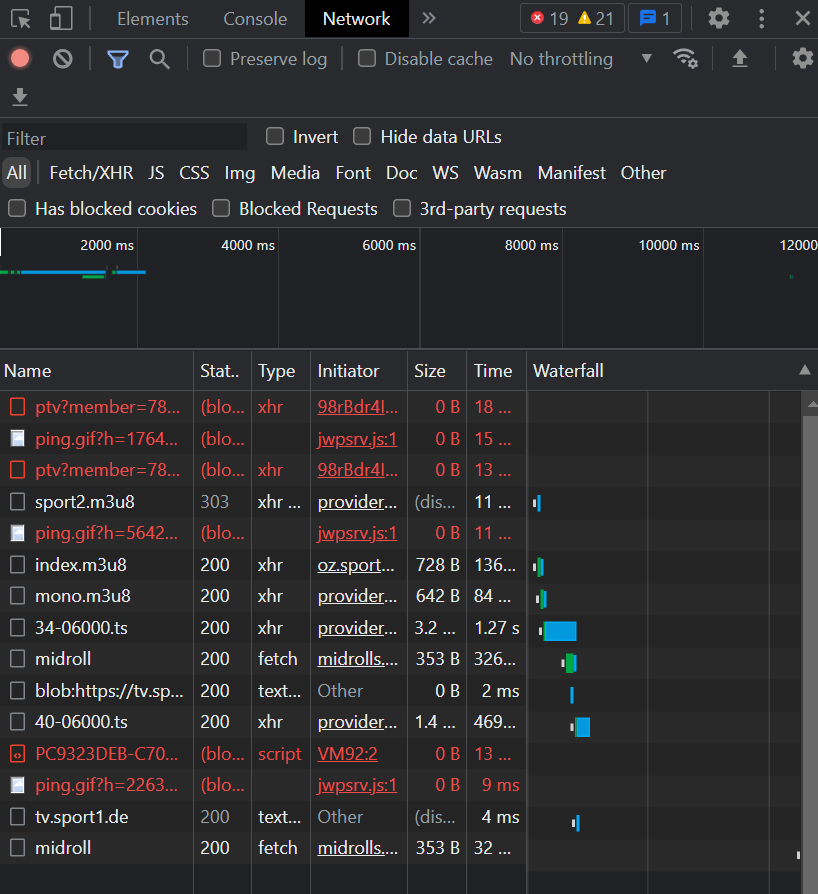
Thx, aber ich find bei meinem Firefox da nix...? Hab auch keinen "Network"-Tab, nur Netzwerkanalyse...?
 
Zuletzt bearbeitet:
Das ist das gleiche :) DIe URL sollte aber immer identisch bleiben.
Du lädst Streamlink von GIthub, öffnest die Eingabeaufforderung (nach cmd suchen) und gibst dort ein/kopierst:
Code:
streamlink -o "c:\aufnahme.ts" "https://oz.sport1.de/api/ottv1/2/livestream/view/sport2.m3u8" best
Pfad und Dateiname der Aufnahme kannst du natürlich nach Belieben ändern.
 
Danke, mal testen :D Kannst du ne gute GUI für Streamlink empfehlen?
 
Zurück
Oben